Test MacBook Pro 14" mit M1 Pro im Test: Apples High-End-Notebook führt die Windows-Welt vor

@tidus1979

Ich denke aktuell nein ;) Aber wie gesagt ich kaufe für die Zukunft da man den RAM halt nicht erweitern kann. Bin aber schon gespannt :D Rechnung ist heute Nacht per Mail gekommen wobei der Versand wohl etwas seltsam ist. Der wird wohl mit UPS in die Niederlande geliefert und dann mit DHL Express versendet. SOll mir aber egal sein solange er nächste Woche da ist :)
 
  • Gefällt mir
Reaktionen: knoxxi
Ich werde das Ökosystem von Apple nie akzeptieren, da es zu viele Nachteile hat, z.B. Kompatibilität, hohe Zubehörpreise uvm. und somit auch nie Kunde werden.

Dennoch kann ich erkennen, wie erstaunlich überlegen der M1/Pro/Max ist, Energieeffizienz ist im Notebook wirklich wichtig und da hängt es bei AMD/Intel/nvidia seit Jahren und leider nicht nur im Bereich der Notebooks...
 
  • Gefällt mir
Reaktionen: atlantic25
@Beg1 Du bist hier in einem Thread zum Mac.
Apple schneidet öfter alte Zöpfe ab als Microsoft das tut, schleppt dafür aber auch keine Altlasten mit und kann deshalb eben wie hier hohe Leistung bieten, da die gesamte Chipfläche für Leistung genutzt werden kann und nicht noch Kompatibilität für 32bit-x86-Anwendungen mitgeschleppt wird.

Das ist der Punkt "Intergenerationale Kompatibilität".

Was die Kompatibilität zu Windows-Anwendungen betrifft: MacOS ist ein eigenes Betriebssystem und ähnlich alt wie Windows.
Aus Sicht eines Windows-Nutzers sind Anwendungen vielleicht nicht mit dem Mac kompatibel, aber aus Sicht eines Mac-Nutzers sind sind Anwendungen nicht mit Windows kompatibel.
Keine Sicht ist besser oder richtiger - so ist es halt einfach.

"Hohe Zubehörpreise": Macs nutzen seit Jahren USB C und das ist ein stinknormaler Industriestandard.
Ein USB C-Dock für den Mac kostet nicht mehr als eines für einen Windows-PC, da es keine speziellen Docks nur für das eine oder andere gibt!

Hin und wieder gibt es mal Docks die speziell für Mac-Nutzer beworben werden, mit Alugehäuse und "schick designt", die dann recht teuer sind: Die sind halt einfach deshalb teuer, weil die sich gezielt an eine kaufkräftigere Gruppe von Nutzern richten, die Wert auf Design und Qualität usw. legen.
Aber du kannst an einem Mac auch problemlos ein grottenhässliches USB C-Dock verwenden, welches mit Klebeband und Spucke zusammengehalten wird und schon beim Anschauen knarzt.
 
  • Gefällt mir
Reaktionen: atlantic25
Ganz blöde Frage, wie sieht es mit alten Programmen aus? Sprich, alles was von den x86 Macs kommt? Funktioniert das noch (per Emulation), oder geht das mit den M-Prozessoren gar nicht mehr?
 
PHuV schrieb:
Funktioniert das noch (per Emulation), oder geht das mit den M-Prozessoren gar nicht mehr?

Mit dem aktuell OS geht es noch aber wenn ich mich recht erinnere wird mit dem nächsten MacOS in 2022 Rosetta 2 raus gehauen und es wird nicht mehr gehen. Ggf. könnte sich das aber noch ändern und die 2 Jahre haben sich ggf. wegen Corona etwas nach hinten gezogen.
 
Rosetta 1 Support gab es damals 5 Jahre lang. Ich gehe davon aus, dass das auch hier der Fall sein wird. Apple hatte bisher dazu nie etwas kommuniziert.
 
  • Gefällt mir
Reaktionen: iSight2TheBlind
@Cool Master Die einzige Aussage zu Apple Silicon und dem Jahr 2022 die ich kenne war "Bis 2022 ist die Umstellung auf ARM abgeschlossen" - das bedeutet aber nicht, dass dann Rosetta 2 verschwindet, sondern dass dann auch der Mac Pro auf Apple Silicon läuft und es keine Nische im Portfolio gibt, die doch noch (exklusiv) auf Intel setzt.
 
  • Gefällt mir
Reaktionen: atlantic25, Kalsarikännit, foo_1337 und eine weitere Person
iSight2TheBlind schrieb:
"Hohe Zubehörpreise": Macs nutzen seit Jahren USB C und das ist ein stinknormaler Industriestandard.
Ein USB C-Dock für den Mac kostet nicht mehr als eines für einen Windows-PC, da es keine speziellen Docks nur für das eine oder andere gibt!
Apples Zubehörpreise sind indirekt hoch, weil es mit Standardsachen von Haus aus einfach nicht funktioniert.

Bei UWQHD quittiert mein neues Macbook Pro eine scharfe Darstellung, erst nachdem ich über ein Programm namens RDM aus Github HiDPI erzwinge, habe ich ein gewöhnlich scharfes Bild. Aber ohne gewohntes Scaling welches WARUM AUCH IMMER nicht eingeblendet wird beim UWQHD.

Gleiches bei einer Maus, welche Funkmäuse haben USB-C Empfänger? Okay benutzt man halt Bluetooth. Erster Schreck, die Vor- und Zurücktasten, gehen gar nicht vor und zurück im Browser. Ich muss schon wieder eine Software über Github laden (Mac Mouse Fix), der Otto hätte es akzeptiert dass Mäuse nicht wie gewohnt am Mac funktionieren. Und warum habe ich bei meiner Corsair Mouse auch erst durch die Github Software Smooth Scrolling, während es ohne Zusatzsoftware eine Ruckelorgie ist. Vielleicht damit ich zur perfekte Apple Mouse greife? Ein Schelm wer böses denkt.

Das sind für mich zwei essentielle Standardbeispiele, ein Monitor und eine Maus, wo ich wirklich nur mit dem Kopf schütteln kann wie man hier einfach gar nichts unterstützen kann. Ich bin Fan von der Hardware, und einige Software-Features haben durchaus ihren Charme, aber so oft wie ich schon etwas über Github/Terminal installiert habe, um mir ein wenig meinen Windows Comfort zurückzuholen, oder mich durch Einstellungen gewälzt habe damit ich nicht bei jedem "Windows@" alle Fenster schließe. Da verstehe ich nicht wie dieses Betriebssystem noch den Ruf hat benutzerfreundlich zu sein. Der einzige Wermutstropfen, ist dass die Freeware auf die ich bis jetzt gestoßen bin von hoher Qualität ist, da war ich wohl nicht der einzige gefrustete.
 
Zuletzt bearbeitet:
Den 1440p Monitor könntest du halt nativ ansteuern, dann wäre er auch scharf. Aktuell fährst du vermutlich wie ich auch 1080p via HiDPI, damit du FHD sehr scharf hast. Das sieht Apple tatsächlich erst bei höheren Auflösungen vor. Ich mache hier auch den Umweg über RDM. Fairerweise muss man dazu sagen, dass HiDPI unter Windows eine absolute Katastrophe ist. Auch im Jahre 2021.
Mit der Maus.. Joa, das liegt halt daran, dass man eher auf gesten setzt. Und auch hier muss man fairerweise sagen, dass auch unter Windows gewisse Mausfeatures nur dann funktionieren, wenn man irgendeine Software des Herstellers installiert.
nr-Thunder schrieb:
oder mich durch Einstellungen gewälzt habe damit ich nicht bei jedem "Windows@" alle Fenster schließe. Da verstehe ich nicht wie dieses Betriebssystem noch den Ruf hat benutzerfreundlich zu sein. Der einzige Wermutstropfen, ist dass die Freeware auf die ich bis jetzt gestoßen bin von hoher Qualität ist, da war ich wohl nicht der einzige gefrustete.
Und der Mac User sperrt ständig seinen Bildschirm wenn er unter Windows das @ tippen will. Das ist für mich kein Argument. US User kennen das Thema ohnehin nicht ;)
Apple wollte halt die Alt Gr Krücke damals nicht einführen und ich finde das in Ordnung. Gegenbeispiel: Wenn du viel im Terminal arbeitest, kommt dir die ctrl/cmd Trennung stark zu gute. Unter macOS ist copy/paste cmd-c/v. Das Abbrechen von Prozessen (FG) im Terminal ist schon immer (egal welches OS) ctrl-c gewesen. In der PC GUI Welt hat man sich aber dann gedacht: Wir nehmen ctrl-c zum kopieren. Wenn du nun also im Windows Terminal ctrl-c drückst, kopierst du nicht, sondern brichst ab. Völlig inkonsequent. Ich könnte dir hier noch duzende Beispiele aufzählen, aber was ich damit sagen will: Der Mensch ist ein Gewohnheitstier. Zum Glück. Und man gewöhnt sich sehr schnell um und versteht dann ggf. gar nicht wie es mal anders ging. Ähnlich wie beim one Pedal driving, was anfangs auch extrem ungewohnt ist.
Brew hast du dir sicher schon angeschaut? Das ist gerade bei so kleinen Apps, also auch nicht reinen CLI tools sehr hilfreich.
PS: Bist du sicher, dass du dir unter Windows nicht auch viele viele Helferlein installiert hattest? ;)
 
  • Gefällt mir
Reaktionen: BorstiNumberOne, iSight2TheBlind und Autokiller677
foo_1337 schrieb:
Den 1440p Monitor könntest du halt nativ ansteuern, dann wäre er auch scharf.
Ich wähle 3440x1440 bei einem 3440x1440 Monitor aus, nativer geht es hoffentlich nicht :D . Ich habe mich mit der kleinen Skalierung angefreundet, beziehungsweise z.B. bei Safari insgesamt den Zoom erhöht, solange es scharf ist. (U)FHD HiDPI fand ich ebenfalls nicht prickelnd. Aber ohne RDM war die Schrift überall so zerfranst, als ob ich kein oder schlechtes Cleartype hätte.
foo_1337 schrieb:
PS: Bist du sicher, dass du dir unter Windows nicht auch viele viele Helferlein installiert hattest? ;)
Jeder kommt natürlich aus seiner eigenen Blase, dass MacOS an anderen Stellen wieder glänzt bestreite ich nicht. Für mich liegt der Unterschied aber darin, dass so etwas bei Windows für mich erst später gekommen ist, z.B. besseres Windowmanagement wegen dem Ultrawide, aber nichts essentielles. Anders herum habe ich nicht das Bedürfnis meinen Windowsrechner zu "macifizieren". Und das liegt meiner Meinung nicht nur an Think Different. Wenn ich an einem Windows PC meine Bib kostenlos über Itunes syncen kann zum iPhone, zwischen Mac und iPhone aber eine Itunes Match Abo abschließen soll, weiß ich wonach der Hahn kräht.

Mich graut es auch schon vor dem nächsten Mac-Update wenn Rosetta ausläuft, wer weiß welches meiner Tools dann nicht mehr funktioniert. Insgesamt bin ich dank der Hardware, und einigen sehr guten Programmen zufrieden dass ich dabei bleibe, aber über das OS hab ich bisher wenig gutes zu verlieren, außer dass es schick aussieht.
 
Zuletzt bearbeitet:
nr-Thunder schrieb:
Wenn ich an einem Windows PC meine Bib kostenlos über Itunes syncen kann zum iPhone, zwischen Mac und iPhone aber eine Itunes Match Abo abschließen soll, weiß ich wonach der Hahn kräht.
Musst du aber so nicht machen. Es geht weiter lokal, oder über Drittanbietersoftware.
 
  • Gefällt mir
Reaktionen: Jesterfox
Wenn wir schon beim Thema Monitor sind. Ich suche für mein neues MacBook ein zweites Display. Es sollte schon eine 4K Auflösung haben. Ich tendiere zu einem 32 oder 34 Zoll Monitor. Hat da jemand eine Empfehlung? Budget liegt so zwischen 750 € und 900€.
 
@Jelais Ich habe seit 1 Jahr diesen hier in Benutzung:

https://www.lg.com/de/monitore/lg-38WK95C-W

mittlerweile am Mac Mini M1, und bin sehr zufrieden. Ist zwar knapp über Deinem Budget und "nur" QHD+, hat dafür aber auch 38" und wesentlich mehr Fläche als 32 oder 34", falls Dir das breite Format zusagt.

Ich arbeite aber auch nur dran, keine Ahnung ob der für schnelle Spiele geeignet wäre.
 
nr-Thunder schrieb:
Ich wähle 3440x1440 bei einem 3440x1440 Monitor aus, nativer geht es hoffentlich nicht :D . Ich habe mich mit der kleinen Skalierung angefreundet, beziehungsweise z.B. bei Safari insgesamt den Zoom erhöht, solange es scharf ist. (U)FHD HiDPI fand ich ebenfalls nicht prickelnd. Aber ohne RDM war die Schrift überall so zerfranst, als ob ich kein oder schlechtes Cleartype hätte.
Hast du HDR enabled? Ausschalten soll zu besseren Schriftdarstellung führen können. Mein Macbook ist noch nicht da aber ich hatte mich am Wochenende vorab genau mit dem Thema beschäftigt, da ich die gleiche Auflösung habe und von den Problemen gehört habe. Finde aber den passenden Link nicht mehr gerade...

Edit: https://forums.macrumors.com/thread...y-issues.2238685/?post=30026615#post-30026615
 
Zuletzt bearbeitet:
@romeeee Am Monitor und in den Einstellungen war HDR deaktiviert, RDM (USSR Fork) war aber simpel zu installieren. Musste man aber erstmal finden, ich bin auf Tutorials gestoßen mit SwitchResX, da musste man ein halbes Flugzeug zusammenbauen um HiDPI zu aktivieren. BTW, was auch blöd ist, ist dass Apple True Tone entweder auf allen oder gar keinem Monitor anbietet. Das Problem ist, dass der externe Monitor viel zu gelb wird. Ich könnte zwar am Monitor alles umstellen, oder Truetone ausstellen, dann passt es aber wieder nicht wenn ich den PC nutze, oder müsste immer Profile switchen 🤮. Die Farbprofile die mir Standardmäßig angeboten werden sind unzureichend. Und wenn ich versuche TrueTone auszugleichen mit einem anderen Farbprofil+angepasstem Weißpunkt, ist das Ergebnis anders als in der Vorschau beim kalibrieren wesentlich blasser.

Externe Monitore am Mac machen keinen Spaß.

Edit: Stichwort Essentials, es gibt bei Mac keine "Dont Replace" Option beim Verschieben von Dateien. Wenn ich also öfters mal etwas hin und her verschiebe, muss ich entweder in den sauren Apfel beißen und die Dateien überschreiben, oder aber mir die Mühe machen die doppelten Dateien nicht auszuwählen. Geht um meine Netzwerk HDD, ich schätze dass ich wohl nach einer Software für einen Synchronisierten Ordner zwischen Mac/Windows/FTP Server suchen werde. Probleme die es nicht geben muss.
 
Zuletzt bearbeitet:
So mein 16" ist heute gekommen und ich muss sagen sau geiles Gerät! Wie erwarten in Sachen Multi-Core nicht ganz auf meinem Threadripper System dafür aber deutlich effizienter unterwegs.

Jetzt muss ich nur noch ein gutes Hub finden aber so wirklich gefunden habe ich noch nichts.

@tidus1979

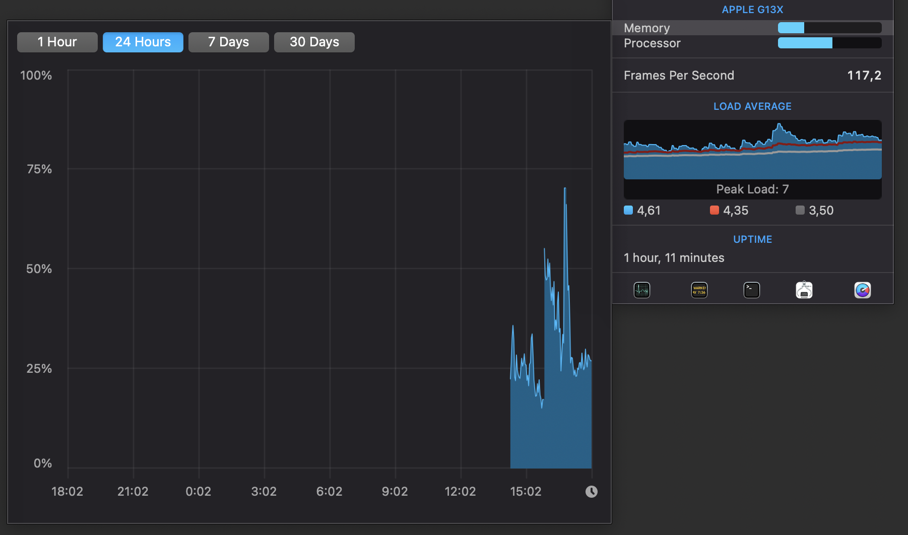
Wie erwartet 64 GB waren es nicht, aber knapp 48 GB Peak :D Danach hat es sich auf gut 16 GB eingependelt.

RAM-Verbrauch.png



Ich habe doch noch einige Apps die leider nur Intel sind, was mir nicht so bewusst war. Coda 2, Loopback, MacPass, MKV- und MP4tools, Private Internet Access, Steam, VLC und Zotero. Aber gut die laufen ja noch bleibt nur zu hoffen, dass da bald ein Update kommt :)
 
  • Gefällt mir
Reaktionen: nlr, knoxxi, nachtlampe und 2 andere
  • Gefällt mir
Reaktionen: Kalsarikännit und Cool Master
Zurück
Oben