Micro Stutterin/Micro Ruckler

Kann es nicht so einschätzen, ich hab nur das Gefühl, das Bild ist zwischendurch etwas ruckelig. Ich kann die Graphen nicht wirklich einschätzen und auch eher reingestellt, falls irgendjemand daran was erkennt oder daran ableiten kann, woher es kommt.
Ergänzung ()

Noch etwas, dass mir aufgefallen ist. Das Ruckeln scheint am merkbarsten, wenn ich die Kamera bewege und mich umschaue. Oder Cutszene die Kamera über eine Szene fährt.
 
Zuletzt bearbeitet:
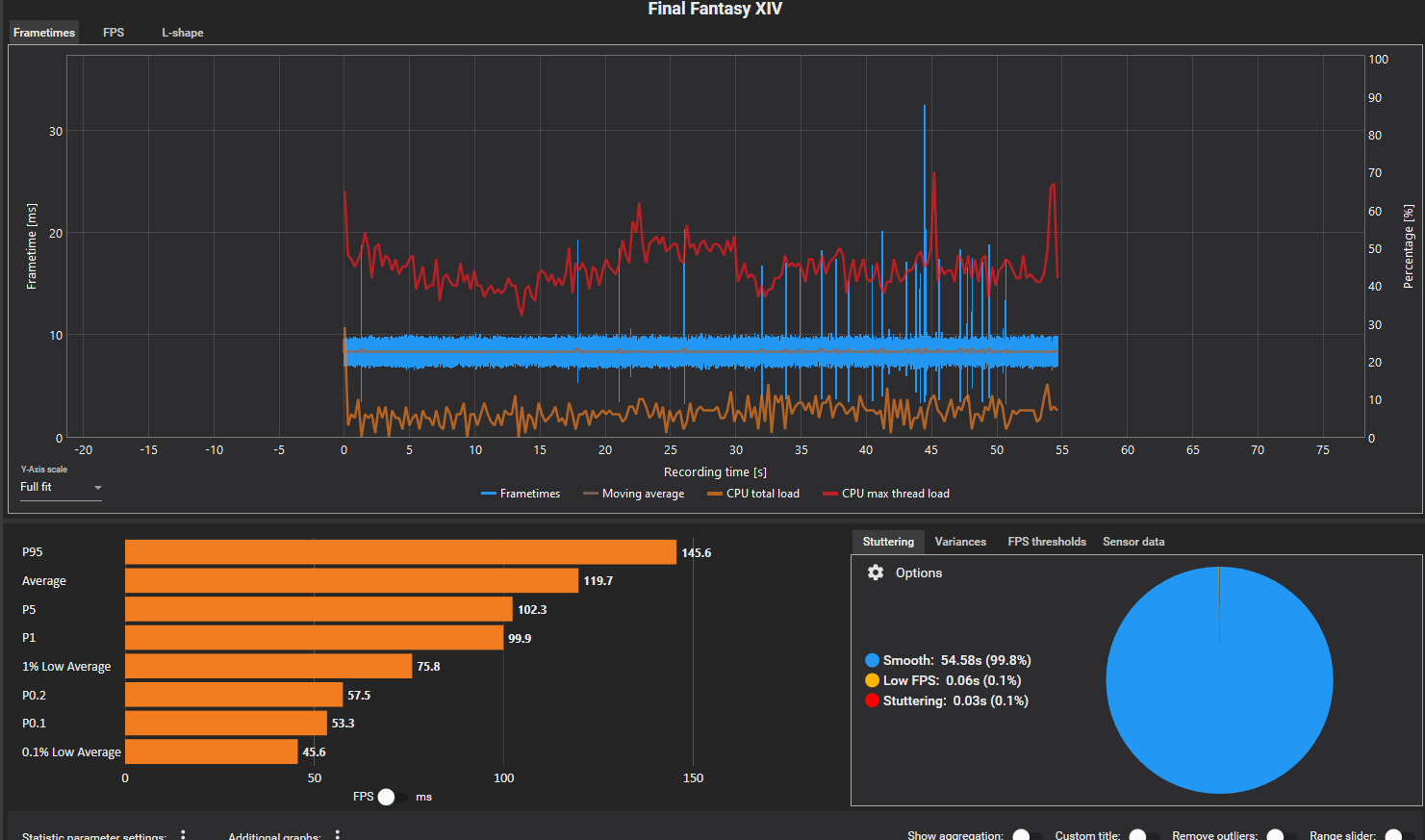
Hab mal diesen Final Fanatsy XIV Dawntrail Benchmark gecaptured (jeweils 30s). Der hat halt keine Interaktion und läuft automatisch ab.
3840x1600 Fullscreen, 118FPS Framelimit (Treiber)
Intro:
CX_2024-08-11_10-47-18_Final Fantasy XIV_.png

1. Scene (Waldritt?)
CX_2024-08-11_10-48-11_Final Fantasy XIV_.png

2. Scene (erste Kampfszene)
CX_2024-08-11_10-48-15_Final Fantasy XIV_.png
Wichtig ist, dass rechts unten bei Stuttering fast 100% Smooth steht. Dann sollte alles paletti sein.
 
Zuletzt bearbeitet:
  • Gefällt mir
Reaktionen: Federchen
Ich werde später mal die Benchmark laufen lassen, wenn ich Zeit hab und die Ergebnisse dann hier posten.
 
Hier sind meine Ergebnisse.
Ergänzung ()

Ich habe nun das Benchmark mit einer Freundin verglichen, bei mir komm ich laut dem Dawntrail Benchmark auf 17k Punkte, sie auf über 20k obwohl sie ein schwächeres System hat. Aber ich hab keine Ahnung woran es liegt
 

Anhänge

  • Intro.png
    Intro.png
    97 KB · Aufrufe: 161
  • Szene 1.png
    Szene 1.png
    115,3 KB · Aufrufe: 162
  • Szene 2.png
    Szene 2.png
    117,8 KB · Aufrufe: 176
Zuletzt bearbeitet:
  • Gefällt mir
Reaktionen: Sensei21
Also zumindest in dem Benchmark sieht das für mich recht normal aus. Wenn das Ruckeln nur im richtigen Game vorkommt, würde ich mal auf die ganzen Hintergrundprogramme tippen, könnte man halt mit ner cleanen Windows Installation gegentesten - wenn man eine hätte.
 
  • Gefällt mir
Reaktionen: Federchen
Ja, die Frage ist, wieso das Benchmark schwächer ist, als es sein sollte. ein vergleichbares System vom Kumpel kommt da auf 35k Punkte. Ich werde WIndows heute mal neu aufsetzen und es dann testen
 
Da ich das Spiel nicht kenne, kann ich da nichts zu sagen. Wenn du dein System vergleichen willst, kannst du ja mal 3DMark Timespy / Steel Nomad testen, da gibts ne realtiv große Vergleichsdatenbank mit den verschiedensten CPU/GPU-Kombos, die dir sagt, wo du in etwa landen solltest.
3dmark_steel_nomad_+100MHz_390W.png
 
  • Gefällt mir
Reaktionen: Federchen
Ich hab eben mal ne andere Graka getestet, mit schlechteren Settings natürlich und immer noch geruckel. Ich werde einfach das System neu installieren und dann testen. Vielleicht hat ja wirklich irgendwas zerschossen. Noch mal danke für die Hilfe, ich melde mich später
 
  • Gefällt mir
Reaktionen: qiller
So, Windows neu installiert, und nur Minimum installiert. Das ist Virenschutz(Ich gehe nicht ohne ins Internet, da bin ich paranoid), den kann ich aber deaktivieren nvidia für treiber und nun spiele zum test installieren und testen.

Was ich vor der Neuinstallation getan hab: Ich hab andere Grafikkarten ausprobiert, ich hab vorsichtig den CPU Kühler versucht anzuziehen aber bei Widerstand aufgehört. Der Kühler war ideal dran., für den fall der Fälle und ausprobiert ob alle Kabel richtig drinne sind, genau wie Ram und Kabel am Netzteil gecheckt.

Nur eine kleine Zwischenmeldung,was nun ist. in so 2 Stunden kann ich das erste ruckelnde Spiel testen.

Ach ja, nen Ram Check hab ich gemacht und nen SSD Check, ob er Fehler findet. Was ich noch vor hab zu prüfen, sollte es noch Fehler geben anderer Monitor mal testen und falls sich jemand auskennt, UEFI Einstellungen.
 
  • Gefällt mir
Reaktionen: Sensei21
Federchen schrieb:
Das ist Virenschutz(Ich gehe nicht ohne ins Internet
Dann bitte nochmal deinstallieren, in Windows ist doch ein AV schon dabei (deaktivieren reicht meist auch nicht, um Probleme zu beseitigen). Wenn du dann tatsächlich auch mit fast komplett nackigem Windows immer noch Probleme hast, würde ich mal bei der Hardware weitersuchen: intern und extern angeschlossene USB-Geräte (am besten nur ne 10€ Kabelmaus/-Tastatur, keine 8k Pollingrate RGB-Gamermaus/-Tastatur, sonst nichts), evt. falsche/schlechte UEFI-Settings, anderen Monitor, anderen Monitoranschluss, andere SSD (am besten ne einfache Sata SSD).
 
  • Gefällt mir
Reaktionen: Federchen
Dann deinstalliere ich den Virenschutz mal, vor den Tests mit verschiedenen Spielen. Soll ich vom Be Quiete Gehäuse dann auch den Internen RGB controller fürs Gehäuse ausstöbseln? Ich melde mich dann morgen, wenn ich diverse Spiele getestet hab.

Eine gute Nacht und noch mal danke für die Hilfe :-)
 
Ich hab jetzt gewisse Spiele ausprobiert, besonders WH3 in der Kampanien map hat es extrem gestuttert. BIs jetzt scheint es aber wesentlich besser zu sein. Ich will noch mal allen Danken, die geholfen haben und werde es nun ausführlich testen. Ich melde mich dann Morgen oder Übermorgen noch mal und werde bescheid sagen, ob das Problem wieder aufgetaucht ist. Ich werde nun nach und nach meine Programme wieder installieren, mich aber auf die notwendisten Beschränken.
 
Zuletzt bearbeitet:
  • Gefällt mir
Reaktionen: Sensei21 und qiller
So, nach weiteren Tests ist es wieder aufgetaucht. Ich hatte noch keine neuen Programme drauf, wie die, mit denen ich getestet hab. Entweder ein Windowsupdate, oder eventuell ein Temperaturproblem, vermute ich gerade. Weil ich den Test kurz nach dem Start gemacht hab und nach einigen Stunden wiederholt.
 
Temperturproblem ist es nicht, hab auch mal alles augestöpselt was unnötig ist, auch RGB Controller usw, Anderen Monitor getestet, Intern Soundgedings ausgestellt. anderer Monitoranschluss, anderes Kabel.
Ich bin gerade Ratlos, Benchmark bin ich so ziemlich mittig im Durchschnitt von Systemen wie meinen trotzdem sind da immer mal kleine Rukler.

Ich hab das mal bei WH3 in der Kampanie getestet, dort läuft mein alterer Rechner, der erheblich schwächer ist als mein jetziger wesentlich besser.

So, Ram eben getestet durch nacheinander ausbauen und schauen ob die Fehler weg sind, am Ram liegt es nicht.
 
Zuletzt bearbeitet:
Dann bleiben ja nur noch UEFI-Settings übrig. Wie siehts denn aus, wenn du die Problemspiele auf die X3D-Kerne fixierst? Hattest du das mit dem CPPC und CPPC preferred Core deaktiveren denn jetzt schonmal probiert?

Edit: Was für ein Windows installierst du eigt.? Windows 11, Windows 10, Home, prof.?
 
Zuletzt bearbeitet:
  • Gefällt mir
Reaktionen: Federchen
Win11 Home, in meinen Augen bleibt SSD,CPU, Motherboard,UEFI Und nein noch nicht probiert. Aber mein MB hat nun auch nen anderen Fehler, beim neustarten braucht er extrem lange und das gelbe lämpchen blinkt. Ich werde das mit dem CPPC und CPPC Preffered Core mal testen demnächst. Gibt es sonst noch Vorschläge, was ich tun könnte? Chipsatztreiber und Uefi hab ich auch schon geupdatet.
Was ich noch testen werde, ob es mit einer AMD Graka vielleicht besser läuft.

Mittlerweile wäre ich auch Offen für Voodo oder so.
 
Zuletzt bearbeitet:
Ok. ich bin vorsichtig optimistisch, dass ich eine Lösung gefunden hab. Dafür muss ich aber erst mal testen. Ich hab beim Energiesparmodus auf "Ultimative Leistung" gestellt. WH3 ist auf jeden Fall nun wesentlich flüßiger. FF14 und Space Engineers muss ich noch testen. Ich werde Heute und Morgen noch ein bisschen Testen, ob es nun diesmal zum Erfolg geführt hat.
 
  • Gefällt mir
Reaktionen: Sensei21
Das das Mainboard lange bootet könnte am RAM training liegen. Wenn dir das fixieren zu mühsam ist kannst ja auch ein CCD abschalten. Die x3d und Chipsatztreiber hattest ja drauf oder?
 
  • Gefällt mir
Reaktionen: Federchen
Momentan läuft es ja, Butterweich gerade. Ich änder erst mal nix und teste den PC weiter. Wie gesagt, geholfen hat Energiesparplan auf ultimative Leistung zu stellen. Ich werde aber die Tage weiter Updates geben, ob es nun geholfen hat. Allein schon falls andere das Problem haben.

Ich will mich hiermit noch mal bei ALLEN bedanken, die geholfen haben. Ihr seid die Tollsten <3
 
Zuletzt bearbeitet:
  • Gefällt mir
Reaktionen: Sensei21
Sapphire Forum
Zurück
Oben