Benchmarking 1

Was bedeutet genau "DSL Synchronisierung"?

Maloja

Lt. Junior Grade
Registriert
Sep. 2012
Beiträge
373
Was bedeutet genau "DSL Synchronisierung"?

Oder welche Bereiche sind alle für die DSL Synchronisierung verantwortlich?

Hintergrund der Frage:

Ich hatte bis vor ca. einem Jahr immer wieder starke Abbrüche der DSL Synchronisierung. Nachdem ich ein neues Telefonkabel zwischen dem APL im Keller und der TAE Dose bekommen habe, waren diese Abbrüche der DSL Synchronisierung zu 100% behoben.

Bis vor wenigen Tagen bestand meine DSL Synchronisierung seit über 180 Tagen. Damals habe ich ein Firmware Update auf der Fritzbox gemacht.

Jetzt habe ich in den letzten Tagen immer mal wieder mehrere Abbrüche der DSL Synchronisierung die aber immer alle gegen 05:30 Uhr am Morgen vorkommen.

Können diese Abbrüche der DSL Synchronisierung auch durch Wartungsarbeiten meines DSL Providers O2 verursacht werden?
Oder ist mit der DSL Synchronisierung nur die DSL Synchronisierung zum DSLAM/MSAN gemeint?
 
Das Modem und der DSLAM (Verteiler auf der Straße) handeln dabei die Verbindungsparameter aus.

Maloja schrieb:
Können diese Abbrüche der DSL Synchronisierung auch durch Wartungsarbeiten meines DSL Providers O2 verursacht werden?
Nein, dein o2 Anschluss wird vermutlich im Telekom Netz laufen, o2 Wartungsarbeiten haben da auf den Sync keinen Einfluss.
o2 trennt dir nur alle 24 Stunden die PPPoE Sitzung, diese neu Aufzubauen dauert nur wenige Sekunden.

Maloja schrieb:
Jetzt habe ich in den letzten Tagen immer mal wieder mehrere Abbrüche der DSL Synchronisierung die aber immer alle gegen 05:30 Uhr am Morgen vorkommen.
Ideal wäre, wenn du technikaffine Nachbarn hast, die du darauf ansprechen könntest, ob das bei ihnen auch passiert.
 
  • Gefällt mir
Reaktionen: ILoveShooter132, Maloja, CountSero und 3 andere
Also wenn die Störungen wirklich alle alle gegen 05:30 Uhr am Morgen vorkommen. dann könnte irgenten elektrisches Gerät in der Nähe die DSL-Leitung beeinflussen - alten Telefonleitungen welche jetzt für die DSL-Technik benutzt werden sind in der Regel ungeschirmt, d.h. Störungen von außen können eine DSL-Leitung "ausser Tritt" bringen, so das die Verbindung zwischen DSLAM und dem DSL-Router zu Hause immer wieder abricht und die DSL-Leitung dann wieder neu synchronisiert werden muss - der einfachste Weg wird sein, eine Störung des DSL-Anschluss zu melden, der Betreiber des Leitungsnetz kann prüfen, wann und wo die Störungen wirklich eintreten und den Grund herausfinden - Wartungsarbeiten sind es aber eher nicht .....
 
  • Gefällt mir
Reaktionen: ILoveShooter132, rollmoped, xxMuahdibxx und 3 andere
Die FRITZ!Box synchronisiert sich mit dem DSLAM (Digital Subscriber Line Access Multiplexer) deines Anbieters. Falls zusätzlich Dienste wie Telefonie, TV und Co. angeboten werden, kann es auch ein MSAN (Multi-Service Access Node) sein.

Beim Synchronisieren wird geprüft, wie gut die Verbindung von dir zum DSLAM ist. Dabei werden technische Parameter wie maximale Übertragungsrate, Signalqualität, Fehlerkorrekturmethoden und mehr ausgehandelt.

Ich bin bei der Telekom – wenn es dort Probleme mit dem DSLAM gibt, zum Beispiel durch defekte Hardware, fehlerhafte Updates oder weil die Hardware nach monatelanger Dauerlast einfach mal einen Aussetzer hat, verliert meine FRITZ!Box ebenfalls die Synchronisation.

Es muss also nicht immer ein Problem auf deiner Seite sein.

In der FRITZ!Box unter System > Ereignisse kannst du übrigens die Protokolle zur Dokumentation speichern – hilfreich, damit du wenn nötig was beim Support vorzeigen kannst.
 
  • Gefällt mir
Reaktionen: end0fseven, Maloja und JennyCB
Vielen Dank für euer Feedback. Dann muss die Ursache für die Abbrüche der DSL Synchronisation irgendwo zwischen meiner Fritzbox und dem MSAN liegen.

Ich hatte gehofft, dass es vielleicht nur Wartungsarbeiten bei O2 (meinem DSL Provider) waren.
 
Synchronisieren heißt das das DSL-Modem in der Fritzbox mit der Vermittlungsstelle (exakter, mit der Linecard im DSLAM) eine Übertragungsfrequenz aushandelt. Nennt man auch Training.
In der Vermittlungsstelle ist für jeden Anschluss hinterlegt mit welcher maximalen Down- und Uploadrate synchronisiert werden kann und bis zu welchem Signal-Rausch-Verhältnis. Ist das Maximum nicht möglich, wird je nach Leitungsdämpfung und Signal-Rausch-Verhältnis eine niedrigere Geschwindigkeit ausgehandelt.
 
  • Gefällt mir
Reaktionen: Maloja
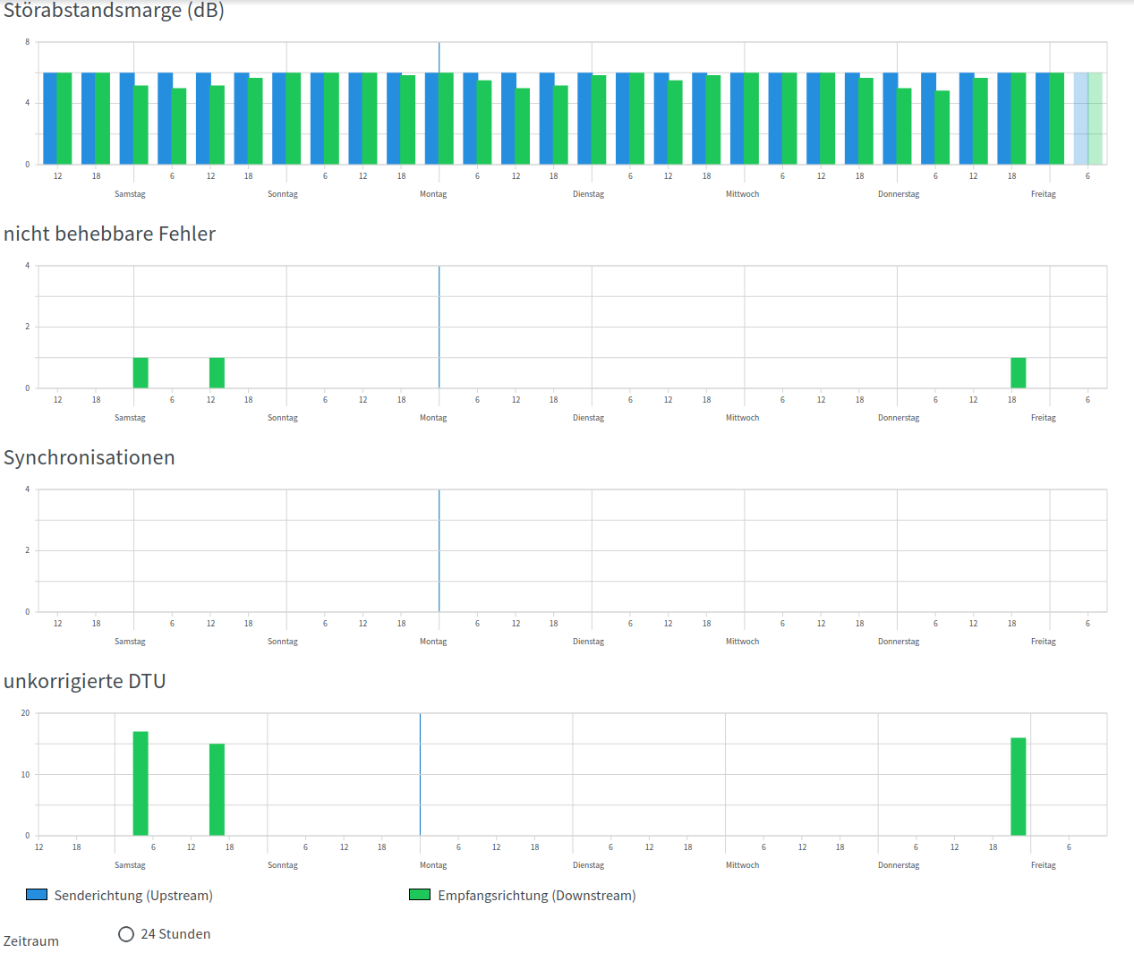
Interessant wäre auch zu Wissen, wie sich deine Leitung um 5:30 Verhält, ob da viele Fehler Auftretten oder die Störabstandsmarge fällt. Häng mal folgendes an. Unten kannst du auf 1 Woche gehen.
Das sieht dann so aus:
Meine Werte wirst du mit deinen nicht Vergleichen können da ich einen G.FAST Anschluss habe.

1.png
 
  • Gefällt mir
Reaktionen: Maloja
Mittwoch war ab Nachmittag die Leitung daheim praktisch unbrauchbar. Alle paar Minuten Resync. Abends dann wieder stabil. Da war der DSLAM wohl zu warm geworden. 🥵

Ansonsten kommen gerade früh morgens bei Wartungsarbeiten mal ein Resync dazu.
 
  • Gefällt mir
Reaktionen: Maloja
Hier sieht man die Abbrüche gegen 05:30 Uhr ganz gut. Mich wundert nur, dass ich über 1 Jahr keinen einzigen Abbruch der DSL Synchronisation mehr hatte, nachdem ich eine neue Telefonleitung vom APL zur TAE Dose bekommen habe.

Und jetzt waren es in einer halben Stunde direkt drei Abbrüche hintereinander.

Wenn jemand bei uns im Haus am APL ein oder mehrere Kabel für ein paar Minuten rausgezogen hätte, würde man das an dem Screenshot erkennen?
Ergänzung ()

Smurfy1982 schrieb:
Ansonsten kommen gerade früh morgens bei Wartungsarbeiten mal ein Resync dazu.
Um 05:30 Uhr Wartungsarbeiten am DSLAM/MSAN? Das wäre aber sehr ungewöhnlich.
 

Anhänge

  • DSL_1.jpg
    DSL_1.jpg
    70,4 KB · Aufrufe: 150
  • DSL_2.jpg
    DSL_2.jpg
    54,5 KB · Aufrufe: 153
Deine Neusynchronisationen liegen garantiert am DSM. Die Ursache kannst du sein, kann aber auch jeder andere in deinem Kabelbündel sein. Vielleicht hat ja ein Nachbar 5Häuser weiter seinen ollen 20 Jahre alten Powerline adapter wieder vorgekramt und stört jetzt. https://www.elektronik-kompendium.de/sites/kom/1110121.htm
 
  • Gefällt mir
Reaktionen: Maloja
Welche DSLAM-Datenrate max. hast du denn in den DSL-Informationen? Vielleicht wurdest du zuvor von DLM gedrosselt und nun hochgestuft, wodurch der Störabstand seit langer Zeit erstmalig grenzwertig ist. Dann würde DLM das vielleicht auch wieder rückgängig machen und du hättest bald wieder die langsamere, stabilere Stufe.
 
  • Gefällt mir
Reaktionen: Maloja
Nein, ich bin weder hoch noch runtergestuft worden von der Datenrate.
Was mich in diesem Fall nur so gewundert hat: Die DSL Synchronisierung lief über ein Jahr lang super stabil, ohne einen einzigen Abbruch. Dann am frühen Montagmorgen waren es drei Abbrüche der DSL Synchronisierung direkt hintereinander.

Heute ist dann leider noch ein Stromausfall bei uns im Ort dazu gekommen. Nachbarn haben mir berichtet, dass wir in einer halben Stunde mehrere kleine Stromausfälle hatten. Das kann man auch auf der Webseite des Stromnetz Anbieters nachlesen.

Das ist natürlich nicht so gut für DLM.

Ich hoffe jetzt, dass das beides einfach nur Zufälle waren.

Nach dem (mehrfachen) Stromausfall und dem letzten Neustart der Fritzbox sehe ich jetzt folgende Meldung in den Fritzbox Ereignissen:

"An der DSL-Leitung wurde eine Beeinträchtigung des Signals durch eine unzulässige Verkabelung erkannt. Bitte prüfen Sie Ihre Leitung auf eventuell vorhandene Abzweigungen oder Mehrfachverteilungen. Die Abzweigung ist 3 Meter lang. Sie kostet ungefähr 4927 kbit/s."

Ich denke das wird hoffentlich auch nur ein Zufall sein. Bei dem Stromausfall wurde die Verkabelung ja nicht geändert.

DSL_Meldung_1.jpg
 
Zuletzt bearbeitet:
Der Hinweis ist gut. Prüf mal ob es tatsächlich Stichleitungen vorhanden sind. Die stören stellenweise massiv.
 
@Smurfy1982 Nein es sind definitiv keine Stichleitungen vorhanden. Ich habe vor einem Jahr ein ganz neues Telefonkabel (J-02YS(St)H nx2x0,5 St V Bd) von der TAE Dose zum APL eingezogen bekommen. Danach hatte ich auch bis zum letzten Wochenende keinen einzigen Abbruch der DSL Synchronisierung.
 
Du hast bei DTU über 41000 Fehler gehabt, deshalb die Synchronisation.

Ich gehe von einem Störsignal irgendwo aus, wo du definitiv keinen Einfluss hast. Am Kabel kann es denke ich auch nicht liegen. Ich habe ebenfalls vor einem Jahr bei mir die Verkabelung geprüft und hatte auch schon solche Fehler wie du.

Es kann gut sein das der Verteiler kurzzeitig ein Problem hatte.

Ich würde die nächsten Tage mal beobachten. DSL reagiert empfindlich.

Edit: Sollte jemand die Kabel gezogen haben, würde man das sehen, ja. Da würde es auch zu Synchronisationen kommen.
 
  • Gefällt mir
Reaktionen: Maloja und CountSero
Guten Morgen @Maloja,

hier gab es schon viele gute Erklärungen zur DSL-Synchronisation, da habe ich nichts mehr hinzuzufügen. Klasse Unterstützung, vielen Dank!

Mögliche Ursachen sind auch schon genannt - welche da nun infrage kommt, kann ich aus der Ferne nicht beurteilen.

Ich schließe mich daher der Empfehlung an, den Anschluss in den nächsten Tagen weiter zu beobachten und ggf. dann eine Störungsmeldung an den Anbieter zu geben, gerne mit einem Auszug aus dem Ereignisprotokoll.

Viele Grüße
^Jutta
 
  • Gefällt mir
Reaktionen: Lotsenbruder
Zurück
Oben