Dilogo
Lt. Commander
- Registriert
- Juni 2008
- Beiträge
- 1.579
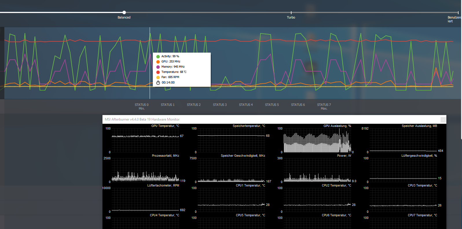
Die alten nvidia treiber habe ich mit ddu im abgesicherten modus deinstalliert. Bei den amd treibern habe ich es auch schon zweimal neu installiert.
Zurückschicken werde ich eh sehr wahrscheinlich, weil ich mir das spulenfiepen nicht antuen will. Das höre ich bei stark drehenden Lüfter noch deutlich raus. Also wird es mit wasserkühler viel zu laut sein.
Vom fps spulenfiepen hätte ich Glück gehabt. Das kommt erst ab ca. 150 fps.
Zurückschicken werde ich eh sehr wahrscheinlich, weil ich mir das spulenfiepen nicht antuen will. Das höre ich bei stark drehenden Lüfter noch deutlich raus. Also wird es mit wasserkühler viel zu laut sein.
Vom fps spulenfiepen hätte ich Glück gehabt. Das kommt erst ab ca. 150 fps.



