News Anker Solix Solarbank 2: AiO-BKW-Akku mit Wechsel­richter, 4 MPPT und Last­steuerung mit Smart Meter

Frank

Chefredakteur
Teammitglied
Registriert
März 2001
Beiträge
9.933
  • Gefällt mir
Reaktionen: DJMadMax, Sascha631, MiniM3 und 3 andere
Was viele nicht wissen und vielleicht auch noch einmal erwähnt gehört ist die Brutto-Netto-Kapazität. Denke die Teile werden 10-20% der Kapazität als Minimum vorhalten, da Tiefenentladung Gift ist!
Da bleiben dann auf einmal bei 1,6kWh nur noch 1,44 bzw 1,28kWh übrig.
Besser als Nichts aber sei eben zu erwähnen.
Bin sehr auf die Preise gespannt!
 
  • Gefällt mir
Reaktionen: flo.murr, Recharging, Kitsune-Senpai und 4 andere
Und ich finde es klasse was da mittlerweile möglich ist und wie einfach das ganze ist.

Als ich vor 5 Jahren mein erstes Balkonkraftwerk in den Garten gestellt habe lachte jeder und tat so als wäre es Mist.
 
Zuletzt bearbeitet:
  • Gefällt mir
Reaktionen: OliverL87, Thöi, Racer71 und 10 andere
Ein proprieteres Smart Meter wird benötigt? - Nein, Danke!

Da hat Zendure die bessere Lösung.
Wenn da nur nicht die vielen Probleme mit nicht mehr erkennbarer Batterie durch den HUB wären, hätte ich mir schon längst eins zugelegt.
 
  • Gefällt mir
Reaktionen: Recharging und madmax2010
Zock schrieb:
Und ich finde es klasse was da mittlerweile möglich ist und wie einfach das ganze ist.

Als ich vor 5 Jahren mein erstes Balkonkraftwerk in den Garten gestellt habe lachte jeder und tat so als wäre es Misst.
Das tun heute leider immer noch sehr viele, vor allem hier im Forum...

Solarpaket 2 ist endlich durch, da werde ich bei mir an zwei Balkonkraftwerken Änderungen vornehmen und an eines auch mit großer Wahrscheinlichkeit einen Speicher anschließen. Es steckt mehr potenzial in den Dingern als die Leute glauben, auf der einen Seite hast du den erzeugten Strom und auf der anderen Seite ein viel besseres Bewusstsein was Strom ist, wie sich der Verbrauch anpassen lässt, wie viel ein Gerät verbraucht etc....
 
  • Gefällt mir
Reaktionen: nERdWIN, ScorpAeon, super602 und 2 andere
Ich lese hier immer interessiert mit.

Würde mich freuen wenn ein paar Leute die bereits ein Balkonkraftwerk (mit Speicher) betreiben ihre Erfahrung und Rechnungen teilen.
Weil man bei einer Anlage mit Akku ja locker mal bei ~1.500€ landet. Da braucht es bei 0,28€/KWh schon eine Zeit bis es sich amortisiert.
 
  • Gefällt mir
Reaktionen: Dimitri Kostrov, gesperrter_User und Staubgeborener
Hmm extra Smart Meter vermutlich ohne Standard und dann extreme 3s um die Leistung zu regeln?!

Abgesehen davon wird sich die Anlage wohl kaum amortisieren.
 
  • Gefällt mir
Reaktionen: Recharging
Zock schrieb:
und wie einfach das ganze ist.
Das hängt ja noch ganz davon ab, wie das Smartmeter verbaut werden muß, und wie die Verbindung dahin erfolgt... Aber wenn das ne praktikablere Lösung als ein Shelly ist wirds schon interessanter als nur 2000 zu 800 Watt.
 
der Weg stimmt schon
jetzt nur noch den Preis vierteln und es rentiert sich vllt noch im garantie zeitraum
aber bei den preisen für die ganzen packages packt wohl niemand den taschenrechner aus...
 
  • Gefällt mir
Reaktionen: ABIT4ever
Hätte wir noch die ganzen AKWs müssten man sich darum Gedanken machen :lol:. Vom Design sind die Teile echt Schnicke aber das dauert ja ewig bis sich amortisiert hat.
 
  • Gefällt mir
Reaktionen: ABIT4ever, Schnuffer und II n II d II
Tobi-S. schrieb:
Ich lese hier immer interessiert mit.

Würde mich freuen wenn ein paar Leute die bereits ein Balkonkraftwerk (mit Speicher) betreiben ihre Erfahrung und Rechnungen teilen.
Weil man bei einer Anlage mit Akku ja locker mal bei ~1.500€ landet. Da braucht es bei 0,28€/KWh schon eine Zeit bis es sich amortisiert.

Genau so bei mir. Finde das super interessant aber wie gut lässt sich der Strom nutzen oder ab wann rechnet sich das tatsächlich?
 
  • Gefällt mir
Reaktionen: stevefrogs und Tobi-S.
Liest sich alles schön und gut aber wird gewiss nicht günstig.
 
Bei 800W hast du ca. 800kwh Ertrag pro Jahr. Davon sind ohne Speicher grob 50% nutzbar. Die Hardware kostet dafür ca. 300€ plus Halterung. Bei 30 Cent ca. 115€ pro Jahr. Die Anlage wird sich also in ca. 4 Jahren rentieren.

Mit Speicher lassen sich dann die 50% auf sagen wir 90 steiger. Das wären zusätzliche 92€ pro Jahr als Potential.

Bei 6000 Vollzyklen und 1.5kwh wären mit dem Speicher 9000kwh möglich. Bei den 30cent Also Strom im Wert von 2700€.

Jetzt kannst du dir überlegen wie du die Anlage skalierst und wie es über die Lebensdauer des Speichers aussieht. Berechnungsprogramme dafür gibt es wie Sand am Meer.

Speicher lohnen sich bei Kleinanlagen aufgrund des Aufwandes nicht. Deswegen auch hier schon die zusätzlichen Module trotz der Begrenzung auf 800w.


PS:
https://www.ertragsrechner.com/balkonkraftwerk/speicher
 
Zuletzt bearbeitet:
  • Gefällt mir
Reaktionen: Recharging, Doomshroom, Sascha631 und 10 andere
Staubgeborener schrieb:
Genau so bei mir. Finde das super interessant aber wie gut lässt sich der Strom nutzen oder ab wann rechnet sich das tatsächlich?
Miss eine Woche tagsüber deinen Verbrauch. Also von 8 - 18 Uhr. Dann weißt du, was du im Idealfall täglich sparen kannst.

Dann musst du aus der Rechnung noch die Großverbraucher (>500W) streichen, da du diese mit einem BKW nicht abfängst.

Nehmen wir mal an, dass du in den 10h 2,5kWh verbraucht hast, was einer Grundlast von 250W entspricht, dann ist das die Menge, die du im Idealfall täglich sparen kannst bzw. nicht bezahlen musst.

Wenn du natürlich den ganzen Tag daheim bist, rechnet sich so ein BKW deutlich eher, als wenn die Wohnung tagsüber leer ist und nur Kühlschrank und Router vor sich hinsurren.


In meinem Beispiel habe ich letzten Freitag 3,2kWh nicht aus dem Netz bezogen und somit ca. einen Euro gespart. Wäre ich nicht daheim gewesen hätte ich nur die Grundlast gespart, was in etwa 2kWh gewesen wären.
Mit einem Speicher hätte ich die eingespeisten 1,4kWh auch noch selber nutzen können. So sind sie einfach ins Netz "verschwunden".
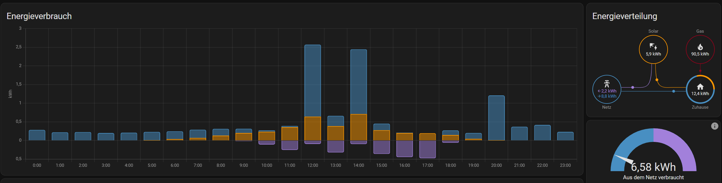
1714384035597.png


Hier siehst du, was ich mit "Großverbrauchern meine:
1714384408352.png

Trotzdem Mittag viel Strom verbraucht wurde, geht ein Teil der produzierten Energie ungenutzt ins Netz.
 
Zuletzt bearbeitet:
  • Gefällt mir
Reaktionen: LukS, N3utr4l1s4t0r, Meduris und 3 andere
Also dauert es nur 10'000 Tage bis sich das rentiert? - Spass beiseite, @SaxnPaule wieviel hat die Anlage denn an initialkosten (Beschaffeun; Installation; Inbetriebnahme ) gekostet?

Das fände ich jetzt noch spannend wenn schon so konkrete Ergebnisse vorliegen.
Das sehe ich lieber als irgendwelche Tests von "fachzeitschriften" oder so.
 
  • Gefällt mir
Reaktionen: nERdWIN
ExigeS2 schrieb:
wieviel hat die Anlage denn an initialkosten (Beschaffeun; Installation; Inbetriebnahme ) gekostet?
Wenn du ein fertiges Set (mit zwei Modulen) nimmst, bist du mittlerweile bei weniger als 400 EUR inkl. Versand. Dazu nochmal ~60 EUR für die Befestigung.
Ich habe mir nachträglich noch zwei weitere Module besorgt, die ich für je 50 EUR über Kleinanzeigen in der Nachbarschaft erstehen konnte.

Installation und Inbetriebnahme kann man selbst erledigen, wenn man weiß wie eine Bohrmaschine und eine Ratsche funktionieren.


Hier ein Beispiel:
https://www.mydealz.de/deals/balkon...35wp-neg9rc27-1x-hoymiles-hms-800w-2t-2350286

Geht noch günstiger, wenn man auf FullBlack und/oder bifazial verzichten kann.

https://www.mydealz.de/deals/balkon...-module-hoymiles-hms-800w-2t-bifazial-2338938 (Das habe ich)

Der Wechselrichter ist super, da man für diesen keine weitere Hardware zum Einbinden/auslesen benötigt und somit keine weiteren Folgekosten entstehen.
 
Zuletzt bearbeitet:
  • Gefällt mir
Reaktionen: LukS und nERdWIN
Ich hab inzwischen auch 4 Module inkl. 2 Wechselrichter im Betrieb. Jedoch geht der meiste Strom unweigerlich ins Netz verloren. Ich wäre froh wenn ich in den nächsten Jahren einen kleinen (!) Speicher nachträglich installieren könnte der den Stromverbrauch im Haus überwacht und bei Bedarf Strom liefert wenn notwendig und abends nach Sonnenuntergang den tagsüber gespeicherten Strom zur Verfügung stellt. Jedoch ist mir das von der Installation her technisch aktuell zu aufwändig (ich sehe noch nicht ganz durch, was ich dafür benötigen würde) und zu teuer. 😦

@SaxnPaule worüber misst du bei dir Verbrauch und Ertrag und aus welcher App stammen die Screenshots?

Ich hab bei mir aktuell nur jeweils 1 Shelly-Plug an der einspeisenden Dose damit ich den Ertrag messen kann. Ansonsten notiere ich mir monatlich die Zählerstände aber alles andere sind noch ??? bei mir.
 
Na endlich was ansatzweise smartes von Anker und gute Kapazität :love:
 
snoop83 schrieb:
worüber misst du bei dir Verbrauch und Ertrag und aus welcher App stammen die Screenshots?
Die Einspeisung liefert mir der Wechselrichter von alleine alle 30 Sekunden. Der hat eine integrierte DTU und hängt in meinem WiFi.

Für die Verbrauchsmessung habe ich einen Poweropti Lesekopf auf meinem Stromzähler. Da bekomme ich alle 3 Minuten den aktuellen Zählerstand (Bezug und Einspeisung) und die aktuelle Last je Phase.

Die Screenshots sind aus Home-Assistant.
 
  • Gefällt mir
Reaktionen: N3utr4l1s4t0r, nERdWIN, Tobi-S. und eine weitere Person
Kleiner69 schrieb:
Ein proprieteres Smart Meter wird benötigt? - Nein, Danke!

Da hat Zendure die bessere Lösung.

Shelly ist nicht proprietär?
 
Zurück
Oben