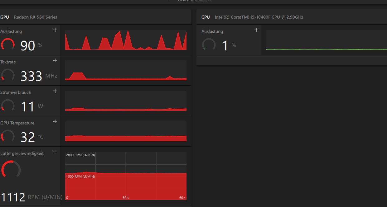
Auslastung 90 % - manchmal...

C-Phase

Lt. Junior Grade
Registriert
Sep. 2019
Beiträge
373
Hallo Forum!

Ich habe vor ein paar Wochen auf meinem W 10 ein W 11 neu installiert.
Manchmal habe ich den Eindruck, dass die Maus sich etwas träge bewegt.
Deshalb habe ich mir heute einmal die Daten in der App : AMD Software: PRO Edition
angesehen. Dabei ist mir folgendes aufgefallen:

Graka defekt....png


Das erscheint manchmal.
Im Gerätemanager fand ich dieses Bild:

Fehler....png


Der letzte Hinweis allerdings vom 20.08., ich muss dazu sagen, dass ich von dieser Materie keine Ahnung habe.
Die Hauptdaten:
  • i5 10400E
  • Crucial Ballistix 16 GB
  • Gigabyte Z490M
  • Radeon RX 560
 
Im prinzip super. Du hast die Hardware ja zu 100% bezahlt, da will sie auch genutzt werden.
Jetzt musst du nur im Taskmanager schauen welche Anwendung die Last erzeugt und ob das so sein soll
 
  • Gefällt mir
Reaktionen: C-Phase
Wo im Taskmanager finde ich das...?
 
Die RX 560 wurde im April 2017 released. Sicher dass diese noch gut von der AMD Grafiksoftware in Windows 11 unterstützt wird?
 
  • Gefällt mir
Reaktionen: C-Phase
Hi,

AMD supported die neusten Treiber bis zur 400er Serie .
Sollte also passen.

Kann natürlich sein das Windows da wieder selbst einen anderen Treiber drüber bügelt.
Das habe ich bei Win10 deaktivert. Da ich kein Bock habe das Windows mir immer die Treiber ändert.
 
  • Gefällt mir
Reaktionen: C-Phase
Taskmanager.png


So sieht es oben aus...
 
Ist hier nicht die Auslastung der GPU etwas zu hoch? Die CPU hat auf dem Screenshot doch nichts zu tun.
Die GPU-Auslastung lässt sich per Rechtsklick auf die erste Zeile der Tabelle zur Anzeige auswählen, also dort wo CPU/Arbeitss... etc. stehen.
 
naja wenn man sich die Zahlen genau anschaut, die Karte zieht 11W hat 3xx MHz und darauf bezieht sich die Last von 90% mit anderen Worten hat sie nichts zutun, gleiche Anzeige auch bei Nvidia wenn die Karte am Strom sparen ist.
 
  • Gefällt mir
Reaktionen: C-Phase und Tuetensuppe
Ist bei der AMD-Software "In-Game-Overlay" aktiviert oder deaktiviert (dafür den Reiter "Allgemein" anklicken)?
 
  • Gefällt mir
Reaktionen: C-Phase
der Threaderstreller kennt den Unterschied zwischen PRO und nonPro Software? Mir kommts nicht vor als wenn er ueberhaupt weiss wonach er da eigentlich sucht. Schliess mal Opera(Hardwarebeschleungung)....


im schlimmsten Fall sind die Anzeigen der PROsoftware schon Belastung genug fuer den aelteren Pixelpusher :D
 
  • Gefällt mir
Reaktionen: madmax2010
Hito360 schrieb:
Mir kommts nicht vor als wenn er ueberhaupt weiss wonach er da eigentlich sucht.
:D
Das hier schrieb ich im Eröffnungsthread:
" ich muss dazu sagen, dass ich von dieser Materie keine Ahnung habe. "
Lesen hilft mitunter...
Ergänzung ()

F1.png
F2.png


Guten Morgen !

Was sagt mir das...?
 
Ist die Grafikkarte nicht W 11 tauglich?
Ich habe einmal probiert ob der PC Spiele tauglich ist - kein Problem.
Nur im Allgemeinen ist er nicht immer so " flott ".
 
Ich tippe mal auf gelegentliche Hardwarebeschleunigung in 2D Anwendungen wie Opera, oder anderen Programmen, die gelegentlich auf die GPU zugreifen. Wenn es dich also nicht stört und die Lüfter nicht laut aufdrehen, dann kannst du das, glaube ich, ignorieren und als normales Verhalten abtun.

Du kannst auch probieren, die hardwaregesteuerte GPU-Planung in Windows zu de/aktivieren:

https://thomasknoefel.de/aktivieren-sie-die-hardwarebeschleunigte-gpu-planung-in-windows-10/
 
  • Gefällt mir
Reaktionen: C-Phase
Sapphire Forum
Zurück
Oben