Müritzer
Commodore
- Registriert
- März 2017
- Beiträge
- 5.093
Na ja das Board hatte damals bei 300 € gekostet, also schon besser ausgestattet.Öcher Tivoli schrieb:Und die 1600€ Graka auf ein 50€ Mainboard?
Wenn so wie bei AM4 und jetzt bei AM5 lange Zeit verschiedene Generationen von CPUs auf einem Sockel laufen, sollte man bei 3 Teilen nicht sparen sondern schon gute Ausstattung bevorzugen.
Das sind Gehäuse ( wegen Airflow ), MB ( Spannungsversorgung und Ausstattung ) und NT ( lieber eine Nummer größer als später nochmal kaufen ).
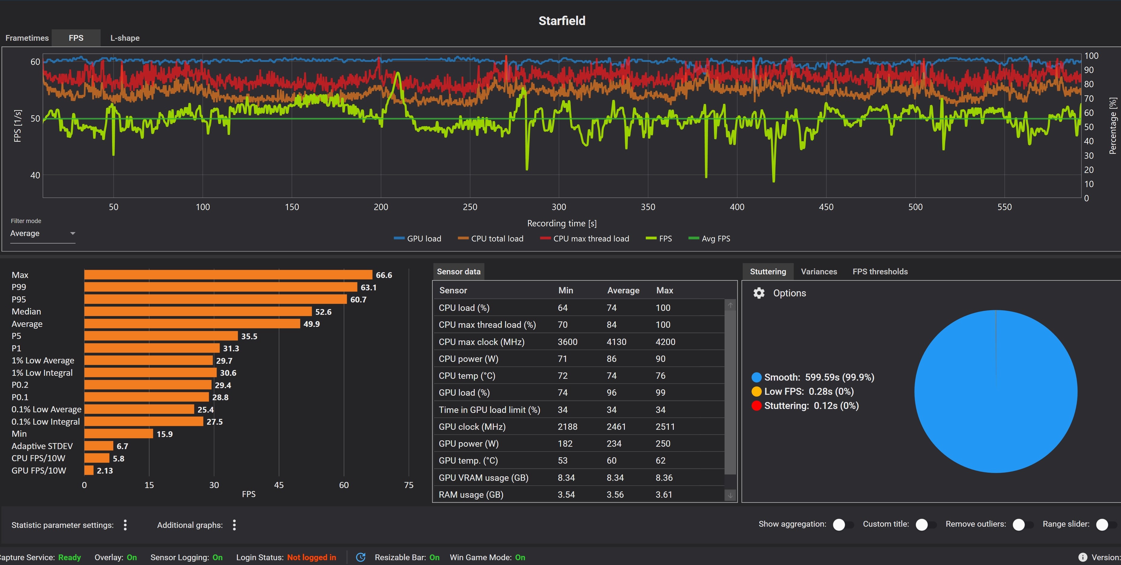
Installiere mal CapFramX und stelle die Dauer der Aufzeichnung auf 10 Minuten ein. Da kann man schön alle Daten sehen wie CPU und GPU Auslastung, Temperaturen u.s.w.Hoscht schrieb:Hab noch mal ein Screenshot von der CPU Auslastung bei Starfield mit dem Ryzen 5 3600 gemacht.
Man kann dann gut verschiedene Einstellungen im Game vergleichen.
Hier von Horizon Zero Dawn mit dem 5800X und 95W ECO Mode.

Hier mal der Vergleich mit dem 65W ECO Mode:
Beide sind mit den gleichen Gameeinstellungen gemacht worden, das einzige was geändert wurde der ECO Mode.





