CPU Upgrade AM4 oder jetzt auf AM5 wechseln ?

Ayo34 schrieb:
Da der Flaschenhals die GPU ist, kann man bei der CPU auch einfach alles so lassen und sich über die Power und den geringen Stromverbrauch freuen.
In Starfield ist er im CPU-Limit und per Undervolting was ja CO ist,
kann er sogar noch weiter den Stromverbrauch senken.
Ergänzung ()

Firefly2023 schrieb:
Das macht keinen Unterschied...
Ein gutes Farbprofile kann schon einen Unterschied machen.
 
Zuletzt bearbeitet:
...dann Wechsel auf den 5800X3D, ich habe es genauso auch gemacht und bin damit sehr zufrieden.
 
Würde mein Setup auch eine 4080 vertragen? 750w Netzteil?
 
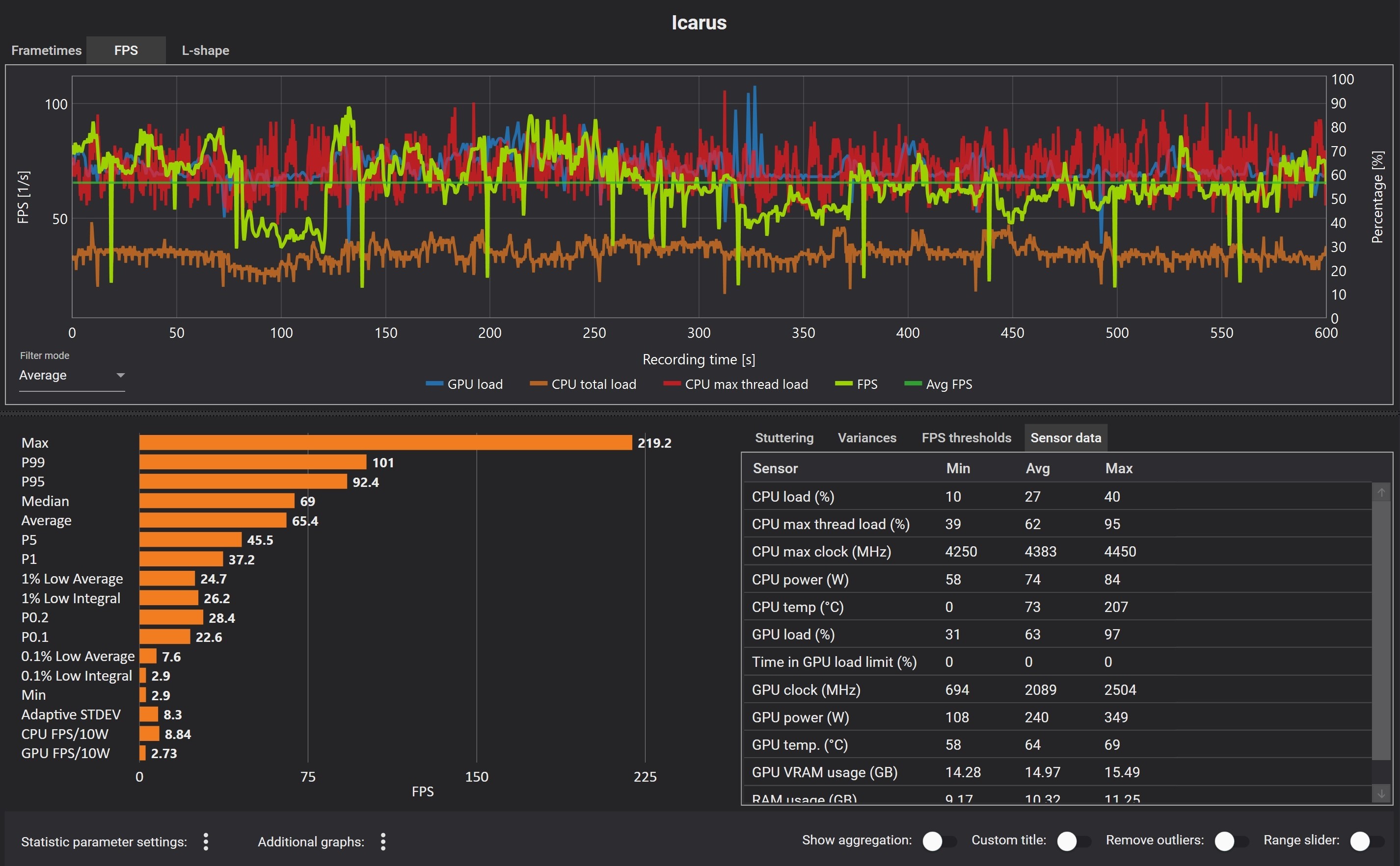
Hab jetzt eine 7900xt verbaut. Läuft alles viel besser, allerdings habe ich in Icarus wieterhin massieve Einbrüche, gerade was das Spielen in der Open World angeht. Würde gerne wisse wo das herkommt?
 

Anhänge

  • Unbenannt.jpg
    Unbenannt.jpg
    603,2 KB · Aufrufe: 165
Hoscht schrieb:
Würde gerne wisse wo das herkommt?
Sieht so aus als wenn bei den Einstellungen im Spiel, in der Adrenalin Software oder / und im BIOS die optimalen Einstellungen fehlen. Oder es sind nicht alle Einstellungen vorgenommen worden.

1698008029704.png


Vor den Einstellungen im BIOS sollte man den aktuellen Chipsatztreiber von der AMD Seite laden, der ist neuer als der von der MSI Seite.
Du hast ja ein MSI Board, da könntest du die folgenden Einstellungen im BIOS probieren:

1698008104637.png


1698008133205.png


1698008163105.png


1698008185825.png


1698008226530.png


Bei CPPC Preferred Cores kann man auch probieren auf Enabled zu gehen, das muss man probieren welche Einstellung da die beste ist.

Bevor du diese Einstellung vornimmst, sollte man die Einstellung im Windows ändern, siehe das Bild darunter:

1698008431252.png


1698008467109.png
 
Chipsatztreiber mach doch Windows automatisch? Meinst du den Treiber für den Prozessor? Kenne ich da nicht so wirklich aus, kannst du mir einen Link schicken?
 
Hoscht schrieb:
Chipsatztreiber mach doch Windows automatisch?
Leider nicht da beim AMD Chipsatztreiber spezielle Treiber enthalten sind die Windows nicht anbietet. Auch sind die Treiber über Windows Update vielfach veraltet was gerade bei sicherheitsrelevanten Treiber Updates nicht so gut ist.

Windows 10 oder 11 auswählen:

https://www.amd.com/de/support/chipsets/amd-socket-am4/x570

Hier sieht man welche Treiber alles enthalten sind.

1698038001253.png
1698038038534.png
 
so hab alles eingestellt, vielleicht läuft es ein Tick flüssiger, die FPS Einbrüche sind aber immer noch da. Es tritt häufig auf wenn ich beginne mit der Hake Stein abzubauen oder beim Laufen über die Karte fällt es sehr stark auf.
Unbenannt2.jpg


Hier noch mal Starfield im Vergleich

Unbenannt3.jpg

Man spürt die FPS Einbrüche bei Starfield nicht so extrem.

Unbenannt4.jpg

Hier noch ein Vergleich
Bin 10Minuten umhergelaufen.
 
Zuletzt bearbeitet:
Hier sieht man mal wie es hängt wenn die FPS in regelmäßigen Abständen einbrechen
 
Auch mal in den Zuverlässigkeitsverlauf schauen ob dort Fehler drin sind.

Bein den Games Einstellungen auch kontrollieren welche Einstellungen für die Ruckler verantwortlich sein könnten, also verschiedene Einstellungen testen.

Wie ist der Adrenalin Treiber eingestellt in der globalen Einstellung, z.B. falls dein Monitor Free Sync beherrscht ist es im Treiber aktiv.
 
ich hab alles auf Standard im Adrenalin. Ich hab das Gefühl das die Ruckler beim Nachladen der Texturen entstehen.

Screenshot 2023-10-23 132550.png


Screenshot 2023-10-23 133740.png

Nix auffälliges.

Kann das sein das das Board ne Macke hat?
 
Das kann auch an der AMD GPU liegen,oft hat man damit zu kämpfen.

Wäre jedenfalls nicht das erste spiel wo ne NV Karte nicht das Prob hat.

Oder es ist einfach das Game,kann alles mögliche sein.

Das hat sich ja auch nicht gerade mit ruhm bekleckert.
 
Nur als Ansatz. Ich hatte vor allem Spikes in Time Spy 3DMark und habe mir dann Process Lasso gekauft. https://bitsum.com/
Hiermit switche ich automatisch zwischen Energieprofilen. Zudem kann man einstellen, welche CPU, welche Cores, genutzt werden sollen.
 
Hoscht schrieb:
Nix auffälliges.
Na ja was ist damit?
Sowas kann schon mal Probleme verursachen.

1698061666378.png


Hier meine Adrenalin Einstellungen:
Damit läuft das bei mir flüssig. Spiel alle Spiele in WQHD mit den höchsten Einstellungen.

1698062042800.png

1698062071206.png

1698062227235.png
 
OH je der User Benchmark, der ist leider sehr Intel Fanboy und hat sehr schlechte Bewertungen bekommen aber zum schnellen überprüfen ein bisschen tauglich.

Am besten 3D Mark TimeSpy nehmen und das Ergebnis online vergleichen mit einem System das deinen ähnelt.

https://www.computerbase.de/downloads/benchmarks/ul-3dmark/
 
Zurück
Oben