CPU2 Auslastung 100%

Xnik

Newbie
Registriert
Aug. 2024
Beiträge
6
[Bitte fülle den folgenden Fragebogen unbedingt vollständig aus, damit andere Nutzer dir effizient helfen können. Danke! :)]

1. Nenne uns bitte deine aktuelle Hardware:
(Bitte tatsächlich hier auflisten und nicht auf Signatur verweisen, da diese von einigen nicht gesehen wird und Hardware sich ändert)
  • Prozessor (CPU): Intel i7-9700k
  • Arbeitsspeicher (RAM): 1x 16GB 2666Mhz, 1x 16GB 3200Mhz
  • Mainboard: ASUS Prime Z370-P II
  • Netzteil: Corsair CV 650W
  • Gehäuse: Standard
  • Grafikkarte: Nvidia Geforce RTX2070 KFA2
  • SSD: 1x 2TB, 1x 1TB, 1x 250GB
  • Monitor: MSI 165Hz
  • Kühlung: Cooler Master Wasserkühlung

2. Beschreibe dein Problem. Je genauer und besser du dein Problem beschreibst, desto besser kann dir geholfen werden (zusätzliche Bilder könnten z. B. hilfreich sein):
Bei Spielen wie League of Legends läuft zuerst alles normal gecapped auf 165FPS. Nach ca. 1 1/2 Std fangen die ersten FPS Drops an und machen das Spiel unspielbar. Habe in der zwischenzweit auf Windows 11 geupdated --> auch keine Besserung. Bin leider schon sehr verzweifelt.

3. Welche Schritte hast du bereits unternommen/versucht, um das Problem zu lösen und was hat es gebracht?
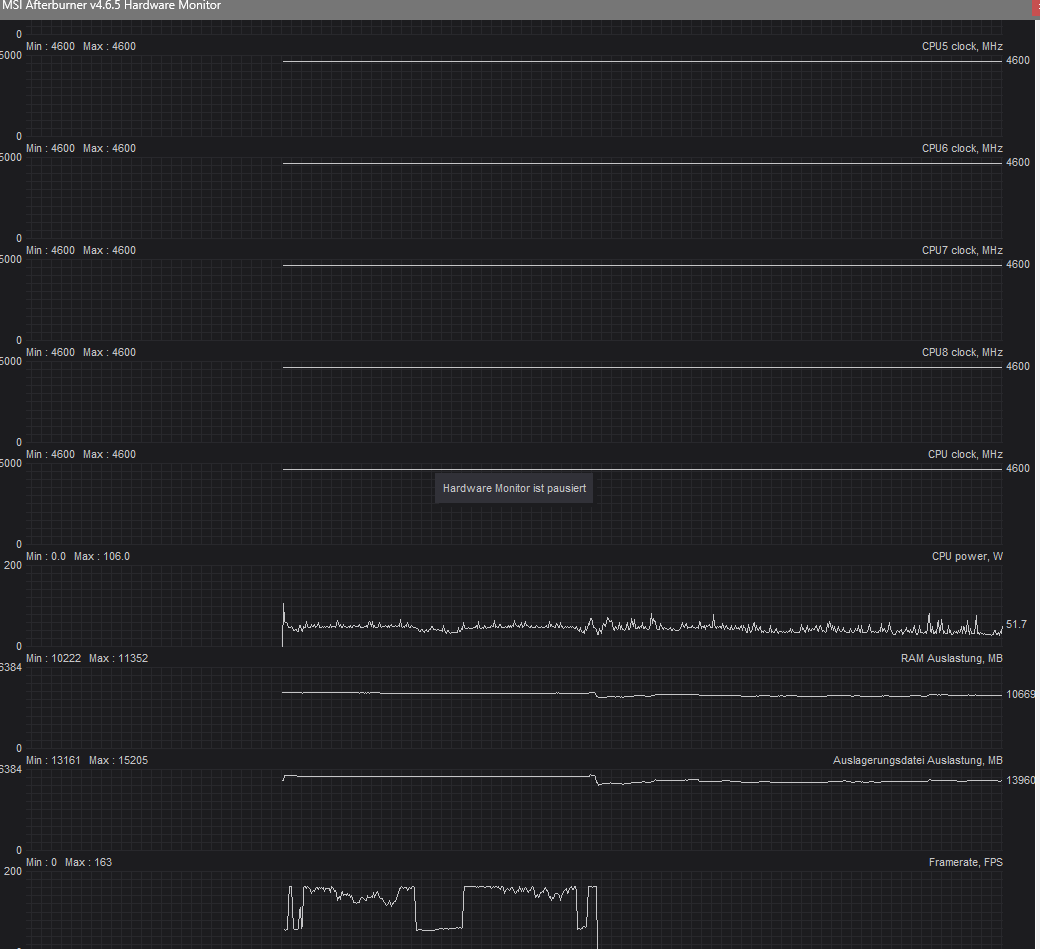
Spiel neuinstalliert, Grafiktreiber neuinstalliert, Überwachung mit MSI Afterburner (Fotos im Anhang) --> CPU2 Auslastung auf Max


P.S.: Beachte auch die verschiedenen angepinnten Themen und die Forensuche. Möglicherweise findest du da bereits die Lösung zu deinem Problem.
 

Anhänge

  • Afterburner 1.png
    Afterburner 1.png
    72,3 KB · Aufrufe: 226
  • Afterburner 2.png
    Afterburner 2.png
    103,4 KB · Aufrufe: 213
  • Afterburner 3.png
    Afterburner 3.png
    57,9 KB · Aufrufe: 220
Zuletzt bearbeitet:
Danke für die schnelle Antwort. Ja komplett neu und alles von 0 auf wieder installiert.
 
  • Gefällt mir
Reaktionen: H3llF15H
Hi und willkommen

stellst du ähnliche Probleme auch in anderen Spielen fest?

Wie sieht es mit Hintergrundaktivitäten aus? Irgendwelche RGB-Software (Razer Synapse, iCUE, Asus Crate, etc.), Virenscanner oder sonstwas installiert und aktiv?
 
Hi

in anderen Spielen macht es sich in Form von Mikrorucklern bemerkbar.
Im Hintergrund läuft Chrome, Razer Synapse und mittlerweile Avast da ich dadurch leichte Verbesserungen merke.
 
Schon mal ohne razer und Avast getestet?

Beides war schon oft für allen möglichen Müll verantwortlich.
 
  • Gefällt mir
Reaktionen: Sherman789 und Captain Mumpitz
Ich weiss nicht, welche Verbesserungen ein Antivirenprogramm und Synapse bringen sollen. Beide lasten einfach nur Systeme aus und können teilweise zu erheblichen Problemen führen.

Avast brauchst du eigentlich sowieso nicht, da der Windows Defender genau das selbe tut. Den würd ich einfach mal komplett deinstallieren (nutze dafür zB den Geek uninstaller für ein restloses entfernen) und auch Synapse zumindest mal deaktivieren, wenn nicht sogar ebenfalls runterschmeissen.
 
Alles klar, kommt morgen alles runter. Immer schwierig zu testen weils erst nach 1 1/2 std anfängt. Gebe morgen ein Update. Danke für die schnelle Hilfe!!
 
Xnik schrieb:
mittlerweile Avast da ich dadurch leichte Verbesserungen merke.
Das ist durchaus möglich, da ohne installiertes AV automatisch der Windows Defender im Hintergrund läuft, der bremst das System wie kaum ein anderes AV.

Aber die Wahl des AVs sollte hier irrelevant sein, wenn die Probleme erst nach 1,5 Std. beginnen.

Wie ist die Auslagerungsdatei eingestellt?
 
@PC295 gibt es dazu Quellen? Würde mich interessieren.
Bei mir erzeugt der Defender 0-1% Last, höchstens. RAM ist ihm auch egal.
 
Es sieht eher danach aus (wie auch in den Screenshots in den Eröffnungspost), dass RAM und Auslagerungsdatei am überlaufen sind.
Aufterburner zeigt rund 14 GB an und die Systeminfo jetzt 12 GB - das passt also in etwa zueinander.
Das ist recht viel. Auslagerungsdatei heisst, dass Daten auf der viel langsameren HDD/SSD verwaltet werden, statt im RAM, was zu Performanceeinbrüchen führen kann.

Irgendwas frisst ordentlich den RAM mit der Zeit, daher tritt das Problem so verzögert auf.

Xnik schrieb:
Arbeitsspeicher (RAM): 1x 16GB 2666Mhz, 1x 16GB 3200Mhz
Wird der vollständig erkannt?
Siehe Taskmanager -> Leistung -> Arbeitsspeicher

Du kannst über den Ressourcenmanager detaillierte Infos zur RAM-und Auslagerungsdatei-Belegung einsehen.
 
Zuletzt bearbeitet:
PC295 schrieb:
Wird der vollständig erkannt?
Siehe Taskmanager -> Leistung -> Arbeitsspeicher

Du kannst über den Ressourcenmanager detaillierte Infos zur RAM-und Auslagerungsdatei-Belegung einsehen.
Wird vollständig @2666Mhz.

also warten bis das Problem auftritt und im Ressourcenmonitor kontrollieren was so viel RAM benötigt?
oder Änderung bei der Auslagerungsdatei vornehmen?

habe jetzt Synapse und AV deinstalliert und warte jetzt mal ob es wieder auftaucht.
 

Anhänge

  • RAM2.png
    RAM2.png
    58,1 KB · Aufrufe: 181
Nachher ist nur Intel Turbo Boost 3.0 im Bios aktiv, was die Last auf einen Kern zwingt.
Und dann wird gemeckert, dass die Last nur auf einem Kern ist^^
 
Xnik schrieb:
also warten bis das Problem auftritt und im Ressourcenmonitor kontrollieren was so viel RAM benötigt?
oder Änderung bei der Auslagerungsdatei vornehmen?
Ja. Jetzt sehen die Werte normal aus.
An den Einstellungen der Auslagerungsdatei würde ich nichts ändern. Die Automatik macht das schon sehr gut.
 
Sapphire Forum
Zurück
Oben