Bruzla schrieb:
Probier doch mal nen anderen DNS Server, klingt irgendwie für mich nicht nach nem Router-Problem
Mit dem DNS Server von Google wirds nicht schneller.
pufferueberlauf schrieb:
Wenn das selektiv nur fuer diese Spile auftritt, nicht jedoch bei anderen Spielen zur selbe Zeit, koennte das auch am Routing/Peering Deines ISPs liegen. Das laesst sich relativ leicht austesten indem man ein VPN zwischenschaltet, das sowohl mit dem eigenen ISP als auch mit dem Netz in dem die Spieleserver angesiedelt sind gut verbunden ist. Das ist natuerlich keineswegs die einzige moegliche Ursache, aber halt eine die durchaus schon mal vorkommt.
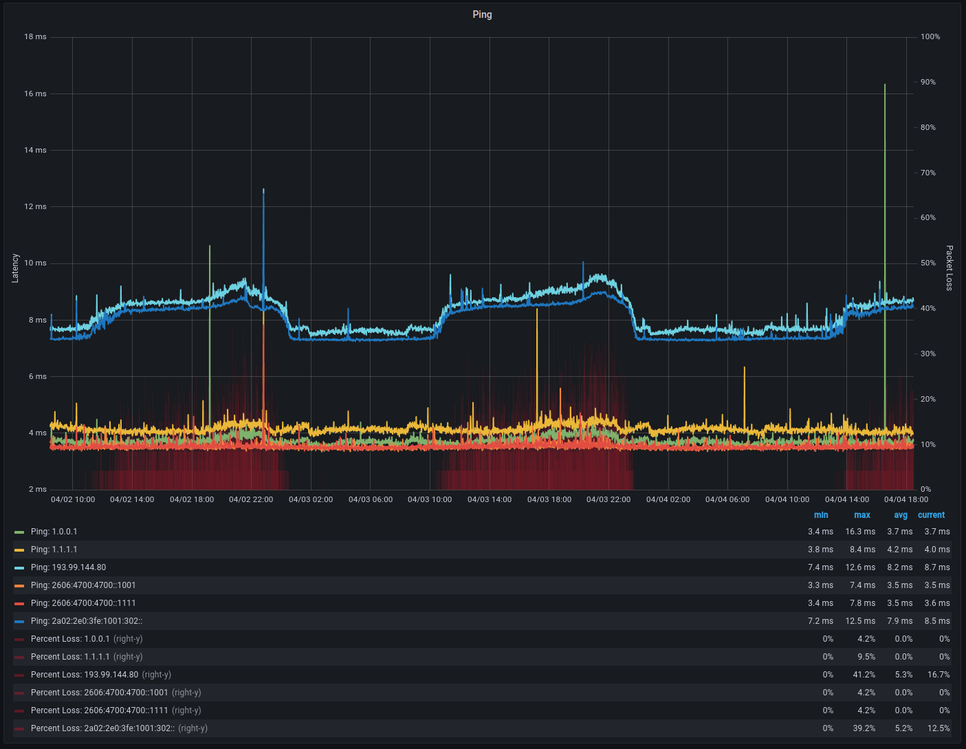
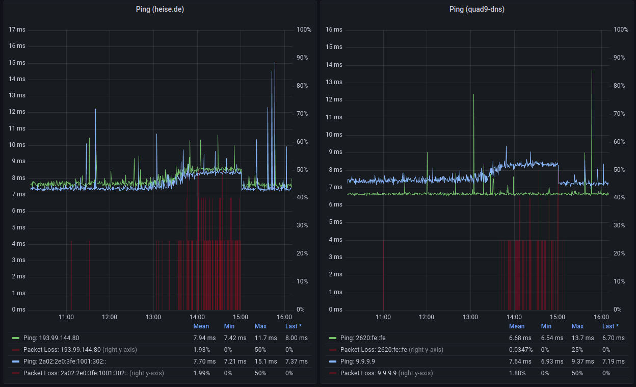
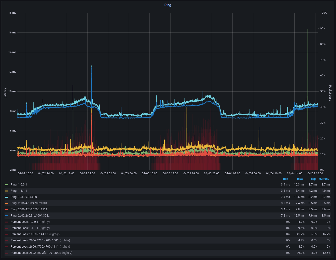
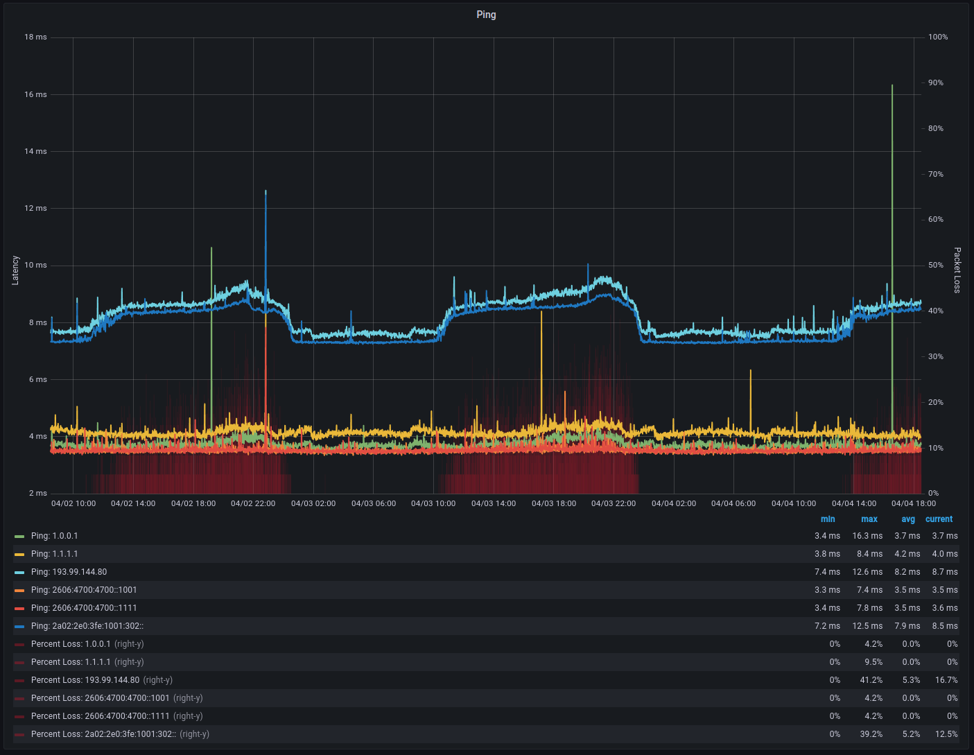
Klingt so ein wenig danach, hab mal nen tracert zu der ff14 ip geschickt die mir der Resourcenmonitor anzeigt:
Routenverfolgung zu 195.82.50.59 über maximal 30 Hops
1 <1 ms <1 ms <1 ms 192.168.1.254
2 7 ms 6 ms 6 ms 100.124.1.9
3 6 ms 6 ms 6 ms 100.127.1.133
4 7 ms 7 ms 7 ms 100.127.1.131
5 12 ms 9 ms 10 ms 185.22.46.129
6 7 ms 6 ms 7 ms ddf-b2-link.ip.twelve99.net [62.115.38.12]
7 * * * Zeitüberschreitung der Anforderung.
8 * * * Zeitüberschreitung der Anforderung.
9 12 ms * 12 ms kddi-ic319844-ffm-b1.ip.twelve99-cust.net [62.115.32.106]
10 12 ms 14 ms 13 ms 195.82.61.14
11 * * * Zeitüberschreitung der Anforderung.
12 13 ms 14 ms 13 ms 195.82.50.59
Ich denke mal die Zeitüberschreitungen sind nicht so gut oder?
