Du verwendest einen veralteten Browser. Es ist möglich, dass diese oder andere Websites nicht korrekt angezeigt werden.
Du solltest ein Upgrade durchführen oder einen alternativen Browser verwenden.
Du solltest ein Upgrade durchführen oder einen alternativen Browser verwenden.
Eure Meinung zu HPET
- Ersteller xiNN
- Erstellt am
Drewkev
Geizkragen
- Registriert
- Okt. 2016
- Beiträge
- 44.235
HPET = High Precision Event Timer (Damit werden Programme in die Lage versetzt, eine Reihe parallel verlaufender Aktionen wie Datenströme besser zu synchronisieren.)xiNN schrieb:Ist es echt so das „HPET on“ den Input Lag erhöht und die FPS senkt?
Wenn es einen Leistungsunterschied gibt, ist dieser gering.
Manche Programme brauchen das sogar, sprich deaktivieren kann auch Nachteile haben.
Wenn dem so wäre, wäre das ein größeres Thema als es aktuell ist.xiNN schrieb:Ich lese in diversen Foren von „Disable HPET for smoother Gameplay“ usw.
Mehr weiß ich darüber leider nicht.
da!mon
Lt. Commander
- Registriert
- Juli 2006
- Beiträge
- 1.147
Ich grab das Thema hier mal wieder aus.
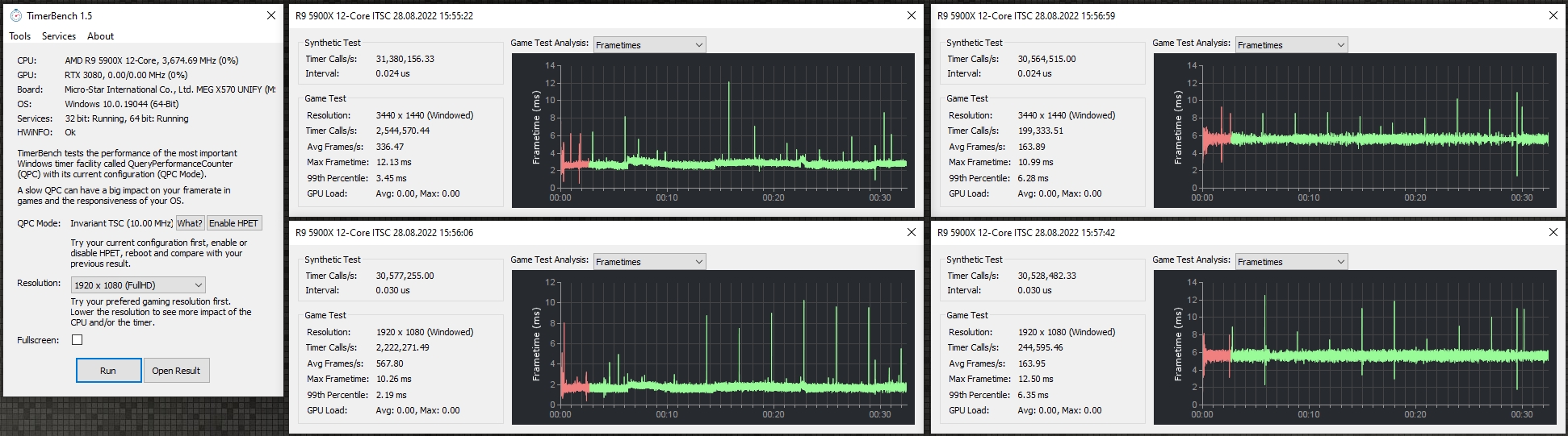
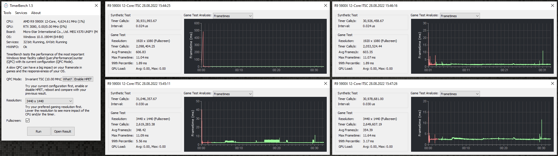
Es gibt einen Unterschied, der sich messen lässt und der bestätigt: HPET hat negative Auswirkungen auf die 99th percentile fps bzw. Frametimes.
Während sich also die maximalen fps ganz normal verhalten, kann ein aktivierter HPET trotzdem dazu führen, dass ein Spiel sich anfühlt, als würde man wie bei Crossfire/SLI Mikroruckler haben, weil die Frametimes Unterirdisch schlecht sind.
Beide angehängten Grafiken unten zeigen das. In den Grafiken: links jeweils ohne G-Sync, rechts mit G-Sync.
Einmal im Fullscreen und einmal Windowed, da auch dass einen Unterschied macht.
Ich werde dazu demnächst noch mal Ausführlicher einen Thread zu erstellen, wo ich entsprechend Spiele benchen und genauer drauf eingehen werde, da ich das Gefühl nicht loswerde, dass HPET wie ein Anker oder eine Alcatraz-Kugel am Bein von Windows hängt.
Es gibt einen Unterschied, der sich messen lässt und der bestätigt: HPET hat negative Auswirkungen auf die 99th percentile fps bzw. Frametimes.
Während sich also die maximalen fps ganz normal verhalten, kann ein aktivierter HPET trotzdem dazu führen, dass ein Spiel sich anfühlt, als würde man wie bei Crossfire/SLI Mikroruckler haben, weil die Frametimes Unterirdisch schlecht sind.
Beide angehängten Grafiken unten zeigen das. In den Grafiken: links jeweils ohne G-Sync, rechts mit G-Sync.
Einmal im Fullscreen und einmal Windowed, da auch dass einen Unterschied macht.
Ich werde dazu demnächst noch mal Ausführlicher einen Thread zu erstellen, wo ich entsprechend Spiele benchen und genauer drauf eingehen werde, da ich das Gefühl nicht loswerde, dass HPET wie ein Anker oder eine Alcatraz-Kugel am Bein von Windows hängt.
Anhänge
Zuletzt bearbeitet:
Adonay
Commander
- Registriert
- Apr. 2008
- Beiträge
- 2.094
Ich buddel den Thread auch mal wieder aus:
Wie bekommt man denn HPET sicher deaktiviert?
Mit den üblichen Befehlen wie:
bcdedit /deletevalue useplatformclock
bcdedit /deletevalue tscsyncpolicy
bcdedit /deletevalue disabledynamictick
keine Chance, endet mit der Meldung "Element nicht gefunden", was mich sehr wundert?!
Über den Gerätemanager deaktivieren macht keinen Unterschied.
Wie bekommt man denn HPET sicher deaktiviert?
Mit den üblichen Befehlen wie:
bcdedit /deletevalue useplatformclock
bcdedit /deletevalue tscsyncpolicy
bcdedit /deletevalue disabledynamictick
keine Chance, endet mit der Meldung "Element nicht gefunden", was mich sehr wundert?!
Über den Gerätemanager deaktivieren macht keinen Unterschied.
Adonay
Commander
- Registriert
- Apr. 2008
- Beiträge
- 2.094
Das Windows habe ich erst vor einer Woche installiert und ich habe da nix gelöscht?! 🤔tomcat66 schrieb:dann ist er wohl schon gelöscht
Ob Microsoft da schon wieder was geändert hat?
Vielleicht ist es bei deinem Board im Bios deaktiviert? Diese Einstellung gibt es allerdings nicht auf jedem Board.
EDIT: manchmal ist HPET tatsächlich standardmäßig von Windows deaktiviert. Kannst du ja prüfen, indem du den aktivierungs-Befehl eingibst. Oder bcdedit /enum In der daraufhin folgenden Ausgabe müsste auch der HPET-Status zu finden sein.
EDIT: manchmal ist HPET tatsächlich standardmäßig von Windows deaktiviert. Kannst du ja prüfen, indem du den aktivierungs-Befehl eingibst. Oder bcdedit /enum In der daraufhin folgenden Ausgabe müsste auch der HPET-Status zu finden sein.
Zuletzt bearbeitet:
da!mon
Lt. Commander
- Registriert
- Juli 2006
- Beiträge
- 1.147
Ich verlinke an dieser Stelle mal den Artikel, den ich seinerzeit als Anleitung genutzt habe:
How To Improve Gaming Performance By Disabling HPET Settings?
HPET lässt sich auch einfach per Gerätemanager deaktivieren. Ob der Timer dann noch aktiv ist, lässt sich mit dem im Artikel verlinkten TimerBench prüfen.
Nachtrag:
So nennt der Schlumpf sich im Gerätemanager.
Und den Schlumpf zu deaktivieren bringt definitiv etwas. Meine 99th% fps sind spürbar gestiegen. Aber HPET zu deaktivieren bringt auch keine Wunder mit sich...
How To Improve Gaming Performance By Disabling HPET Settings?
HPET lässt sich auch einfach per Gerätemanager deaktivieren. Ob der Timer dann noch aktiv ist, lässt sich mit dem im Artikel verlinkten TimerBench prüfen.
Nachtrag:
So nennt der Schlumpf sich im Gerätemanager.
Und den Schlumpf zu deaktivieren bringt definitiv etwas. Meine 99th% fps sind spürbar gestiegen. Aber HPET zu deaktivieren bringt auch keine Wunder mit sich...
Zuletzt bearbeitet:
Stormfirebird
Admiral
- Registriert
- Sep. 2012
- Beiträge
- 9.554
Oben noch messbar, jetzt schon spürbar? Woher weißt du dass die Software nicht einfach Unsinn ausspuckt, denn letztendlich muss sich sich ja auf irgendeinen Timer verlassen. Je nachdem was da als Fallback verwendet wird sieht ein Ergebniss halt mal besser oder schlechter aus, auch wenn sich real eig. nichts getan hat.
Stormfirebird
Admiral
- Registriert
- Sep. 2012
- Beiträge
- 9.554
Und auf welchen Timer setzten die und woher weißt du dass der nicht einfach weniger akkurat ist?
S
s1ave77
Gast
HPET ist ein zweischneidiges Schwert, kann laufen, muß aber nicht. Bei meinem Gamingsystem waren mit HPET Latenz-Spikes in LatencyMon und Soundknackser bei der Videowiedergabe, die mit Deaktivierung verschwunden sind.
da!mon
Lt. Commander
- Registriert
- Juli 2006
- Beiträge
- 1.147
Das musst du jeweils nvidia oder msi fragen. Ich weiß nur, dass es so ist, wie @mae1cum77 beschrieben hat: je nach Windows Installation läuft es mal mit aktivem HPET und mal ohne besser. In beiden Fällen kontrolliere ich mit dem NV Overlay während meistens noch Afterburner zusätzlich läuft, aber nicht muss.Stormfirebird schrieb:Und auf welchen Timer setzten die und woher weißt du dass der nicht einfach weniger akkurat ist?
Die Genauigkeit des Timers kann man mit TimerBench messen. Und die ist i.d.R. mit deaktiviertem HPET höher.
Mit aktiviertem HPET laufen videos/streams theoretisch schneller, der Timer taktet zumindest höher und kann theoretisch mehr interrupts senden.
Bei mir führt das ganze aber in Verbindung mit meiner Asus Xonar U7 mk.2 zu Aussetzern im Ton, bis hin zum kompletten Ton-Verlust.
YouTube
An dieser Stelle steht ein externer Inhalt von YouTube, der den Forumbeitrag ergänzt. Er kann mit einem Klick geladen und auch wieder ausgeblendet werden.
Ich bin damit einverstanden, dass YouTube-Embeds geladen werden. Dabei können personenbezogene Daten an YouTube übermittelt werden. Mehr dazu in der Datenschutzerklärung.
Zuletzt bearbeitet:
Ähnliche Themen
- Antworten
- 43
- Aufrufe
- 2.212
- Antworten
- 10
- Aufrufe
- 1.068
- Antworten
- 18
- Aufrufe
- 5.046
- Antworten
- 19
- Aufrufe
- 1.214