• Mitspieler gesucht? Du willst dich locker mit der Community austauschen? Schau gerne auf unserem ComputerBase Discord vorbei!

Bericht GPU- und CPU-Benchmarks: Die Community jagt FPS im neuen Counter-Strike 2

RadeoForce schrieb:
Was stimmt mit meinen Benchmarks nicht?
Bei 1.280 x 960 fehlten die Leerzeichen, die "" bei den Presets, statt "System" fing der Block mit den Ergebnissen mit "Dein System" an - das CMS hat deine ganze Rückmeldung damit ingorniert, denn wie im Artikel beschrieben, darf der vom Formular erstellte Textblock nicht angepasst werden!

Am besten meldest du die Ergebnisse noch einmal neu. Ohne dann im Posting rumzufummeln! :)

@Verangry ist weg! Danke!
 
  • Gefällt mir
Reaktionen: Verangry
Esenel schrieb:
Magst mal von dem Run die CX Analyse zeigen?
Mich würden die P1 Werte interessieren.
Gerne:
1696415136681.png
 
  • Gefällt mir
Reaktionen: Esenel
  • Gefällt mir
Reaktionen: Jan
Easy1991 schrieb:
4:3 wird aus Gründen gespielt in cs2 die du nicht verstehst, es zieht die Gegner in die Breite, was das aiming erleichtert
Dadurch bewegt sich die Maus in der Horizontalen aber auch schneller?
 
  • Gefällt mir
Reaktionen: drake23
System: RTX 2080 Super, Ryzen 7 3700X Eco
3.840 x 2.160, „Sehr hoch“, 4-faches MSAA: 82

Korrigiert mit 4x MSAA, altes Ergebnis kann weg.
 

Anhänge

  • CX_2023-10-04_14-06-09_Counter-Strike 2_.png
    CX_2023-10-04_14-06-09_Counter-Strike 2_.png
    65,2 KB · Aufrufe: 233
Zuletzt bearbeitet:
canada schrieb:
Also ich hab mit Ryzen 5700X und Radeon 5700XT & 64GB RAM immer wieder extreme FPS Drops wenn es zum Gefecht kommt, aber nicht immer aber so stand jetzt, für mich nicht spielbar in 2k. FSR Qualität sieht nebenbei schrecklich aus, extremes flimmern.
Hinweis für AMD-Nutzer, die aufgrund der Shader-Laderuckler fast wahnsinnig werden (wie ich): Es gibt einen Treiber-Fix, der die DX11-Treiberoptimierung (die leider in CSGO zu ständigen Frametime-Spikes führt) rückgängig macht. Man büßt wohl minimal an Performance ein, aber die absurden Shader-Lags sind sofort weg.
Hier das Tutorial: https://nimez-dxswitch.pages.dev/NzDXSwitch

CSGO2 hat kein Shader-Preloading, weshalb es hier Probleme gibt. Es scheint nicht komplett isoliert bei AMD vorzukommen, dort aber zumindest sehr einheitlich an der DXNAVI-Implementierung zu liegen (was immerhin einen einfachen Fix ermöglicht). Bei Nvidia soll es sich nach ein paar anfänglichen Rucklern eigentlich einpegeln, nachdem alle Assets geladen sind, falls nicht, sollte man auch da mal schauen, ob Shader-Cache löschen etc. etwas hilft.

Einfach gemäß obigen Turoial die Änderungen für DX9 NAVI with Regular DX11 übernehmen (die übliche Vorsicht bei Reg-Änderungen walten lassen).

Mehr dazu auch auf Reddit.
 
Verangry schrieb:
@MoinWoll

Wieso sind bei dir keine Daten im Sensortab zu sehen?
Habe ich deaktiviert, da ich nur das Allernötigste mitlaufen lasse, wenn ich benche. Kann es nach der Arbeit aber auch nochmal mit Sensor-Logging laufen lassen.
 
Zuletzt bearbeitet:
  • Gefällt mir
Reaktionen: Redundanz
Hawk1980 schrieb:
System: RTX 2080 Super, Ryzen 7 3700X Eco
1.280 x 960, „Niedrig“, kein MSAA: 370

da müsste noch einiges an luft nach oben sein, wenn du eco modus ausmachst (klar..) und pbo optimierst.
falls du das willst.
 
System: Vega 8 IGP, R7-5700G
1.280 x 960, „Niedrig“, kein MSAA: 88,4

---
Weiteres zum System:
, DDR4-3200 DC, B450 MB, Fedora 38
---
Mit "timedemo bench.dem" sind nur 2FPS mehr, vermutlich weil am Demo-Anfang sich nicht viel tut und dort die FPS hoch sein dürften, genauso wie ganz am Ende, was nicht auftritt wenn man 20s mit CapFrameX nach Wurf der 1.Granate testet.
Habe es also auch, wie andere hier zuvor vorgeschlagen haben, mit mangohud getestet.

R7-5700g_linux_CS2_mangohud.jpg
 
Zuletzt bearbeitet:
System: RTX 4090, 7800X3D UV
1.280 x 960, „Niedrig“, kein MSAA: 1021,2
3.840 x 2.160, „Sehr hoch“, 4-faches MSAA: 236,5

@Jan: Ich habe diese beiden Benchmarks jetzt nochmal wiederholt. Diesmal habe jeweils aggressivere Lüfterkurven für CPU und GPU verwendet. Den 4K Benchmark habe ich außerdem auf dem 4K TV statt mit forcierter 4K-Auflösung auf dem UWQHD-Monitor durchgeführt und jetzt stimmen auch die FPS bei diesem Benchmark (207,1=>236,5). Kannst Du die beiden Einträge bei meinem System bitte nochmal updaten? Vielen Dank!

@Verangry: Die schlechte Performance meiner 4090 lag, wie ich vermutet hatte, tatsächlich an meinem UWQHD Monitor mit forcierter 4K Auflösung. Das auf dem 4K TV entstandene Ergebnis passt jetzt auch besser zu Deinem Ergebnis: Du hast 13,4% mehr Takt (vermutlich ist die Differenz im effektiven Takt geringer) und 5,6% mehr FPS.

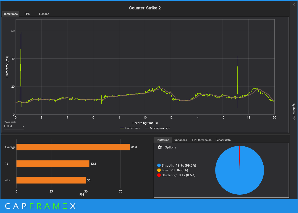
@Verangry + @Esenel:
Hier noch die CX Auswertungen der beiden Benchmark-Runs inkl. Sensor-Logging:

1696442231641.png
1696442206864.png
 
Zuletzt bearbeitet:
  • Gefällt mir
Reaktionen: Verangry, Esenel und Jan
Redundanz schrieb:
da müsste noch einiges an luft nach oben sein, wenn du eco modus ausmachst (klar..) und pbo optimierst.
falls du das willst.

Ein bischen was geht da mit Sicherheit in der Auflösung die kaum einer nutzt. Viel mehr wird da auch nicht mehr rumkommen.

CX_2023-10-04_19-20-26_Comparison.png


Ziehe es aber vor in UltraWidescreen 5880x1080 mit sparsamen Einstellungen der Hardware zu daddeln.
Settings von CS2 ist hier auf Preset: Hoch und 4xMsaa, und da spielt die CPU mal kaum eine Rolle. :D

CX_2023-10-04_19-54-51_Counter-Strike 2_.png
 
  • Gefällt mir
Reaktionen: Redundanz
System: RX 6800 XT OC, 5800X3D
1.280 x 960, „Niedrig“, kein MSAA: 831,8
1.920 x 1.080, „Sehr hoch“, 8-faches MSAA: 303,7
2.560 x 1.440, „Sehr hoch“, 8-faches MSAA: 201,7
 
System: RX6600@50W + DRI_PRIME, 5700g@45W, Linux
1.920 x 1.080, „Sehr hoch“, 8-faches MSAA: 70
 
Also das AMD Treiber interne Overlay darfste schon mal nich anmachen.
Ruckelorgie vom feinsten trotz angeblich durchweg 144fps.

Ohne Overlay durchweg 144FPS (Freesync gedeckelt) ohne irgend welches geruckel mit alles auf max und 2560x1440pix.

nichts übertaktet/undervoltet etz.

euer savegame kackt mir durchweg ab, daher kann ich damit auch leider keine ergebnisse einreichen.
 
Zum Thema Shader Compilation: Mit Steam on Linux und Startparameter "-vulkan" kompiliert er die Shader immer vorm Start. Das zögert zwar manchmal den Start etwas hinaus, aber dafür läuft es dann mit meine RX6600 absolut buttweich (spiele mit fps cap)
 
System: Radeon 680M, Ryzen 6800U
1.280 x 960, „Niedrig“, kein MSAA: 60
1.920 x 1.080, „Sehr hoch“, 8-faches MSAA: 27


(eigentlich 1280x1024, da CS2 keine Aufloesung 1280x960 auwaehlbar hat bei 4:3)
 
wieso eigtl. 1.280 × 960?

da macht 1.280 × 1080 doch irgendwie mehr Sinn, jedenfalls spiel ich CS schon immer so.
 
System: GTX 960, 4790K
1.280 x 960, „Niedrig“, kein MSAA: 210

In höheren Auflösungen habe ich leider auch das Problem wie @Contor, das Spiel lädt und schmeißt mich dann wieder auf den Desktop.
 
Zurück
Oben