T
tarekf
Gast
[Bitte fülle den folgenden Fragebogen unbedingt vollständig aus, damit andere Nutzer dir effizient helfen können. Danke!
]
1. Nenne uns bitte deine aktuelle Hardware:
(Bitte tatsächlich hier auflisten und nicht auf Signatur verweisen, da diese von einigen nicht gesehen wird und Hardware sich ändert)
2. Beschreibe dein Problem. Je genauer und besser du dein Problem beschreibst, desto besser kann dir geholfen werden (zusätzliche Bilder könnten z. B. hilfreich sein):
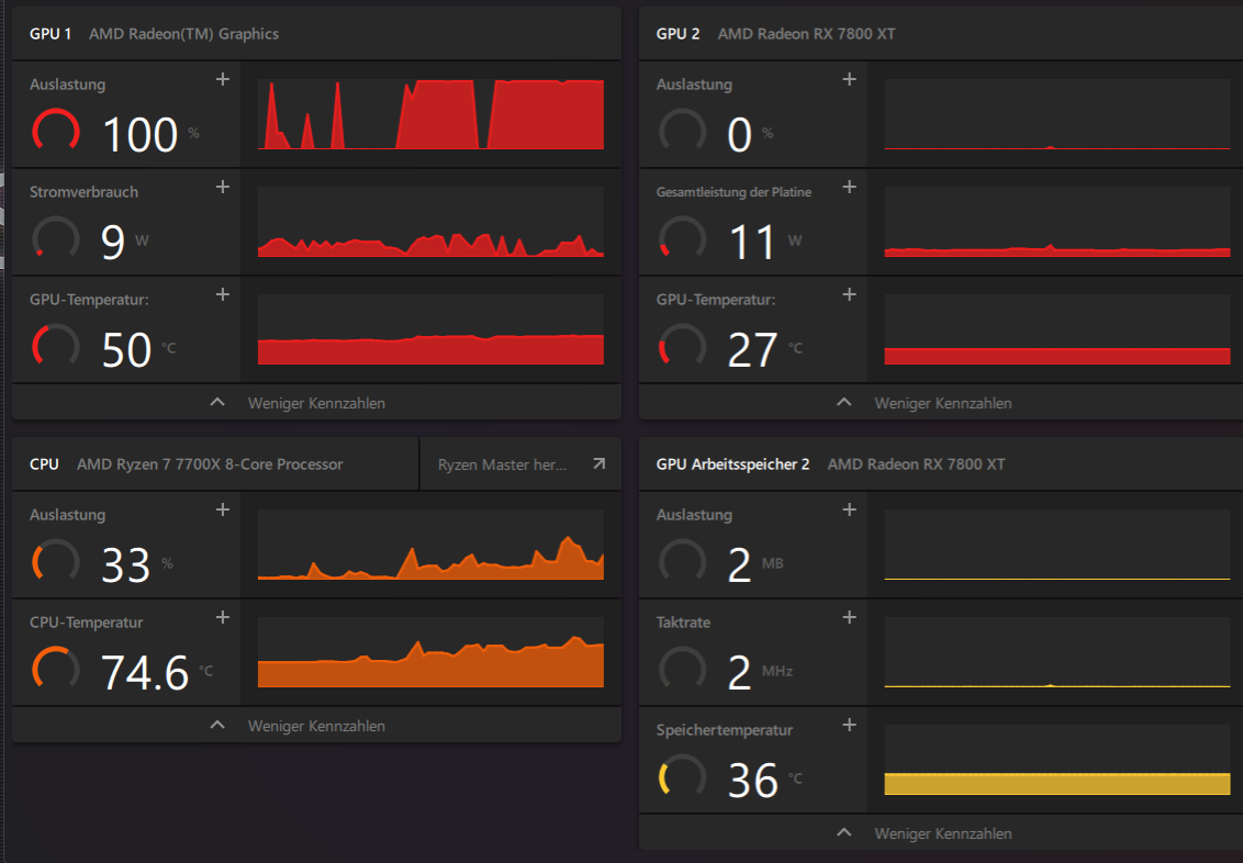
Wollte heute Helldivers 2 zocken und hab gemerkt das ich ungefähr nur 5 FPS habe. Hab dann AMD Adrenalin geöffnet und dort sehe ich das die Grafikkarte nur die GPU 1 arbeitet. Habe gestern auch ganz normal gezockt und dort war das Problem nicht. GPU 2 geht wenn man das Spiel startet für 1s auf 3 % Auslastung und dann zurück auf 0. Die Werte dort verändern sich auch nicht selbst nach ein paar Minuten bleiben sie unten.
3. Welche Schritte hast du bereits unternommen/versucht, um das Problem zu lösen und was hat es gebracht?
Hab erstmal AMD Adrenalin auf den neusten Stand gebracht ohne Erfolg. Hab dieses dann wieder deinstalliert und wieder installiert jedoch das selbe Problem. Zusätzlich habe ich Windows nach Updates suchen lassen, diesen wurden ebenfalls installiert jedoch auch hier keine Veränderung.
Bild 1 zeigt während des Spiel.
Bild 2 die Konfiguration
Vielleicht bin ich ja auch nur gerade sehr beschränkt wer weiß
Würde mich jedoch über Hilfe bzw. Vorschläge sehr freuen.
Ich danke euch im voraus
1. Nenne uns bitte deine aktuelle Hardware:
(Bitte tatsächlich hier auflisten und nicht auf Signatur verweisen, da diese von einigen nicht gesehen wird und Hardware sich ändert)
- Prozessor (CPU): AMD Ryzen 7 7700X 8-Core
- Arbeitsspeicher (RAM): 32GB (2x 16GB) Corsair Vengeance EXPO
- Mainboard: ASRock Phantom Gaming Lightning AMD B650 So.AM5 DDR5
- Netzteil: 850 Watt be quiet
- Gehäuse: …
- Grafikkarte: AMD Radeon RX 7800 XT
- HDD / SSD: 2TB Kingston FURY Renegade M.2 2280
2. Beschreibe dein Problem. Je genauer und besser du dein Problem beschreibst, desto besser kann dir geholfen werden (zusätzliche Bilder könnten z. B. hilfreich sein):
Wollte heute Helldivers 2 zocken und hab gemerkt das ich ungefähr nur 5 FPS habe. Hab dann AMD Adrenalin geöffnet und dort sehe ich das die Grafikkarte nur die GPU 1 arbeitet. Habe gestern auch ganz normal gezockt und dort war das Problem nicht. GPU 2 geht wenn man das Spiel startet für 1s auf 3 % Auslastung und dann zurück auf 0. Die Werte dort verändern sich auch nicht selbst nach ein paar Minuten bleiben sie unten.
3. Welche Schritte hast du bereits unternommen/versucht, um das Problem zu lösen und was hat es gebracht?
Hab erstmal AMD Adrenalin auf den neusten Stand gebracht ohne Erfolg. Hab dieses dann wieder deinstalliert und wieder installiert jedoch das selbe Problem. Zusätzlich habe ich Windows nach Updates suchen lassen, diesen wurden ebenfalls installiert jedoch auch hier keine Veränderung.
Bild 1 zeigt während des Spiel.
Bild 2 die Konfiguration
Vielleicht bin ich ja auch nur gerade sehr beschränkt wer weiß
Würde mich jedoch über Hilfe bzw. Vorschläge sehr freuen.
Ich danke euch im voraus