Fireplace Motiv 1 Neu
TeamViewer Motive 3

Grafikkarten Lüfter drehen immerzu auf 100%

Shadow-zone51

Cadet 4th Year
Registriert
Juli 2015
Beiträge
113
1. Nenne uns bitte deine aktuelle Hardware:
(Bitte tatsächlich hier auflisten und nicht auf Signatur verweisen, da diese von einigen nicht gesehen wird und Hardware sich ändert)
  • Prozessor (CPU): i7 13700KF
  • Arbeitsspeicher (RAM): 2 x 16 gb g.skill ddr5-6000
  • Mainboard: aorus z690 xtreme
  • Netzteil: GIGABYTE AORUS P1200W 80+ PLATINUM
  • Gehäuse: GIGABYTE AORUS C500 Glass
  • Grafikkarte: Gigabyte Radeon RX 7900 XTX GAMING OC 24G
  • SSD: Corsair MP600 Pro, seagate Firecuda 530
  • Kühlung: Gigabyte aorus waterforce x 360
  • Wird ein sog. "PCIe-Riserkabel" genutzt? Es werden gesleevte Kabel von amzon genutzt
  • Monitor(e): Samsung oddessey G8 , Samsung oddessey g7

2. Beschreibe dein Problem.
Hi zusammen, ich bin leider mit meinem Latein am ende.
Ich habe mir eine gebrauchte rx 7900 xtx gekauft. Leider drehen bei Ihr die Lüfter im idle immerzu auf 100 %. ca alle 2 bis 3 Minuten. Das ist absolut nervig.
Ich hatte vorher eine aorus rtx 4070 ti xtreme. Da war alles in Ordnung.
Ich habe ALLE Nvidia treiber vorher manuell deinstalliert.
Dann die neue rein und amd Adrenalin Edition installiert.
Im Treiber selbst habe ich nichts manuell eingestellt. alles Standard Einstellungen.
Am System ist nichts übertaktet, außer halt das xmp profil im bios aktiviert.


3. Welche Schritte hast du bereits unternommen/versucht, um das Problem zu lösen und was hat es gebracht?
Ich habe alles an Software beendet die im Hintergrund laufen; L-Connect3, Gigabyte control center, auch die amd adrenalin software.
nichts gebracht.

Hier ein foto, wenn die lüfter hoch drehen:
Screenshot 2024-01-17 204529edf.png
 
105 Watt, ist das im Leerlauf?
 
  • Gefällt mir
Reaktionen: Flaschensammler
Wie viele Monitore hast du, wie sind die angeschlossen, welche Bildwiederholrate(n)?
 
Mal zum testen die Hardwarebeschleunigung in Discord abschalten.

Was spricht die Lüfterkurve in Adrenalin?
 
Da die Karte Dual Bios hat, würde ich vor dem flashen mal den Schalter umlegen, als Test.
BITTE NICHT IM LAUFENDEN BETRIEB!

Ist VRR in Windows aktiviert? Wenn nicht, mach das zum testen auch mal an.
 
Bei sporadischen Lüftern bin ich ein Fan von Neuer Wärmeleitpaste aber wenn die GPU neu ist evtl retournieren.
 
SpartanerTom schrieb:
Mal zum testen die Hardwarebeschleunigung in Discord abschalten.

Was spricht die Lüfterkurve in Adrenalin?
Hab ich bei discord mal deaktievert...
in adrenalin war "lüfter tuning" aktiviert. Das habe ich jetzt auch mal deaktiviert.
Ergänzung ()

mytosh schrieb:
Da die Karte Dual Bios hat, würde ich vor dem flashen mal den Schalter umlegen, als Test.
BITTE NICHT IM LAUFENDEN BETRIEB!

Ist VRR in Windows aktiviert? Wenn nicht, mach das zum testen auch mal an.
hab ich mal deaktiviert.
das mit dem schalter probiere ich gleich mal..
Ergänzung ()

Er schaltet nach jedem Neustart bei der Adrenalin dieses "Lüfter Tuning" wieder an. Ist das normal?
 
Zuletzt bearbeitet:
Wie sieht denn die Speicher-Temp der Grafikkarte aus? Nicht, dass durch das Dual-Monitor-Setup der Speicher immer mit hohem Takt läuft und warm wird und dann die Lüftersteuerung anspringt.

Sollte zwar eigentlich nicht auf 100% dann gehen, aber wer weiß.
Evtl Fan-Stop deaktivieren und auf dauerhaft niedrigster Drehzahl laufen lassen, wenn das nicht zu laut ist.
 
Verbraucht die Karte mit aktiviertem VRR noch immer 100 Watt im IDLE?
Dann geh bitte mal mit der Bildwiederholrate bei beiden Monitoren auf 60Hz und schau auf den Verbrauch.
 
  • Gefällt mir
Reaktionen: der Unzensierte
Shadow-zone51 schrieb:
Monitor(e): Samsung oddessey G8 , Samsung oddessey g7 beide auf 240hz
Das dürfte die Ursache sein. Zwei oder mehr Monitore und bei AMD taktet der VRAM nicht mehr runter (bleibt also immer schön warm), schon gar nicht bei den 240Hz der Monitore. Versuche es mal mit nur einem. Wenn es dann weg ist kann man erst einmal Treiberprobleme oder eine defekte Karte ausschließen.
mytosh schrieb:
Dann geh bitte mal mit der Bildwiederholrate bei beiden Monitoren auf 60Hz und schau auf den Verbrauch.
Ist auch einen Versuch wert.
 
Shadow-zone51 schrieb:
er Adrenalin dieses "Lüfter Tuning" wieder an. Ist das normal?
Kann ich mir nicht vorstellen, ich würd die Treiber mitm DDU im abgesicherten Modus mal putzen und dann die neuesten neu installieren. nichts umstellen - gucken.

Edit:
Zumindest mit einem 1440p 240Hz Monitor hab ich aufm Desktop mit Browser und Discord und ... kein Problem mit hörbaren Lüftern.
 
mytosh schrieb:
Verbraucht die Karte mit aktiviertem VRR noch immer 100 Watt im IDLE?
Dann geh bitte mal mit der Bildwiederholrate bei beiden Monitoren auf 60Hz und schau auf den Verbrauch.
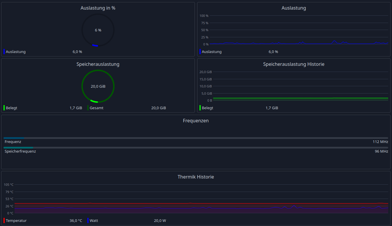
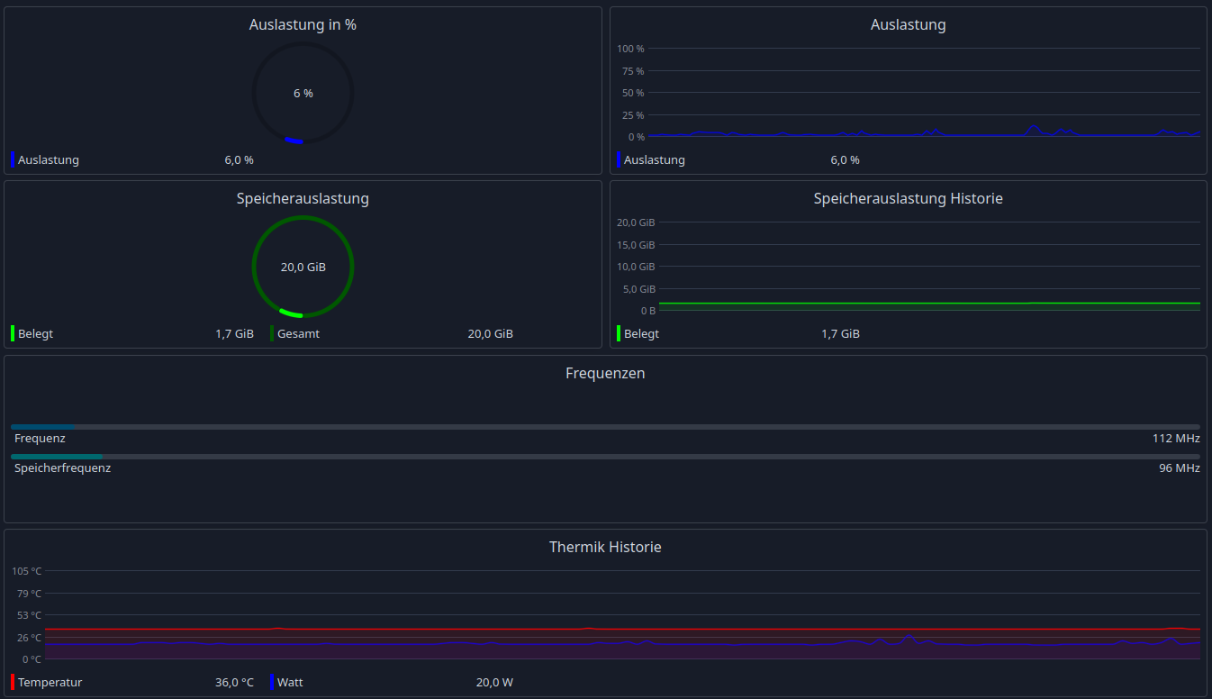
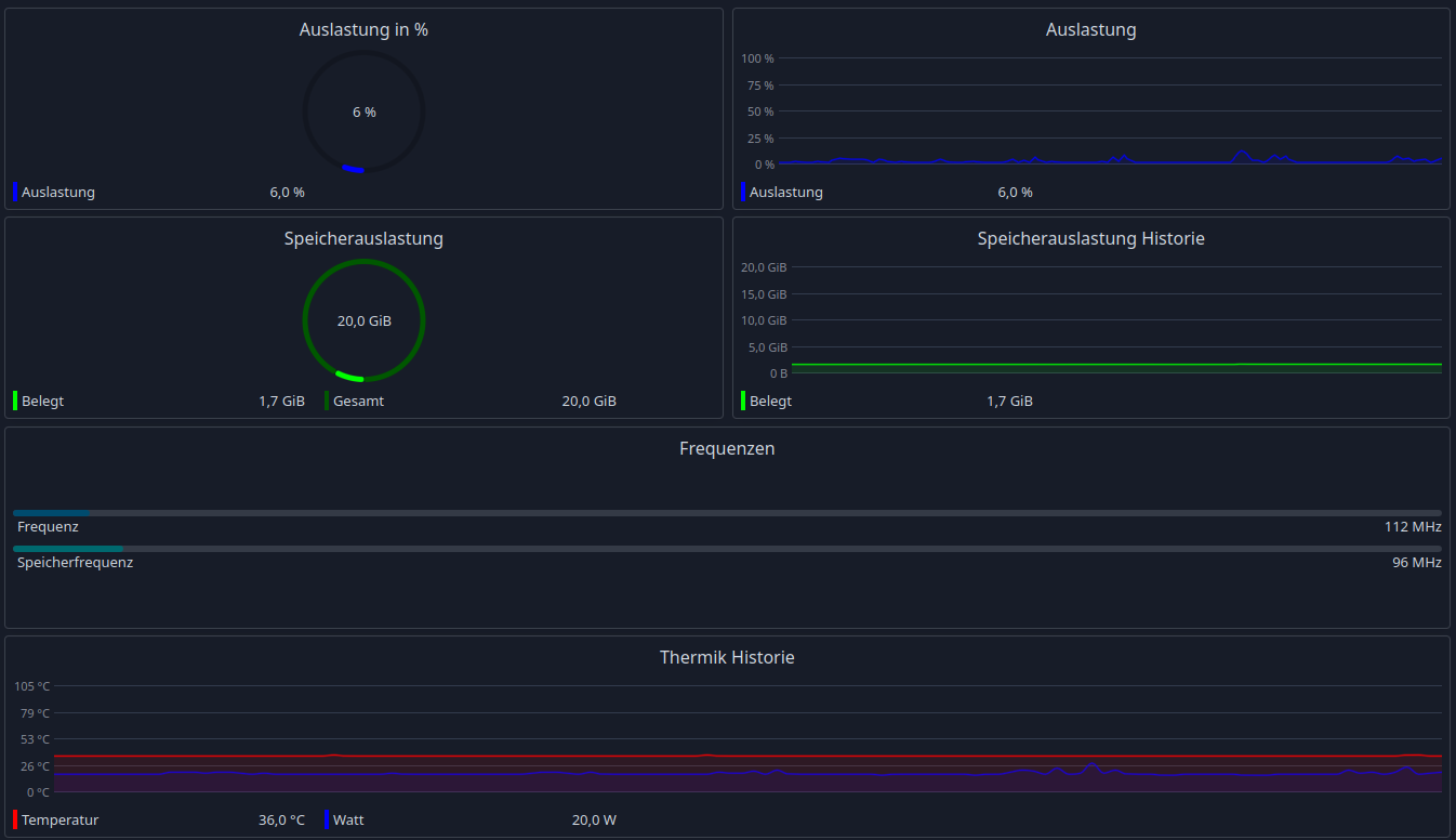
beide auf 60hz : verbrauch zwischen 70 und 90 W
 
Also eigentlich ist dieser Bug behoben, ich betreibe selber einen Monitor mit 165Hz und einen mit 60Hz.
Ich habe zwar jetzt kein Windows zur Hand aber der Verbrauch lag zuletzt auch bei ~20Watt, wie auch
in Linux.
Ergänzung ()

Shadow-zone51 schrieb:
beide auf 60hz : verbrauch zwischen 70 und 90 W
Das ist viel zu viel. Was macht deine Karte denn? Ich würde mal ein Live Linux booten und gucken, ob die da genau so ausflippt.
 
  • Gefällt mir
Reaktionen: Geckoo, SpartanerTom und Alexander2
okay es hat sich was getan: die Lüfter drehen nur noch bis ca. 1200 RPM und dann einige Sekunden um die 1065 bis sie dann wieder komplett ausgehen. (auch mit beiden monitoren auf 60hz).
Es scheint es läge an diesem Lüfter tuning. Ich habe es deaktiviert dann war es so, wie gerade beschrieben. nun ist es nach dem Neustart wieder an und die Lüfter sind auch wie beschrieben.
Ich installier mal die amd software neu...
Ergänzung ()

mytosh schrieb:
Also eigentlich ist dieser Bug behoben, ich betreibe selber einen Monitor mit 165Hz und einen mit 60Hz.
Ich habe zwar jetzt kein Windows zur Hand aber der Verbrauch lag zuletzt auch bei ~20Watt, wie auch
in Linux.
Ergänzung ()


Das ist viel zu viel. Was macht deine Karte denn? Ich würde mal ein Live Linux booten und gucken, ob die da genau so ausflippt.
was wäre den "normal" bei diesem custom design?
 
1705525400447.png

Normal ist ja relativ, das Bild zeigt jetzt zwei Monitore (165 und 60Hz) und ein Video läuft in Firefox.
Verbrauch ~20Watt.

Ist aber nur eine RX 7900XT.
 
Sapphire Forum
Zurück
Oben