Help! Mein Internet ist schneller als sonst!

coxon

Banned
Registriert
Mai 2005
BeitrÀge
13.399
Sorry fĂŒr den Clickbait, aber ein besserer Titel ist mir gerade echt nicht eingefallen. 😂

1760776255261.png
1760776965074.png


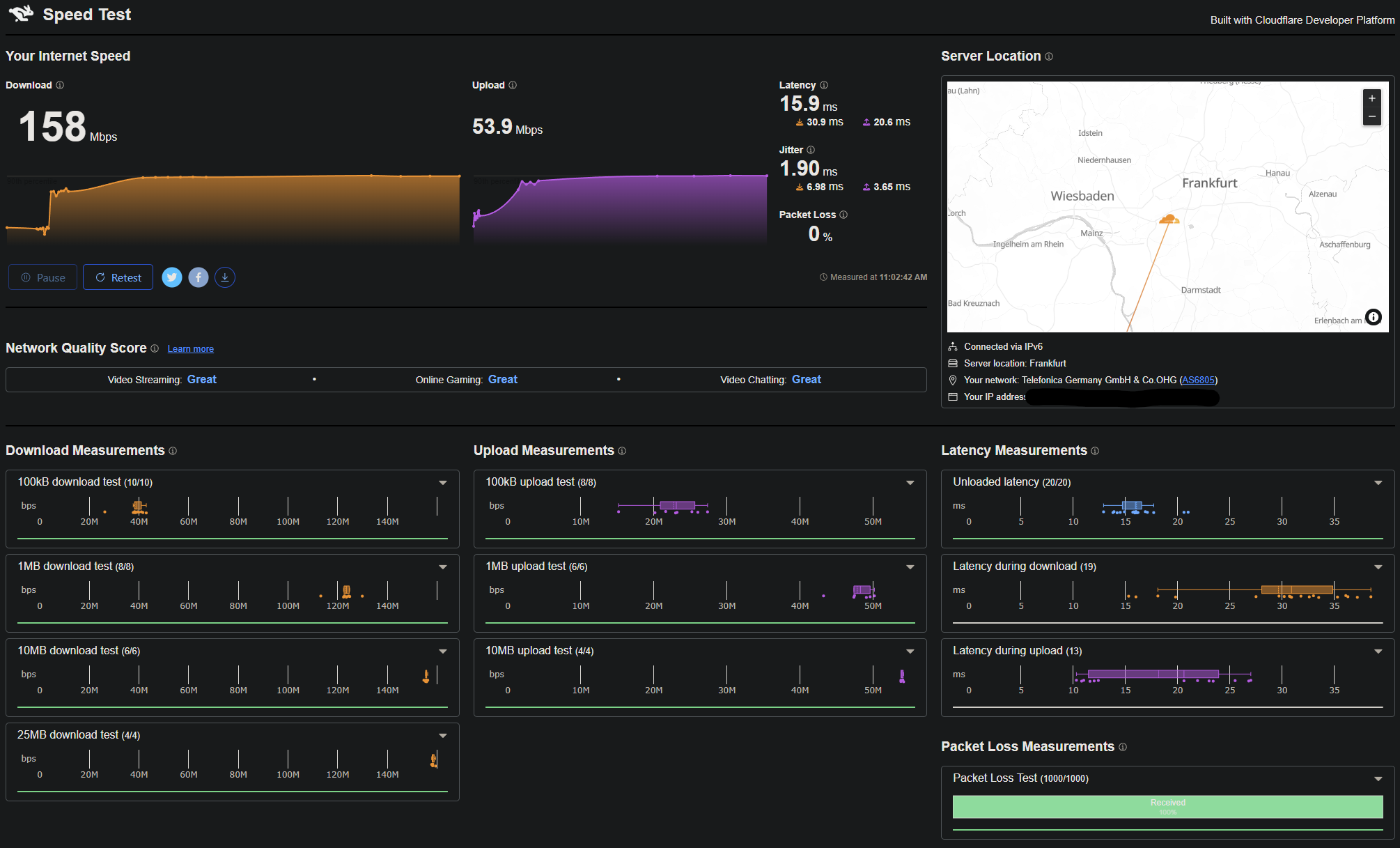
Wie mancher vielleicht noch weiß, habe ich eine 100er Kabelleitung (~115 brutto), aber gestern beim Download der ARC Raiders Demo ist mir aufgefallen, dass ich plötzlich mit 20MB/s statt den ĂŒblichen 13MB/s runterlade.

Im Prinzip eine tolle Sache, aber ich bekomme kaum ein komplettes Space Marine 2 Match hin ohne rauszufliegen.

Nach einem Neustart der Box sieht es immer noch genau so aus, und ein Upgrade meiner Leitung habe ich nicht vorgenommen, genau so wenig von O2 eine Nachricht bekommen, dass etwas geÀndert wird. In meinem User-Portal steht immer noch Home M100.

Hatte jemand von euch sowas schon mal?
 
und das liegt sicher an deiner leitung und nicht am game ?

speed cloudflare hat auch ein UDP packet loss test
 
Eine gewisse Überprovisionierung ist ganz normal. Bei Vodafone Kabel sind’s in meiner Region bei dem 1-Gbit-Tarif zum Beispiel rund 1150 Mbit.
 
@bin/bash
Ja klar ist ne leichte ĂŒberprovisionierung normal.
Aber doch nicht gleich 50% von 100mbit auf 150mbit?
Normal ist das auf jeden Fall mal nicht.

kieleich schrieb:
und das liegt sicher an deiner leitung und nicht am game ?
Kann auch am Game liegen, klar.
Das suckt etwas was die Connections angeht.
 
Schau mal

a) was dein Peering macht
b) was dein packet loss macht (cloudflare is ok, aber leider sind die ĂŒbertragenen Datenmengen aus dem letzten Jahrhundert ;) )
c) mal schauen was ein dauerping auf z.B. deine Gamerserver macht
d) mal schauen was ein tracert auf z.B. deine Gamerserver macht


zu deinem "Problem" mit dem Speed, ggf. hat O2 den 100er rausgenommen und um alles einheitlich zu haben einfach so gut wie alle auf 150/50 umgestellt?

(tanteedith)
O2 hat nur noch 50er und 150er im Angebot, also gut möglich das es vereinheitlicht wurde.
1760778223971.png
 
  • GefĂ€llt mir
Reaktionen: conf_t, rollmoped, =dantE= und 2 andere
auf speed.cloudflare.com rechts unten packet loss

da werden 1000 oder so UDP packete raus gehauen, wenn die alle ankommen, sollten spiele eigentlich gehen. wenn sie droppen hast du probleme

MTU probleme kanns dann auch noch geben aber das hÀttest du dann, unabhÀngig von der geschwindigkeit, lÀngst gemerkt
 
  • GefĂ€llt mir
Reaktionen: coxon
1760778475158.png

Packetloss sieht gut aus. Wird also eher am Spiel als an der Leitung liegen.

kieleich schrieb:
MTU probleme kanns dann auch noch geben aber das hÀttest du dann, unabhÀngig von der geschwindigkeit, lÀngst gemerkt
Ist eigentlich im Windows an meine Leitung lÀngst angepasst. Standard-1500er geht bei mir nicht. 1362 war glaub der letzte Stand.

Ich suche immer noch nach einer ErklĂ€rung fĂŒr 50% mehr Geschwindigkeit. Sowas gibts ja heutzutage nicht einfach mal geschenkt. :D
 
Ist eigentlich im Windows an meine Leitung lÀngst angepasst. Standard-1500er geht bei mir nicht. 1362 war glaub der letzte Stand.
In der Regel lĂ€sst man die MTU Werte in Ruhe und in Windows stellt man die erst recht nicht ein, denn das gilt dann fĂŒr Lan und nicht fĂŒr deine Leitung, das ist dann eine Einstellung in der Fritzbox

WĂŒrde fast mal sagen, gehst in die erweiterten Netzwerkeinstellungen und setzte da mal dein Netzwerk zurĂŒck damit da nicht irgendwas verstelltes dabei ist wenn man schon hört das der MTU angepasst wurde, am besten gleich den Treiber ausm GerĂ€temanager entfernen um da auch ein gebastel wieder rĂŒckgĂ€ngig zu machen.

Ich suche immer noch nach einer ErklĂ€rung fĂŒr 50% mehr Geschwindigkeit. Sowas gibts ja heutzutage nicht einfach mal geschenkt. :D
Die wahrscheinlichste ErklÀrung siehe mein Post oben.
 
  • GefĂ€llt mir
Reaktionen: conf_t
1760778579575.png

Ich bin aber auch sowas von blind. 😂 Habe tatsĂ€chlich auf der Homepage geschaut, aber mir wurde ein 100er mit 40 im Upload angezeigt. WĂ€re im leben nicht auf die Idee gekommen, dass die das kostenlos upgraden.
 
  • GefĂ€llt mir
Reaktionen: Gurkenwasser, TP555, Aduasen und 2 andere
dass die das kostenlos upgraden.
Kostenlos ist natĂŒrlich relativ :D Sie sind halt mal etwas mit der Zeit gegangen ab 30€ fĂŒr einen 100er Tarif sind auch nicht wirklich so ohne.
 
Du, ich habe vorher 30€ fĂŒr ne 50er LTE gezahlt die richtig kacke war. Da war mir das Upgrade auf Kabel die 10€ auf jeden Fall wert. Und o2 ist mir immer noch viel lieber Vodafone. ;)
 
coxon schrieb:
WĂ€re im leben nicht auf die Idee gekommen, dass die das kostenlos upgraden.
Ich auch nicht 
 aber als waschechter Neider in diesem Fall beglĂŒckwĂŒnsche ich dich einfach mal!
Hach 
 wenn nur jemand mal Glas raus aufs Dorf legen wĂŒrde 

 
  • GefĂ€llt mir
Reaktionen: coxon
=dantE= schrieb:
wenn nur jemand mal Glas raus aufs Dorf legen wĂŒrde 

War fĂŒr hier alles angedacht, aber die Deutsche Glasfaser ist seit drei Jahren nicht mehr hier aufgeschlagen.

Gibt auch keinen Grund neidisch zu sein. Das sind 40€ fĂŒr 150mbit. Eigentlich peinlich.
 
coxon schrieb:
Hatte jemand von euch sowas schon mal?

Bei mir wird das Internet immer wieder einmal schneller, ohne dass ich darueber informiert werde (liegt aber vielleicht auch daran, dass die keine Email-Adresse von mir haben). Von 300kb/s 1998 auf 250Mb/s bei der letzten Messung.

Dass der Provider die Geschwindigkeit hinaufdreht und die Leitung das dann nicht schafft, habe ich mehrmals bei meiner Mutter erlebt (mit einer ADSL-Verbindung). Jedesmal nachher mit dem Provider telefoniert, und die haben dann die Geschwindigkeit wieder heruntergesetzt. Das letzte mal ist jetzt schon laenger her, vielleicht haben sie das endlich so in der Datenbank hinterlegt, dass sie die Geschwindigkeit nicht mehr hinaufdrehen.
 
Da so ein Kabelanschluss Luft fĂŒr etwa 2 Gbit/s hat und dies nur unter den Teilnehmern aufgeteilt/zurechtgedrosselt wird, lĂ€sst sich das nicht mit der Situation bei DSL vergleichen.

Aber cool, dass o2 das macht. Scheint von Vodafone ja nicht vorgegeben zu sein. Diese Änderung bitte auch bei DSL durchfĂŒhren, meine Leitung ist gut fĂŒr ziemlich genau 300 Mbit/s đŸ€Ł
 
  • GefĂ€llt mir
Reaktionen: coxon
DLMttH schrieb:
Da so ein Kabelanschluss Luft fĂŒr etwa 2 Gbit/s hat
Von den fĂŒnf Parteien hier im Haus, haben drei einen Kabelzugang.
Vermieter mit 1Gbit, nachbar mit 100/10, und nun ich mit 150/50.
Da ist also noch genug Luft fĂŒr mehr.

Ich freue mich tatsĂ€chlich ĂŒber das Upgrade, hĂ€tte aber erwartet, dass sowas mitgeteilt wird, daher meine Überraschung und dieser blauĂ€ugige Thread. 😅
 
coxon schrieb:
Du, ich habe vorher 30€ fĂŒr ne 50er LTE gezahlt die richtig kacke war. Da war mir das Upgrade auf Kabel die 10€ auf jeden Fall wert. Und o2 ist mir immer noch viel lieber Vodafone. ;)
Ist aber trotzdem teuer. Ich habe 500MBit. FĂŒr 30 Euro.
 
Portal501 schrieb:
Ist aber trotzdem teuer.
Und was soll ich deiner Meinung nach jetzt dagegen machen? :)
Krausetablette schrieb:
nicht ohne vorherigen Kontakt zum Kunden geÀndert
Habe nachgeschaut und nichts in den EMails gefunden. Anders dĂŒrfen die mich auch nicht kontaktieren.
 
ZurĂŒck
Oben