Massive fps drops in jeglichen Games

needhelp092

Newbie
Registriert
Juli 2025
Beiträge
5
[Bitte fülle den folgenden Fragebogen unbedingt vollständig aus, damit andere Nutzer dir effizient helfen können. Danke! :)]

1. Nenne uns bitte deine aktuelle Hardware:
(Bitte tatsächlich hier auflisten und nicht auf Signatur verweisen, da diese von einigen nicht gesehen wird und Hardware sich ändert)
  • Prozessor (CPU): AMD Ryzen 5900X + Cooler Master Hyper 212 (CPU Kühler)
  • Arbeitsspeicher (RAM): GSkill (2x 16) 32GB DDR4 3200mhz
  • Mainboard: ASRock B450 Steel Legend
  • Netzteil: Thermaltake 850W
  • Gehäuse: Sharkoon Gehäuse
  • Grafikkarte: GeForce RTX 5070
  • HDD / SSD: 1TB m2, 2TB m2
  • Weitere Hardware, die offensichtlich mit dem Problem zu tun hat (Monitormodell, Kühlung usw.): 32" Monitor 165Hz 2k,
  • Wird ein sog. "PCIe Riserkabel" genutzt? ...

2. Beschreibe dein Problem. Je genauer und besser du dein Problem beschreibst, desto besser kann dir geholfen werden (zusätzliche Bilder könnten z. B. hilfreich sein):
Guten Tag Leute, ich hoffe ihr könnt mir eventuell weiterhelfen denn ich werde langsam wahnsinnig xD.

Also seit einiger Zeit habe ich in jeglichen Games wie Call of Duty Warzone, Star Wars Battlefront 2, RDR2 oder zuletzt sogar in Medieval Dynasty massive Framedrops also von konstanten durchnittlichen 200FPS zu 20-30FPS kurzzeitig, verursacht durch abfall der cpu und gpu genau im gleichen moment. Das versaut extrem den spaß an jeglichen games vorallem wenn eigentlich alle ohne probleme laufen müssten.
Bis vor ein paar Tagen war noch der Gedanke dass das Netzteil evtl. nicht ausreichend ist (630W vorher verbaut) aber nachdem ich es gestern ausgetauscht habe und die Probleme immer noch bestehen bin ich am ende meines Latein.

3. Welche Schritte hast du bereits unternommen/versucht, um das Problem zu lösen und was hat es gebracht?
Windows neu aufgesetzt, Festplatten komplett formatiert vor neuinstallation.
Jegliche Settings in Games angepasst, sei es Vsync, Settings runtergeschraubt ( obwohl wiegesagt jegliche games laut nvidia app auf ultra laufen sollten, müssten ) usw.
Habe zurzeit außer Steam, Discord, Nvidia App nichts auf dem System und trotzdem kommt es immer wieder dazu.

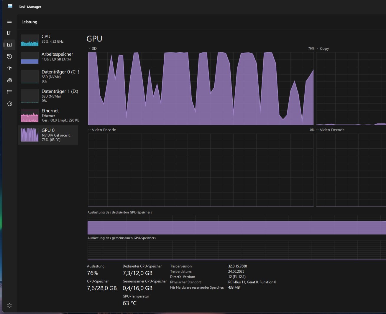
Jegliche Screenshots zeigen die Auslastung in Games wie Star wars Battlefront usw.
Dort kann man diese beschriebenen Drops ganz gut erkennen.


Ich hoffe irgendjemand kann damit etwas anfangen oder sieht wo der Fehler liegen könnte. Bitte, bitte helft mir! :/
 

Anhänge

  • lags.jpg
    lags.jpg
    463,7 KB · Aufrufe: 11.008
  • graka heute.jpg
    graka heute.jpg
    99 KB · Aufrufe: 328
  • gpuz.gif
    gpuz.gif
    24,5 KB · Aufrufe: 322
  • FREEZES.jpg
    FREEZES.jpg
    109,1 KB · Aufrufe: 316
  • bla.jpg
    bla.jpg
    338,3 KB · Aufrufe: 307
Den Punkt Riser-Kabel hast du nicht beantwortet, dies könnte eine mögliche Fehlerquelle sein.
Versuche mal ältere Treiberversionen der Grafikkarte, lösche vorher den alten Treiber via DDU im Abgesicherten Modus - Treiber haben immer Fehler, ist leider so.
Hilft es, wenn du im Grafiktreiber bei Energieverwaltungsmodus, auf "Maximale Leistung bevorzugen" stellst?
 
  • Gefällt mir
Reaktionen: mydayyy
Was sagen denn die Temperaturen? Wenn der Fehler trotz Neuaufsetztens und Formatierens bleibt, ist es ja nicht unwahrscheinlich, dass es eher etwas Hardware- oder Biosspezifisches ist, als ein Windows- oder Treiberproblem.

Wenn die CPU drosselt, sinkt natürlich auch die Load der GPU.
 
  • Gefällt mir
Reaktionen: mydayyy
Stellt sich die Frage WAS wurde am PC gemacht BEOVR das Problem auftrat.

Irgendwas installiert/geupdated (Treiber usw.)?

Scheint ja irgendetwas gemacht worden zu sein.
 
@Wolfgang.R-357: Riser-Kabel wird nicht genutzt :) Hatte den Rechner erst vor ca. einer Woche komplett neu aufgesetzt. Treiber mehrmals neu installiert.

@Nihil Baxxter: Grafikkartentemperatur unter Auslastung bei max 70 Grad :)
werde kurz noch ein paar screens erstellen mit gpu-z und task manager unter auslastung.
 
Ist das Absicht, dass deine Grafikkarte in PCIe 3.0 läuft?
 
LiFeSII schrieb:
Grafikkarte in PCIe 3.0
B450 Board, das hat nur 3.0.
Sollte aber nicht die Ursache des Problems sein.
 
  • Gefällt mir
Reaktionen: mydayyy
Läuft der Ram auch sicher auf 3200? Was sagt denn der Arbeitsspeicher tab im Taskmanager?
 
So, habe nun nochmal screens in game gemacht wo man evtl mehr erkennen kann :) Vielen dank für all die Antworten leute, wirklich, danke!
 

Anhänge

  • gpuz.jpg
    gpuz.jpg
    375,9 KB · Aufrufe: 261
  • gpuz2.jpg
    gpuz2.jpg
    378,4 KB · Aufrufe: 242
Ram altert. Möglicherweise braucht er etwas mehr Spannung.
Du könntest auch versuchen die Riegel auszubauen, kräftig pusten und wieder rein.

Klingt altbacken, kann aber funktionieren.
 
Deine CPU wird laut dem GPU-Z bis zu 87°C heiß, recht hoch für nur Gaming? Beim CB Test erreichte der "nur" 68°C mit Prime95 und einen Noctua Luftkühler.
 
  • Gefällt mir
Reaktionen: mydayyy und Nihil Baxxter
Der 5900X hat eine zulässige Tjmax von 90°... da kommt man schon gefährlich nahe dran laut diesen Screenshots, das kann schon sein, dass der in die thermische Drosselung geht. Würde wirklich die Kühlung überprüfen und da das Problem suchen.
 
  • Gefällt mir
Reaktionen: mydayyy
Schutzfolie dran gelassen zwischen CPU und CPU-Kühler? Das wäre der Klassiker.
 
  • Gefällt mir
Reaktionen: mydayyy
@insXicht Bei einem neuen ja, aber hier gehts ja eher um einen älteren PC, der schon länger läuft? Da wird es eher Alterungserscheinungen geben, vielleicht reicht schon neue Wärmeleitpaste und nochmal wieder richtig sauber montieren.
 
  • Gefällt mir
Reaktionen: mydayyy
needhelp092 schrieb:
Bis vor ein paar Tagen war noch der Gedanke dass das Netzteil evtl. nicht ausreichend ist (630W vorher verbaut) aber nachdem ich es gestern ausgetauscht habe und die Probleme immer noch bestehen bin ich am ende meines Latein.
Ein Netzteil kann keinen Einfluß auf die Leistung oder Takt der Hardware nehmen. Das Netzteil sieht einfach nur, dass hinten Strom genommen wird. Das Netzteil kann die Abnahme auch nicht drosseln oder einen Einfluß darauf nehmen, wieviel genommen wird. Wenn man mehr nimmt, als es kann schaltet intern eine "Sicherung" ab (oder der Chinaböller fackelt ab). Das ist dann ein hartes Ausschalten -> Zack PC aus.
Framedrops kommen NIE vom Netzteil.
 
  • Gefällt mir
Reaktionen: phipsi
Zurück
Oben