TeamViewer Motive 4

Massive FPS drops

Yv3n_

Cadet 3rd Year
Registriert
Nov. 2023
Beiträge
40
[Bitte fülle den folgenden Fragebogen unbedingt vollständig aus, damit andere Nutzer dir effizient helfen können. Danke! :)]

1. Nenne uns bitte deine aktuelle Hardware:
(Bitte tatsächlich hier auflisten und nicht auf Signatur verweisen, da diese von einigen nicht gesehen wird und Hardware sich ändert)
  • Prozessor (CPU): AMD Ryzen 5 5500
  • Arbeitsspeicher (RAM): 32GB Corsair Veangence
  • Mainboard: Gigabyte B550 Gaming X V2
  • Netzteil: Be quiet 750 Watt
  • Gehäuse: Fractal Design Pop Air RGB
  • Grafikkarte: KFA2 Nvidia GeForce RTX 3060
  • HDD / SSD: Windows 1TB Adata Legend 710

2. Beschreibe dein Problem. Je genauer und besser du dein Problem beschreibst, desto besser kann dir geholfen werden (zusätzliche Bilder könnten z. B. hilfreich sein): Ich habe mit meinem Freund Gestern ein test gemacht, wie viel FPS wir beide in Performance Mode in Fortnite auf den gleichen Einstellungen bekommen, mir ist damals schon aufgefallen dass mein PC deutlich schlechter performt als andere PCS mit den gleichen Einstellungen und gleicher Hardware, deswegen habe ich gestern auch ein test mit ihm gemacht, Nach dem Test Ergebnis war ich sehr schockiert da er mir gesagt das er mir gesagt hat das er 500-700 bekommt, als ich dann gesehen hab das er fast 300 bis 350 FPS mehr bekommt als ich (ich habe um die 200-250 und er hatte etwa 500-600 manchmal hatte er sogar 700) wusste ich nicht was ich falsch mache, ich hatte nur discord,crosshair x und fortnite offen, er hatte auch nur discord und fortnite offen. Ich versuche seit Monaten das Problem zu diagnostizieren aber ich finde den Fehler einfach nicht. Der einzigste unterschied zwischen seinem und meinem PC ist das er einen AMD Ryzen 5 5600 X hat und ich ein AMD Ryzen 5 5500, ich denke aber jetzt mal nicht das das glatt mal 350-400 FPS ausmacht sondern eher 50-100. Deswegen melde ich mich jetzt hier weil ich verzweifelt bin und weiß nicht mehr was ich machen soll (Nur als Info für die die eventuell schonmal Fortnite gespielt haben, wir haben den test in kreativ gemacht)


3. Welche Schritte hast du bereits unternommen/versucht, um das Problem zu lösen und was hat es gebracht?: Ich habe vor 2 Tagen Tweaks geholt (Optimiert den PC und Übertaktet die Graka) und dadurch habe ich auch 20-70 mehr FPS bekommen, hatte davor so etwa 180-200 und jetzt etwa 200-260 FPS, habe mein Power Plan und andere viele Dinge versucht anzupassen die auch pro tip etwa 1-2 FPS gebracht haben.
 
5600X hat laut (schwer überprüfbaren) websites so ca 10% Vorteil in deren gemessenen Szenarien, das modell trägt also teilweise dazu.

Jetzt bräuchten wir allerdings auch die genauen Spezifikationen des Rechners von deinem Kumpel, sonst kann man echt nicht viel sagen.
 
  • Gefällt mir
Reaktionen: iron_monkey
Der r5 5500 ist ein 5600g mit deaktivierter igp
Dieser hat nur 16mb L3 cache die arch ist gleich nun das hat folgen sofern ein spiel empfindlich auf cache reagiert hat jede cpu mit deutlich mehr L3 Vorteile
Dagegen hilft hoher ramtakt/systembustakt früher auch als uncore bekannt.

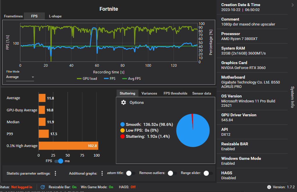
Das muss ma mit capframex prüfen macht beide einen bench und logt die perf idealerweise gleiche matchtyp
Dann auf analyse unter add graph gpu load und gpu busy an
Rechts Systemanzeigen und auf ms umstellen das sieht so aus.

1722310750721.png


Das ist ein klassisches cpu limit
In perf mode was auch dlss anschaltet rennt man definitiv in ein cpu limit
Der r5 5500 ist in etwa so schnell wie mein 3800xt sofern nicht viel L3 benötigt wird dann wird meine cpu schneller. (32mb L3)
Das schnellste auf der Plattform ist der 5800x3d oder etwas billiger der 5700x3d
Das beschleunigt so ziemlich alle spiele die in cpu limits rennen abseits den echten legacy spielen von vor 2010
Nur ist die rtx3060 am ende
Daher bezweifle ich das schon ein 5600x mehr als doppelt so schnell ist der abstand dürfte maximal bei 15% sein.
 
  • Gefällt mir
Reaktionen: iron_monkey
Der RAM kann da auch noch mit reinspielen, Daten zum Vergleich wären hier auch nicht verkehrt.
 
btw:

ein recht großer und absatzloser textblock und dann alles in fett/bold....

...ist von der lesbarkeit leider schlicht grausam.
tut leid, isso
 
  • Gefällt mir
Reaktionen: moinsen128, Ice_Dundee, wrglsgrft und 2 andere
Cache ist alles. Du hast 16mb L3 Cache mit dem 5500 und der 5600(X) hat 32mb L3 Cache.
Was denkst du warum die 3D Modelle so toll performen. 32+64mb L3 Cache
 
"Ich Versuche seit Monaten das Problem zu diagnostizieren"

Bitte was ?
Per se ist kein Problem zu sehen.
Niemand kennt die richtigen Settings, hier wird alles irgendwie durcheinander gewürfelt und aus einer Mücke ein Elefant gemacht.

Für die Hardware und Default Settings hast du ganz normale (und vor allem ausreichende) Performance.

Was dein Freund erzählt, kann keiner prüfen und klingt auch etwas so, als würde er dich bewusst trollen.

Auch hast du keine sog. FPS Drops.
Das wäre der Fall, wenn du von 200 FPS in kürzester Zeit Richtung unter 50 sacken würdest und kurz darauf wieder hoch auf 200.

Das passiert aber jedoch nicht.
Also kein Problem hier.
 
  • Gefällt mir
Reaktionen: Hellyeah
Yv3n_ schrieb:
Keine sonderlich gute CPU. Der 5600 ist schon merklich schneller. Und er bietet zusätzlich pcie-4.0 für die Grafikkarte.

Alle hier genannten Tipps hast du umgesetzt?
AM4 aufrüsten


Übrigens sind Frames in einem Spiel sicherlich kein Grund dafür, verzweifelt zu sein.
 
@Yv3n_ läuft dein Ram im Dual-Channel sowie im XMP Modus im Bios, Resizable Bar aktiviert ? kannst du in CPU-Z im Reiter Memory+SPD auslesen, am besten mal Screenshots hochladen und Resizable Bar in GPU-Z unten rechts, verschenkst sonst auch nur unnötig Leistung
 
  • Gefällt mir
Reaktionen: Dalu und Restart001
Sapphire Forum
Zurück
Oben