Sammelthread Navi 31 RX 7900XTX/7900XT/7xxx ((X)XT) Overclocking/Undervolting

Bei der 7800XT brachte es viele unstabilitäten. Aber der konnte auch nur 2550mhz ab. Weiß jetzt nicht wie sich die 7900 verhalten die sind ja nicht so restriktiv.
 
Meins konnte 2764, aber hat nix gebracht, vielleicht 1 FPS im AW2.
 
PhantomGamingYT schrieb:
Vram fast timing on or off? was sagt ihr? :)
Bei meiner 7800xt bringen fast timings leicht mehr Frames (~0,5-1%), ohne dass ich einen Nachteil hätte feststellen können (kein erhöhter Verbrauch, kein Instabilität).
PhantomGamingYT schrieb:
Bei der 7800XT brachte es viele unstabilitäten. Aber der konnte auch nur 2550mhz ab. Weiß jetzt nicht wie sich die 7900 verhalten die sind ja nicht so restriktiv.
Das mit dem RAM scheint je nach Karte unterschiedlich zu sein, abhängig vom Modell und Boarddesign, vom verlötetet Speicher, vom jeweiligen Sample, keine Ahnung ob das Netzteil auch reinspielt....
Meine 7800xt läuft z.B. mit 2600Mhz (2614 im Treiber), darüber fängt es dann irgendwann mit kleinen Grafikfehlern an.
 
Hallo zusammen,

ich habe gerade meine RX 7900 GRE bekommen und möchte sie gerne optimieren. Meine letzte AMD Grafikkarte war eine Vega64. Ist der Optimierungsprozess für die RX 7900 GRE der gleiche?

Ich finde leider kaum Info zur GRE. Vermutlich weil sie erst "neu" auf dem Markt bzw. ein Nischenprodukt ist.

Meine Vorgehensweise wäre wie folgt:
  1. Powerlimit maximieren (Die Karte läuft mit max. 90°C bei 300W also keine Temp. Limit)
  2. Maximaltakt maximieren
  3. Undervolten (Gibt es hier auch Voltage steps? Ich denke damals bei Vega waren es 8 mV Schritte.)
  4. Speichertimings auf Fast Timing
  5. Speichertakt maximieren
Danke schonmal im Voraus!
 
suddenbread schrieb:
ich habe gerade meine RX 7900 GRE bekommen und möchte sie gerne optimieren.
Das hängt letztlich davon ab, was genau du mit optimieren meinst - je nach Blickwinkel könnte das ja eine maximal schnelle Karte sein, oder eine schnellere und zugleich leisere/effizientere/kühlere.

  1. Powerlimit maximieren --> Probier mal aus, was das bringt, und überlege dann, ob du diese (vermutlich eher geringe) Mehrleistung aktuell brauchst und ob das Plus an Verbrauch und Hitze/Lüfterlaufstärke das Wert ist
  2. Maximaltakt maximieren --> Jein. Undervolting und Maximaltakt spielen zusammen, umso höher die Karte takten darf, umso mehr Spannung brauchst du tendenziell. Wenn du maximale Leistung möchtest, dann solltest du den Takt ein Stück über ein realistisches Maximum setzen, aber nicht den Regler auf da absolute Maximum ziehen (das hat bei mir für Instabilität gesorgt). Sehr hohe Taktraten bringen etwas mehr Leistung, auf Kosten deutlich sinkender Effizienz.
  3. Undervolten (Gibt es hier auch Voltage steps? Ich denke damals bei Vega waren es 8 mV Schritte.) --> Ist der wichtigste Part, da ist mit Abstand am meisten zu holen. Auch ohne den Maxtakt anzuheben kannst du schon Leistung dazugewinnen, wenn die Karte dann nicht mehr im Powerlimit hängt, sondern bis zum Taktlimit kommt. Zu Voltage steps kann ich dir nichts, außer dass man man bei niedrigeren Taktraten irgendwann in einem niedrigeren Energie State landet, wo eine weitere Reduktion des Reglers dann keine Rolle mehr spielt, und das kleine schrittweise Reduktion/Erhöhung gewöhnlich einen Unterschied bei Performance/Stabilität gemacht hat. Was stabil ist, schwankt leider je nach Anwednung deutlich. Je höher der Max-Core-Takt, desto weniger kann man undervolten.
  4. Speichertimings auf Fast Timing --> Wenn die Karte das stabil kann, macht das auf jeden Fall Sinn
  5. Speichertakt maximieren --> Jupp, was stabil und ohne Grafikfehler geht, nimmt man gerne mit.
Hier hatte ich ein paar Beispiele für verschiedene Settings mit einer 7800 xt gepostet, zum Nachvollziehen was ich meine, was sich lohnt oder nicht: https://www.computerbase.de/forum/threads/rx-7900xt-effizienter-machen.2179904/post-29094938
Ein Profil mit erhöhtem Max-Takt, eins mit etwas Mehrleistung und deutlich veringertem Verbrauch, Stocksettings zum Vergleich, ein Ultrasparprofil. Eins mit zusätzlich erhöhtem Powerlimit hatte ich nicht dabei, weil sich's bei meiner Karte einfach nicht lohnt. Sowohl Powerlimit erhöhen als auch Coretakt deutlich erhöhen ist schon ziemlich Brechstange, das finde ich nicht mehr "optimal". (Die Erkenntnisse werden sich sicher nicht 1:1 auf eine 7900 GRE übertragen lassen, da diese doch deutlich unterschiedlich ist)
 
  • Gefällt mir
Reaktionen: Creekground und suddenbread
Danke für die ausführliche Erklärung und den Link zu deinen Ergebnissen, das hilft auf jedenfall weiter. Mein Ziel ist momentan einfach nur maximale Power ohne Rücksicht auf Verbrauch. Da die Karte BIOS seitig stark begrenzt ist, kann ich sowieso nicht viel herausholen.

Ich werde dann mal UV betreiben bei max. Powerlimit und höchstem Maximaltakt. (Im Wattman 2803 MHz)
Der Speicher lässt sich auch nur auf maximal ca. 2300 MHz einstellen. Fast Timings muss ich noch testen.

Von der Hitzeentwicklung bin ich bis jetzt beeindruckt, da bei 300 W Dauerleistung der Hotspot nicht weit über 90°C steigt und sich die Lautstärke auch in Grenzen hält.

Die Karte ist auf jedenfall kein Vergleich zu meiner alten 980 Ti.
 
suddenbread schrieb:
Ich werde dann mal UV betreiben bei max. Powerlimit und höchstem Maximaltakt. (Im Wattman 2803 MHz)
Der Speicher lässt sich auch nur auf maximal ca. 2300 MHz einstellen. Fast Timings muss ich noch testen.

Kannst du mal ein Screenshot posten von den Einstellmöglichkeiten im Adrenalin bei der GRE?

2803Mhz Max sollte in dem Fall noch ausreichend sein um maximal zu boosten. Bei meiner 7800XT habe ich positive Unterschiede im Boostverhalten (1-2Steps) bis ca. 3000Mhz im Wattman beobachten können. Wie Flash_Muc schon sagte, darf man den Regler aber auch nicht an den Anschlag (5000Mhz bei der 7800XT) knallen. Ab einem gewissen Punkt wird der Boostalgorithmus dann instabil. Ob sich das so auf alle 7xxxer Karten auswirkt, kann ich leider nicht sagen.
 
AMD Software_ Adrenalin Edition 05.03.2024 17_56_29.png
AMD Software_ Adrenalin Edition 05.03.2024 17_56_46.png


Bitte sehr. Wie man sieht ist die Karte stark künstlich limitiert ^^

Komme damit in TimeSpy auf 23657 Punkte.
 
suddenbread schrieb:
Wie man sieht ist die Karte stark künstlich limitiert
Wieso? Passt doch. Der Vram könnte flotter sein. Wieviel Watt zieht den die Karte bei dieser Einstellung? Mit 2703Mhz sparst du dir wahrscheinlich 30W bei -1% Punkte.
Was ist den bei dir in Spielen stabil?
 
Ich hätte mir erwartet, dass sie höher Takten könnte, wenn man den Maximaltakt noch höher setzen könnte. Wahrscheinlich liege ich da falsch...
Gerade gestern ist sie beim spielen mit 925 mV abgestürzt, bin jetzt wieder zurück auf 938 mV.

Ist die Total Board Power der richtige Wert? Ich denke der Wert ist bei ungefähr 300W, müsste das am Abend aber nochmal nachschauen.

Macht das Reduzieren vom Maximaltakt auch einen Unterschied wenn ich bei 140 FPS begrenze?

Die Settings oben verwende ich übrigens nur für Benchmarks wo mir die Leistung egal ist. Für "leichte" Spiele, (League, Hearthstone, The Finals) reduziere ich das Power Limit.
 
Mit deinen oben gezeigten Werten rennst du vermutlich ins Powerlimit. Da bringt ein höherer Tackt nichts mehr. Außerdem verbraucht das unnötige Energie für 1% mehr Punkte. Fürs benchen ok. Im Alltag finde ich das unnötig. Das reduzieren des Maximaltaktes macht einen Unterschied. Kannst du mit CapframeX nachschauen.
Für leichte Spiele stelle ich den Spannungsregler (Offset) ganz nach links (700mV). Den Maxtakt auf meinen Gametakt der CPU (2124Mhz). Langt für Simulationen und Hack&Slay. Selbst Apex Legends läuft damit in WQHD bei einer Begrenzung auf 137FPS ohne Probleme mit 120W im Schnitt.
Für alle anderen Games stelle ich 1030mV und 2430MHZ ein. Dann liege ich ca. bei 200W im Schnitt.
Die Karten sind von AMD schon gut eingestellt. Takt zum Powerlimit. Das wichtigste ist UV.
Unter 1040mV Offset kann ich bei höheren Takt nicht gehen. Das stürzt ab.
Für die GRE ändert AMD aber noch was beim Vram glaube ich.
 
Falls du hohe Leistung benötigst, kannst du ja ein Profil für jedes Spiel anlegen. Ist ja mit dem Treiber keine große Sache.
Meine RX 7800 XT Pulse ist kein Übertaktmonster. Darum lasse ich mein Pferdchen nicht höher springen als es muss.

1709712230724.png
 
suddenbread schrieb:
Wahrscheinlich liege ich da falsch...
jeder Chip ist im Grunde ein Unikat, mal geht mehr mal weniger bzw. teils auch gar nichts, hatte schon Leutz mit einer 6800XT/6900XT gesehen, die keine 50MHz Chiptakt hoch, geschweige denn 50mv an Spannung runter kamen
 
suddenbread schrieb:
Ich hätte mir erwartet, dass sie höher Takten könnte, wenn man den Maximaltakt noch höher setzen könnte. Wahrscheinlich liege ich da falsch...
Gerade gestern ist sie beim spielen mit 925 mV abgestürzt, bin jetzt wieder zurück auf 938 mV.
Wie hoch boostet die denn im Spiel oder im Bench, oder habe ich das übersehen?

suddenbread schrieb:
Ist die Total Board Power der richtige Wert? Ich denke der Wert ist bei ungefähr 300W, müsste das am Abend aber nochmal nachschauen.
Ja, bei den 7XXXern wird die Gesamtpower "errechnet" angegeben.
suddenbread schrieb:
Macht das Reduzieren vom Maximaltakt auch einen Unterschied wenn ich bei 140 FPS begrenze?
Ja macht einen Unterschied, da du bei weniger Maximaltakt eventuell weniger mv einstellen kannst.
Wobei ich deine 938mv bei ??? Mhz Boost und 2803Mhz Treiber jetzt gar nicht mal so schlecht finde.

Die 7800XT, je nach Spiel natürlich unterschiedlich, kann bei 2800Mhz im Treiber schon bis 2700Mhz+- bei idealen Bedingungen( Kein RT) und offenem PT (Pulse 282W) boosten. Meistens liegt sie aber eher in der Region 2600Mhz +-. Die Powercolor von Flash_Muc darf sich von Hause aus mehr genehmigen.

Verak Drezzt schrieb:
jeder Chip ist im Grunde ein Unikat, mal geht mehr mal weniger bzw. teils auch gar nichts, hatte schon Leutz mit einer 6800XT/6900XT gesehen, die keine 50MHz Chiptakt hoch, geschweige denn 50mv an Spannung runter kamen

Die Siliconlotterie spielt da immer mit leider.

Für mich wäre wirklich interessant, wie weit man mit den Watt runterkäme ohne große Performanceverluste.
Grundsätzlich bin ich mit meiner 7800XT ja zufrieden, aber Frauchen braucht auch mal ein Update von einer 4GB RX570 und meine Bastelwille flammt schon wieder auf...
 
  • Gefällt mir
Reaktionen: Creekground und Verak Drezzt
Screenshot.png

Hier ein Screenshot von HWInfo nach diesem Time Spy run: Link
Laut dem CapFrameX overlay war mein GPU-Takt immer im Bereich von 2600-2650 MHz.
 
Hwinfo ist nicht so ideal. Mit CAPFrameX geht es besser. Da kannst du dir die Sensoren angucken.

Mach nochmal das gleiche mit max. Takt auf 2703Mhz bitte.

Bei mir geht im Benchmark nur ein Minimum Offset von 950mV
 
Ich bin zu blöd für CapFrameX...
Zumindest laut der 3DMark Auswertung ist der GPU-Takt ziemlich gleich.
Auch die max. Werte in HWInfo sind annähernd gleich:
Screenshot max 2703.png


Time Spy
 
Damit hast du sogar mehr Punkte einkassiert. :daumen:
Du bist nicht zu blöd. In CapframeX gibt es einen Reiter mit Namen "Capture" Hier kannst du die Aufnahmezeit, Taste für Aufzeichnen Start/Stop sowie die Verzögerung nach deinem Tastendruck eingeben.
Mit F9 startest und stoppst du die Aufzeichnung manuell. Ansonsten nimmt er die eingestellte Zeit.
Unter Analyze kannst du deinen Log anschauen.
Unter Comparssion kannst du mehrere Logs vergleichen , in dem du sie von links mit der Mouse nach rechts in das Feld ziehst.
Unter Sensors kannst du dir Sensoren abspeichern, die du dann anschauen möchtest. Siehe auch Thread 7800XT untervolten.
Ich hoffe damit kommst du soweit zurecht.
 
Ich habe meine Puls nochmal schnell durch den Timespy gejagt auf Max Settings.

https://www.3dmark.com/3dm/108429679?

GRE Grafik-Punkte 23 721
7800XT Grafik-Punkte 21 297

Sind dann +10.2% Punkte oder 8,2% mehr Verbrauch bei 280W zu 305W für die GRE.
 
Zuletzt bearbeitet:
Hallo und guten Abend ;)

Meine 7900XT Hellhound ist gestern bei mir angekommen. Hatte auch bereits etwas Zeit, mit den Leistungssettings herum zu spielen.

Was ich aktuell allerdings nicht ganz nachvollziehen kann... die einen empfehlen PL hoch, die anderen PL nach unten.

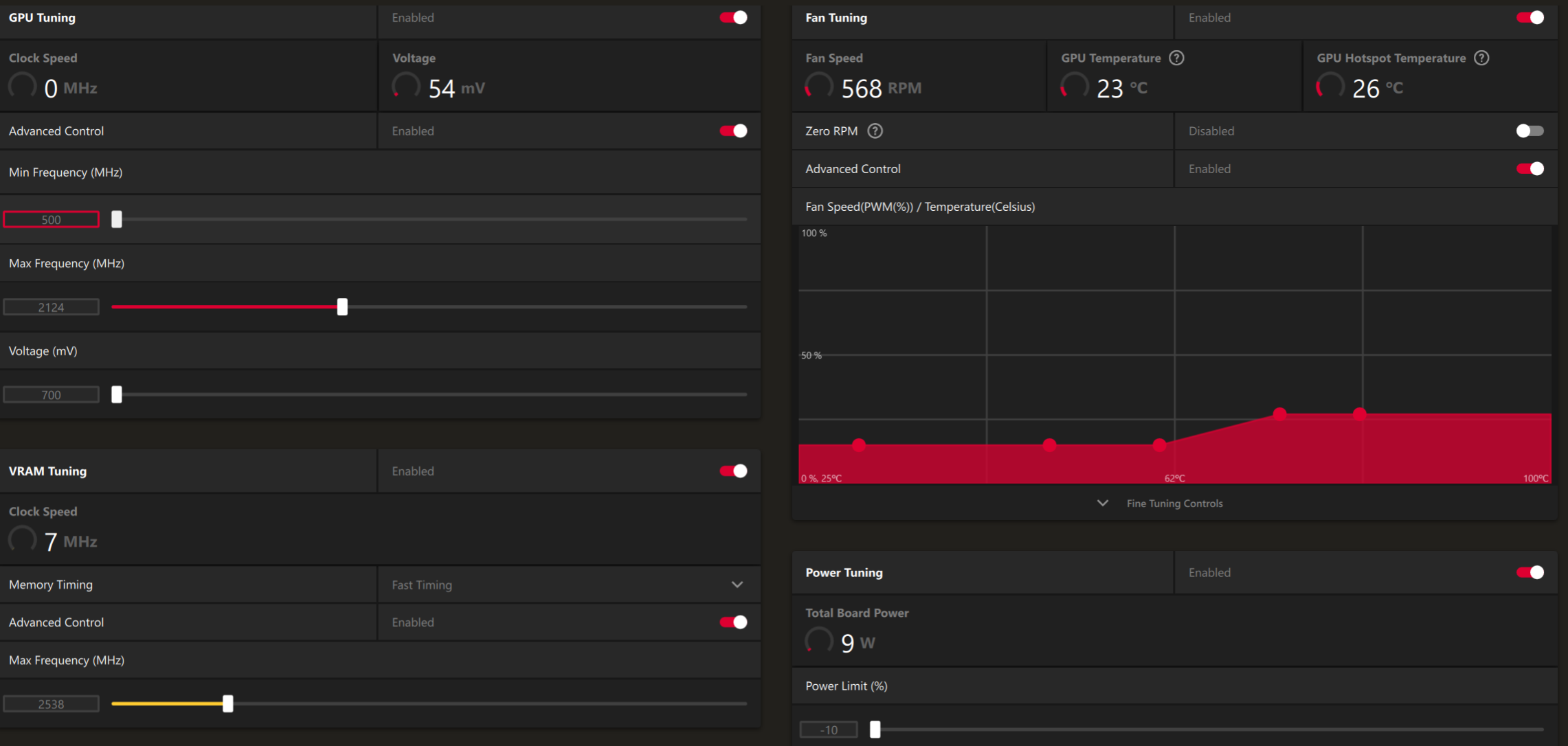
Generell möchte ich die Karte undervolten, um diese etwas kühler betreiben zu können. Wenn möglich, auch mit etwas Mehrleistung, falls irgendwie machbar. Einen Leistungsverlust gegenüber Standard möchte ich vermeiden.

Meine Settings sehen aktuell wie folgt aus:

PL +15
1020mV
500 Mhz Base
2850 Mhz Takt
VRam Timings Standard
Vram Clock bei 2664 MHz

Damit läuft die Karte aktuell ohne Abstürze z.B. in Alan Wake 2; 4K (FSR Quality); alles auf Max, ohne RT, Vsync 60FPS.

Ebenfalls CS2, dort hatte ich am ehesten mit Abstürzen zu tun, wenn der Vram Takt zu hoch war. Obige Einstellungen laufen aber sauber.

Könnte mich hierzu nochmals jemand aufklären, was das PL angeht...?

Danke vorab.
 

Ähnliche Themen

Zurück
Oben