• Mitspieler gesucht? Du willst dich locker mit der Community austauschen? Schau gerne auf unserem ComputerBase Discord vorbei!

Andere Valorant Micro Lags und FPS Drops

Slimtionic

Cadet 3rd Year
Registriert
Juli 2021
Beiträge
44
Hallo liebe Community,

Ich hoffe ich bin hier richtig.
ich bin absoluter Amateur was Pc`s angeht, aber ich bin echt verzweifelt, deshalb wende ich mich an euch. Habe einen neuen PC geschenkt bekommen.

1. Nenne uns bitte deine aktuelle Hardware:
  • Prozessor (CPU): Intel(R) Core(TM) i7-10700K CPU @ 3.80GHz (16 CPUs), ~3.8GHz
  • Arbeitsspeicher (RAM): 32768MB RAM
  • Mainboard: ROG STRIX Z590-F Gaming WIFI
  • Netzteil: Be Quiet 850W
  • Gehäuse: NZXT CA-H700B-W1 H700 Mid Tower PC-Gehäuse, Weiß/Schwarz
  • Grafikkarte: NVIDIA GeForce RTX 3060
  • HDD / SSD: M.2 Firecuda 520 SSD (1T)
  • Weitere Hardware, die offensichtlich mit dem Problem zu tun hat(Monitormodell, Kühlung usw.):
  • NVIDIA GeForce RTX 3060
  • Monitor Model: ZOWIE XL LCD
    Monitor Id: BNQ7F60
  • Chipset: Intel Comet-Lake
  • BIOS Version 0605

2. Beschreibe dein Problem. Je genauer und besser du dein Problem beschreibst, desto besser kann dir geholfen werden (zusätzliche Bilder könnten z. B. hilfreich sein):
Immer wenn ich Valorant speiel habe ich alle paar Sekunden ein kurzes Standbild. Ich habe einen kleinen Clip erstellt und einen Screenshot von den Werten Ingame gemacht. Während des Lags droppen die FPS, hingegen Framerate/ CPU- (Spiel-) Zeit/ CPU (RHI-) Zeit/ CPU- (Render-) Zeit und Spiel-zu-Render-Zeit zeigen einen deutlichen Peak. Zu sehen in angehängtem Screenshot.

Ich schreibe seit 3 Tagen mit dem Riot Support und wir sind langsam am Ende. Sämtliche Windowskonfigurationen, Cleanen Neustart, Firewall Einstellungen, Grafikkartenupdates und Settings bzw. Netzwerküberprüfung und sogar Mousepolling Rate. Die Vollbildoptimierung ist aktiviert und als Admin wird natürlich auch gestartet. Ich weiß nicht mehr weiter. Ich hoffe mir kann hier jemand weiterhelfen!

Danke schonmal und Viele Grüße
EmkaES#
 

Anhänge

  • VLRT LagFPS Drop (1).mp4
    9,1 MB
  • CPU.png
    CPU.png
    24,2 KB · Aufrufe: 570
deineMudda schrieb:
@Slimtionic

Mach mal mit dem MSI Afterburner mit aktiviertem Overlay ein Video von Valorant: https://www.computerbase.de/downloads/systemtools/grafikkarten/msi-afterburner/

Die Werte die du gepostet hast sind im Leerlauf oder? Wir bräuchten Werte aus dem laufenden Spiel.
Hey, hab das mit dem Video nicht hinbekommen, aber die Angaben von mir sind inGame angaben gewesen. Ich hänge mal ein paar Bilder von Afterburner und CPU-Z an. Vllt kann man da erkennen was los was.

Danke dass du dabei bleibst!
 

Anhänge

  • MSI AB 1.png
    MSI AB 1.png
    17,3 KB · Aufrufe: 413
  • MSI AB 2.png
    MSI AB 2.png
    18,6 KB · Aufrufe: 418
  • MSI AB 3.png
    MSI AB 3.png
    15,2 KB · Aufrufe: 416
  • MSI AB 7.png
    MSI AB 7.png
    23,6 KB · Aufrufe: 422
  • MSI AB 10.png
    MSI AB 10.png
    29 KB · Aufrufe: 437
  • MSI AB 9.png
    MSI AB 9.png
    35,2 KB · Aufrufe: 448
  • MSI AB 6.png
    MSI AB 6.png
    27,4 KB · Aufrufe: 424
  • MSI AB 5.png
    MSI AB 5.png
    29,5 KB · Aufrufe: 412
  • MSI AB 4.png
    MSI AB 4.png
    22,6 KB · Aufrufe: 402
  • MSI AB8.png
    MSI AB8.png
    28,3 KB · Aufrufe: 424
  • CPU-Z.png
    CPU-Z.png
    44,7 KB · Aufrufe: 429
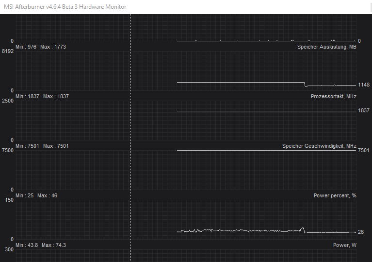
Beim Bild MSI AB 9 siehst du, dass die CPU Frequenz stark schwankt. Von 0,8 GHz bis 4,8 GHz ist alles dabei. Im Bild MSI AB 07 siehst du, dass auch die CPU Auslastung sehr stark schwankt. Sie ist zwar meistens sehr gering, es gibt aber eine Lastspitze auf 94% Auslastung. Laufen andere Spiele besser? Welche Einstellungen nutzt du im Spiel?
 
  • Gefällt mir
Reaktionen: Slimtionic
deineMudda schrieb:
Beim Bild MSI AB 9 siehst du, dass die CPU Frequenz stark schwankt. Von 0,8 GHz bis 4,8 GHz ist alles dabei. Im Bild MSI AB 07 siehst du, dass auch die CPU Auslastung sehr stark schwankt. Sie ist zwar meistens sehr gering, es gibt aber eine Lastspitze auf 94% Auslastung. Laufen andere Spiele besser? Welche Einstellungen nutzt du im Spiel?

Ja da habe ich mich tatsächlich auch schon gewundert. Habe testweise BF 5 gespielt, mit RTX an und alles auf Ultra. Da wird mir zwar die eine Uhr mit Ladesymbol angezeigt, lief aber flüssig ohne Stuttering. Habe parallel MSI AB laufen lassen und angehängt.

Man ich werde noch verrückt :(
 

Anhänge

  • VLRT Game Settings (1).png
    VLRT Game Settings (1).png
    784,6 KB · Aufrufe: 494
  • VLRT Game Settings (2).png
    VLRT Game Settings (2).png
    777,2 KB · Aufrufe: 466
  • MSI AB BF5 1.png
    MSI AB BF5 1.png
    17,9 KB · Aufrufe: 456
  • MSI AB BF5 2.png
    MSI AB BF5 2.png
    19,7 KB · Aufrufe: 428
2. Monitor abklemmen(datenverbindung reicht)
Windows neuinstallieren
nur den anticheat und valorant drauf und testen

edit: vorher vielleicht mal testweise in den energieoptionen auf "höchstleistung" stellen. empfehle das zwar sonst nie, aber hier würde ich es mal testen.
 
Zuletzt bearbeitet:
cruse schrieb:
2. Monitor abklemmen(datenverbindung reicht)
Windows neuinstallieren
nur den anticheat und valorant drauf und testen

edit: vorher vielleicht mal testweise in den energieoptionen auf "höchstleistung" stellen. empfehle das zwar sonst nie, aber hier würde ich es mal testen.
Hat leider nicht geholfen, hab gerade erst alles neu aufgesetzt.

Hab hier mal ein kleines Vid gemacht auf dem ein heftiger Lag war. Ist leider zu groß für den direkten Upload.

https://www.file-upload.net/download-14630087/ValorantLagFPSDrops.zip.html

Hoffentlich erkennt man genug.

Danke schonmal!
 
Du kannst testweise mal "Mehrsträngiges Rendern" auf aus stellen. Das Spiel soll Probleme mit der Threadaffinität haben.
Programme im Hintergrund alle beendet? (Virenscanner, Discord, etc.)?
Ansonsten würde ich das Spiel inklusive der Ubisoft Software deinstallieren und nochmal neu installieren wenn andere Spiele gut laufen.
 
deineMudda schrieb:
Du kannst testweise mal "Mehrsträngiges Rendern" auf aus stellen. Das Spiel soll Probleme mit der Threadaffinität haben.
Programme im Hintergrund alle beendet? (Virenscanner, Discord, etc.)?
Ansonsten würde ich das Spiel inklusive der Ubisoft Software deinstallieren und nochmal neu installieren wenn andere Spiele gut laufen.
Okay ich versuchs mal. Aber habe extra norton deinstalliert. Alles neu aufgesetzt und Clean gestartet. Es laufen nur notwendige Prozesse von Microsoft.
 
Probier mal folgende Befehle in der Konsole aus:

Powercfg -setacvalueindex scheme_current sub_processor PROCTHROTTLEMIN 75
Powercfg -setacvalueindex scheme_current sub_processor PROCTHROTTLEMAX 80
Powercfg -setactive scheme_current

und starte dann mal nochmal das Spiel. Das sollte die Schwankungen der Prozessorfrequenz verhindern. Wenn es nicht funktioniert, dann so wieder rückgängig machen:

Powercfg -setacvalueindex scheme_current sub_processor PROCTHROTTLEMIN 5
Powercfg -setacvalueindex scheme_current sub_processor PROCTHROTTLEMAX 100
Powercfg -setactive scheme_current
 
deineMudda schrieb:
Probier mal folgende Befehle in der Konsole aus:

Powercfg -setacvalueindex scheme_current sub_processor PROCTHROTTLEMIN 75
Powercfg -setacvalueindex scheme_current sub_processor PROCTHROTTLEMAX 80
Powercfg -setactive scheme_current

und starte dann mal nochmal das Spiel. Das sollte die Schwankungen der Prozessorfrequenz verhindern. Wenn es nicht funktioniert, dann so wieder rückgängig machen:

Powercfg -setacvalueindex scheme_current sub_processor PROCTHROTTLEMIN 5
Powercfg -setacvalueindex scheme_current sub_processor PROCTHROTTLEMAX 100
Powercfg -setactive scheme_current
Welche Konsole meinst du?
 
In der Windows Konsole. Dazu einfach in Windows auf start klicken, Kommando in der suche eingeben und enter taste drücken oder alternativ cmd eingeben, enter drücken und in der Konsole die befehle einfügen und mit enter ausführen
 
  • Gefällt mir
Reaktionen: Slimtionic
Falls es jemanden Interessiert und für Nachfolger, das Problem ist gelöst. Es war eine defekte Buchse im Netzwerk-Switch. Oh man, so viel Wind wegen so etwas kleinem.

Danke für eure Unterstützung!
 
Zurück
Oben