BreadPit
Lieutenant
- Registriert
- Apr. 2006
- Beiträge
- 615
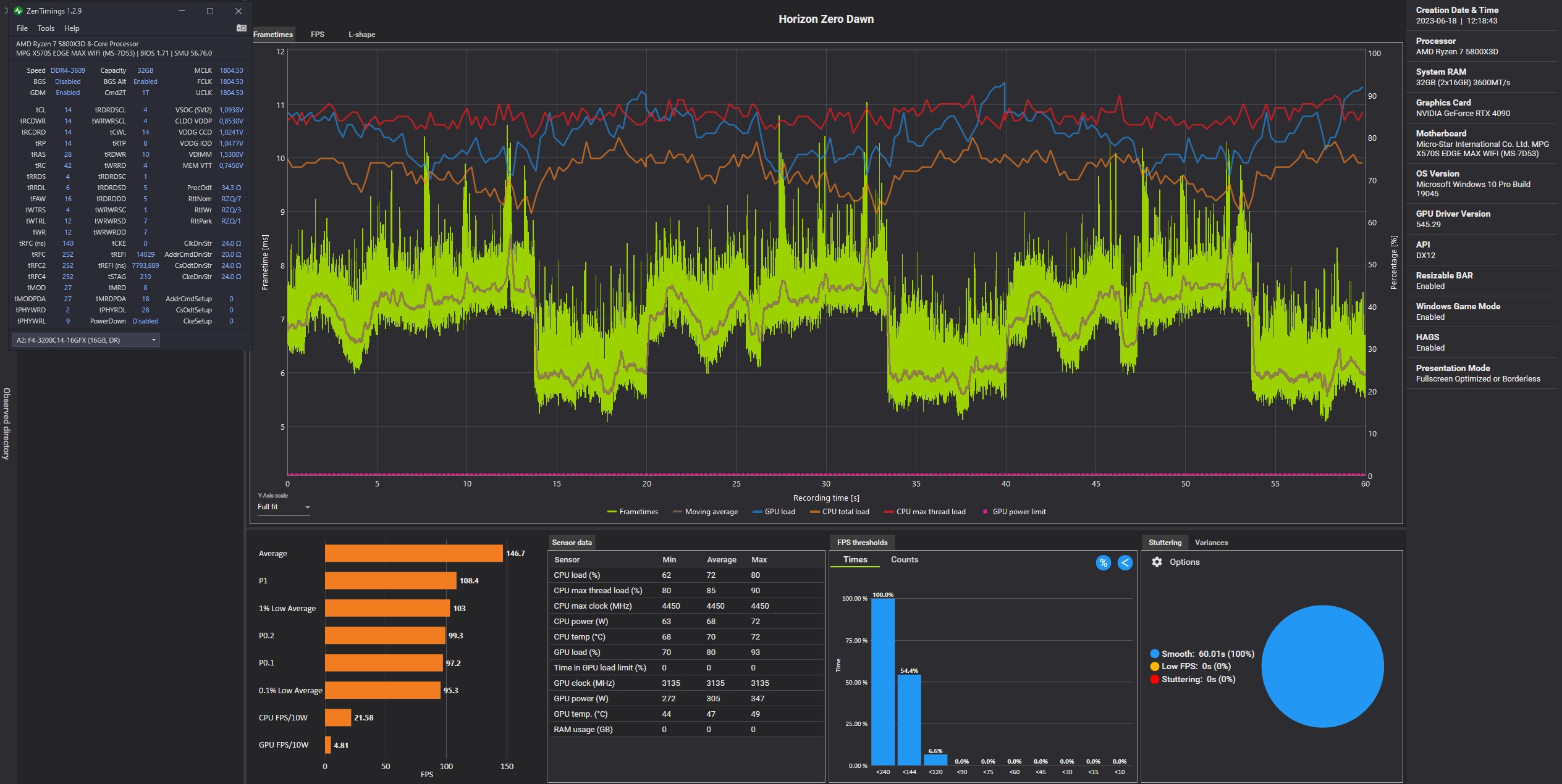
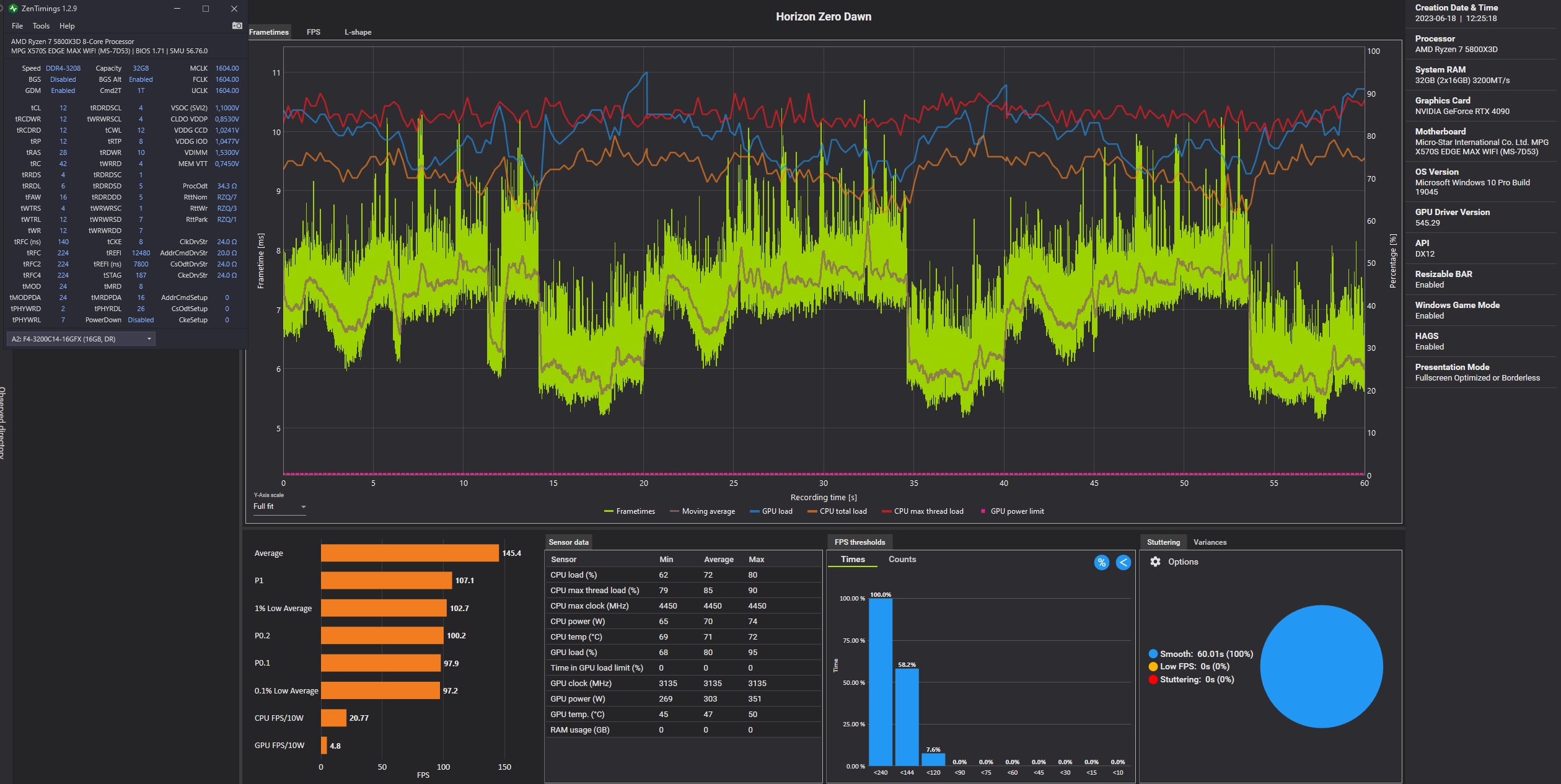
Nachdem Du mich nochmal in Versuchung geführt hast
, doch das (sogar Y-Cruncher stable) 103 BCKL OC zu fahren, fiel mir ein: eine instabile CO liefert bei mir nicht nur Y-Cruncher Fehler, sondern auch TM5 Errors, TM5 (=Teillast) Reboots und Idle Reboots. Mit einem undefinierten "nur game-stable Zustand" geb ich mich nicht zufrieden. Y-Cruncher und TM5 sind für mich bisher die besten Tests für UV / CO Optimierung, und Garanten für ein unter allen Bedingungen stabiles und sorgenfreies System.
Zuletzt bearbeitet:


