TeamViewer Motive 4

Amd Prozessor nur 6kerne anstatt 12?

@dernettehans wie gesagt der Rechner war aufjedenfall lang genug an.

passt das so in msconfig?

1736974539588.png
 
nein ... haken raus nehmen oben bei prozessoranzahl, ok, ok, neustarten
 
  • Gefällt mir
Reaktionen: ekin06, thuering, cvzone und 8 andere
dernettehans schrieb:
kann auch normales ram training sein wer weiß wie lange er mal den pc angelassen hat.

bezüglich msconfig, msconfig eingeben im start menu, dann oben start, erweitert dort schaun ob keine kernlimitierung an ist.

lad ubuntu runter https://ubuntu.com/download/desktop packs auf ein usb stick mit https://rufus.ie/en/

booten, dann ein terminal öffnen und zb lscpu eingeben

20min? Aber 1 RAM Riegel mit 16GB in Slot A2 braucht normal auch nur sehr kurze Zeit. Bei 64GB kann es anders aussehen.
 
Nur kurz für uns:
-Die PC Basis ist von 2020
-Der 2. Ram Slat hat nie funktioniert
-Und jetzt hast du die CPU aufgerüstet und es fehlt die Hälfte der Kerne, richtig?
 
@L_RGaming Ich glaube einfach da ist ein Defekt. Entweden in der CPU oder am CPU Sockel. Daß ein DIMM auf A2 nicht läuft, sagt Dir eigentlich alles, was Du wissen mußt. Dann noch diese komische Sache mit nur 6 Kernen/1 CCD... es scheint ja das 2. CCD gar nicht vorhanden zu sein, oder nicht erkannt zu werden.

Was zeigt denn dein BIOS an, auf der Seite wo man die CPU und #Kerne sieht?
 
Wir halten fest:

  • Der Game-Mode ist schon mal deaktiviert. Das ist gut, eine "Fehlerquelle" weniger.
1736974014687.png


  • Das neuste BIOS (Ver 3067) ist ebenfalls drauf.
  • CMOS Reset wurde laut TE mehrmals durchgeführt.
  • System fährt nur mit einem Speicherriegel hoch, dieser sitzt aktuell in B2
Vorschlag bezüglich CPU:
  • Systemplatte formatieren und Windows frisch installieren
  • Alternative vorher: Neuste AMD Chipsettreiber runterladen. Netzwerkkabel entfernen oder Netzwerkadapter deaktivieren. Bereits installierte Chipsettreiber und etwaige Tools wie AMD Ryzen deinstallieren. Neustarten. Die vorher heruntergeladenden Chipsettreiber installieren. Neustarten.
    Edit: Fehler wurde gefunden -> msconfig
Vorschlag bezüglich RAM:
  • Den jetzigen Speicherriegel sitzend in B2 mit nem Sticker markieren und umstecken in A2.
    System fährt hoch? -> Slot A2 in Ordnung.
  • Speicherriegel ausbauen und den anderen, nicht eingebauten Speicherriegel in B2 stecken.
    System fährt hoch? -> Speicherriegel in Ordnung.
  • Diesen Riegel nun in A2 einstecken.
    System fährt hoch? -> Slot A2 in Ordnung.
  • Nun je einen Speicherriegel in A2 und B2 einstecken.
    System fährt hoch? -> Rückmeldung geben.
 
  • Gefällt mir
Reaktionen: Matthias80
Ayo34 schrieb:
20min? Aber 1 RAM Riegel mit 16GB in Slot A2 braucht normal auch nur sehr kurze Zeit. Bei 64GB kann es anders aussehen.
ja ich hatte gelesen das es bis zu 15 minuten dauern kann konnte es mir selbst aber auch nicht vorstellen aber wie gesagt nach 20 minuten hatte ich es dann aufgegeben.
dernettehans schrieb:
nein ... haken raus nehmen oben ok ok neustarten
oh danke da war ich noch nie drin jetzt funktioniert es wirklich danke euch 👍
1736974784334.png
 
  • Gefällt mir
Reaktionen: thuering, CyrionX, 407SW und 5 andere
L_RGaming schrieb:
es wirklich danke euch
am besten du setzt trotzdem ein frisches windows auf wenn es 5 jahre alt ist und andere hardware vorher hatte. und bezüglich zweitem ram riegel probier mal expo laden dann manuell ram clock auf 5200mhz. du musst den ram auch manchmal sehr fest reindrücken bei einigen boards.
 
also das cpu problem ist jetzt gelöst lag wirklich an msconfig. jetzt schaue ich wegen dem Ram problem.

1736974914287.png
 
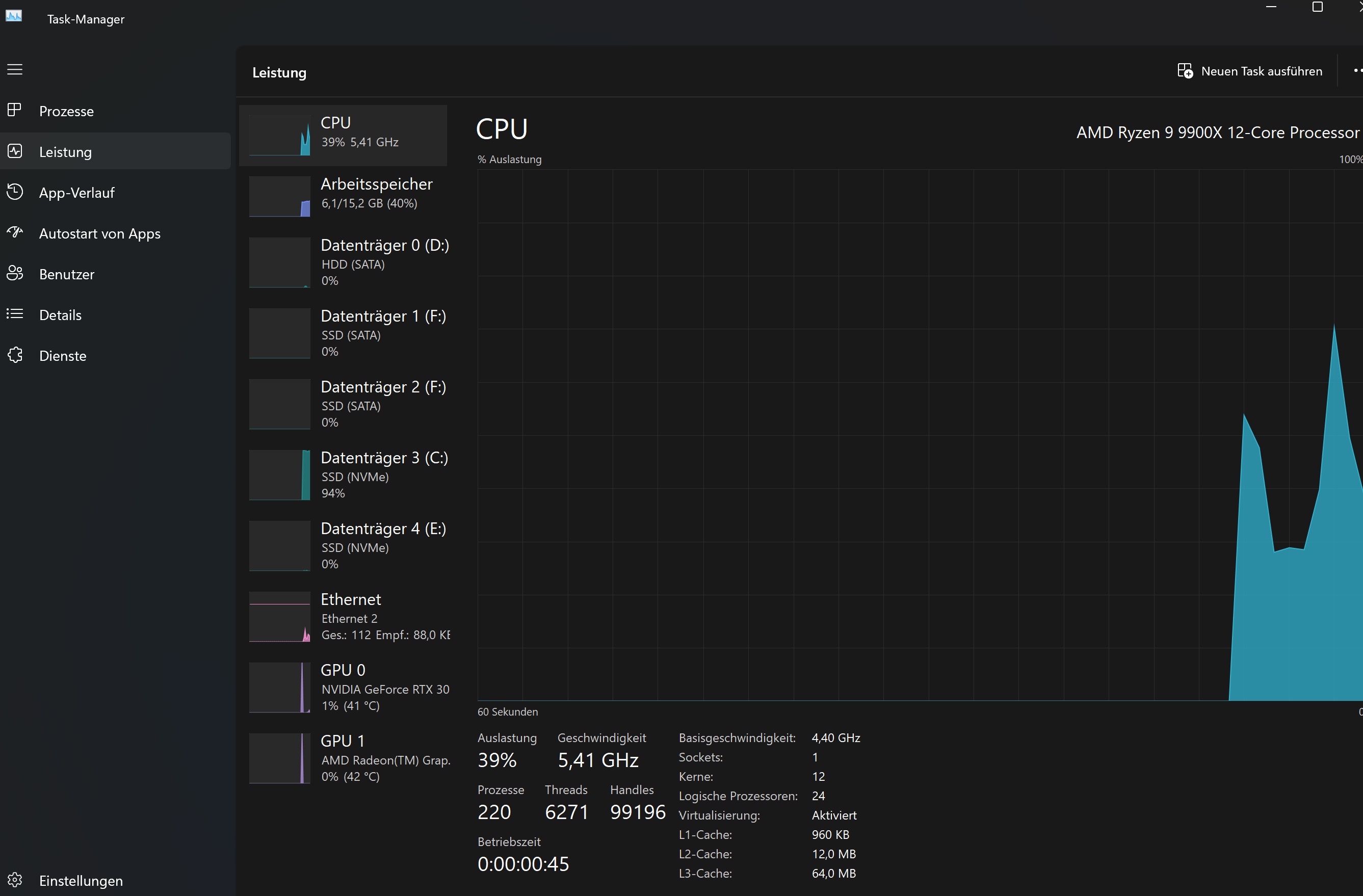
@L_RGaming Prima, eine große Hürde weg. Zzgl. des RAM, dein Task-Manager zeigt 15,2GB belegt (40%), scheinen doch 2 DIMMs von Dir (je 16GB) zu laufen oder?
 
ShiftC schrieb:
Wir halten fest:

  • Der Game-Mode ist schon mal deaktiviert. Das ist gut, eine "Fehlerquelle" weniger.
Anhang anzeigen 1570359

  • Das neuste BIOS (Ver 3067) ist ebenfalls drauf.
  • CMOS Reset wurde laut TE mehrmals durchgeführt.
  • System fährt nur mit einem Speicherriegel hoch, dieser sitzt aktuell in B2
Vorschlag bezüglich CPU:
  • Systemplatte formatieren und Windows frisch installieren
  • Alternative vorher: Neuste AMD Chipsettreiber runterladen. Netzwerkkabel entfernen oder Netzwerkadapter deaktivieren. Bereits installierte Chipsettreiber und etwaige Tools wie AMD Ryzen deinstallieren. Neustarten. Die vorher heruntergeladenden Chipsettreiber installieren. Neustarten.
    Edit: Fehler wurde gefunden -> msconfig
Vorschlag bezüglich RAM:
  • Den jetzigen Speicherriegel sitzend in B2 mit nem Sticker markieren und umstecken in A2.
    System fährt hoch? -> Slot A2 in Ordnung.
  • Speicherriegel ausbauen und den anderen, nicht eingebauten Speicherriegel in B2 stecken.
    System fährt hoch? -> Speicherriegel in Ordnung.
  • Diesen Riegel nun in A2 einstecken.
    System fährt hoch? -> Slot A2 in Ordnung.
  • Nun je einen Speicherriegel in A2 und B2 einstecken.
    System fährt hoch? -> Rückmeldung geben.
also habe das jetzt getestet mit Ram aber leider bin ich schon ab schritt 1 nicht weitergekommen der gleiche ram funktioniert leider alleine nicht in Slot A2.
Ergänzung ()

hans_meiser schrieb:
@L_RGaming Prima, eine große Hürde weg. Zzgl. des RAM, dein Task-Manager zeigt 15,2GB belegt (40%), scheinen doch 2 DIMMs von Dir (je 16GB) zu laufen oder?
ja das freut mich auch das die cpu jetzt geht zu 100 prozent. ne leider läuft nur ein Dimm mit 16 GB. das ist von 15,2 belegt.
 
hans_meiser schrieb:
@L_RGaming Prima, eine große Hürde weg. Zzgl. des RAM, dein Task-Manager zeigt 15,2GB belegt (40%), scheinen doch 2 DIMMs von Dir (je 16GB) zu laufen oder?

Da steht oben 6.1/15.2 (40%). Das ist ein 16GB RAM Riegel.

Und wenn dieser RAM Riegel alleine in B2 funktioniert und alleine in A2 nicht (da muss er rein laut Handbuch), dann ist eben der Fehler am A2 Steckplatz. Und wenn das Handbuch falsch wäre und es B2 wäre, dann müsste ja A2 + B2 laufen. Funktioniert aber auch nicht.

Der Fehler geht immer mit A2 los. Sogar eine andere Kombi hat ja kurzfristig funktioniert, aber eben nicht stabil, weil die falschen Slots. Noch ein Indiz, dass A2 einen Defekt hat.
 
  • Gefällt mir
Reaktionen: hans_meiser
@Ayo34 mainboard könnte ich theoretisch noch zurückgeben wie sollte ich das dem Asus support erklären? und wo kann man das reklamieren?
 
Nochmal kurz zum Verständnis, keiner der Riegel funktioniert auf A2 einzeln, oder nur einer funktioniert nicht wenn in A2 gepackt?
Falscher Sitz der CPU kann auch einen RAM Slot komplett abkoppeln.
 
  • Gefällt mir
Reaktionen: LuxSkywalker und SylpheedW
L_RGaming schrieb:
also habe das jetzt getestet mit Ram aber leider bin ich schon ab schritt 1 nicht weitergekommen der gleiche ram funktioniert leider alleine nicht in Slot A2.
Wie lange hast du dabei gewartet? Manchmal kann die Initialisierung etwas dauern.

Bevor wir den Slot A2 als defekt abstempeln, würde ich diesen vorher mal sauber machen. Es wäre nicht das erste mal, dass wegen Schmutz bzw. Kontaktfehler ein Slot nicht richtig arbeitet.

Bei gezogenem Netzstecker die Power-Taste mehrmals für ein paar Sekunden gedrückt halten. Dann den Slot mal saugen und/oder mit einer Zahnbürste oder einem Pinsel, das keine Härchen verliert, freipinseln.
 
AB´solut SiD schrieb:
Nochmal kurz zum Verständnis, keiner der Riegel funktioniert auf A2 einzeln, oder nur einer funktioniert nicht wenn in A2 gepackt?
Falscher Sitz der CPU kann auch einen RAM Slot komplett abkoppeln.
Die CPU habe ich schon mehrfach angebracht, weil ich vorher eine andere hatte und sie gegen eine neue ausgetauscht habe. Dabei habe ich sie jedes Mal genau und perfekt eingelegt und alle Schritte beachtet.
ShiftC schrieb:
Wie lange hast du dabei gewartet? Manchmal kann die Initialisierung etwas dauern.

Bevor wir den Slot A2 als defekt abstempeln, würde ich diesen vorher mal sauber machen. Es wäre nicht das erste mal, dass wegen Schmutz bzw. Kontaktfehler ein Slot nicht richtig arbeitet.

Bei gezogenem Netzstecker die Power-Taste mehrmals für ein paar Sekunden gedrückt halten. Dann den Slot mal saugen und/oder mit einer Zahnbürste oder einem Pinsel, das keine Härchen verliert, freipinseln.
Ich habe zwischen jedem Wechsel 5 Minuten gewartet. Kann Schmutz wirklich so schnell entstehen? Ich habe das Mainboard erst seit 2 Tagen.

Naja, vielleicht ist während des Aufbaus doch Staub reingekommen. Leider habe ich keinen Pinsel oder eine Zahnbürste. Kann man stattdessen auch ein Tuch verwenden?
Ergänzung ()

Ich würde das Problem auch lieber lösen, anstatt alles umzutauschen und zu reklamieren.

Deshalb bin ich für weitere Vorschläge offen, falls ihr noch welche habt.
 
L_RGaming schrieb:
Ich habe das Mainboard erst seit 2 Tagen.
Dann ist definitiv nicht Asus Dein Ansprechpartner sondern der Verkäufer. Bei Asus wärst Du in der Garantieschiene, das kann ggf Monate dauern und abgelehnt werden.
Beim Verkäufer bist Du bei Gewährleistung und Du kannst bei Bedarf eine Frist setzen und musst nichts nachweisen.
 
  • Gefällt mir
Reaktionen: Ayo34
1. CPU noch mal neu montieren wie vorgeschlagen und nicht ganz so fest

2. Bei 2 Tagen unkompliziert zurück und ein neues kaufen. Nicht den Garantieweg gehen. 14 Tage Rückgaberecht nehmen.
 
  • Gefällt mir
Reaktionen: painomatic, Gelöschter_User und MissHaru
L_RGaming schrieb:
also das cpu problem ist jetzt gelöst lag wirklich an msconfig. jetzt schaue ich wegen dem Ram problem.

Warum macht ihr das ständig, und wundert euch dann über Probleme? Das ist ein Begrenzer, und zwar seit es dieses Menü gibt, also ... irgendwie Win98 oder so^^. Muss sich doch irgendwann mal rumsprechen.
 
  • Gefällt mir
Reaktionen: LuxSkywalker, thuering und MissHaru
dernettehans schrieb:
am besten du setzt trotzdem ein frisches windows auf wenn es 5 jahre alt ist und andere hardware vorher hatte. und bezüglich zweitem ram riegel probier mal expo laden dann manuell ram clock auf 5200mhz. du musst den ram auch manchmal sehr fest reindrücken bei einigen boards.
Wozu? Windows funktioniert einwandfrei, das war eine Konfiguration über msconfig bzw. eine gesetzte Startoption. Es gibt kein Ablaufdatum für eine Windows-Installation. Und Neuinstallationen wegen Hardware-Wechsel sind spätestens seit Windows Vista Geschichte
 
  • Gefällt mir
Reaktionen: AB´solut SiD
Sapphire Forum
Zurück
Oben