_Cassini_ schrieb:
Hi, ich bin jetzt auch mal zum testen gekommen und hab zumindest schon mal Cinebench durchlaufen lassen.
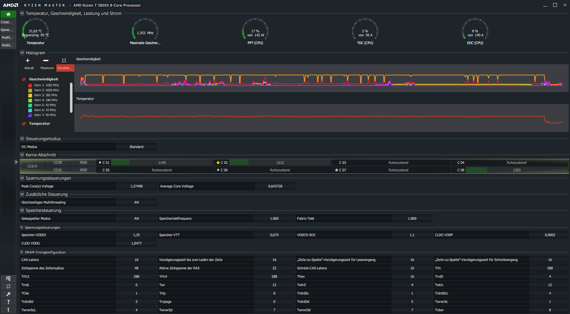
Ich hatte wohl kein großes Glück bei der Silicon Lottery. Mein 3700x macht im Ryzen Master ganz selten die 4,4Ghz. 4,35Ghz ist so der Standard.
Was mich ein wenig wundert ist, dass hauptsächlich CCX1 verwendet wird. Obwohl der beste Kern im CCX0 ist. (wenn ich die Sternchen im Ryzen Master richtig deute). Im Cinebench wurde Core4 im CCX0 nie verwendet. Eigentlich nur Core 5 und 6 aus CCX1.
Traurig bin ich allerdings jetzt nicht, dass der Boost selten erreicht wird. Find die CPU super und das neue BIOS hat die Bootzeiten wirklich gut reduziert. Nur leider funktioniert mein RAM OC nicht mehr mit den gleichen Einstellungen, das System war mit dem neuen BIOS dann total instabil. Da muss ich jetzt wieder ran
Witzig ist, dass ich mit dem "out of the Box BIOS" (weiß nicht mehr welche Version) einen Boost von 4,45GHz gesehen hab. Allerdings mit 200Pkt. weniger im Cinebench.
Hier noch die Werte vom Cinebench: SC: 501 MC: 4644
Vielen Dank noch an die Community, es ist sehr interessant hier mitzulesen (und den vielen anderen Ryzen-Threads) und die ein oder andere Einstellung selbst zu testen.
Ich habe dieselbe Kombi an CPU, Board, Netzteil.
RAM ist 3600 16-16-16-18 Vengeance Pro mit B-Dies. (hier wird später noch optimiert)
Aber Ram spielt bei CB kaum ne Rolle.
Allerdings Heatkiller 4 Pro auf dem 3700X.
Alles auf Stock, bzw. im UEFI auf Auto
Cinebench: SC: 502 MC: 4780
Mit Ryzen Master PBO + 100 Mhz auto OC
Cinebench: SC: 512 MC: 5010
Manuelles OC:
Vcore 1,448, also VId-Spannung, Cool'nQuit enable, C-States enable, All-core multiplierer 43,6, alles darüber
crasht jeder Benchmark
Cinebench: SC: ? MC: ~ 5200
Vielleicht hilft dir das, deine Werte einzuordnen.
Was ich bis heute noch nicht kapiert habe ist, dass ausschliesslich beim manuellen OC die CPU mit ~74° so richtig warm wird.
Bei allem was mit PBO und auto OC gemacht wird, erreiche ich nie mehr als 55°.
Also warum es wärmer wird, wenn man die automatische Spannungs- und Lastverteilung mit manuellem OC unterbindet, ist verstehbar. Aber da gibt es irgendein Temperaturlimit was bei diesem PBO-Kram immer greift. Aber welches? Und kann man das deaktivieren.
Und warum geht nicht mehr als 43,6 beim multiplier? Ich kann die Wärme doch locker abführen. Die Spannungsversorgung unseres Boards wird allg. als überdimensioniert bezeichnet.
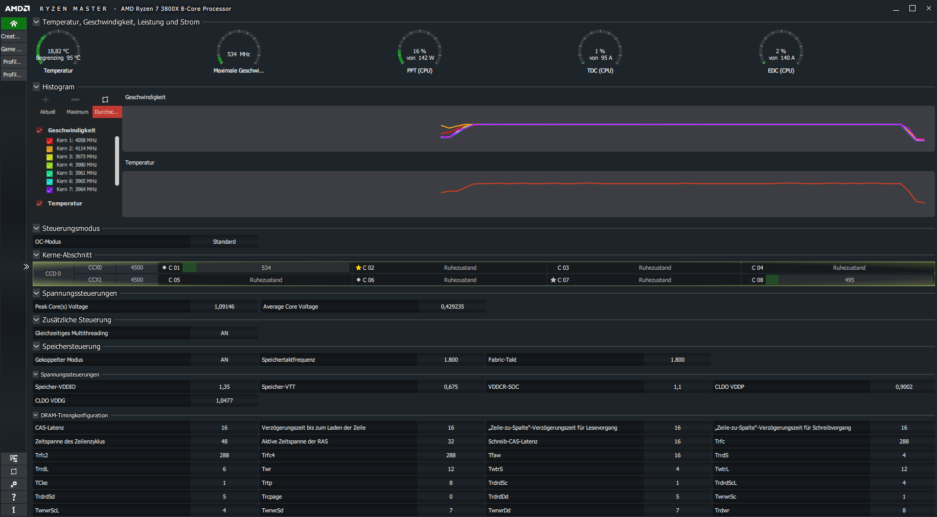
Mit 1.0.0.3 abba hatte ich boosts bis 4449 (wie bei dir), diese sind mit 1.0.0.4 B verschwunden. Stattdessen habe ich beobachtet, dass der Boost jetzt bis max. 4400 abwechselnd auf verschiedenen Kernen läuft.
Und die von Ryzen Master aus gut ausgezeichneten Kerne werden jetzt auch tatsächlich benutzt.
Aber insgesamt ist für mich alles ok. Meine 2070S ist jetzt endlich wieder voll ausgelastet, die allgem. Performance mehr als ausreichend. Werde wohl nach der aktuellen Spielphase alles auf auto lassen und einfach Spass beim Zocken haben.
Ich sag mir immer dass meine CPU jetzt boostet wie eine GPU. Dann verhält sich der 3700X relativ erwartungskonform
