Leserartikel AMD Ryzen - RAM OC Community

@ZeroCoolRiddler Ich habe jetzt nochmal mit deinen Änderungen gebencht, aber messe insgesamt (vllt. abgesehen von minimalen Änderungen im Messfehlerbereich oder Ausreißern) bei allen Einstellungen das selbe. Vielleicht stimmt da überall irgendwas nicht. Eigentlich müsste sich die Latenz ja schon einigermaßen messbar verbessern oder nicht?
 
Thaiphoon sagt mir:


MEMORY MODULE
Manufacturer
G.Skill
Series
Trident Z Neo
Part Number
F4-3600C16-16GTZNC
Serial Number
00000000h
JEDEC DIMM Label
16GB 2Rx8 PC4-2133-UB1-10
Architecture
DDR4 SDRAM UDIMM
Speed Grade
DDR4-2133
Capacity
16 GB (16 components)
Organization
2048M x64 (2 ranks)
Register Model
N/A
Manufacturing Date
Undefined
Manufacturing Location
Taipei, Taiwan
Revision / Raw Card
0000h / B1 (8 layers)



DRAM COMPONENTS
Manufacturer
Hynix
Part Number
H5AN8G8NDJR-TFC
Package
Standard Monolithic 78-ball FBGA
Die Density / Count
8 Gb D-die (Davinci / 17 nm) / 1 die
Composition
1024Mb x8 (64Mb x8 x 16 banks)
Clock Frequency
1067 MHz (0,938 ns)
Minimum Timing Delays
15-15-15-36-50
Read Latencies Supported
16T, 15T, 14T, 13T, 12T, 11T, 10T
Supply Voltage
1,20 V
XMP Certified
1802 MHz / 16-19-19-39-58 / 1,35 V
XMP Extreme
Not programmed
SPD Revision
1.0 / January 2014
XMP Revision
2.0 / December 2013


Im Dram-Calculator gibt es zu Hynix aber verschiedene Einstellungen, 100%ig sicher bin ich mir da nicht.
Ergänzung ()


1:45 Minuten Aida Mem Stress bis zum Fehler.
 

Anhänge

  • ryzen-master-memory-timings-002.PNG
    ryzen-master-memory-timings-002.PNG
    876,8 KB · Aufrufe: 370
Zuletzt bearbeitet:
Die habe ich ja aller übernommen - oder habe ich etwas übersehen?
 
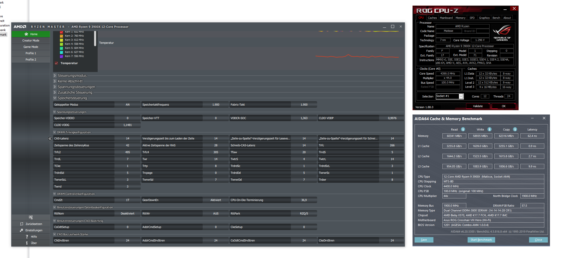
Nachdem ich mein kleines Upgrade auf den Ryzen 3900x vollzogen habe (inkl. Asus Crosshair VIII Hero) läuft der G.Skill Trident Z immer noch sein fein mit niedriger Latenz :D

Ich bin am überlegen, ob ich irgendwie 13er Timings hinbekomme, aber im Moment bin ich fast zu faul zum testen :affe:
 

Anhänge

  • 3900x.png
    3900x.png
    469,5 KB · Aufrufe: 429
cm87 schrieb:
Bisschen was hast übersehen ;)

Sorry, war schopn spät heute Nacht und ich ziemlich müde.
Habe die fehlenden Werte nun noch umgesetzt und AIDA läuft schonmal seit 6 Minuten. Wie lange sollte ich mir das ansehen? Vielen Dank für die Hilfe, bis ich die Erfahrungen alle selbst gemacht hätte wären sicher Wochen vergangen.
 
  • Gefällt mir
Reaktionen: cm87
Ja da habe ich auch schon dran gedacht. Ich bin ja eigentlich ganz froh, dass die Module so mit 1.45V laufen :D

Die Frage ist ja auch, ob da wirklich noch so viel rauszuholen ist. Was wirklich einiges gebracht hat, war der Sprung auf 3800 MHz mit 1900 MHz FCLK.
 
@domiji boah, was für ein Modell ist das genau? CL14 bei 3800 ist echt ne Hausnummer 😳

Aber sehe ich das richtig, dass du über 1,3V auf'm VSOC hast? 😨
 
  • Gefällt mir
Reaktionen: Alpha.Male
  • Gefällt mir
Reaktionen: cm87 und ZeroCoolRiddler
@DenMCX
Ist wahrscheinlich ein Auslesefehler.

Hab da schon öfters 1.3xxV im RM bei ASUS gesehen nur mit XMP aktiv. Hat sich dann herausgestellt das die richtige Spannung irgendwo bei ~1.1V war (HWiNFO).
 
DenMCX schrieb:
@domiji boah, was für ein Modell ist das genau? CL14 bei 3800 ist echt ne Hausnummer 😳

Aber sehe ich das richtig, dass du über 1,3V auf'm VSOC hast? 😨

Das sind G.Skill Trident Z 3600 CL15


Nein - auf dem SOC sind 1.080V

Der Ryzen läuft auf 4.4 GHz mit 1.30V
 
Gonzo28 schrieb:
Wie lange sollte ich mir das ansehen?
um die 60min (siehe Anleitung im Startbeitrag).

domiji schrieb:
Die Frage ist ja auch, ob da wirklich noch so viel rauszuholen ist. Was wirklich einiges gebracht hat, war der Sprung auf 3800 MHz mit 1900 MHz FCLK.
Also viel holt man da nicht mehr raus - vor allem bei der Latenz ist es halt irgendwann mal vorbei (außer Takt hilft noch wirklich).
 
Wie sind die Werte für mein System?
CBR20
SC 537
MC 9291 (mit allcore-oc hatte ich hier bis zu 9.900)
der 1usmus Energie-Plan hat im SC einiges gebracht.
 
ZeroCoolRiddler schrieb:
@Mork-von-Ork
ProcODT könnte etwas höher liegen, RTT mal 7/3/1 und 7/2/1 testen, CADs 24-20-20-24.

Ist im Grunde nur etwas Feintuning, viel dürfte sich nicht ändern.
So der Speicher ist jetzt angekommen und ich habe die ersten Versuche gestartet. Leider meldet das Bios mir mit den Einstellungen beim Starten immer MemoryOC Fail.
Hier ein Screen vom Ryzen Master mit den aktuellen Einstellungen. (Ram steht auf Auto damit der PC startet daher die 2400).
Vielleicht hat ja jemand eine Idee wo ich weiter ansetzen kann damit es funktioniert.
Master.jpg
 
Zurück
Oben