Balkonkraftwerk: eure Erfahrungen und Messwerte

DERHansWurst

Lt. Commander
Registriert
Sep. 2014
Beiträge
1.268
Abend zusammen,

ich hoffe, dass das Thema hier richtig platziert ist.

Seit ca. 2,5 Wochen habe ich ein 600W "Balkonkraftwerk" am Netz. Zur Zeit steht es noch als Provisorium am Balkon, erreichte aber laut Steckdose an guten Tagen auch die 600W-Marke. Allerdings erst, als ich die Panele an unserem Südbalkon sehr steil (60°) aufgestellt habe. Die Montage an das Geländer erfolgt in den nächsten Tagen.

Wenn man im Internet nach der Leistung einer solchen Anlage sucht, kommen zunehmend professionele Seiten mit Tipps, Tricks, blablabla. Aber ich finde nicht wirklich Erfahrungswerte von Benutzern aus dem echten Leben.

Daher dachte ich mir, könnte hier jeden mal reinschreiben, was er für Erfahrungen gemacht und Werte erreicht hat.
Natürlich ist mir klar, dass dies von diversen Faktoren abhängt. Aber dennoch könnte man ja mit der Angabe der Ausrichtung, des Winkels, ggf. Standortes ein paar Werte nennen. Somit könnte Menschen mit ähnlichen Bedingungen ihre Erfahrungen vergleichen.

Ich persönlich konnte (in den letzten 2 Wochen) als maximalen Ertrag eines Tages nur die 2,8KWh erreichen, da die Sonne zwar stark aber nur wenige Stunden unseren Balkon erstrahlen lässt. Wenn ich hier aus dem Fenster auf den Osthang schaue, wo die Sonne im Hochsommer erst um halb 10 und aktuell immerhin erst um 8 rum untergeht, frage ich mich natürlich, ob die Anschaffung so sinnvoll war. Heute war die Sonne um halb 6 um die Ecke.. nun ja, aber es soll hier nicht um Amortisierung gehen.

Freue mich auf Antworten.
LG Tobi
 
welche anlage hast du genau? man könnte ja mal für gängige, ansprechbare steuergeräte exporter bauen und irgendwo hosted grafana anbieten und Usern anbieten, ihre daten dort schick zu visualisieren
 
Tobi_A schrieb:
Ich persönlich konnte (in den letzten 2 Wochen) als maximalen Ertrag eines Tages nur die 2,8KWh erreichen

Ist doch klasse, viel mehr macht meine 800W Guerilla Anlage auch nicht.
Wegen deines Einwands über die Sinnhafotigkeit: Du hast dich doch sicher vor dem Kauf Informiert und weißt das das ganze sich frühestens in 7-8J amortisiert?

BW, LK Rottweil
4x200W Canadian Solar (gebraucht ca 8.5 Jahre alt)
1 APsystems QS1 1200W WR
Ausrichtung 130° SO ~45° Neigung

Nach zweieinhalb Jahren 1870kWh erzeugt.
 
Zuletzt bearbeitet:
2x Trina Vertex S 400Watt Module

Hoymiles 800Watt WR

Wolfsburg

Ein Modul Südausrichtung ~40° Neigung

Ein Modul bisschen mehr Richtung Abendsonne weiter gedreht, dass ich nachmittags auch noch was habe

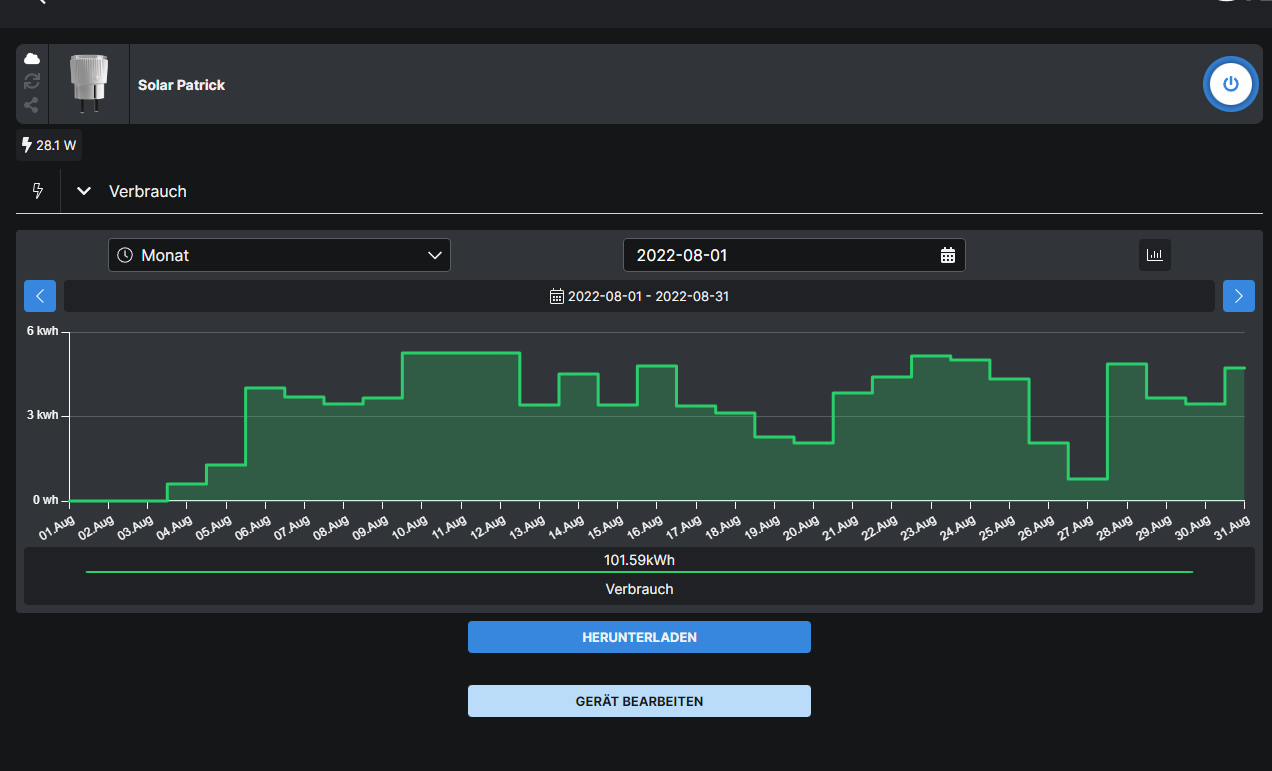
Ein Tag sieht bei mir ungefähr so aus:

2022-09-06 18_58_20-Shelly Home.png


In der Spitze komme ich auf 760Watt Ausgangsleistung

Ein Monat so:

2022-09-06 18_59_52-Shelly Home.png



läuft bei mir aber auch erst seit ende Juli
 
d3nso schrieb:
Ist doch klasse, viel mehr macht meine 800W Guerilla Anlage auch nicht.
Wegen deines Einwands über die Sinnhafotigkeit: Du hast dich doch sicher vor dem Kauf Informiert und weißt das das ganze sich frühestens in 7-8J amortisiert?
Ja ist klasse und ich bin auch voll zufrieden damit.
Klar informiert habe ich mich und ja, das Geld wird erst in vielen Jahren wieder drin sein.
Jetzt kommen die Abers:
  • die Stadt zahlt pauschal 150€ Prämie dafür
  • es sind nicht nur aus meinem Geldbeutel bezahlt worden
  • das gute Gefühl überwiegt über alle dem :)

@Reset90 mit welcher Hard- und Software zeichnest du das auf?
 
  • Gefällt mir
Reaktionen: JP-M und Poink
Hab ein 360 Watt monocrystalines Panel an einem Envertech 300 und der macht bei meiner Südausrichtung (30°Neigung) an Sonnigen Tagen zwischen 1,9 und 2,3kw.
Selbst bei dem mehr als durchwachsenen Wetter aktuell (Süden von BaWü) sieht's ganz gut aus (siehe Screenshot).
Die Kosten hab ich mittlerweile wieder drin für den Aufbau, jetzt spart es mir den Strom für den Pool (5.000L)
 

Anhänge

  • Screenshot_20220906-190712.png
    Screenshot_20220906-190712.png
    76,7 KB · Aufrufe: 290
Zuletzt bearbeitet:
  • Gefällt mir
Reaktionen: Poink
Ich habe drei JA Solar 325 Watt Süd-Ost und weitere drei Module Süd-West senkrecht an der Hauswand montiert. Maximale Leistung die ich bisher gesehen habe waren 1100 Watt. Der Ertrag reicht aus um von Frühjahr bis Herbst die ganze 24/7 Elektronik im Haus zu versorgen, also Server mit Platten, Firewall, Telefonanlage, zwei APs und ein Switch. Gepuffert wird alles in einem selbstgebauten Akku aus 18650er Zellen.

1662484444809.png


Ende des Monats kommen weitere 20 Solarmodule dann wird die Anlage auf das Dach erweitert. Insgesamt werden es dann 10kWp sein.
 
  • Gefällt mir
Reaktionen: todschick, Anoubis, Joker (AC) und eine weitere Person
Hier mein Tagesverbauch in der Bude. Das Balkonkraftwerk wird hier nicht gegengerechnet. Verbrauch liegt aber so zwischen 100 und 600 Watt. Normal ist 100 (Standby), wenn ich am PC Spiele sind es 600.


Da ich sowieso im Homeoffice bin und nicht der Nachtspieler bin, ist das schon ganz OK. Bin schon am überlegen ob ich mir das set noch mal hole um morgens und abends mehr rauszubekommen.

Selbstgebauten Hausakku finde ich auch ganz interessant, habe davon aber zu wenig Ahnung.
 

Anhänge

  • 2022-09-06 19_14_17-Shelly Home.png
    2022-09-06 19_14_17-Shelly Home.png
    65,4 KB · Aufrufe: 308
  • Gefällt mir
Reaktionen: Poink
Masamune2 schrieb:
Gepuffert wird alles in einem selbstgebauten Akku aus 18650er Zellen.
ich habe eine kiste mit 18650ern aus alten laptop akkus. Denke, dass ich die nicht zeitnah viel brauche. Vielleicht 4-5 zellen dieses Jahr noch.
Kannst du mit dem Rest was anfangen?
 
Tobi_A schrieb:
Die Montage an das Geländer erfolgt in den nächsten Tagen.
EFH oder MFH? Bei Letzterem benötigst du i.d.R. die Zustimmung des Vermieters und der Eigentümergemeinschaft, da dies als dauerhafte Störung der Optik bzw. Verunstaltung des Gebäudes gilt. Auf dem Balkon, hinter dem Geländer aufzustellen, ist hingegen problemlos möglich.
 
  • Gefällt mir
Reaktionen: alf420 und lazsniper
Nur falls das jemand nicht auf dem Schirm hat:

Diese Geräte müssen sowohl beim Netzbetreiber als auch der Bundesnetzagentur angemeldet werden. Zudem muss sichergestellt sein, das maximal 70% der Leistung (und zwar der maximalen Nennleistung) in das Netz zurückgespeist werden. Das zweite gilt bis 25KW Leistung. Das soll für kleine Anlagen geändert werden - wie gesagt: soll.
 
  • Gefällt mir
Reaktionen: Eisbrecher99
Jap, etwas offtopic und ich denke die aller meisten wissen es und entscheiden selbst, wie sie damit umgehen :)
 
yxcvb schrieb:
Diese Geräte müssen sowohl beim Netzbetreiber als auch der Bundesnetzagentur angemeldet werden. Zudem muss sichergestellt sein, das maximal 70% der Leistung (und zwar der maximalen Nennleistung)
Das wäre mir neu. Aber ich lerne gern dazu.
Dachte das bei solchen Balkonkraftwerken alle Bürokratie auf dem Weg bleiben soll
 
michi_z1981 schrieb:
Das wäre mir neu. Aber ich lerne gern dazu.
Dachte das bei solchen Balkonkraftwerken alle Bürokratie auf dem Weg bleiben soll
Bis 599 W (bzw. eigentlich VA) stimmt das auch. Aber ab 600 VA will der Netzbetreiber eine Meldung und dann noch separat die Registrierung im Marktstammregister. Die Betriebserlaubnis bekommt du aber höchstwahrscheinlich.
Wie genau das in der Leistung bwz. Scheinleistung zu sehen ist, bleibt offen. Manche Netzbetreiber sprechen in ihren Anmeldeformuluaren von "bis zu 600 VA" und andere eben "ab 600 W". Ob das jetzt einschließlich gemeint ist, ob die Grenze bei 599 VA bzw. W endet, ist mir auch nicht so klar.
 
@madmax2010: Danke für das Angebot, aktuell kann ich damit aber nix anfangen. Für die neue Anlage wird auch der Speicher erneuert und dann wird es ein größerer mit LiFePo Zellen.
 
  • Gefällt mir
Reaktionen: madmax2010
Zurück
Oben