• Mitspieler gesucht? Du willst dich locker mit der Community austauschen? Schau gerne auf unserem ComputerBase Discord vorbei!

CoD:Modern Warfare COD-Warzone: GPU Last schwankt zwischen 0-100% (very laggy)

tiwa86

Lt. Commander
🎂Rätsel-Elite ’18
Registriert
Sep. 2004
Beiträge
2.033
Hi ho,

ich bräuchte mal euer Schwarmwissen CB`ler,

seit einigen Tagen kann ich CoD Warzone nicht mehr wirklich flüssig spielen. Die FPS schwanken zwischen 45-80 (mit niedrigen Einstellungen im Spiel) hin und her und es treten regelmäßige Lags/Ruckler auf, die ein Spielen unmöglich machen. Mein PC steht in der Signatur. Bis auf das Update auf den aktuellen AMD Treiber habe ich nichts am Setting geändert.

Aktuell Maßnahmen, die ich schon versucht habe:
  • Core Unparking
  • GPU Powerlimit mal auf 50
  • GPU Settings auf Default
  • COD Settings auf Default
  • Modern Warfare.exe Priorität auf Normal
  • mal 60 oder 144 FPS im SPiel als Limit angegeben
  • COD Shader Pack neu installiert

So langsam glaube ich entweder an ein CPU-Limit oder an ein GPU Treiber Problem seit dem letzten Update. Weitere Vermutungen sind:
  • 8GB RAM sind zu wenig (obwohl es vor 2 Wochen noch gut spielbar war)
  • GPU hat nen Knacks

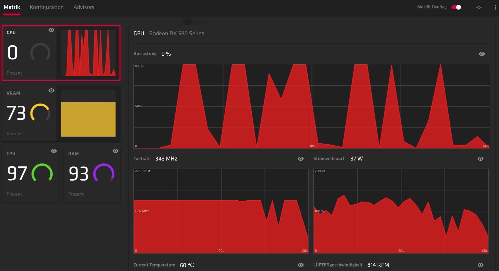
Die schwankende Auslastung der GPU habe ich versucht mal in einigen Diagrammen einzufangen. Fällt euch hier evtl. noch etwas auf, was ich nicht erkenne? Die Ruckler im Spiel kommen nach meinem Gefühl immer dann, wenn die GPU kurzzeitig im Schlafmodus ist.

Danke euch.
 

Anhänge

  • codmw_cpu.JPG
    codmw_cpu.JPG
    72,8 KB · Aufrufe: 631
  • codmw_gpu.JPG
    codmw_gpu.JPG
    102,5 KB · Aufrufe: 622
  • codmw_gpu_1.JPG
    codmw_gpu_1.JPG
    96,8 KB · Aufrufe: 613
CPU Limit ist doch offensichtlich. Bedenke auch das ständig nach gepatched wird. Irgendwann ist es auch möglich das ein momentan laufendes System nicht mehr die Leistung bringt die es davor hatte.
 
Zu schwache CPU und zu wenig RAM dazu noch sehr langsamen, da kann die GPU nix dafür.
 
  • Gefällt mir
Reaktionen: eRa84
Quasi jeden Tag gibts zu diesem Spiel 5-10 solcher Threads. Müsste eigentlich langsam allgegenwärtig sein das Problem, dass das Spiel gewisse Anforderungen und auch Bugs hat.
 
Jep CPU-Limit nen FX-6100 ist einfach gefühlt aus der Steinzeit. Da muss was neues her.
 
zu wenig ram, schwache cpu .. da muss was neues her.
 
Okaaay, eindeutiger gehts kaum. :) Danke euch für die bestätigte Vermutung. Dann werd ich wohl mal auf die kommenden AMD Renoir schielen.

Aktuell sind die 3000er von AMD auch sehr nice, aber da ich zu 80% designe reicht mir der alte Schinken noch.
 
also meine abenteuerliche these: Du wohnst in einem mehrfamilienhaus etc. oder zentral wo viele W-lan's in der luft rumgeistern

Bin umgezogen und davor lief alles paletti im W-lan und an selbigem rechner...
habe dann die temps überprüft und die auslastung der einzelnen komponenten etc. kein fehler gefunden

seit ich power-lan hab kann ich wieder zu 99% ruckelfrei zocken
war in CSGO und CODWW2 bei mir der fall
 
@1b0i - Hast du mal einen Blick auf die Screens im ersten Post geworfen? Eindeutiges CPU und RAM Limit, sozusagen Beispielhaft ...
 
PCTüftler schrieb:
@1b0i - Hast du mal einen Blick auf die Screens im ersten Post geworfen? Eindeutiges CPU und RAM Limit, sozusagen Beispielhaft ...

Ja jetzt schon, vor dem post nicht.
naja, kann ja eine ganze aneinanderreihung von problemen sein.
wenn möglich und vorhanden einfach mal das "wlan" kabel durch die wohnung spannen und testen :freak: ;)
 
@1b0i : Danke für den Hinweis, aber wir wohnen alleine in einem Reihenhaus und das WLAN Setup hab ich vir dem Problem und danach nicht geändert. Aktuell ist es ein Repeater, vorher hatte ich sogar Powerline. Hier aber deutlich weniger Mbit/s und höheren Ping als jetzt im 5Ghz Netz.

Ich glaube das erst mit einem COD Patch dann noch deutlicher meine alte CPU und der wenige RAM zu den jetzigen Probs geführt hat. Vorher konnte ich zumindest auf Low und in FHD paar Runden spielen - kleine Lags und Framedrops waren aber auch da schon vorhanden
 
  • Gefällt mir
Reaktionen: 1b0i
Bei mir seit heute. Gestern ging mit Patch 1.19 noch alles auf 50-55 fps, jetzt gurke ich immer mit 20-25 fps rum, GPU wird aber auch nur zu 35 % ausgelastet. Scheint irgendein Bug zu sein, habe bereits diverse Sachen probiert.

EDIT: konnte es fixen, indem ich auf den Battle.Net Beta Client gewechselt bin. Echt merkwürdig das ganze
 
Zuletzt bearbeitet:
Zurück
Oben