Du verwendest einen veralteten Browser. Es ist möglich, dass diese oder andere Websites nicht korrekt angezeigt werden.
Du solltest ein Upgrade durchführen oder einen alternativen Browser verwenden.
Du solltest ein Upgrade durchführen oder einen alternativen Browser verwenden.
Test Community-Benchmark: Wie läuft Stalker 2 auf euren Grafikkarten und CPUs?
- Ersteller Vitche
- Erstellt am
- Zum Test: Community-Benchmark: Wie läuft Stalker 2 auf euren Grafikkarten und CPUs?
@Headyus Die 4080 ist dabei gar nicht der Flaschenhals, sondern in diesem Fall mit der Benchmark-Sequenz im CPU-Limit der 5800X3D. Also ja, es ist schlecht gemacht, aber anders, als du vielleicht denkst. ^^
Das ist mein PC, ich hab keine 4090 hier. 😅lolekdeluxe schrieb:Ich bin schockiert der erste Benchmark ist nicht eine RTX 4090.
Zuletzt bearbeitet:
Das CMS erkennt deinen Beitrag nicht als Benchmark-Ergebnis, weil du die Formatierung irgendwie verändert hast mit deinen Bildern. Kannst du das rückgängig machen? Alternativ kann ich die Werte händisch eintragen, aber dann fehlt die Verknüpfung zu deinem Beitrag.nero1337 schrieb:System: RTX 4080 Super, 7800X3D […]
G
GreatEvil
Gast
Stalker 2 läuft technisch einfach total mies.
Im Vergleich zum EA von POE 2 ist Stalker 2 einfach nur ein Schrotthaufen.
Meine Zeit gehört klar POE 2!
Im Vergleich zum EA von POE 2 ist Stalker 2 einfach nur ein Schrotthaufen.
Meine Zeit gehört klar POE 2!
Leicht nach unten korrigiert, radioaktive Asche auf mein HauptVitche schrieb:korrigier das im Diagramm
Vielen Dank! Ich kann das mit unserem Stalker 2 öffnen, jetzt ist die Frage, wie es mit der Standard-Version aussieht. Hat die jemand und könnte das testen? Wenn das nämlich läuft würde ich das Savegame im Artikel durch deines ersetzen, auch wenn das ganz leicht anders ist (weil da auch andere NPCs stehen).A.Xander schrieb:@Vitche
Ich hab mal ne Save Datei erstellt, aber leider die Limited nicht die Standardversion.
CDLABSRadonP...
Vice Admiral
- Registriert
- Feb. 2021
- Beiträge
- 7.139
Ähhm...xxlrider schrieb:Ich kaufe nur Spiele die auch annehmbar laufen, außerdem habe ich ja noch die alte Trilogie.
Und die ruckelt nicht.
...klingt da nur bei mir ein wie läuft denn bitte Elex, da bleibe ich lieber bei Gothic III, das läuft wenigstens anständig im Kopf? (Disclaimer: Bezieht sich natürlich auf Gothic 3 vor dem Parallel Universe Patch) Also unbestritten, S.T.A.L.K.E.R. 2 läuft noch nicht gut genug. Aber das tun die alten Teile auch nicht und dafür sind sie berühmt.
Edit: Im ursprünglichen Beitrag stand Elex 2 --- das ergibt zwar auch viel mehr inhaltlichen (also für den Vergleich) Sinn, aber tatsächlich erschien die erste Version des Parallel Universe Patches schon davor!
Zuletzt bearbeitet:
nero1337
Cadet 2nd Year
- Registriert
- Sep. 2015
- Beiträge
- 29
Habe es noch mal in die ursprüngliche Formatierung geändert, vielleicht klappt es ja jetztVitche schrieb:Das CMS erkennt deinen Beitrag nicht als Benchmark-Ergebnis, weil du die Formatierung irgendwie verändert hast mit deinen Bildern. Kannst du das rückgängig machen? Alternativ kann ich die Werte händisch eintragen, aber dann fehlt die Verknüpfung zu deinem Beitrag.
cheyennne_hey
Banned
- Registriert
- Dez. 2024
- Beiträge
- 80
DLSS: Quality -> Leistungsverbenner.. Balanced ja sogar Performance merken 99% der User kein Unterschied, dafür deutlich spüren Sie mehr FPS.
Quality ist pure Verschwendung in Szenarien, wo das Game (4k) eh schon an der 40,50 FPS Marke kratzt.
Framegeneration, wird auch nicht mitgenutzt -> Frage mich warum?
Im grunde wird hier einfach ein schlechter Deal gemacht mit den Einstellungen.
Quality ist pure Verschwendung in Szenarien, wo das Game (4k) eh schon an der 40,50 FPS Marke kratzt.
Framegeneration, wird auch nicht mitgenutzt -> Frage mich warum?
Im grunde wird hier einfach ein schlechter Deal gemacht mit den Einstellungen.
meckswell
Lt. Commander
- Registriert
- Mai 2024
- Beiträge
- 1.482
Hallo Fabian, wäre es möglich, damit ein bisschen was zusammen kommt, dass jeder seine Version benutzt und einfach ab dem Startpunkt (siehe Bild) 20s durch Zalissja rennt, ohne zu sprinten, auf dem Weg bleibend. Idee halt.
Am Tag, kein Regen. Wenns geht.
Es ist wegen der Inkompatibilitäten der einzelnen Versionen mit dem Savegame.
Am Tag, kein Regen. Wenns geht.
Es ist wegen der Inkompatibilitäten der einzelnen Versionen mit dem Savegame.
Zuletzt bearbeitet:
- Registriert
- März 2019
- Beiträge
- 2.186
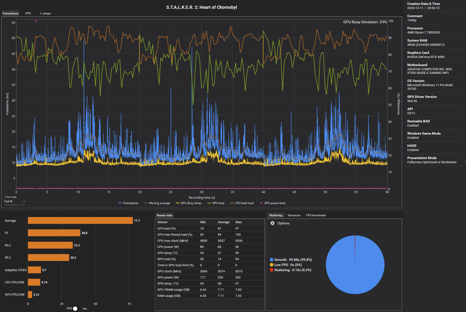
System: RTX 4090 (OC), 7800X3D (SMT OFF)
Stalker 2 – 1.920 × 1.080, „Episch“, Upsampling Quality: 81,3
Stalker 2 – 2.560 × 1.440, „Episch“, Upsampling Quality: 77,7
Stalker 2 – 3.840 × 2.160, „Episch“, Upsampling Quality: 71,5
@Vitche
Weil eben die Frage schon aufgetaucht ist, Savegame Import ist wichtig, auch im PCGH Forum gab es schon aufgrund unterschiedlicher Savegames unterschiedliche Resultate (erkennt man an den Frametimes sehr gut), da bitte noch ein Hinweis am besten fettgedruckt hinterlegen.
Stalker 2 – 1.920 × 1.080, „Episch“, Upsampling Quality: 81,3
Stalker 2 – 2.560 × 1.440, „Episch“, Upsampling Quality: 77,7
Stalker 2 – 3.840 × 2.160, „Episch“, Upsampling Quality: 71,5
1080p
1440p
2160p
1440p
2160p
@Vitche
Weil eben die Frage schon aufgetaucht ist, Savegame Import ist wichtig, auch im PCGH Forum gab es schon aufgrund unterschiedlicher Savegames unterschiedliche Resultate (erkennt man an den Frametimes sehr gut), da bitte noch ein Hinweis am besten fettgedruckt hinterlegen.
Ähnliche Themen
- Antworten
- 110
- Aufrufe
- 11.073
- Antworten
- 164
- Aufrufe
- 15.050
- Antworten
- 439
- Aufrufe
- 39.657
- Antworten
- 282
- Aufrufe
- 31.267