Du verwendest einen veralteten Browser. Es ist möglich, dass diese oder andere Websites nicht korrekt angezeigt werden.
Du solltest ein Upgrade durchführen oder einen alternativen Browser verwenden.
Du solltest ein Upgrade durchführen oder einen alternativen Browser verwenden.
CPU-Limit mit einem Ryzen 5900x bei WQHD (RTX 4070 ti)
- Ersteller Dennal
- Erstellt am
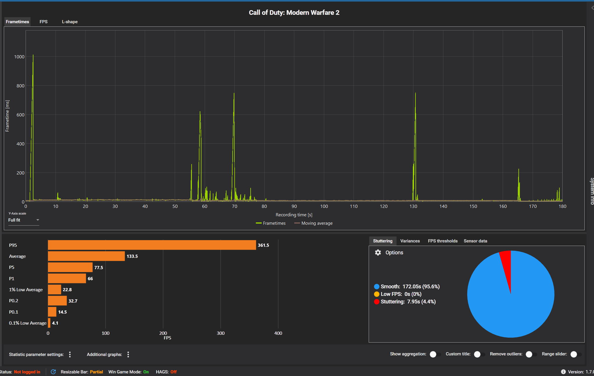
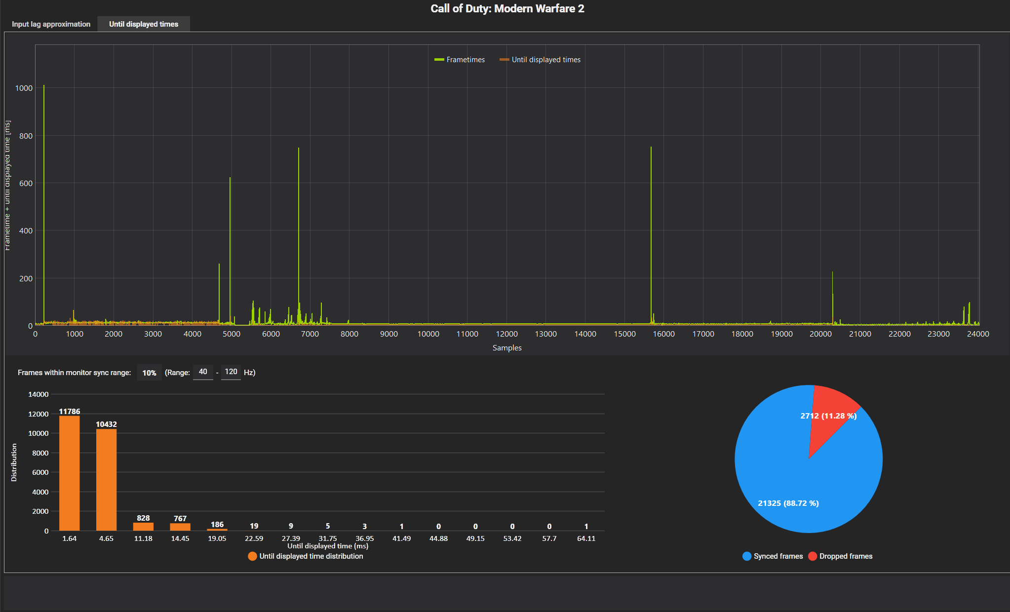
Was kann man dagegen tun?slice90 schrieb:Jetzt sieht man deutliche Aussetzer. Da droppt der Verbrauch der GPU kurz extrem ab.
Wie kann das passieren?
Gibt viele Gründe. Einer wäre, es liegen keine Daten mehr vor. Durch Engpässe bei CPU, SSD oder was auch immer. Deswegen suchen wir ja hier, bzw. versuchen Gründe auszuschließen.
Passiert denn etwas parallel zu den Drops? Andere Prozesse ziehen CPU Zeit, SSD ist busy, ...
Passiert denn etwas parallel zu den Drops? Andere Prozesse ziehen CPU Zeit, SSD ist busy, ...
Im Spiel friert kurzzeitig das Bild ein, bei den Mittel schweren Drops. Bei den leichten fühlen sich die Bewegungen hakelig an. Bei den schweren Drops verliere ich kurzzeitig die Kontrolle über meine Spielfigur. Quasi die letzte Eingabe von mir friert ein.
kurfuerst1982
Lieutenant
- Registriert
- Feb. 2008
- Beiträge
- 549
Schalt mal PBO im Bios aus.
Bevor ich des vergesse. Ich habe vor ein paar Tagen den Prozessor gewechselt. Am Anfang war der 5800x drinnen. Diesen habe ich ausgetauscht, weil ich den nicht entsprechend kühlen konnte. Aber auch bei diesen hatte ich dieselben Probleme wie jetztFUSION5 schrieb:Gibt viele Gründe. Einer wäre, es liegen keine Daten mehr vor. Durch Engpässe bei CPU, SSD oder was auch immer. Deswegen suchen wir ja hier, bzw. versuchen Gründe auszuschließen.
Passiert denn etwas parallel zu den Drops? Andere Prozesse ziehen CPU Zeit, SSD ist busy, ...
grand_sniper
Lt. Junior Grade Pro
- Registriert
- Jan. 2020
- Beiträge
- 338
Hi,
hatte mal mit einem ASUS 27" Monitor und G-Sync vergleichebare Probleme. DeepRockGalactic, Anno1800 etc. hatte ich immer wieder freezes, FPS aber voll in Ordnung.
Selbst wenn man G-Sync abschaltete war es besser, aber nicht weg.
In einem anderem Forum fand ich auch Leidensgensossen dazu.
Nach dem 2ten ASUS Monitor Austausch gab ich den Monitor zurück und mit meinem neuen Monitor von LG habe ich keine Probleme mehr.
hatte mal mit einem ASUS 27" Monitor und G-Sync vergleichebare Probleme. DeepRockGalactic, Anno1800 etc. hatte ich immer wieder freezes, FPS aber voll in Ordnung.
Selbst wenn man G-Sync abschaltete war es besser, aber nicht weg.
In einem anderem Forum fand ich auch Leidensgensossen dazu.
Nach dem 2ten ASUS Monitor Austausch gab ich den Monitor zurück und mit meinem neuen Monitor von LG habe ich keine Probleme mehr.
Guten Abend, wie kann ich euch nun die Capframex aufnahmen schicken?
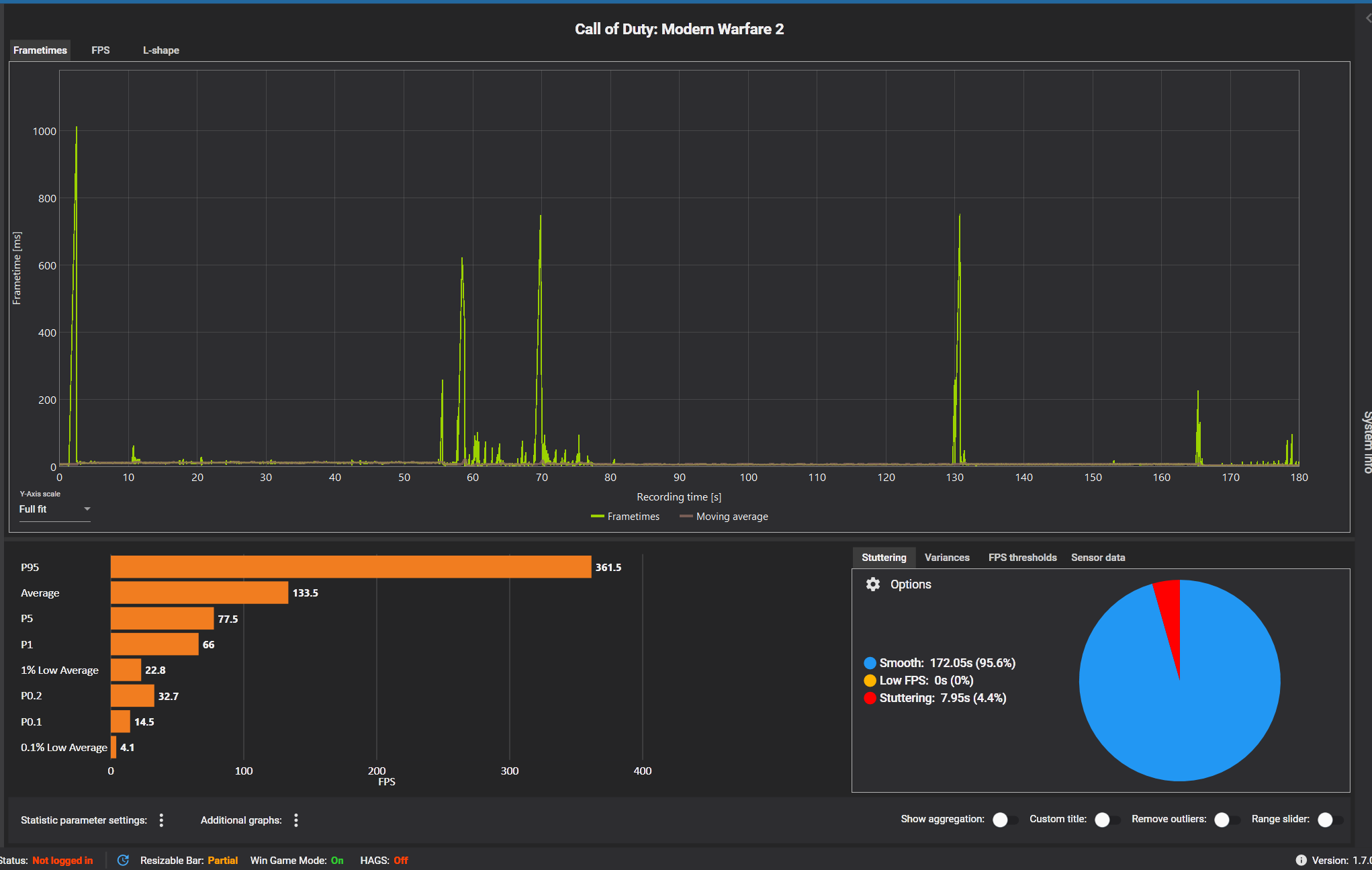
Das war von einer runde Warzone 2
So, noch mal ein Eindruck zu meiner GPU-Auslastung bei Warzone 2
Ergänzung ()
Habe keinen Plan wie man die Daten versendet.slice90 schrieb:Jetzt sieht man deutliche Aussetzer. Da droppt der Verbrauch der GPU kurz extrem ab.
Das war von einer runde Warzone 2
Ergänzung ()
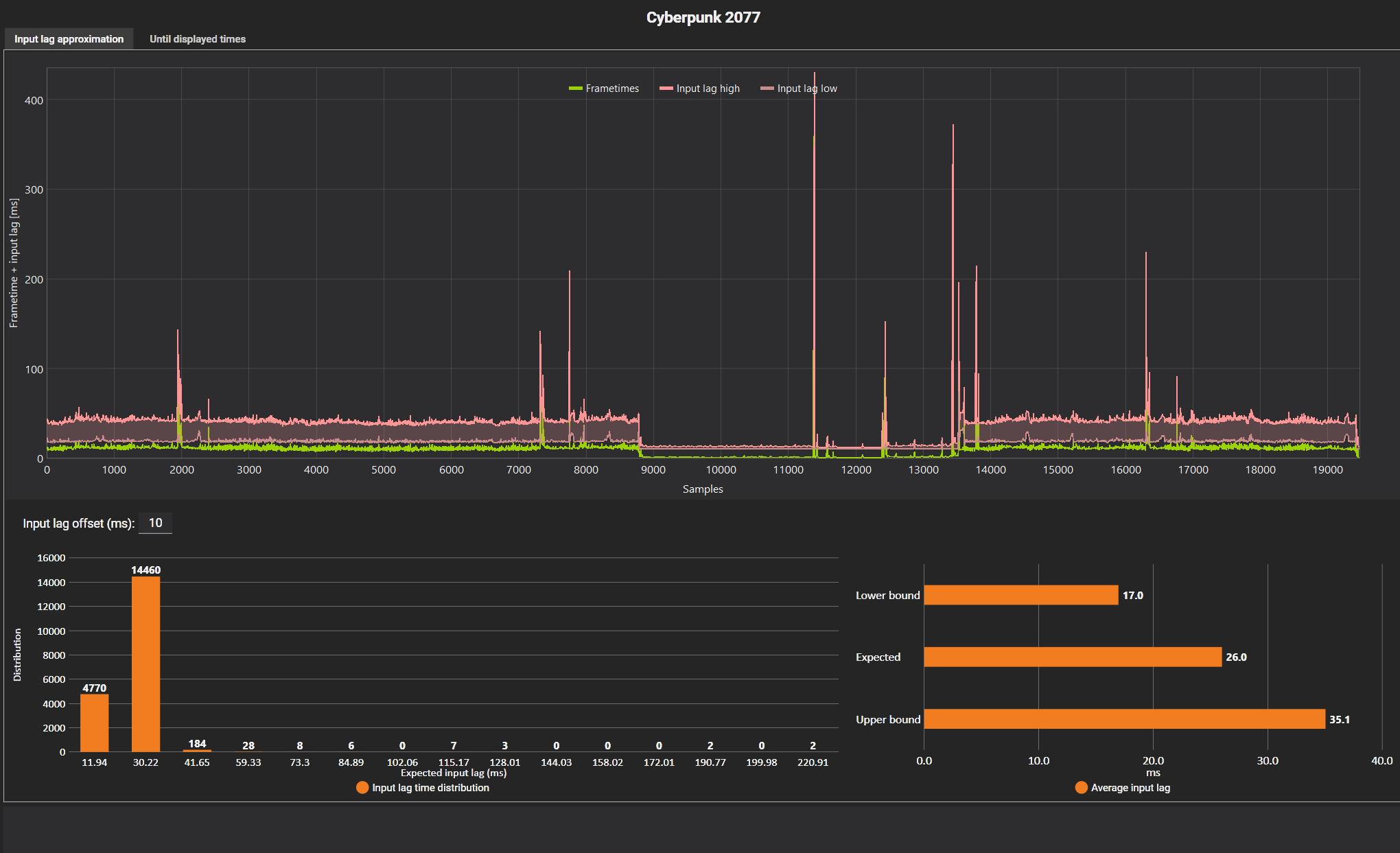
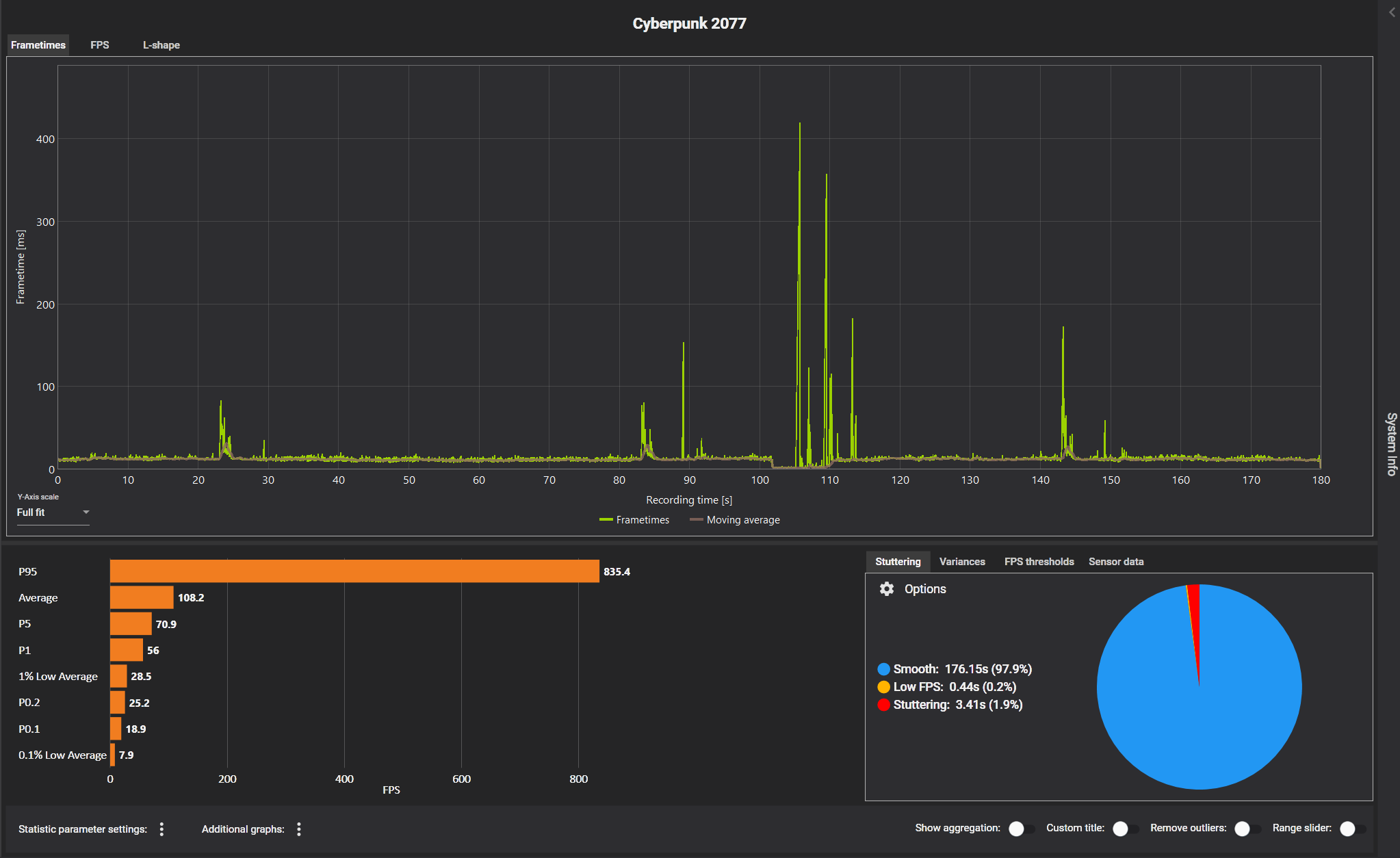
Cyberpunk sieht von den Werten her nicht so schlimm aus. Fühlt sich aber durch die Aussetzer schlechter als Warzone anslice90 schrieb:Tritt es auch auf wenn du die FPS z.B. auf 90 limitierst? Langsam gehen mir die Ideen aus 😅
Du kannst auch mal mit CapFrameX gucken was die CPU macht, wenn wieder die besagten Aussetzer auftreten. Dafür muss das overlay aktiviert sein mit den ensprechenden Sensorwerten von der CPU.
Ergänzung ()
So, noch mal ein Eindruck zu meiner GPU-Auslastung bei Warzone 2
Anhänge
-
Foto 1.PNG125,9 KB · Aufrufe: 255 -
Foto 2.PNG241 KB · Aufrufe: 262 -
Foto 3.PNG238,5 KB · Aufrufe: 257 -
Foto 4.PNG108,5 KB · Aufrufe: 248 -
Cyberpunk Foto 1.PNG117,4 KB · Aufrufe: 255 -
Cyberpunk Foto 2.PNG226,5 KB · Aufrufe: 257 -
Cyberpunk Foto 2.5.PNG237,6 KB · Aufrufe: 245 -
Cyberpunk Foto 3.PNG118,4 KB · Aufrufe: 251 -
Warzone 2 GPU-Auslastung.gif37,6 KB · Aufrufe: 252
Zuletzt bearbeitet:
Ja, also ich jedenfalls. Mit CapeFrameX kenne ich mich leider nicht so aus. Auf den ersten Blick erkennt man das es eben stuttering gibt. Die Auswertung soll mal einer der anderen machen.
Drei Ideen die mir jetzt noch gekommen sind:
1. Mal dem Vorschlag von @grand_sniper nach gehen und nur den zweit Monitor anschließen.
2. Mal die Taktfrequenzen und Temperaturverlauf der CPU aufzeichnen und anschauen. Dazu im Bios mal schauen ob das Templimit der CPU verstellt wurde bzw. ob Autoboost Funktionen aktiviert sind.
3. Es handelt sich um ein Treiberproblem im Zusammenhang mit der RTX4070TI. Hast du mal nach Bugreports bezüglich der RTX4070TI auf Reddit oder bei Nvidia geschaut.
Drei Ideen die mir jetzt noch gekommen sind:
1. Mal dem Vorschlag von @grand_sniper nach gehen und nur den zweit Monitor anschließen.
2. Mal die Taktfrequenzen und Temperaturverlauf der CPU aufzeichnen und anschauen. Dazu im Bios mal schauen ob das Templimit der CPU verstellt wurde bzw. ob Autoboost Funktionen aktiviert sind.
3. Es handelt sich um ein Treiberproblem im Zusammenhang mit der RTX4070TI. Hast du mal nach Bugreports bezüglich der RTX4070TI auf Reddit oder bei Nvidia geschaut.
Habe es in Warzone 2 probiert. Auflösung auf 720 P, Grafikeinstellungen low.
Habe mehr FPS als in WQHD, heisst ich habe kein CPU-Limit oder?
Ausser das ein Kern auf 100% geht, siehe Bilder, gibt es sonst weniger Probleme.
Nur der Input Lag macht mir sorgen. Der ist doch relativ hoch an manchen stellen oder?
Habe mehr FPS als in WQHD, heisst ich habe kein CPU-Limit oder?
Ausser das ein Kern auf 100% geht, siehe Bilder, gibt es sonst weniger Probleme.
Nur der Input Lag macht mir sorgen. Der ist doch relativ hoch an manchen stellen oder?
Das macht ein reines CPU Limit eher unwahrscheinlich. Meine letzten Ideen:
Sata Kabel galls vorhanden austauschen, bzw. Sata Port wechseln.
RAM Riegel raus und wieder einsetzen.
Damit bin ich mit meinem Latein am Ende.
Sata Kabel galls vorhanden austauschen, bzw. Sata Port wechseln.
RAM Riegel raus und wieder einsetzen.
Damit bin ich mit meinem Latein am Ende.
kurfuerst1982
Lieutenant
- Registriert
- Feb. 2008
- Beiträge
- 549
Setz mal dein Bios zurück mit Batterie raus Methode und lass dann mal alles auf Default und schau obs dann noch ruckelt.
b3nb0hne
Commander
- Registriert
- Jan. 2009
- Beiträge
- 2.789
Wie sieht es bei anderen Spielen auf oder nur bei WZ2 das Problem?
Bei WZ konnte man in der Config dem Spiel sagen wie viel Kerne es benutzen sollte, weiß nicht ob das in WZ2 noch immer der Fall ist, würde mich aber nicht wundern wenn dem noch immer so ist
Wenn man bei CB im CoD Forum ließt bist du nicht der einzige mit ähnlichen Probleme, ich behaupte einfach mal, dass das Spiel schlampig Programmiert wurde
Edit: Aktivieren mal DLSS, dies scheint zu helfen, wieso auch immer
Bei WZ konnte man in der Config dem Spiel sagen wie viel Kerne es benutzen sollte, weiß nicht ob das in WZ2 noch immer der Fall ist, würde mich aber nicht wundern wenn dem noch immer so ist
Wenn man bei CB im CoD Forum ließt bist du nicht der einzige mit ähnlichen Probleme, ich behaupte einfach mal, dass das Spiel schlampig Programmiert wurde
Edit: Aktivieren mal DLSS, dies scheint zu helfen, wieso auch immer
Ähnliche Themen
- Antworten
- 8
- Aufrufe
- 758
- Antworten
- 30
- Aufrufe
- 1.907
- Antworten
- 83
- Aufrufe
- 4.839
- Antworten
- 45
- Aufrufe
- 3.224
- Antworten
- 19
- Aufrufe
- 1.494