Schalt mal auf DX11 um, wenn Du eh nicht Frame Generation nutzt, bringt Dir DX12 aktuell nix. Nach dem Umschalten aus dem Sim raus, DX Cache leeren und einmal rebooten. Auch würde ich mal in den Optionen den Rolling Cache erst deaktivieren und dann löschen. Zudem im nVIDIA Control Panel den Shadercache global mal auf unbegrenzt stellen.
Du verwendest einen veralteten Browser. Es ist möglich, dass diese oder andere Websites nicht korrekt angezeigt werden.
Du solltest ein Upgrade durchführen oder einen alternativen Browser verwenden.
Du solltest ein Upgrade durchführen oder einen alternativen Browser verwenden.
MFS2020
- Ersteller HakanNRW
- Erstellt am
- Registriert
- März 2024
- Beiträge
- 31
SpartanerTom schrieb:Das wird das Problem nichtmal ansatzweise lösen.
Teste bitte zunächst verschiedene Szenarien (Stadt-Überflug vs freie Landschaft) mit einem Auswertungstool deiner Wahl: CapFrameX, Intel Presentmon oder dem integrierten FPS monitor der Flight-Simulator Dev tools.
Ansonsten kannst du nur im Dunklen stochern.
Außerdem sollte man beim FlightSimulator nicht alle Grafikeinstellungen auf Anschlag schieben sondern sollte das ganze differenziert betrachten. Es gibt einige richtig performancehungrige Optionen die allein schon einen großen Unterschied machen können.
Du hast auch immernoch nicht genau beschrieben oder quantifiziert wie sich deine Ruckler äußern. Es gibt ja auch noch ganz andere Baustellen im FS wie z.B. RollingCache der manchmal Probleme macht oder Stocken durch das dynamische Nachladen der Texturen.
Außerdem bin ich immer noch der Überzeugung das Frame-Generation beim Flight-Simulator einen Blick wert ist.
Anhänge
syfsyn
Admiral
- Registriert
- Nov. 2010
- Beiträge
- 8.922
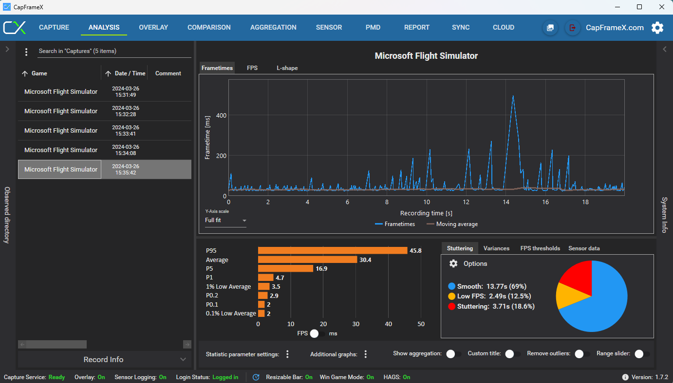
zu capframex mal das man kann die gpu load und gpu busy anzeigen lassen das sieht so aus dann sieht amnw as die gpu rendern könnte und wa die cpu avg zulässt dafür muss nur ein schalter auf ms statt fps sein
Siehe das
Den msfs2020 hab ich derzeit nicht installiert und ältere Versionen von dem tool hat kein gpu busy recordings.
Das maln sehr gutes Rennspiel deutlich besser als die neueren. der haken abseits cpu limit das spiel clipped ab 450fps
Da kommt die engine an ihr limit.
Metrik.
gpu avg das was an fps die gpu ausgibt und die cpu schafft zu rendern cpu limit
gpu busy das was die gpu rendern könnte wenn die cpu schneller wäre.
Cpu limit begegnen mir oft bei legacy spielen von vor 10 Jahren am häufigsten ich bin unempfindlich in Sachen tearing daher offene fps zumal dies Vorteilhafter bei der Steuerung ist betrifft nur engines die relativ fps gebunden sind.
Die Ue und unity sind es nicht gleichwohl idtech5 und iwtech6 sowie auch die microsoft engine fürn ms flight die sind entkoppelt von den fps. Source 2 (counter strike 2) wär ne engine die an die fps gebunden sind. Darum der high fps Wahn.
Der Rest sieht nur sauberer aus aber steuert sich unabhängig. Der Vorteil bei mehr fps ist früher was zu sehen besteht allerdings immer betrifft aber nur display mit mehr als 60hz der gute Kompromiss sind 75hz, 100hz und maximal 144hz mehr macht kein Sinn. Den je höher desto stärker tritt der slowmo Effekt ein Ruckeln bei 50fps-75hz
Gsync und freesync egalisieren das, das kann aber zu Übelkeit führen da nicht konstante hz.
mein rat hdr und va sowie min 100hz derzeit beste Lösung
Gänzlich gelöst OLED
Zu msfs2020 zurück das spiel ist cpu limitiert min sollte aber ne rtx2080ti bei 60fps sein auf 1440p
dazu settings im spiel umstellen.
Dx11 wichtig da der dx12 Pfad unsauber läuft dann cache leeren
Dann Texturen download deaktivieren das kann die engine Wartezyklen verursachen da braucht es zwingend Glasfaser min 1gbits alles andere führt zu fps Einbrüchen.
Siehe das
Den msfs2020 hab ich derzeit nicht installiert und ältere Versionen von dem tool hat kein gpu busy recordings.
Das maln sehr gutes Rennspiel deutlich besser als die neueren. der haken abseits cpu limit das spiel clipped ab 450fps
Da kommt die engine an ihr limit.
Metrik.
gpu avg das was an fps die gpu ausgibt und die cpu schafft zu rendern cpu limit
gpu busy das was die gpu rendern könnte wenn die cpu schneller wäre.
Cpu limit begegnen mir oft bei legacy spielen von vor 10 Jahren am häufigsten ich bin unempfindlich in Sachen tearing daher offene fps zumal dies Vorteilhafter bei der Steuerung ist betrifft nur engines die relativ fps gebunden sind.
Die Ue und unity sind es nicht gleichwohl idtech5 und iwtech6 sowie auch die microsoft engine fürn ms flight die sind entkoppelt von den fps. Source 2 (counter strike 2) wär ne engine die an die fps gebunden sind. Darum der high fps Wahn.
Der Rest sieht nur sauberer aus aber steuert sich unabhängig. Der Vorteil bei mehr fps ist früher was zu sehen besteht allerdings immer betrifft aber nur display mit mehr als 60hz der gute Kompromiss sind 75hz, 100hz und maximal 144hz mehr macht kein Sinn. Den je höher desto stärker tritt der slowmo Effekt ein Ruckeln bei 50fps-75hz
Gsync und freesync egalisieren das, das kann aber zu Übelkeit führen da nicht konstante hz.
mein rat hdr und va sowie min 100hz derzeit beste Lösung
Gänzlich gelöst OLED
Zu msfs2020 zurück das spiel ist cpu limitiert min sollte aber ne rtx2080ti bei 60fps sein auf 1440p
dazu settings im spiel umstellen.
Dx11 wichtig da der dx12 Pfad unsauber läuft dann cache leeren
Dann Texturen download deaktivieren das kann die engine Wartezyklen verursachen da braucht es zwingend Glasfaser min 1gbits alles andere führt zu fps Einbrüchen.
Das ist nicht "unschön", das ist eine Katastrophe, das kann kein Mensch lesen...Pinguin1 schrieb:@syfsyn
Nimms nicht persönlich, aber der Text ist echt unschön zu lesen.
- Registriert
- März 2024
- Beiträge
- 31
Früher mit DOS war es einfacher, wenn ein Spiel nicht lief hat man etwas in der config.sys was geändert das wars oder mit eine Vodoo3dx Karte erweitert 
Pinguin1 schrieb:@syfsyn
Nimms nicht persönlich, aber der Text ist echt unschön zu lesen.
Die Sätze evtl. mal bissl aufteilen?
Muss meinen MSFS heute auch mal wieder anwerfen.
Spiel allerdings in FHD mit einem 144Hz Bildschirm.
Ergänzung ()
AnkH schrieb:Das ist nicht "unschön", das ist eine Katastrophe, das kann kein Mensch lesen...
G-Sync hab ich abgeschalten da es zu flackern führt umgestellt auf 120hz hab ich auch schon, schade ist ich hab noch einige add ons wie navigraph, von Orbx einige zusätzliche texture addons (Wetter, Runway) wenn die noch laufen wird es etwas schlimmersyfsyn schrieb:zu capframex mal das man kann die gpu load und gpu busy anzeigen lassen das sieht so aus dann sieht amnw as die gpu rendern könnte und wa die cpu avg zulässt dafür muss nur ein schalter auf ms statt fps sein
Siehe das
Anhang anzeigen 1468826
Den msfs2020 hab ich derzeit nicht installiert und ältere Versionen von dem tool hat kein gpu busy recordings.
Das maln sehr gutes Rennspiel deutlich besser als die neueren. der haken abseits cpu limit das spiel clipped ab 450fps
Da kommt die engine an ihr limit.
Metrik.
gpu avg das was an fps die gpu ausgibt und die cpu schafft zu rendern cpu limit
gpu busy das was die gpu rendern könnte wenn die cpu schneller wäre.
Cpu limit begegnen mir oft bei legacy spielen von vor 10 Jahren am häufigsten ich bin unempfindlich in Sachen tearing daher offene fps zumal dies Vorteilhafter bei der Steuerung ist betrifft nur engines die relativ fps gebunden sind.
Die Ue und unity sind es nicht gleichwohl idtech5 und iwtech6 sowie auch die microsoft engine fürn ms flight die sind entkoppelt von den fps. Source 2 (counter strike 2) wär ne engine die an die fps gebunden sind. Darum der high fps Wahn.
Der Rest sieht nur sauberer aus aber steuert sich unabhängig. Der Vorteil bei mehr fps ist früher was zu sehen besteht allerdings immer betrifft aber nur display mit mehr als 60hz der gute Kompromiss sind 75hz, 100hz und maximal 144hz mehr macht kein Sinn. Den je höher desto stärker tritt der slowmo Effekt ein Ruckeln bei 50fps-75hz
Gsync und freesync egalisieren das, das kann aber zu Übelkeit führen da nicht konstante hz.
mein rat hdr und va sowie min 100hz derzeit beste Lösung
Gänzlich gelöst OLED
Zu msfs2020 zurück das spiel ist cpu limitiert min sollte aber ne rtx2080ti bei 60fps sein auf 1440p
dazu settings im spiel umstellen.
Dx11 wichtig da der dx12 Pfad unsauber läuft dann cache leeren
Dann Texturen download deaktivieren das kann die engine Wartezyklen verursachen da braucht es zwingend Glasfaser min 1gbits alles andere führt zu fps Einbrüchen.
Zuletzt bearbeitet:
- Registriert
- März 2024
- Beiträge
- 31
ja,Dx11, Cache geleert, Rolling Cache deaktiviert und gelöscht, Cache auf unlimited, starte gerade wieder neu
Ergänzung ()
auf der Karte ist ein kleiner Schalter zum umstellen von Normal auf Turbo würde das was bringen der steht auf Norma Mode?AnkH schrieb:Hast Du meine Tipps schon ausprobiert? DX11, Cache leeren, Rolling Cache deaktivieren und Löschen, NCP Shader-Cache Grösse auf unlimitiert? Dazwischen immer artig Rechner neu starten...
- Registriert
- März 2024
- Beiträge
- 31
Vielen dank an euch allen erstmal, nach vielen Einstellungen und versuchen die ich dank euren Tipps gemacht habe läuft das Spiel zwar nicht mit der super Qualität die ich mir erwünscht habe aber zumindest mit einer schönen akzeptablen Grafik. Ich denke ich muss mich damit abfinden dass das Spiel zu viel Ressourcen braucht und mein System diese nicht hergibt😀. Um mehr heraus zu kitzeln benötige ich doch viel mehr Wissen über Bios.
Pinguin1
Commander
- Registriert
- Okt. 2016
- Beiträge
- 2.412
Viell. hilft dir das Video?
Schau mir das später auch mal in Ruhe an.
YouTube
An dieser Stelle steht ein externer Inhalt von YouTube, der den Forumbeitrag ergänzt. Er kann mit einem Klick geladen und auch wieder ausgeblendet werden.
Ich bin damit einverstanden, dass YouTube-Embeds geladen werden. Dabei können personenbezogene Daten an YouTube übermittelt werden. Mehr dazu in der Datenschutzerklärung.
Schau mir das später auch mal in Ruhe an.
Ähnliche Themen
- Antworten
- 34
- Aufrufe
- 1.397
- Antworten
- 13
- Aufrufe
- 2.418
- Antworten
- 25
- Aufrufe
- 1.484
Flight Simulator
MFS2020 wenig FPS
- Antworten
- 42
- Aufrufe
- 12.454