Microstutters in Racing-Games

Restart001 schrieb:
nein, das ist es nicht. Schau mal im Vorigen bei "Performance" rein und "Watchdog".
Hier gibt es Custom Pstate0 als Option.

Mir fällt kein Spiel ohne FPS-Cap ein, mit dem ich identische Probleme habe. Hat jemand einen Vorschlag?
 

Anhänge

  • PXL_20250101_235509106.RAW-01.COVER.jpg
    PXL_20250101_235509106.RAW-01.COVER.jpg
    1,2 MB · Aufrufe: 134
Was mir vorab noch eingefallen ist. In League of Legends muss ich immer extra nochmal ins Spiel klicken, obwohl es in Vollbild gestartet wird und demnach meine Maus-Inputs in das Game "ziehen" sollte. Sorry, wenn ich das etwas schlecht erklärt habe. :)

Ich habe mittlerweile sogar die Vermutung, dass er mit der FPS Cap von 60 + Online irgendwie nicht zurecht kommt. Habe eben mal FreeSync deaktiviert und nochmal getestet.

Anbei das Ergebnis zu The Crew Motorfest ohne FreeSync (Online/FPS Cap bei 60):

1735776999251.png

1735777012051.png

1735777028228.png


Anbei das Ergebnis von Rocket League mit FreeSync (Cap auf 144 Hz / maximale Qualität / Online)

1735777096341.png

1735777109869.png

1735777120724.png


Anbei das Ergebnis des Tests für BeamNG Drive mit FreeSync (offline / no FPS Cap / maximale Einstellungen),
wobei BeamNG sehr auf die CPU geht

1735777181419.png

1735777196365.png

1735777206937.png


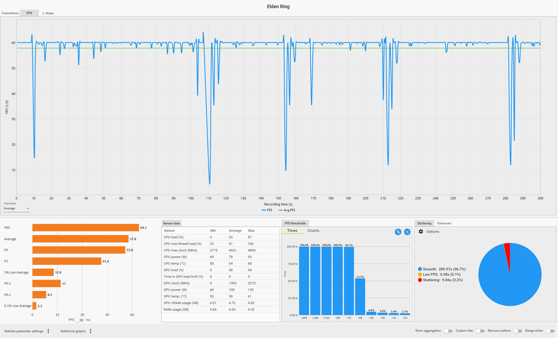
Anbei der Test zu EldenRing mit FreeSync (theoretisch Online / FPS Capped auf 60)
fühlt sich plötzlich auch nicht mehr zu 100 Prozent flüssig an?

1735777700138.png

1735777712032.png

1735777724821.png


Anbei der Test zu Enshrouded mit FreeSync mittlere Einstellungen (no FPS Cap / Offline)
1735778498450.png

1735778513058.png

1735778523846.png
 
Zuletzt bearbeitet:
Bin jetzt nicht der große capframe Auslesekönig, aber wenn ich das so sehe, sollten sich beam ng und rocket sehr flüssig anfühlen. Elden Ring hat offensichtlich FPS-Einbrüche, das wird wohl kaum flüssig sein. Da wäre die Frage, ob es mit niedrigen Grafikeinstellungen besser wird.
The Crew Motorfest sieht für mich jetzt hier auf gut deutsch einfach scheiße aus. Wenn ich mich richtig erinnere, soll das Spiel an sich sowieso scheiße sein, vermutlich ist es technisch unausgereift ausgeliefert und da das Spiel dann auch nicht gut ankam, werden die Entwickler da wohl kaum nachbessern.
Enshrouded hat zwar auch einige Schwankungen, aber könnte noch in einem Bereich sein, der sich trotzdem flüssig anfühlt.

So oder so, bei deinem System kommt mir einiges spanisch vor. Gerade die Geschichte mit dem LAN sollte so nicht sein. Ich würde zur Sicherheit neu aufsetzen und dann mal mit einem sauberen System schauen, wie es sich verhält.

Das Verhalten von lol sollte mit dem ganzen Thema nichts zu tun haben, da hat das Fenster von lol einfach keinen so genannten Fokus und der wird erst geholt, wenn man einmal reinklickt.
 
nick2405 schrieb:
Cinebench Benchmark (hoffe das war der richtige):
Kannst du hier bitte nochmal die beiden CPU Tests machen?

Edit: basierend auf dem ctfmon Fehler zeig am besten auch mal den Taskmanager->Details (sortiert nach CPU Auslastung) im Idle. -> https://www.computerbase.de/forum/threads/ctfmon-exe-high-cpu-usage.2197759/

Edit 2: Auch mal ein memtest laufen lassen, um zu prüfen ob deine RAM Konfig überhaupt stabil läuft: https://www.computerbase.de/downloads/systemtools/memtest86/

1735814993355.png


Bl4cke4gle schrieb:
Ich würde zur Sicherheit neu aufsetzen und dann mal mit einem sauberen System schauen, wie es sich verhält.
+1

Wenn ich das Video hier (youtube.com/watch?v=H5AI2vPHiWA) sehe sollte deine CPU Last deutlich geringer sein und die Frametimes auch sauberer (im Video würde ich mal eine average CPU Last von 18% schätzen und du hast 32% - also fast das Doppelte).
Da ich das Spiel nicht kenne und auch nicht weiß WAS du genau gebenched hast, muss das aber nicht stimmen. Bist du während der Benches auch solche Rennen gefahren - vielleicht war das im Video auch nur ein offline Einführungsrennen und damit kaum vergleichbar? Vielleicht hast du die Möglichkeit genau das gleiche wie im Video nochmal zu machen (es reichen 1-2 Minuten), damit das vergleichbar wird?

CPU/GPU Taktraten und Temperaturen sind aber in Ordnung. Es scheint als würde irgendwas an deiner CPU Last knabbern.

1735816101268.png


1735815367378.png



Bei Enshrouded ist deine CPU Last auch ein wenig höher, aber hier ist auch wieder die Frage nach der Vergleichbarkeit.
youtube.com/watch?v=vuHyEuJVmQA

1735816934852.png


1735816915369.png
 
Zuletzt bearbeitet:
Ich habe gerade den PC gestartet und nur einer von zwei Monitoren läuft noch. Weiterhin habe ich folgende Fehlermeldung erhalten:
1735816914034.png


Beim "OK" drücken kam folgende Meldung:

1735816951055.png


Nach einem Neustart sind beide Monitore wieder da und die Meldung kam nicht mehr.

Zu euren Vorschlägen melde ich mich nochmal.
 
Zuletzt bearbeitet:
Wo bin ich hier schrieb:
Kannst du hier bitte nochmal die beiden CPU Tests machen?

Edit: basierend auf dem ctfmon Fehler zeig am besten auch mal den Taskmanager->Details (sortiert nach CPU Auslastung) im Idle. -> https://www.computerbase.de/forum/threads/ctfmon-exe-high-cpu-usage.2197759/

Edit 2: Auch mal ein memtest laufen lassen, um zu prüfen ob deine RAM Konfig überhaupt stabil läuft: https://www.computerbase.de/downloads/systemtools/memtest86/

Anhang anzeigen 1563913


+1

Wenn ich das Video hier (youtube.com/watch?v=H5AI2vPHiWA) sehe sollte deine CPU Last deutlich geringer sein und die Frametimes auch sauberer (im Video würde ich mal eine average CPU Last von 18% schätzen und du hast 32% - also fast das Doppelte).
Da ich das Spiel nicht kenne und auch nicht weiß WAS du genau gebenched hast, muss das aber nicht stimmen. Bist du während der Benches auch solche Rennen gefahren - vielleicht war das im Video auch nur ein offline Einführungsrennen und damit kaum vergleichbar? Vielleicht hast du die Möglichkeit genau das gleiche wie im Video nochmal zu machen (es reichen 1-2 Minuten), damit das vergleichbar wird?

CPU/GPU Taktraten und Temperaturen sind aber in Ordnung. Es scheint als würde irgendwas an deiner CPU Last knabbern.

Anhang anzeigen 1563917

Anhang anzeigen 1563915


Bei Enshrouded ist deine CPU Last auch ein wenig höher, aber hier ist auch wieder die Frage nach der Vergleichbarkeit.
youtube.com/watch?v=vuHyEuJVmQA

Anhang anzeigen 1563921

Anhang anzeigen 1563920

Test Nr. 1:

1735817986436.png


Test Nr. 2:
1735819482598.png


Ergänzung ()

Bl4cke4gle schrieb:
Bin jetzt nicht der große capframe Auslesekönig, aber wenn ich das so sehe, sollten sich beam ng und rocket sehr flüssig anfühlen. Elden Ring hat offensichtlich FPS-Einbrüche, das wird wohl kaum flüssig sein. Da wäre die Frage, ob es mit niedrigen Grafikeinstellungen besser wird.
The Crew Motorfest sieht für mich jetzt hier auf gut deutsch einfach scheiße aus. Wenn ich mich richtig erinnere, soll das Spiel an sich sowieso scheiße sein, vermutlich ist es technisch unausgereift ausgeliefert und da das Spiel dann auch nicht gut ankam, werden die Entwickler da wohl kaum nachbessern.
Enshrouded hat zwar auch einige Schwankungen, aber könnte noch in einem Bereich sein, der sich trotzdem flüssig anfühlt.

So oder so, bei deinem System kommt mir einiges spanisch vor. Gerade die Geschichte mit dem LAN sollte so nicht sein. Ich würde zur Sicherheit neu aufsetzen und dann mal mit einem sauberen System schauen, wie es sich verhält.

Das Verhalten von lol sollte mit dem ganzen Thema nichts zu tun haben, da hat das Fenster von lol einfach keinen so genannten Fokus und der wird erst geholt, wenn man einmal reinklickt.

Rocket League fühlt sich zu 100 Prozent flüssig an. So erwarte ich mir das. Elden Ring lief immer problemlos auf den Settings (über 100 Stunden Spielzeit) - ich weiß nicht was da los war. BeamNG hingegen lief ganz ok - besser als vor 2 Monaten auf jeden Fall.

Der PC wurde vor ca. 3 Monaten aufgrund dieses Problems bereits zurückgesetzt. Kann ich eine Zurücksetzung auf Werkseinstellungen im Windows Menü machen?

Ok in Ordnung!
Ergänzung ()

just_f schrieb:
Das hab ich vor ein paar Tagen schon Mal gemacht und da kam irgendwie nichts raus. Ich habe es jetzt nochmal gemacht und nun hat er auch wieder keine Integritätsverletzungen gefunden.
Ergänzung ()

Wo bin ich hier schrieb:
Kannst du hier bitte nochmal die beiden CPU Tests machen?

Edit: basierend auf dem ctfmon Fehler zeig am besten auch mal den Taskmanager->Details (sortiert nach CPU Auslastung) im Idle. -> https://www.computerbase.de/forum/threads/ctfmon-exe-high-cpu-usage.2197759/

Edit 2: Auch mal ein memtest laufen lassen, um zu prüfen ob deine RAM Konfig überhaupt stabil läuft: https://www.computerbase.de/downloads/systemtools/memtest86/

Anhang anzeigen 1563913


+1

Wenn ich das Video hier (youtube.com/watch?v=H5AI2vPHiWA) sehe sollte deine CPU Last deutlich geringer sein und die Frametimes auch sauberer (im Video würde ich mal eine average CPU Last von 18% schätzen und du hast 32% - also fast das Doppelte).
Da ich das Spiel nicht kenne und auch nicht weiß WAS du genau gebenched hast, muss das aber nicht stimmen. Bist du während der Benches auch solche Rennen gefahren - vielleicht war das im Video auch nur ein offline Einführungsrennen und damit kaum vergleichbar? Vielleicht hast du die Möglichkeit genau das gleiche wie im Video nochmal zu machen (es reichen 1-2 Minuten), damit das vergleichbar wird?

CPU/GPU Taktraten und Temperaturen sind aber in Ordnung. Es scheint als würde irgendwas an deiner CPU Last knabbern.

Anhang anzeigen 1563917

Anhang anzeigen 1563915


Bei Enshrouded ist deine CPU Last auch ein wenig höher, aber hier ist auch wieder die Frage nach der Vergleichbarkeit.
youtube.com/watch?v=vuHyEuJVmQA

Anhang anzeigen 1563921

Anhang anzeigen 1563920

Anbei der Screenshot vom Taskmanager:
1735819856110.png


Ich mach jetzt den MemTest und fahre danach das erste Rennen aus dem Video. Hoffe ich habe keine Anweisungen übersehen. :)
 
Zuletzt bearbeitet:
Das ganze Aac*... und Armory Zeugs ist nicht unbedingt förderlich mMn - das solltest auch mal versuchen abzudrehen. Die Programme für Beleuchtung usw. pfuschen auch gern im Hintergrund mal rein.
Für was verwendest du Process Lasso?

Edit:
nick2405 schrieb:
keine Integritätsverletzungen gefunden.
kann ja fast nicht sein, wenn dir Windows beim Hochfahren schon den Fehler mit ctfmon bringt, aber oke.
 
  • Gefällt mir
Reaktionen: Wo bin ich hier
@just_f OK versuche ich dann noch. Was meinst du mit Beleuchtung usw.? Ich habe ICue eigentlich deaktiviert. Process Lasso habe ich immer für Tarkov verwendet und den Prozess da priorisiert, da ich auch immer Stutters hatte und nicht wusste woher die kommen. Ist aber eigentlich nicht mehr in verwendung.

Ich habe den SFC Scannow aber vorher nochmal gemacht... Hätte ich einen Screenshot hochladen sollen?
 
Da einer der Prozesse AacAmbientLighning heisst, denke ich, dass die ganzen Aac Prozesse irgendwie zusammen gehören und das für die Beleuchtung von RAM oder anderer Asus Hardware gedacht ist - schiess die Armory SW und die ganzen Aac Prozesse mal ab.

den nahimicsvc prozess meine ich auch zu kennen und der war bei mir auch mal schuld an so rucklern zwischendurch - alles von asus mal abschiessen oder deinstallieren - das zeug ist der letzte mist leider
 
Wo bin ich hier schrieb:
Kannst du hier bitte nochmal die beiden CPU Tests machen?

Edit: basierend auf dem ctfmon Fehler zeig am besten auch mal den Taskmanager->Details (sortiert nach CPU Auslastung) im Idle. -> https://www.computerbase.de/forum/threads/ctfmon-exe-high-cpu-usage.2197759/

Edit 2: Auch mal ein memtest laufen lassen, um zu prüfen ob deine RAM Konfig überhaupt stabil läuft: https://www.computerbase.de/downloads/systemtools/memtest86/

Anhang anzeigen 1563913


+1

Wenn ich das Video hier (youtube.com/watch?v=H5AI2vPHiWA) sehe sollte deine CPU Last deutlich geringer sein und die Frametimes auch sauberer (im Video würde ich mal eine average CPU Last von 18% schätzen und du hast 32% - also fast das Doppelte).
Da ich das Spiel nicht kenne und auch nicht weiß WAS du genau gebenched hast, muss das aber nicht stimmen. Bist du während der Benches auch solche Rennen gefahren - vielleicht war das im Video auch nur ein offline Einführungsrennen und damit kaum vergleichbar? Vielleicht hast du die Möglichkeit genau das gleiche wie im Video nochmal zu machen (es reichen 1-2 Minuten), damit das vergleichbar wird?

CPU/GPU Taktraten und Temperaturen sind aber in Ordnung. Es scheint als würde irgendwas an deiner CPU Last knabbern.

Anhang anzeigen 1563917

Anhang anzeigen 1563915


Bei Enshrouded ist deine CPU Last auch ein wenig höher, aber hier ist auch wieder die Frage nach der Vergleichbarkeit.
youtube.com/watch?v=vuHyEuJVmQA

Anhang anzeigen 1563921

Anhang anzeigen 1563920
Welchen MemTest muss ich denn machen?
 

Anhänge

  • PXL_20250102_122815522.RAW-01.COVER.jpg
    PXL_20250102_122815522.RAW-01.COVER.jpg
    1.017,6 KB · Aufrufe: 126
nick2405 schrieb:
Der PC wurde vor ca. 3 Monaten aufgrund dieses Problems bereits zurückgesetzt. Kann ich eine Zurücksetzung auf Werkseinstellungen im Windows Menü machen?
War das ein Zurücksetzen mit "Dateien behalten" oder wie das heißt, oder hast du einen clean install gemacht mit Formatierung? Letzteres würde ich empfehlen.
 
just_f schrieb:
Da einer der Prozesse AacAmbientLighning heisst, denke ich, dass die ganzen Aac Prozesse irgendwie zusammen gehören und das für die Beleuchtung von RAM oder anderer Asus Hardware gedacht ist - schiess die Armory SW und die ganzen Aac Prozesse mal ab.

den nahimicsvc prozess meine ich auch zu kennen und der war bei mir auch mal schuld an so rucklern zwischendurch - alles von asus mal abschiessen oder deinstallieren - das zeug ist der letzte mist leider
Ich meld mich diesbezüglich nach dem Test.
Bl4cke4gle schrieb:
War das ein Zurücksetzen mit "Dateien behalten" oder wie das heißt, oder hast du einen clean install gemacht mit Formatierung? Letzteres würde ich empfehlen.
Die SSD wurde da eingebaut, also war eine Formatierung nötig. Demnach wohl ein Clean Install.
 
  • Gefällt mir
Reaktionen: Bl4cke4gle
Den MEMTest starte ich heute Nacht nochmal, da der wohl über 4 Stunden dauert.

Was ich im Bios eben noch entdeckt habe ist disable Global C-States. Das habe ich mal deaktiviert und nochmal einen Test gemacht - scheint mir schlechter geworden zu sein. Macht das Sinn?

1735827074404.png

1735827095167.png

1735827110782.png
 
Bitte lade die BIOS defaults und lass die c-states in Ruhe, damit wirst du kaum was verbessern...
Tests ohne dem ganzen Asus Gedöns und "nahimic..." schon durch?
 
@just_f In Ordnung, mache ich.
Ich habe das ganze Asus Gedöns und Nahimic (war Sonic Audio irgendwas) nun deinstalliert und nochmal einen Test in Rocket League gemacht. Jetzt fühlt sich das auch komplett rucklig an. Ich check gar nichts mehr. Orange ist von Heute, Grün von Gestern.

1735830687980.png

1735830697827.png

1735830709527.png


Das sagt LatencyMon:


1735830879175.png


1735830901840.png


_________________________________________________________________________________________________________
CONCLUSION
_________________________________________________________________________________________________________
Your system seems to be having difficulty handling real-time audio and other tasks. You may experience drop outs, clicks or pops due to buffer underruns. One problem may be related to power management, disable CPU throttling settings in Control Panel and BIOS setup. Check for BIOS updates.
LatencyMon has been analyzing your system for 0:49:21 (h:mm:ss) on all processors.


_________________________________________________________________________________________________________
SYSTEM INFORMATION
_________________________________________________________________________________________________________
Computer name: NICK
OS version: Windows 11, 10.0, version 2009, build: 22631 (x64)
Hardware: System Product Name, ASUS
BIOS: 3611
CPU: AuthenticAMD AMD Ryzen 7 5800X 8-Core Processor
Logical processors: 16
Processor groups: 1
Processor group size: 16
RAM: 32679 MB total


_________________________________________________________________________________________________________
CPU SPEED
_________________________________________________________________________________________________________
Reported CPU speed (WMI): 3801 MHz
Reported CPU speed (registry): 380 MHz

Note: reported execution times may be calculated based on a fixed reported CPU speed. Disable variable speed settings like Intel Speed Step and AMD Cool N Quiet in the BIOS setup for more accurate results.


_________________________________________________________________________________________________________
MEASURED INTERRUPT TO USER PROCESS LATENCIES
_________________________________________________________________________________________________________
The interrupt to process latency reflects the measured interval that a usermode process needed to respond to a hardware request from the moment the interrupt service routine started execution. This includes the scheduling and execution of a DPC routine, the signaling of an event and the waking up of a usermode thread from an idle wait state in response to that event.

Highest measured interrupt to process latency (µs): 1315,181119
Average measured interrupt to process latency (µs): 18,048552

Highest measured interrupt to DPC latency (µs): 545,530228
Average measured interrupt to DPC latency (µs): 9,327476


_________________________________________________________________________________________________________
REPORTED ISRs
_________________________________________________________________________________________________________
Interrupt service routines are routines installed by the OS and device drivers that execute in response to a hardware interrupt signal.

Highest ISR routine execution time (µs): 48,910
Driver with highest ISR routine execution time: Wdf01000.sys - Kernelmodustreiber-Frameworklaufzeit, Microsoft Corporation

Highest reported total ISR routine time (%): 0,001423
Driver with highest ISR total time: Wdf01000.sys - Kernelmodustreiber-Frameworklaufzeit, Microsoft Corporation

Total time spent in ISRs (%) 0,001423

ISR count (execution time <250 µs): 830709
ISR count (execution time 250-500 µs): 0
ISR count (execution time 500-1000 µs): 0
ISR count (execution time 1000-2000 µs): 0
ISR count (execution time 2000-4000 µs): 0
ISR count (execution time >=4000 µs): 0


_________________________________________________________________________________________________________
REPORTED DPCs
_________________________________________________________________________________________________________
DPC routines are part of the interrupt servicing dispatch mechanism and disable the possibility for a process to utilize the CPU while it is interrupted until the DPC has finished execution.

Highest DPC routine execution time (µs): 704,190
Driver with highest DPC routine execution time: dxgkrnl.sys - DirectX Graphics Kernel, Microsoft Corporation

Highest reported total DPC routine time (%): 0,171408
Driver with highest DPC total execution time: dxgkrnl.sys - DirectX Graphics Kernel, Microsoft Corporation

Total time spent in DPCs (%) 0,241261

DPC count (execution time <250 µs): 6883573
DPC count (execution time 250-500 µs): 0
DPC count (execution time 500-10000 µs): 25691
DPC count (execution time 1000-2000 µs): 0
DPC count (execution time 2000-4000 µs): 0
DPC count (execution time >=4000 µs): 0


_________________________________________________________________________________________________________
REPORTED HARD PAGEFAULTS
_________________________________________________________________________________________________________
Hard pagefaults are events that get triggered by making use of virtual memory that is not resident in RAM but backed by a memory mapped file on disk. The process of resolving the hard pagefault requires reading in the memory from disk while the process is interrupted and blocked from execution.

NOTE: some processes were hit by hard pagefaults. If these were programs producing audio, they are likely to interrupt the audio stream resulting in dropouts, clicks and pops. Check the Processes tab to see which programs were hit.

Process with highest pagefault count: msmpeng.exe

Total number of hard pagefaults 19136
Hard pagefault count of hardest hit process: 10884
Number of processes hit: 47


_________________________________________________________________________________________________________
PER CPU DATA
_________________________________________________________________________________________________________
CPU 0 Interrupt cycle time (s): 260,161821
CPU 0 ISR highest execution time (µs): 48,910
CPU 0 ISR total execution time (s): 0,611589
CPU 0 ISR count: 709192
CPU 0 DPC highest execution time (µs): 704,190
CPU 0 DPC total execution time (s): 112,849886
CPU 0 DPC count: 6644269
_________________________________________________________________________________________________________
CPU 1 Interrupt cycle time (s): 18,901093
CPU 1 ISR highest execution time (µs): 4,340
CPU 1 ISR total execution time (s): 0,000072
CPU 1 ISR count: 37
CPU 1 DPC highest execution time (µs): 326,840
CPU 1 DPC total execution time (s): 0,096423
CPU 1 DPC count: 18808
_________________________________________________________________________________________________________
CPU 2 Interrupt cycle time (s): 15,808798
CPU 2 ISR highest execution time (µs): 0,0
CPU 2 ISR total execution time (s): 0,0
CPU 2 ISR count: 0
CPU 2 DPC highest execution time (µs): 88,080
CPU 2 DPC total execution time (s): 0,028030
CPU 2 DPC count: 6222
_________________________________________________________________________________________________________
CPU 3 Interrupt cycle time (s): 15,357709
CPU 3 ISR highest execution time (µs): 0,0
CPU 3 ISR total execution time (s): 0,0
CPU 3 ISR count: 0
CPU 3 DPC highest execution time (µs): 77,660
CPU 3 DPC total execution time (s): 0,015791
CPU 3 DPC count: 3518
_________________________________________________________________________________________________________
CPU 4 Interrupt cycle time (s): 21,289249
CPU 4 ISR highest execution time (µs): 0,0
CPU 4 ISR total execution time (s): 0,0
CPU 4 ISR count: 0
CPU 4 DPC highest execution time (µs): 258,620
CPU 4 DPC total execution time (s): 0,204053
CPU 4 DPC count: 42269
_________________________________________________________________________________________________________
CPU 5 Interrupt cycle time (s): 19,022853
CPU 5 ISR highest execution time (µs): 0,0
CPU 5 ISR total execution time (s): 0,0
CPU 5 ISR count: 0
CPU 5 DPC highest execution time (µs): 81,450
CPU 5 DPC total execution time (s): 0,119529
CPU 5 DPC count: 22349
_________________________________________________________________________________________________________
CPU 6 Interrupt cycle time (s): 18,853629
CPU 6 ISR highest execution time (µs): 0,0
CPU 6 ISR total execution time (s): 0,0
CPU 6 ISR count: 0
CPU 6 DPC highest execution time (µs): 91,250
CPU 6 DPC total execution time (s): 0,132118
CPU 6 DPC count: 23795
_________________________________________________________________________________________________________
CPU 7 Interrupt cycle time (s): 17,818691
CPU 7 ISR highest execution time (µs): 0,0
CPU 7 ISR total execution time (s): 0,0
CPU 7 ISR count: 0
CPU 7 DPC highest execution time (µs): 74,780
CPU 7 DPC total execution time (s): 0,064553
CPU 7 DPC count: 11092
_________________________________________________________________________________________________________
CPU 8 Interrupt cycle time (s): 22,079204
CPU 8 ISR highest execution time (µs): 0,0
CPU 8 ISR total execution time (s): 0,0
CPU 8 ISR count: 0
CPU 8 DPC highest execution time (µs): 263,350
CPU 8 DPC total execution time (s): 0,303454
CPU 8 DPC count: 58458
_________________________________________________________________________________________________________
CPU 9 Interrupt cycle time (s): 18,111297
CPU 9 ISR highest execution time (µs): 0,0
CPU 9 ISR total execution time (s): 0,0
CPU 9 ISR count: 0
CPU 9 DPC highest execution time (µs): 66,970
CPU 9 DPC total execution time (s): 0,133591
CPU 9 DPC count: 20351
_________________________________________________________________________________________________________
CPU 10 Interrupt cycle time (s): 17,548052
CPU 10 ISR highest execution time (µs): 0,0
CPU 10 ISR total execution time (s): 0,0
CPU 10 ISR count: 0
CPU 10 DPC highest execution time (µs): 72,940
CPU 10 DPC total execution time (s): 0,066989
CPU 10 DPC count: 13434
_________________________________________________________________________________________________________
CPU 11 Interrupt cycle time (s): 16,783698
CPU 11 ISR highest execution time (µs): 0,0
CPU 11 ISR total execution time (s): 0,0
CPU 11 ISR count: 0
CPU 11 DPC highest execution time (µs): 81,870
CPU 11 DPC total execution time (s): 0,051332
CPU 11 DPC count: 7786
_________________________________________________________________________________________________________
CPU 12 Interrupt cycle time (s): 18,022831
CPU 12 ISR highest execution time (µs): 43,510
CPU 12 ISR total execution time (s): 0,042478
CPU 12 ISR count: 88055
CPU 12 DPC highest execution time (µs): 120,440
CPU 12 DPC total execution time (s): 0,097322
CPU 12 DPC count: 16257
_________________________________________________________________________________________________________
CPU 13 Interrupt cycle time (s): 16,383447
CPU 13 ISR highest execution time (µs): 21,770
CPU 13 ISR total execution time (s): 0,002461
CPU 13 ISR count: 3476
CPU 13 DPC highest execution time (µs): 119,970
CPU 13 DPC total execution time (s): 0,042481
CPU 13 DPC count: 6729
_________________________________________________________________________________________________________
CPU 14 Interrupt cycle time (s): 16,677639
CPU 14 ISR highest execution time (µs): 8,180
CPU 14 ISR total execution time (s): 0,008801
CPU 14 ISR count: 14592
CPU 14 DPC highest execution time (µs): 69,70
CPU 14 DPC total execution time (s): 0,055446
CPU 14 DPC count: 8241
_________________________________________________________________________________________________________
CPU 15 Interrupt cycle time (s): 16,211303
CPU 15 ISR highest execution time (µs): 22,560
CPU 15 ISR total execution time (s): 0,008646
CPU 15 ISR count: 15357
CPU 15 DPC highest execution time (µs): 84,910
CPU 15 DPC total execution time (s): 0,048552
CPU 15 DPC count: 5686
_________________________________________________________________________________________________________


EDIT: Habe eben den PC neugestartet und mir ist eingefallen, dass ich oft vor dem Herunterfahren eine Fehlermeldung bekomme, die so schnell weg ist, dass ich Sie nicht lesen kann.

Anbei die Ereignisanzeige, kann man damit was anfangen?

1735831129272.png
 
Zuletzt bearbeitet:
logitech treiber ist abgestürzt anscheinend.
Ich denke du wärst am besten dran, wenn du Windows neu installierst. Mit jeder Änderung wird es anscheinend schlimmer statt besser.
BIOS ist ja nun aktuell, mit MediaCreationTool von MS direkt einen Stick erstellen, BIOS default laden, Windows neu installieren, Treiber installieren und direkt testen. Ohne Asus, Logitech usw. usf.
 
  • Gefällt mir
Reaktionen: Bl4cke4gle
Sapphire Forum
Zurück
Oben