TeamViewer Motive 4

Niedrige FPS trotz ausreichender Hardware

Zuerst installiert man capframex
https://www.capframex.com/
Dann bei capture
1679535578557.png

ändert die taste zum starten auf + wie bei mir oder andere

dann geht man auf sensoren und aktiviert alles was man denkt was probleme mchen kann den ohne wird
1679535667988.png

keiner der werte protokolliert ohne aktiv ist
dann beim analyse bei additional graph gpu load an
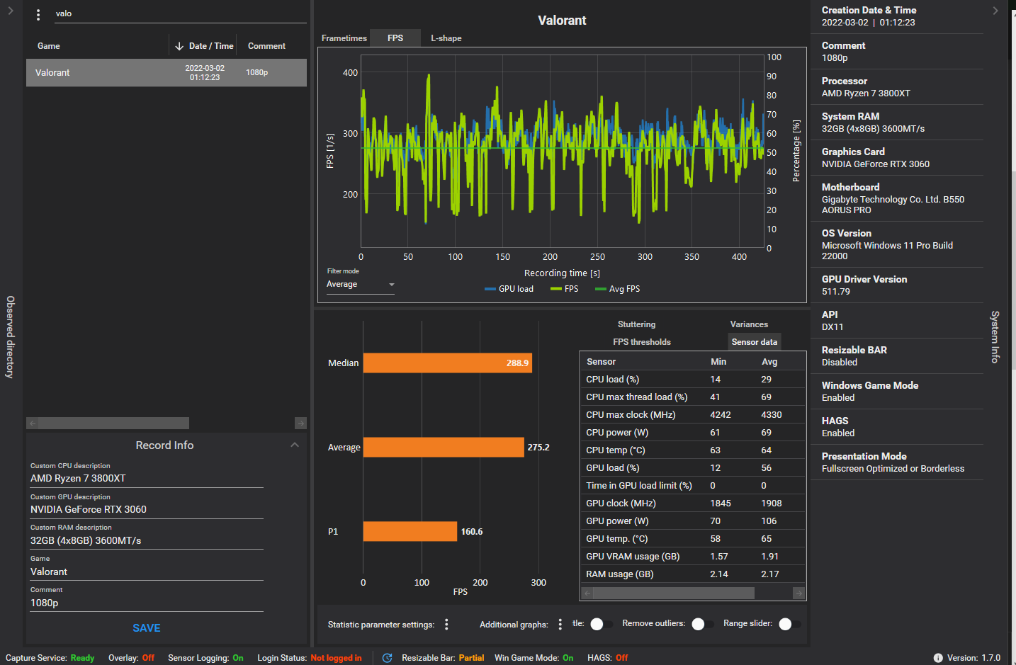
zuletzt noch den pfeil für das Syst4m angaben links an
normale ansicht
1679535870462.png

richtige ansicht
1679535904135.png


Spiel starten aufpassen das keine anderen prozesse das blockieren diese kann man in capture feld auf die ignorierliste setzen
also da wo running Prozess ist bspw avidemux auf igno
ansonsten startet das programm keine Protokollierung wenn mehr als eine Anwendung registriert wird.

Voraussetzung für das Programm ist das rtss installiert ist
https://www.guru3d.com/files-details/rtss-rivatuner-statistics-server-download.html
 
  • Gefällt mir
Reaktionen: Mydgard
Sapphire Forum
Zurück
Oben