Silver4Monsters
Captain
- Registriert
- Dez. 2016
- Beiträge
- 3.560
Moin Community,
ich bin eigentlich ein großer Fan davon Probleme die nach einer Kaufberatung auftreten direkt im Thread zu klären. Da dort aber auch niemand so 100 Prozentig über iCue bescheid zu wissen scheint und das Problem recht nischig ist, hoffe ich hier (hoffentlich auch im passenden Subforum) Hilfe zu finden. Ich würde euch bitten euch Kommentare zur Sinnhaftigkeit der Zusammenstellung des Systems zu sparen.
Ich habe dieses Wochenende für einen Freund einen PC mit jede Menge RGB Kirmes zusammengebaut. Leider lassen sich die Corsair Komponenten nicht ohne weiteres über iCue synchronisieren. Zunächst einmal zur Konfiguration:
CPU: Ryzen 7 5800X3D
Mainboard: NZXT B550 N7
RAM: 4x 8 GB Corsair Vengeance RGB Pro SL 3600CL18
GPU: Gigabyte Geforce RTX 4070 TI Aero OC
Gehäuse: LianLi O11 Dynamic Evo weiß
SSD: Kingston KC3000 1 TB
Netzteil: Corsair RM White Series 750W
AiO: Corsair iCue H150i Elite Capellix XT white (360mm Radiator)
Gehäuselüfter: Corsair AF Series iCue AF120 RGB Elite Triple Pack
Sonstiges: LianLi Strimmer 3x8 Pin
Für die Übersicht hier nochmal als Geizhals Liste: Klick
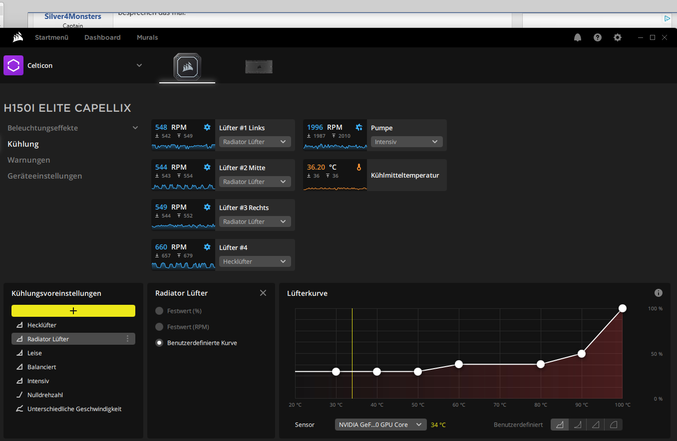
Beschreibung des Problems (hoffentlich halbwegs verständlich): 6 der 7 Lüfter sind an der bei den Lüftern mitgelieferten Lightning Node Core angeschlossen. Die Pumpe der AiO und der 7. Lüfter hängt am Commander Core der AiO, beide sind jeweils über internen USB Header mit dem Board verbunden. Alle Komponenten werden in iCue aufgeführt und sind auch ansteuerbar, allerdings lassen sich mit den Profilen die Lüfter an der Commander Core nicht mit den Komponenten der Lightning Node Core synchronisieren (siehe Bild 1), außer man verwendet die Funktion der Murals (Bild 2). Da letzteres aber eher eine Bastellösung ist und man bei teuren Corsair RGB Komponenten natürlich auch hofft Ruhe zu haben, wäre es doch schön, wenn man alle Komponenten durch Profile ansteuern könnte. Die zwei Komponenten, die an der Commander Core hängen, hängen entweder hinterher, machen einfach irgendetwas oder gar nichts (je nach gewähltem Profil / Funktion).


Vielen Dank für eure Bemühungen und beste Grüße
Silver4Monsters
ich bin eigentlich ein großer Fan davon Probleme die nach einer Kaufberatung auftreten direkt im Thread zu klären. Da dort aber auch niemand so 100 Prozentig über iCue bescheid zu wissen scheint und das Problem recht nischig ist, hoffe ich hier (hoffentlich auch im passenden Subforum) Hilfe zu finden. Ich würde euch bitten euch Kommentare zur Sinnhaftigkeit der Zusammenstellung des Systems zu sparen.
Ich habe dieses Wochenende für einen Freund einen PC mit jede Menge RGB Kirmes zusammengebaut. Leider lassen sich die Corsair Komponenten nicht ohne weiteres über iCue synchronisieren. Zunächst einmal zur Konfiguration:
CPU: Ryzen 7 5800X3D
Mainboard: NZXT B550 N7
RAM: 4x 8 GB Corsair Vengeance RGB Pro SL 3600CL18
GPU: Gigabyte Geforce RTX 4070 TI Aero OC
Gehäuse: LianLi O11 Dynamic Evo weiß
SSD: Kingston KC3000 1 TB
Netzteil: Corsair RM White Series 750W
AiO: Corsair iCue H150i Elite Capellix XT white (360mm Radiator)
Gehäuselüfter: Corsair AF Series iCue AF120 RGB Elite Triple Pack
Sonstiges: LianLi Strimmer 3x8 Pin
Für die Übersicht hier nochmal als Geizhals Liste: Klick
Beschreibung des Problems (hoffentlich halbwegs verständlich): 6 der 7 Lüfter sind an der bei den Lüftern mitgelieferten Lightning Node Core angeschlossen. Die Pumpe der AiO und der 7. Lüfter hängt am Commander Core der AiO, beide sind jeweils über internen USB Header mit dem Board verbunden. Alle Komponenten werden in iCue aufgeführt und sind auch ansteuerbar, allerdings lassen sich mit den Profilen die Lüfter an der Commander Core nicht mit den Komponenten der Lightning Node Core synchronisieren (siehe Bild 1), außer man verwendet die Funktion der Murals (Bild 2). Da letzteres aber eher eine Bastellösung ist und man bei teuren Corsair RGB Komponenten natürlich auch hofft Ruhe zu haben, wäre es doch schön, wenn man alle Komponenten durch Profile ansteuern könnte. Die zwei Komponenten, die an der Commander Core hängen, hängen entweder hinterher, machen einfach irgendetwas oder gar nichts (je nach gewähltem Profil / Funktion).
- Braucht es noch eine Commander Pro, an die man beide andere RGB Steuerungen anschließt oder bekommt man das auch irgendwie mit der vorhandenen Hardware hin?
- Der Strimer hängt aktuell am 3-Pin (5V) aRGB Anschluss vom Board und wird weder in iCue noch in OpenRGB erkannt / aufgeführt. Wie bekommt man den (idealerweise über iCue) angesteuert? Ein 24-Pin Strimer wurde nachbestellt, da dem Besitzer des PCs die v2 (optisch) nun doch mehr zusagt als die v1.


Vielen Dank für eure Bemühungen und beste Grüße
Silver4Monsters