• Mitspieler gesucht? Du willst dich locker mit der Community austauschen? Schau gerne auf unserem ComputerBase Discord vorbei!

News Ratchet & Clank: Ersteindruck zum Start ohne Raytracing auf Radeon RX

Mimir schrieb:
Das Digital Foundry Video ist da yay :D

Sieht ja durchaus brauchbar aus mit der 2070S, die Einschränkung betrifft mich nicht. Einen VRR-Monitor habe ich schon seit 2014, davor grundsätzlich Vsync off mit 120 Hz (den Rückschritt von der 120 Hz-Röhre auf 60 Hz Flachbildschirm habe ich ausgelassen).

60 Hz Festfrequenz mit Vsync ist und war schon immer Ressourcen verschwendender Müll.
 
  • Gefällt mir
Reaktionen: Mcr-King und Mimir
Spiele es auf 1440p, DLSS Quality, High (außer Texturen mittel) + RT Medium im Worst Case auf 50fps mit einer 3070. Sobald ich die Texturen auch auf High stelle hab ich Einbrüche in die 30er fps.
Mit dem muss ich halt leben, dass 8GB VRam immer knapper werden und ich die Textur Regler bedienen muss.

Spiel sieht aber trotzdem Bombe aus und macht extrem Fun!
 
  • Gefällt mir
Reaktionen: e_Lap und juwa
Mimir schrieb:
Der VRAM ist ohne Frame Generation schon voll bei dir und Frame Generation braucht mehr VRAM (oft +1 GB).
Gut möglich, dass du mit aktivierter Framegeneration dann den Punkt erreichst, wo der VRAM überläuft und die Performance einbricht.

Kannst ja mal auf Low Stellen und schauen, ob Frame Generation dann besser performt. Aber beim Wechsel der Einstellungen Spiel neustarten nicht vergessen, sonst leidet die performance nur noch mehr.
Ist auch mein Gedanke. Bevor ich es umstellen wollte, hab ich nochmal mit den Ultra Einstellungen getestet, lief jetzt weitaus runder. Speicher war auch geringer ausgelastet. Low versucht, was gar nicht so viel gebracht hat. Dann wieder zurück auf Ultra(Ingame) und dann kannste das Spiel vergessen. Fps im einstelligen Bereich reagiert kaum noch Eingaben. Dauert ewig bis man es schafft das Spiel zu beenden. Das kann ich so auch wieder reproduzieren. Die 12 GB sind dann wohl für 4K+ Frame Generation zu wenig.
 
Mimir schrieb:
]
Das Digital Foundry Video ist da yay :D

Das Digital Foundry Video kann man gut zum einschlafen nehmen. Soviel Gelaber um kleinigkeiten die ein nicht interessieren wenn man nur auf der Couch zocken will. Und wenn man ehrlich ist, zwischen den meisten einstellungen sieht man eh kein unterschied wenn man 3 meter vom fernseher entfernt ist. Wie bei dlss vs fsr bei bildvergleichen sieht man da vielleicht ein unterschied aber nicht wenn man selber spielt.
 
  • Gefällt mir
Reaktionen: e_Lap, up.whatever, Dittsche und eine weitere Person
Danke für den unfassbaren Tipp, der die Frametimes absolut glättet. Das Löschen bzw. Umbenennen der Dateien dstorage.dll und dstoragecore.dll hebt das Spiel auf die Stufe, auf der man es erwartet. Alles absolut flüssig, sehr geil. Und die Ladezeiten beeinflusst es null.
 
  • Gefällt mir
Reaktionen: Mcr-King und FLCL
Wirklich interessant, dass mit eines der Hauptmerkmale des Spiels (unterbrechungsfreie Transition zwischen den Leveln) nicht auf einige PCs transferiert werden konnte.

PS5:

Dabei scheint es konfigurationsabhängig zu sein.

Hier funktioniert es einwandfrei:

Hier funktioniert es erheblich schlechter:

Es ist also kein "generelles" PC- Problem.

Vielleicht ist bei denjenigen, bei welchen es ruckelt der bypassio von Direct Storage nicht aktiv.
Die Funktion kann von Virenscannern und anderen Treibern blockiert werden und dann ists Essig mit dem direktzugriff von Direct Storage und alles läuft über den normalen Filesystem- Stack.

Zu prüfen mit:
fsutil bypassIo state /v [Laufwerksbuchstabe:]

Ohne bypassio:
1690623041469.png



Mit bypassio:
1690623127317.png

Kann also gut sein, dass bei vielen zwar die Hardwarevoraussetzungen zu Direct Storage vorhanden sind, aber andere Software/Treiber die Funktion stört bzw. außer Kraft setzt.

Das wäre mal zumindest ein Ansatz.
Konnte es selbst aber noch nicht testen.
 
Zuletzt bearbeitet:
  • Gefällt mir
Reaktionen: Mcr-King und FLCL
HasleRuegsau schrieb:
Ich versteh die aktuellen HW-Anforderungen einfach nicht... Ne 4080 für 4k bei diesem Spiel, dass sonst auf ner PS5 flüssig läuft?
Nein nein nein, das liegt nur an den Speicherkrüppeln. Es gibt keine schlecht optimierten Spiele und deshalb ist das auch kein Speicherleak, sondern die offizielle Bestätigung dass 24 GB VRAM nun ebenfalls zu wenig sind. /s
 
@TR2013
Mir gehts ja weniger ums Geld, sondern vielmehr um die Zeit und Nerven, unfreiwillig Betatester zu spielen. Zu selten sind Spiele von Beginn an auf dem Niveau, dass man als Käufer erwarten kann.
 
.Sentinel. schrieb:
Zu prüfen mit:
fsutil bypassIo state /v [Laufwerksbuchstabe:]


Bei mir zeigt es für die NVME SSD an, dass es aktiv ist, bei der SATA SSD jedoch steht, dass es deaktiviert ist.
Ist an sich logisch, das deckt sich mit der Anzeige im Xbox Overlay.

Mich wundert nur, dass es hieß, Direct Storage funktioniert auch mit SATA SSDs.
Oder bedeutet das dann, dass "nur" BypassIO nicht aktiv ist, jedoch die GPU dekomprimierung mit SATA trotzdem funktioniert?



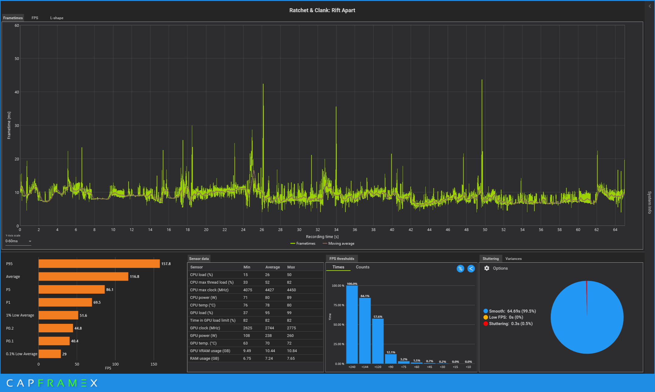
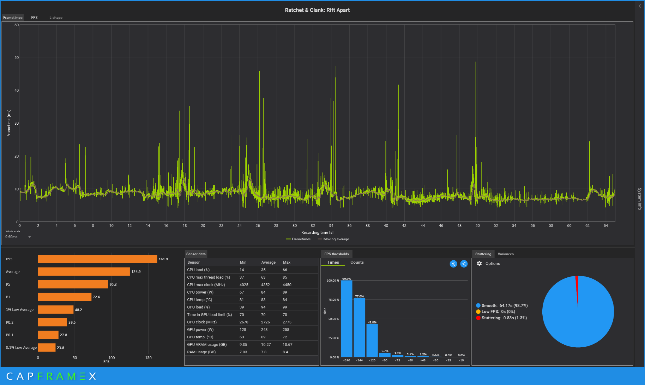
Wie auch immer, ich hab mal die lange Rift Sprung Sequenz aus dem Intro genutzt, um zu sehen, ob das löschen der Direct Storage Dateien einen Unterschied macht.

Laut CapFrameX sind die AVG FPS ohne Direct Storage etwas höher 125 FPS vs 117 FPS.
Allerdings sehe ich im Frametimeverlauf, dass von den stärksten Frametime Ausreißern ohne Direct Storage mehr auftreten. Das bestätigt auch die Metrik für "Stuttering" die von 0,5% auf 1,3% hoch geht. Also mehr als doppelt so viele Ruckler.

Direct Storage an
1690628297801.png



Direct Storage aus.
1690628309961.png


Hab natürlich für beide Tests mehrere Läufe gemacht und das Spiel nach jedem Lauf neugestartet. Messungenauigkeit war bei den AVG FPS nur 1 Frame. Sollte also valide sein.


Also Direct Storage tut hier was es soll und vermindert nachladeruckler. Leider kann es die nicht ganz verhindern. Laut Digital Foundry wurde von den Entwicklern auch gesagt, dass nur die niedrigen mip Level, also die vollen Textur und Assetdetails von der GPU dekomprimiert werden und die höheren mip stufen und damit kleineren Texturen von der CPU. Das erklärt wahrscheinlich, warum es trotzdem noch zu ein paar Rucklern kommt.

Rein subjektiv ist der Unterschied aber im Spiel minimal und diese Riftsprung Sequenz nach dem Intro aus den Trailern dürfte eine der fordernsten Szenen im Spiel sein und man merkt trotzdem nur wenig Unterschied.


Bedenkt man, dass nicht alles mit Direct Storage dekomprimiert wird, und die Datenrate wohl nur max. 1,2 GB/s beträgt, kratzt das Spiel wohl nur an der Oberfläche dessen, was möglich wäre.


Ich frage mich, wie die Unterschiede bei schwächeren GPUs oder CPUs bzw. unterschiedlichen Kombinationen aussehen. Rettet eine schnelle GPU mit Direct Storage eine langsame CPU? Ist die performance auf langsameren GPUs mit Direct Storage schlechter?
Fragen über Fragen.
 
Zuletzt bearbeitet:
  • Gefällt mir
Reaktionen: .Sentinel.
Mimir schrieb:
Oder bedeutet das dann, dass "nur" BypassIO nicht aktiv ist, jedoch die GPU dekomprimierung mit SATA trotzdem funktioniert?
Im Normalfall ist das so. BypassIO ist "nur" ein, wenn nicht ganz unwichtiges Zusatzfeature.
Die GPU Dekompression sollte auch ohne BypassIO funktionieren.
Und wie gesagt- Es sind diese Maximalausreisser (1 Sekunde nachladezeit) auch bei starker Hardware (siehe meine verlinkten Videos), bei welchen ich vermute, dass BypassIO eben durch alte/inkompatible Software nicht zum Einsatz kommt und die Pipeline verstopft wird, da ja nachwievor vom Programm die Nutzung von Direct Storage angestrebt wird.
 
Zuletzt bearbeitet:
  • Gefällt mir
Reaktionen: Mimir
.Sentinel. schrieb:
Zu prüfen mit:
fsutil bypassIo state /v [Laufwerksbuchstabe:]
"bypassIo" ist ein ungültiger Parameter.

Was ist bei mir verkehrt?
 
  • Gefällt mir
Reaktionen: WilloX1980 und Mcr-King
Adonay schrieb:
Was ist bei mir verkehrt?
Es ist kein kleines "L" es ist logischerweise ein großes "I". Bypass Input Output. Ansonsten natürlich die Frage, welches Betriebssystem du einsetzt, Windows 10 hat es meines Wissens gar nicht, also wird es auch diesen Befehl nicht geben.
Ab Windows 11 wurde BypassIO als optimierter E/A-Pfad zum Lesen aus Dateien hinzugefügt. Das Ziel dieses Pfads besteht darin, den CPU-Aufwand für Lesevorgänge zu reduzieren, was dazu beiträgt, die E/A-Anforderungen beim Laden und Ausführen von Spielen der nächsten Generation unter Windows zu erfüllen. BypassIO ist Teil der Infrastruktur zur Unterstützung von DirectStorage unter Windows.
https://learn.microsoft.com/de-de/windows-hardware/drivers/storage/bypassio
 
Zuletzt bearbeitet:
JMP $FCE2 schrieb:
Wenn ich dafür 80+ statt 60 fps bekomme, soll mir das recht sein. Fehlende Maus-/Tastatursteuerung ist für mich sowieso das Ausschlusskriterium für jede Konsole.
Ich kann es mir gar nicht vorstellen, Jump n Runs und so mit Tastatur und Maus zu spielen, da verrecke ich mir die Finger zu Tode. Ziemlicher Krampf für mich und ständige gejumpe scheuert sogar mir die Daumen wund (Leertastekante)🫣

Tastatur und Maus spiele ich nur für Strategiespiele und Isoansicht-Spiele wie Diablo und einige Egoshooter. Alle anderen mit Controller. 😐

Ratchet & Clank + Dualsense = genialer Immersion und du spürst jede Bodenarten und so Arten die Vibrationen und Waffen zu schießen fühlen sich wie echt an 🤓
 
  • Gefällt mir
Reaktionen: Mcr-King und WilloX1980
xexex schrieb:
Es ist kein kleines "L" es ist logischerweise ein großes "I". Bypass Input Output.
Das hatte ich ausprobiert.

xexex schrieb:
Windows 10 hat meines Wissens es noch gar nicht, also wird es auch diesen Befehl nicht geben
Dann wird es daran liegen...
 
  • Gefällt mir
Reaktionen: Mcr-King
Selbst das Raytracing mit Nvidia soll ja bei diesem Spiel laut manchen Berichten eine Inkonsiszenz beinhalten.

Außer das RT für AMD aktuell nicht funktioniert, ist es ziemlich schwierig genaueres zum Raytracing zu erfahren, vermutlich Top-Secret weil es so gut funktioniert. :freak:
 
  • Gefällt mir
Reaktionen: Czk666 und Mcr-King
Fatal3ty schrieb:
Ich kann es mir gar nicht vorstellen, Jump n Runs und so mit Tastatur und Maus zu spielen, da verrecke ich mir die Finger zu Tode. Ziemlicher Krampf für mich und ständige gejumpe scheuert sogar mir die Daumen wund (Leertastekante)🫣

Dann hast Du wohl die falsche Tastatur, und nie Quake 3 gespielt. Das ist sozusagen Shooter und Jump'n'Run in einem, man musste sogar dauerhopsen, um bei CTF-Matches eine Chance zu haben. Ein kultivierter Bug, durch den man mehr als doppelt so schnell laufen konnte. Rocketjumps wären mit einem trägen Controller gar nicht möglich gewesen.


Dagegen sieht Ratchet & Clank ziemlich gemütlich aus :D
 
  • Gefällt mir
Reaktionen: Mcr-King
@JMP $FCE2 LuL du hast echt keine Ahnung wie ich damals vorhatte. 🫣

Ich habe vor über 20 Jahre tatsächlich Quake 3 und Unreal Tournament gesuchtet. Die Zeiten von damals kannst du nicht die heutigen Zeit vergleichen. Viele aktuelle Spiele sind schlecht mit Tastatur und Maus ausgelegt, früher waren das einfach andersrum. Damals zockte ich sehr gerne WASD+Maus, so lange die Steuerung gut optimiert sind. Nach und nach sind einfach Qual geworden, mal hakt die Steuerung so derbst (wie zb. Wo Long, Shadow Man), Maus viel zu träge oder unbrauchbar (zb Nier Automata, Nier Replicant). 🤮😅

Ich kann mir echt nicht vorstellen, Quake 3 oder Unreal Tournament mit Controller zu spielen, ist ja schlicht einen Egoshooter und keine Thirdperson-Spiele wie Ratchet & Clank. 🤔

Heute würde ich niemals zurück zu WASD+Maus wechseln, komme sogar fast nicht mehr zurecht seitdem ich mit Controller zu sehr gewöhnt bin. 😬
 
Zuletzt bearbeitet:
  • Gefällt mir
Reaktionen: bluna, pacifico und Mcr-King
Czk666 schrieb:
Macht Spaß. Stellenweise frage ich mich schon ob ich zu alt für sowas bin. :)
Danke für deine Einschätzung. Dann lass ich besser die Finger davon 😁

Fatal3ty schrieb:
Heute würde ich niemals zurück zu WASD+Maus wechseln, komme sogar nicht mehr zurecht seitdem ich mit Controller zu sehr gewöhnt bin. 😬
Dito! Ich zocke nur noch von der Couch aus. Ohne vollen Controller Support lass ich die Finger von den Spielen.
 
  • Gefällt mir
Reaktionen: bluna, Mcr-King und Czk666
Fatal3ty schrieb:
Nach und nach sind einfach Qual geworden, mal hakt die Steuerung so derbst (wie zb. Wo Long, Shadow Man), Maus viel zu träge oder unbrauchbar (zb Nier Automata, Nier Replicant). 🤮😅

Das ist aber kein Naturgesetz, sondern böse Absicht/Versagen des Herstellers. Und meine Antwort darauf ist Kaufverweigerung.

3rd Person und M+T schließen sich auch nicht gegenseitig aus, wie es viele mir weismachen wollen, statt einfach meine Frage am Anfang zu beantworten. Outcast, American McGees Alice, Drakan Order of the Flame, RPGs wie Gothic 3 - alles 3rd Person und problemlos mit M+T spielbar.

Auch heute gibt es die Ausnahmen noch, wie Genshin Impact, das sogar Mechaniken von Quake geklaut hat (Grapple Hook, Beschleunigungsringe), und sehr gut mit M+T spielbar ist.

Auf die Protzgrafik der AAA-Spiele kann ich ohne vernünftige Steuerung verzichten. Da kann ich gleich den Beamer anschmeißen, und einen Pixar-Film einlegen. Dann muss ich mich wenigstens nicht mit einem Gamepad herumplagen.
 
  • Gefällt mir
Reaktionen: Mcr-King
JMP $FCE2 schrieb:
3rd Person und M+T schließen sich auch nicht gegenseitig aus, wie es viele mir weismachen wollen, statt einfach meine Frage am Anfang zu beantworten. Outcast, American McGees Alice, Drakan Order of the Flame, RPGs wie Gothic 3 - alles 3rd Person und problemlos mit M+T spielbar.
Alle diese genannte Spiele hatte ich tatsächlich nur WASD + Maus gespielt, da waren ja auch alle ältere Titeln und Steuerung waren richtig gut gemacht. Für den PC hatte ich damals kein Controller zur Hand gehabt und wüsste es nie wofür es man braucht. 😁

Die Zeiten ändert sich immer. Totzdem ist es kein Grund für mich, solche Spiele nicht spielen zu wollen, es sei denn fehlende Kamera-Invertierung, keine Tastenbelegung änderbar oder Maus oder Controller unspielbar sind. Man findet die immer andere Wege 😊

Und ja sind auch alles nur eine Geschmacksache. 😎
 
Zurück
Oben