RX6700XT zieht nur ~170W

Sahit

Admiral
🎅Rätsel-Elite ’12
Registriert
März 2010
Beiträge
8.975
1. Nenne uns bitte deine aktuelle Hardware:
(Bitte tatsächlich hier auflisten und nicht auf Signatur verweisen, da diese von einigen nicht gesehen wird und Hardware sich ändert)
  • Prozessor (CPU): Ryzen 7 5700X
  • Arbeitsspeicher (RAM): 32GB DDR4 Crucial 3200 CL16@3600MHz
  • Mainboard: MSI B450 Mortar Max
  • Netzteil: Sesonic Focus Plus Gold 550W
  • Gehäuse: CoolerMaster NR400
  • Grafikkarte: Asus TUF RX6700XT
  • HDD / SSD: verschiedenste SSDs, System läuft auf ner NM620 2TB
  • Weitere Hardware, die offensichtlich mit dem Problem zu tun hat(Monitormodell, Kühlung usw.): -
  • Wird ein sog. "PCIe-Riserkabel" genutzt? nein

2. Beschreibe dein Problem. Je genauer und besser du dein Problem beschreibst, desto besser kann dir geholfen werden (zusätzliche Bilder könnten z. B. hilfreich sein):
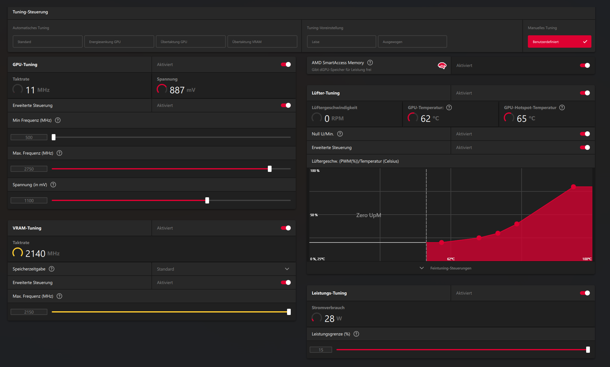
Meine GPU zieht unter nur ~170W, Läuft mit folgenden OC/UV werten:
1734343418973.png

Anbei noch die Daten in Excel über HW Info Aufgezeichnet.
Die Erreichte Punnktzahl im Steel Nomad liegt bei ca. 2540 Punkten.

Die Erreichte Leisung scheint im allgeminen zur GPU zu passen. https://www.computerbase.de/artikel/grafikkarten/3dmark-steel-nomad-benchmark.88643/
Wollte mal fragen ob jemand ähnliches Aufgefallen ist.

3. Welche Schritte hast du bereits unternommen/versucht, um das Problem zu lösen und was hat es gebracht?
Selbst mit ohne UV und mit 2850 MHz OC auf der GPU ist das Ausgelesen PPT bei ~175W.
 

Anhänge

Wo liegt jetzt eigentlich dein Problem?
 
  • Gefällt mir
Reaktionen: Asghan, JumpingCat, sNo0k und 5 andere
@janosch Naja Problem ist etwas falsch gewählt. Eventuell hätte das Thema in Diskussion besser gepasst. Möchte gerne das Schwarmwissen abgreifen und mich interessiert ob jemand ähnliche Werte hat. Die Tests reden ja alle von ~225W also der vollen TDP.

Edit: Also genau das:
Sahit schrieb:
Die Erreichte Leisung scheint im allgeminen zur GPU zu passen. https://www.computerbase.de/artikel/grafikkarten/3dmark-steel-nomad-benchmark.88643/
Wollte mal fragen ob jemand ähnliches Aufgefallen ist.
 
  • Gefällt mir
Reaktionen: janosch
GPU Auslastung beobachten. Wenn unter 95-99%, dann bist Du im CPU Limit, falls kein FPS Limit oder Vsync aktiv ist und dann braucht die Karte natürlich auch weniger.
 
  • Gefällt mir
Reaktionen: Aduasen
She's a keeper. :)

Das Powerlimit sollte eigentlich bei 230 Watt stock liegen. Plus dann noch die 15%. 170 Watt ist etwas wenig für diese Karte.

Wie sehen die Werte aus wenn du die Karte mit FurMark auslastest?
 
Sehe ich das auf den Bildern richtig, dass du bei null Last und 28 Watt eine GPU Temp von 62° hast?
 
  • Gefällt mir
Reaktionen: K3ks
@cvzone GPU Auslastung war immer >95%, VSYNC etc. eigendlich immer aus und selbst dann erreiche ich die 165Hz meines Monitors nie im Leben.

@Tr8or Ja ist aber bei AMD Dual Monitor WQHD leider normal das die ~30W ziehen und Lüfter sind halt aus. Die Lüfter schalten bei 65°C aus und ein.
 
Tr8or schrieb:
Sehe ich das auf den Bildern richtig, dass du bei null Last und 28 Watt eine GPU Temp von 62° hast?
Das ist nur der Treiber der hoch geht wenn man das CP offen hat. 62° ist je nach Kühlung nicht ungewöhnlich.
 
Wieso läuft bei 62° der Lüfter nicht?
 
Zur Temperatur HotSpot lag bei maximal 81°C, GPU Temp bei 65°C (siehe Excel)

@Tr8or Weil der ZeroFan erst bei 65°C anschaltet.
 
  • Gefällt mir
Reaktionen: Asghan
Ah, gesehen.
Dann gibt es wohl kein Problem. Takt auf max, Auslastung der Graka 99%. Wenn sie dann mit 170 Watt auskommt, wieso sollte sie mehr ziehen?
 
@Tr8or Ja an sich richtig komisch ist das ganze aber schon, oder halt irgendwas stimmt mit dem auslesen nicht.
 
oder Du hast in der Silikonlotterie gewonnen und eine extrem sparsame GPU erwischt :)
kannst ja mal (bei UV) gucken, wie hoch Du sie takten lassen kannst
 
Nicht jeder Benchmark oder jedes Spiel lasten alle Shader gleichmäßig aus. Zum verwendeten Benchmark kann ich nicht viel sagen. Teste am besten mal mit FurMark.
 
  • Gefällt mir
Reaktionen: Asghan
coxon schrieb:
Wie sehen die Werte aus wenn du die Karte mit FurMark auslastest?
Mhh unter FurMark werden Instant die 233W gezogen. Komisches verhalten das die sonst mit ~170W hin kommt.
 
verschiedene Spielengines verlangen der GPU eben verschieden "viel" ab
 
  • Gefällt mir
Reaktionen: Asghan und K3ks
<_< Gerade getestet, meine Stock 6700XT zieht bei Furmark auch nur <175W laut Furmark/Adrenalin. 🤷
E: Auch gerade für eine Min getestet: Treiber-Stresstest geht meine auch nur auf 175W aber fährt ganz locker die Taktraten aus, sogar höher mit 2600MHz+. 🤷
 
Hängt halt auch vom Spiel ab.
Meine 6700 XT im zweit System gönnt sich auch je nach Spiel trotz 99% Auslastung nur 150-170w ;)

Schmeiß mal Path of Exile 2 an falls du es hast. Das war bisher der absolute GPU Burner was den Verbrauch angeht. Das ballert selbst meine stark UV betrieben 0.900mv 4080 auf über 250w

Oder sowas wie Metro Exodus.

FurMark zählt auch nicht, das deckeln die Hersteller bereits ab...
 
Sahit schrieb:
Mhh unter FurMark werden Instant die 233W gezogen. Komisches verhalten das die sonst mit ~170W hin kommt.
Ok. Versteh ich das also richtig, dass die Karte bei Steel Nomad "nur" 170w zieht? Das kann man recht einfach erklären: diese Software reizt deine Karte nicht komplett aus, bzw. nur einen Teil der Karte, FurMark hingegen schon. Bei +15% PT sollten das aber mehr als 230 Watt sein, solltest bei 255/260 liegen.

€dit: oder sind die 230 Watt die bei GH eingetragen sind die maximale Board Power?
 
Sahit schrieb:
Komisches verhalten das die sonst mit ~170W hin kommt.
Eigentlich ganz normal. Die Karte hat mehrere Tausend Shader, da ist es also vollkommen normal, dass diese nicht immer zu 100% homogen ausgelastet werden können. Insbesondere schlecht optimierte Benchmarks oder Spiele haben damit Probleme, womit die Karte dann eben auch ihre Leistung nicht immer voll entfalten kann. Und ansonsten kann es ja auch sein, dass andere Komponenten limitieren, wie etwa die CPU.
 
Zurück
Oben