Samsung GQ77S92CATXZG 33TB in einem Monat

ynfinity

Lt. Commander
Registriert
Jan. 2006
Beiträge
1.800
Hallo,

ich habe eben festgestelt, dass mein Samsung OLED in 3 Wochen, vom 26.01-09.02. ~33TB (TERABYTE) an Downloadvolumen erzeugt hat. Der Fernseher läuft wenn dann Abends ab 20.00/20.30Uhr. Dann mit Netflix, Prime oder Magenta TV mit den Apps direkt auf dem TV installiert.Prime und Netflix scheiden aber aus, da dort im fraglichen Zeitraum nur sehr wenig Daten geflossen sind.
Das entspricht ~270 bis 300 Mbit/s konstant 24/7.

Da ich Glasfaser mit 1000/500Mbit habe, ist es mir nicht aufgefallen.

Kann sich jemand diese astronomische Datenmenge erklären?

Vielen Dank im Voraus.
Alex

1771843001873.png
 
Zuletzt bearbeitet:
Mahlzeit,

Dass das rein auf den TV zu schieben ist, glaub ich fast nicht, selbst wenn da die ganze Zeit Daten auf dem TV im Nirvana verpuffen, warum erzeugt er auch so dermaßen viel Upload?

Außer ein paar kleine Requests und Paket erhalten Meldungen etc. wird da ja nichts gesendet.

LG
Key
 
Auslesefehler ausgeschlossen?
 
  • Gefällt mir
Reaktionen: Aduasen
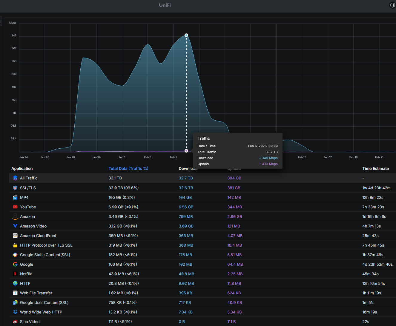
Ohne weitere Informationen ist dieses ganze Bild doch fragwürdig. 2,6GB upload zu Amazon? 104GB Download der "MP4" App ?
 
Wo bin ich hier schrieb:
Theoretisch möglich, aber auch das wäre viel zu viel.
Key3 schrieb:
Mahlzeit,

Dass das rein auf den TV zu schieben ist, glaub ich fast nicht, selbst wenn da die ganze Zeit Daten auf dem TV im Nirvana verpuffen, warum erzeugt er auch so dermaßen viel Upload?

Außer ein paar kleine Requests und Paket erhalten Meldungen etc. wird da ja nichts gesendet.

LG
Key
Es ist download, kein Upload.
Fujiyama schrieb:
Auslesefehler ausgeschlossen?
Natürlich nicht, aber mir fehlt gerade die Möglichkeit das valide zu überprüfen.
 
ynfinity schrieb:
Es ist download, kein Upload.
@Key3 bezog sich damit auf den zweiten Wert über 384 GB.
Deshalb auch das kleine Wörtchen "auch" in seinem Post. Ist mal wieder zum davonlaufen ... lieber gleich draufhauen vor dem Nachdenken.
 
ynfinity schrieb:
Theoretisch möglich, aber auch das wäre viel zu viel.
Ich komme in einem Singlehaushalt auf deutlich mehr Traffic im Monat. ;)
 
Child schrieb:
@Key3 bezog sich damit auf den zweiten Wert über 384 GB.
Deshalb auch das kleine Wörtchen "auch" in seinem Post. Ist mal wieder zum davonlaufen ... lieber gleich draufhauen vor dem Nachdenken.
Das habe ich wohl zu schnell gelesen. Wo ich hier "draufhaue" ist mir allerdings rätselhaft.
Ergänzung ()

coxon schrieb:
Ich komme in einem Singlehaushalt auf deutlich mehr Traffic im Monat. ;)
Mag sein, aber der durchschnittliche, auch 4 Personenhaushalt, wird eher nicht auf ~1TB/Tag kommen.
 
Zuletzt bearbeitet:
Was du da siehst ist All-Traffic. Das ist bei dem Gerät üblicherweise der gesamte Verkehr in deinem Netz. Also von jedem LAN zu jedem LAN, daher wird dein interner Verkehr hier mehrfach gewertet. Upload an Port A ist der Download an Port B.

Wieso du nun denkst, es sei der Fernseher versteh ich nicht. Möglicherweise korreliert hier einfach nur die Zeit?

Evtl hast du hier was auf deine NAS geschoben oder deine Kosole ein Update geladen. Dein TV war es eher nicht. Falls doch, solltest du tiefer graben und dir mal den Traffic von diesem Gerät ansehen oder dem AP an dem er hängt und dabei direkt schauen, was noch daran hängt.
 
Zuletzt bearbeitet:
ist doch ganz einfach, nacheinander durchtesten
einfach mal den Zähler auf Null setzen, und nur den TV, keine anderen Geräte, mal eine Stunde laufen lassen
 
Mir ist auch schleierhaft, wie du darauf kommst, dass der Traffic vom TV wäre?
Das gibt dein Screenshot nämlich absolut nicht her.
 
Der Fernseher ist per WLAN angebunden. Und der Trafficbericht ist dediziert für dieses eine Gerät. Für alle anderen gibt es eigene. Die Auswahl war in meinem initialen Screenshot leider abgeschnitten.
1771847003132.png

Ergänzung ()

tRITON schrieb:
Was du da siehst ist All-Traffic. Das ist bei dem Gerät üblicherweise der gesamte Verkehr in deinem Netz. Also von jedem LAN zu jedem LAN, daher wird dein interner Verkehr hier mehrfach gewertet. Upload an Port A ist der Download an Port B.

Wieso du nun denkst, es sei der Fernseher versteh ich nicht. Möglicherweise korreliert hier einfach nur die Zeit?

Evtl hast du hier was auf deine NAS geschoben oder deine Kosole ein Update geladen. Dein TV war es eher nicht. Falls doch, solltest du tiefer graben und dir mal den Traffic von diesem Gerät ansehen oder dem AP an dem er hängt und dabei direkt schauen, was noch daran hängt.
Imho wird der interne Traffic nur dann gezählt, wenn es unterschiedliche VLANs gibt. Aber meine Clients und auch die NAS sind alle im gleichen VLAN. Daher muss nichts über die DMSE geroutet werden und sollte daher auch nicht in der Trafficstatistik auftauchen. Zudem sind fast alle Geräte am USW Pro Max 16 PoE angeschlossen. Dieser hat nur einen Uplink zur DMSE. Die NAS ist per SFP+ mit 10GBit an den USW Pro Max 16 PoE angeschlossen.
 
Zuletzt bearbeitet:
@ynfinity
DVB oder IPTV ?
Netzwerkstreaming von Content aus dem Heimnetzwerk? (zB NAS, PC, smarte Box) ?
 
Liest man ja öfters bei Samsung. Da steckt der TV in irgendeiner endlos Downloadschleife. Factory Defaults lösen das Problem.
 
  • Gefällt mir
Reaktionen: JumpingCat
ynfinity schrieb:

Wie bekannt sind die sehr gesprächig um Daten zu erfassen.


ynfinity schrieb:
Das entspricht ~270 bis 300 Mbit/s konstant 24/7.

Vielleicht einen Endlosschleife? Das hatten die auch schon Mal bei Waschmaschinen das die TB an Traffik erzeugen.


ynfinity schrieb:
Zudem sind fast alle Geräte am USW Pro Max 16 PoE angeschlossen.

Blockst du wie oft empfohlen darauf bestimmte Adressen/DNS Einträge mit z.B. unifiy intern oder hast einen pihole?
 
@ynfinity

Je mehr Bandbreite auf WAN desto mehr wird auf gebuffert beim Streaming, speziell bei Apple TV ist mir das ordentlich aufgefallen,
werden oft Vorschauen angezeigt wird oft viel unnnötig vorgeladen.

Autostreaming von neuen Folgen passiert im Hintergrund auch gerne mal

(erinnere dich an die Kommentare der Mobilfunkstreamer, bezüglich Datenvolumen. lieber weniger Speed dafür mehr Volumen) Witzigerweise maulten dann viele bei der StreamOn Reduzierung auf 720p ....

ne Fritzbox mit neuen Firewall Regeln vorne dran die irgendwas blockiert? Seit einiger Zeit will echter Vollzugriff manuell nachgepflegt werden. Tote Verbindungen durch VPN Clients die es nicht mehr gibt aber heimische Streaming Cameras, Drucker, die immer noch Richtung VPN Daten schicken, ?

Router mal neustarten.

Ansonsten läuft bei Sohnemann hier die Youtube Music App im Hintergrund gerne mal weiter.

die ganzen Videovorschauen beim Prime in Dauerschleife gibts auch noch


AV1 Codec am Endgerät nutzen kann da helfen. (Aktuelle Empfehlung beim äteren Samsung TVs ist hier gar mal nen FireTV4k Select zu testen bei Netflix um HDR10+ und av1 zu erzwingen)
 
Zurück
Oben