Smart Home Newbie / Haus soll smart werden

h00bi schrieb:
Die Frage ist eher WIE steuern?
Vom Handy aus bedienen ist nicht "smart", das ist fernsteuern.
Smart ist es dann, wenn eine Automatik es über Zeit- und Sensordaten steuert.

Was willst du bei der Überwachung steuern?
Hängt von dem Usecase ab würde ich sagen, aber ja^^

Wenn wir um Urlaub sind, möchten wir mitbekommen wenn Türen aufgehen (Einbruch). Wenn die Klingel klingelt. Wenn Bewegungen im Garten oder vor dem Haus gemeldet werden. Wir wollen es in Echtzeit "nachprüfen" ob alles okay ist.

Unser Keller ist minimal feucht, wir wollen es überwachen. Ich gehe noch weiter und möchte es langzeit überwachen und dann als Diagramm darstellen. Möchte gern gucken wie das Wetter sich auf die Werte auswirkt.

Gartenbeleuchtung soll nach Uhrzeit eingeschaltet werden (der einzige Automatierungs-Fall bisher).
Vielleicht die Pool Filter an/ausmachen ohne in den Garten gehen zu müssen... naja sowas halt...

Mickey Mouse schrieb:
installiere dir einfach HomeAssistant auf einem RasPi. Ich würde nicht über Docker gehen, da sehe ich ausschließlich Nachteile.
Welche wären da? Bin ein Docker Fanboy und wenn es wirklich so ist, dann nutze ich besser das fertige Image als OS.

Mickey Mouse schrieb:
vermutlich wirst du feststellen, dass es schon viele "Integrationen" gibt, die schon ganz einfach über Netzwerk funktionieren. Beispiel: wenn du eine FritzBox hast, dann wird die erkannt und du kannst schon viele Informationen von der auslesen und für andere Steuerungen nutzen.
Hammer! Freu mich schon drauf.
Habe ne Wakü mit AquaComputer Komponenten, wenn ich diese dort einbinden könnte, das wäre ein Nerd Traum :D

Mickey Mouse schrieb:
was du brauchst ist:
  • eine "Zentrale", die besteht aus Hard- und Software.
Yes! Dafür wollte ich gern meine RPI nutzen.

Mickey Mouse schrieb:
  • Hardware geht von bis, ab Pi3 macht eigentlich alles Sinn. Inzwischen bin ich persönlich allerdings etwas weg vom Pi, weil das früher unschlagbare Preis/Performance/PowerConsumption Verhältnis heute nicht mehr so eindeutig ist. Ist aber Imme noch gut und wenn man ihn eh hat reicht es auf jeden Fall für den Anfang.
Die Frage ist, wird es irgendwann nicht mehr ausreichen? Ist Smart Home Steuerung so Perfomance-Hungrig? Wenn ja, dann würde ich gleich was besseres anschaffen bevor ich das Ganze in 1-2 Jahren eh angehen müsste...


Mickey Mouse schrieb:
  • Hubs/Bridges entscheidet sich in erster Linie danach, WAS du mit der Zentrale ansteuern/auslesen möchtest.
Ok, d.h. u.U. habe ich dann mehrere Hubs, da unterschiedliche Hersteller?!
Einen für Philips Hue für Beleuchtung.
Einen anderen für die Tür Sensoren...
usw.?!

Mickey Mouse schrieb:
[...]
ich(!) würde an deiner Stelle so anfangen:
[...]
Danke dir. Große Hilfe!
 
[ChAoZ] schrieb:
Die Frage ist, wird es irgendwann nicht mehr ausreichen? Ist Smart Home Steuerung so Perfomance-Hungrig?
Für 20-30 Geräte mit ein paar einfachen Automatisierungen reicht der locker. Darüber hinaus geht ihm dann aber langsam die Luft aus. Für deine genannten Anwendungsfälle sollte er noch ausreichen. Die WebGUI könnte sich aber zäh anfühlen.

[ChAoZ] schrieb:
habe ich dann mehrere Hubs, da unterschiedliche Hersteller?!
Das hängt davon ab, ob die Geräte über proprietäre Methoden kommunizieren oder nicht. Wenn aber alles z. B. über Zigbee läuft, brauchst du nur deinen Empfänger am Raspi und dann spielt der den Hub.
 
  • Gefällt mir
Reaktionen: [ChAoZ]
[ChAoZ] schrieb:
Die Frage ist, wird es irgendwann nicht mehr ausreichen?
Das ist schwer zu sagen!
Mein Pi4 hat auch mit weit über 100 Geräten (alleine über 60 Zigbee) keine Probleme.

Wenn man aber z.B. „fette“ NodeRED (das kann man in HA einbinden) Abläufe oder Influx Datenbanken mit Grafana Visualisierung hat, dann kann es eben schon eng werden.
Darüber würde ich mir aber jetzt noch keinen Kopf machen

[ChAoZ] schrieb:
Ok, d.h. u.U. habe ich dann mehrere Hubs, da unterschiedliche Hersteller?!
Einen für Philips Hue für Beleuchtung.
Einen anderen für die Tür Sensoren...
usw.?!
Jain….
Beispiele:
Ich habe einen Sonoff Zigbee Stick am Pi, der steuert die Lampen von Ikea & Hue, Vale Thetmostate, China Fensterkontakte usw. Eben (fast) alles was Zigbee spricht.
„Fast“, weil einige HUE Birnen doch an einer HUE Bridge hängen, damit ich sie mit der Hue Sync Box als Ambilight (vom Bildinhalt TV/Monitor gesteuert) nutzen kann.
Aber: HA kann ja nicht nur Zigbee „direkt“, es kann auch die Hue Bridge steuern und darüber die Lampen bedienen.

Wenn man jetzt Thread/Matter Geräte steuern möchte, dann braucht man einen passenden Hub. Ich gehe mal davon aus, dass das auch mein HomePod sein kann, mangels entsprechender Thread Geräte konnte ich das aber noch nicht probieren.

Aber wo ich beim Thema bin, HA stellt sich für Apple Geräte als HomeBridge vor!
D.h. Ich kann z.B. die Zigbee Heizungsanlage-Thermostate über Apple HomeKit bedienen, genauso wie über Alexa oder Google Assist.
Die Grenzen zwischen den Anbietern verschwinden (zu einem großen Teil) mit HomeAssistant!
 
  • Gefällt mir
Reaktionen: [ChAoZ]
Super. Hört sich nachdem an, was ich vorhabe und wollte.
Danke euch!
 
[ChAoZ] schrieb:
Welche wären da? Bin ein Docker Fanboy und wenn es wirklich so ist, dann nutze ich besser das fertige Image als OS.
Bis auf den fehlenden App-Store sehe ich keine wirklichen Nachteile. Ich betreibe meine HA Docker Installation seit mehreren Jahren. Die eine fehlende App habe ich über einen separaten Docker Container realisiert.

[ChAoZ] schrieb:
Unser Keller ist minimal feucht, wir wollen es überwachen. Ich gehe noch weiter und möchte es langzeit überwachen und dann als Diagramm darstellen. Möchte gern gucken wie das Wetter sich auf die Werte auswirkt.
Dafür ist HA perfekt geeignet. Da fallen dann sogar solch Sachen auf, dass die radioaktiven Strahlenbelastung in Abhängigkeit zu der Niederschlagsmenge steht. Bin auch ein totaler Fan von schönen bunten Dashboards.

[ChAoZ] schrieb:
Die Frage ist, wird es irgendwann nicht mehr ausreichen? Ist Smart Home Steuerung so Perfomance-Hungrig?
Ich bin irgendwann von einem Pi3b auf einen Intel NUC Gen6 umgestiegen und bereue es kein bisschen.
Da genug Leistung vorhanden ist, laufen in weiteren Docker Containern noch diverse andere Dienste.
Auslastung kann man natürlich schön in Home-Assistant visualisieren ;)

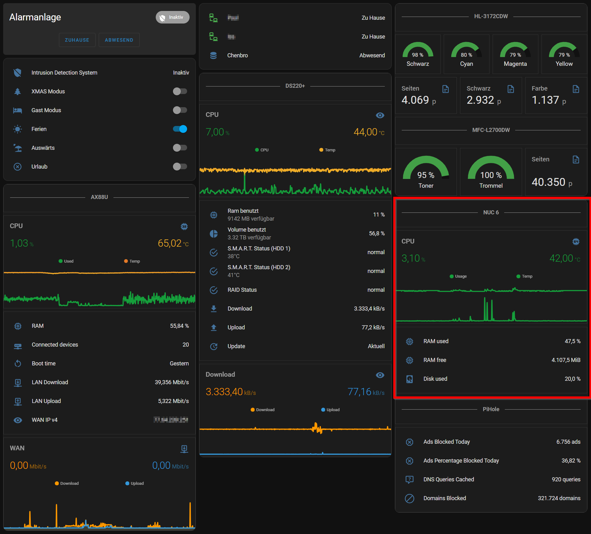
1721313609961.png


Ich betreibe eine Kombination aus gaaaaanz vielen Zigbee Geräten (Sensoren und Beleuchtung) an einem Conbee III und Bosch Smart-Home Geräten (Rollläden, Heizung, FBH, Rauchmelder). In Summe sind es ca. 250 Geräte.

Integrationen für Kameras (Reolink), Multimedia, Wechselrichter, Heizanlage, Drucker, NAS, Benzinpreise, etc. habe ich auch drin und bisher ist mir nichts begegnet, was sich nicht einbinden ließ. Zur Not per Template Sensor der eine REST Schnittstelle pollt. Mache ich z.B. für mein Krypto und Aktienkurs Dashboard.
 
Zuletzt bearbeitet:
  • Gefällt mir
Reaktionen: [ChAoZ], s1ave77 und FarmerG
[ChAoZ] schrieb:
Das hört sich doch schon mal sehr gut an... habe ne RPI hier laufen mit PiHole unter Docker, die Box langweilt sich sowieso, könnte man also noch was rauf packen :)

Ok... gibt es irgendwo eine gute Seite zum einlesen was es alles gibt und was man für Hubs/Bridges braucht? Möchte keine 500 Seiten lesen und suche eine Abkützung^^

Di bist der IT-ler, und wenn Du schon Docker nicht für "Abrakadabra" hältst, ist Homessistant Dein definitives Go-To. Ich halte das für Abrakadabra, läuft auf einem ~6W alten Futro Thin-Client, braucht so 1,5GB RAM, höchstens 10% des 10 Jahre alten Prozessors, und Speicherplatz, wenn Du wirklich alles wissen willst, bis zum Umfallen (so 100+MB/Tag sind da schon drin)

Und das hab ich geschafft. Also: Homeassistant sollte Deine Zentrale sein, das schaltet ziemlich alles; ich wüsste für DIY nichts besseres - und Du kannst das im Gegensatz zu mir auch noch (Ich hab Nachtspeicher von ~1980 und ne nagelneue PV-Anlage, lass das mal miteinander reden. Geht, so nebenbei) .

[ChAoZ] schrieb:
  • Temp/Luftfeuchtigkeit (vor allem Keller)
  • 2x Tür Sensoren (auf/zu)
  • Gas/Strom/Wasser Verbrauch

HomeAutomation ist der Weltmarktfüher Tuya, die selbst (m.W.) keine herstellen, aber da gibt's China-Ramsch für +-4€ pro egalwas. Es ist ein ESP32 / ESP8266 und ein Sensor / Relais oder was sonst noch, egal was Du kaufst, Du wirst eh das bekommen. Einfach Aliexpress, das Zeug funktioniert auch ohne Garantie und Gewährleistung; alles mit ner Marke ist nur teurer. Die teure Marke ist Shelly, kostet ~ das 4fache. Da ist das Zeug vor Auslieferung getestet. Andere App, gleiches Zeugs.

T&H-Sensoren gibt es weltweit grob drei; die Chinesen sagen Dir für $3 nicht, welchen sie ins billigste Teil einbauen. Die sind aber eher identisch, ob der jetzt von Bosch (China) oder irgendwelchen Japanern (China) oder gleich aus China kommt.

Älter als Tuya ist (leidlich) die ebenso chinesische Firma Sonoff, die nicht so gerne mit HA reden; ich hab da aber meine Lichtschalter drüber laufen. Wenn/weil Du aber ein neues Projekt hast - seit April diesen Jahres geht selbst Sonoff mit HA. Es geht recht alles mit HA; ist halt ggf. bissi kompliziert; das weiß ich selbst aber erst, seit ich das schreibe; im Januar ging es noch nicht.

Für Stromverbrauch brauchst Du einen 3-Phasen Stomzähler, macht Dir Dein Elekriker gerne für viel Geld (reden alle mit HA), ich hab den Shelly Pro 3PM (~90€) und kann den selber einbauen - ich darf das nur nicht, aber mein Stiefvater ist studierter Dipl.-Ing., der darf mich da beaufsichtigen (lies: ein Bier trinken); dann ist das legal wie ordentlich (wenn Du was falsch machst, bekommst Du einen Stromschlag, kann tödlich sein). Gibt's aber auch von Tuya, kostet 1/3. Ist, weiterhin, das gleiche drin.

Gas und Wasser zu erfassen hab ich keine Ahnung; denke, da müsstest Du mit dem Gasanbieter reden. Wasser? Denke, kannst Du knicken.


[ChAoZ] schrieb:
Was möchte ich steuern:
  • Außenbeleuchtung (Garten)
  • Innenbeleuchtung in bestimmten Räumen
  • Kameraüberwachung (läuft auf eine eigene Lösung hinaus denke ich)

Tapo-Kameras sind HA-kompatibel, also, zumindest findet mein HA die 8 in dem Haus von alleine; aber keine Ahnung, was Du damit tun willst und wie/ob das geht.

Also, Zusammenfassung: Du willst definitiv eine HomeAssistant-Instanz, die löauft auf Deinem existierenden Pi sicher vollkommen problemlos, und alles weitere kaufst Du einfach direkt aus China, Tuya-kompatibel.

Zuya hat auch einen Zigbee-Hub für Deine Tür/Fenster-Kontakte. Null Ahnung, ob der mit dem HA zwecks Automatisieung redet. Ich hab nen Sonoff-Hub und bin noch zu beschäftigt mit der "intelligenten" Verteilung den 27kW *4h Nachtspeicheröfen auf 11kW Solaranlage. Ich kann das aber auch nicht so wirklich. Der HomeAssistant kann aber alles, was Du irgendwie wollen könntest. Wenn Du Tuya-Sachen kaufst. Alles andere wird schon igendwer machen; ich nehme da gerne das "buy me a coffee" bei Github als "Dankeschön".

Anleitungen sind (leidlich) alle Mist, aber nach nur so nem halben Tag Suche findest Du für jedwedes Problem ein gutes, längliches Youtube-Video von @SmartHomeJunkie (Englisch, der ist Schweizer). Und 500 andere. Oder gar keines. Es gibt da eine durchaus hilfreiche Community, aber die haben alle eher viel Ahnung, so Wizard-Level über meinem, und wenn die nicht "rtfm" sagen können, mangels manual, wird das schwierig. Aber mit bissi Ahnung von IT bekommst Du das leichter hin als ich.

Dein Hauptproblem wird dann "Effizienz" sein. Das macht mehr süchtig als Candy Crush. Es ist aber - HA funktioniert - dann nur noch (viel!) nachdenkarbeit, idealweweise aber halt einmalig. HomeAssistant-App auf's Handy, Tailscale auf beide HomeAssistants, alles sonstige richtig und "smart" gemacht, und Du musst nichtmal mehr Deinen Haustürschlüssel benutzen, geschweige denn den Garagentoröffner; Du hast ja nun ein Handy in der Tasche. Theoretisch. Praktisch ist eine vollkommen andere Geschichte.
 
  • Gefällt mir
Reaktionen: [ChAoZ] und s1ave77
jck5000 schrieb:
und alles weitere kaufst Du einfach direkt aus China, Tuya-kompatibel.
Würde ich immer schauen. Will ich vieles und das meiste als WLAN-Teilnehmer? Bei mir eher Mix aus Zigbee und Shellys mit WLAN. Die haben halt Monitoring.

Sollte man immer durchspielen. Sonst stellt man später fest, dass der Plan nicht zu Ende gedacht war.

EDIT: Bewegungsmelder sind auch interessant. Bei den Hue-Teilen kann ich Lichteinfall in Lux und die Temperatur auslesen. Beides erstaunlich präzise.
 
Zuletzt bearbeitet von einem Moderator:
mae1cum77 schrieb:
Bei mir eher Mix aus Zigbee und Shellys mit WLAN. ... Sollte man immer durchspielen. Sonst stellt man später fest, dass der Plan nicht zu Ende gedacht war.


Meine Sonoff-Zigbee-Bridge redet nicht mit einem Tuya-Zigbee-Wassersensor. Hab daher einen Shelly-WLAN-Wassersensor - ist nicht alleine mein Haus, hier, und nach 8k€ Tausch eines (nach 35 Jahren durchgerosteten) "Wärmetauschers" an der Heizung ist der auch vollkommmen nutzlos.

Will Dir da jetzt nicht wirklich widersprechen; Du hast ja Recht, aber der OP hat halt keinen Plan. "Zuende Denken" ist nahezu unmöglich; ich wohne hier jetzt 14 Jahre, die Wespen in dem einen Rollokasten kosteten 240€ zu entfernen, weil meine Frau das Bad-Rollo mal benutzt hat. Davon ist, drei Jahre später, das 35 Jahre alte Fenster trotzdem hinüber (1.080€). Kann man aber auch gleich einen elektrischen, HA-kompatiblen Rollo reinbauen lassen. Kostet nichts extra, zu dem horrenden Vermögen. OP hat aber ein neues Haus, mit entsprechenden Neuanschaffungen. Und die, finde ich halt, sollten HA-kompatibel sein. Ob das jetzt WLAN (weiß ich, dass es geht) oder auch Zigbee (weiß ich halt nicht so wirklich) sein muss, kommt eher drauf an, ob's ein Stromkabel haben kann. Ich hab aber nur so einen "Dr. Evil" - Schalter für meine Sofa-Deckenlampe unter dem Wonzimmertisch angepappt via Zigbee (Gut; drei, das ist viel zu cool und so 90er), und daher weiß ich nicht, was HA mit Zigbee kann; Zigbee ist alles nur passiv bei mir.

Ich hatte hier aber sechs Deckenlampen, waren 25W "Strahler" in einer abgehängten Decke, und in die Löcher passten (größer gefräst) nur min. 12W LEDs. Da ich in meinem Wohnzimmer keine Sonnenbrille tragen will, sind die seit so ~8 Jahren halt einzeln sowie gruppenweise schaltbar.

OP will aber "Tür- und Fensterkontakte", das sind aber praktische Probleme am Wohnort qua Einbruchsrisiko keine theoretischen. Die müssen halt Batteriebetrieben sein, sonst siehrtdas blöd aus, und dann muss das (quasi) Zigbee werden.

Da würde aber dazugehören, ob das Einbruchsrisiko minus Versicherung nebst Kameras plusminusgeteiltdurch "wie oft guckst Du auf Dein Handy" auch nur den 5€-Fensterkontakt wert ist. Sagen wir mal: Ich hab keine. Das läuft aber nicht über HA, sondern pber ne 20€ Tapo-Kamera.
 
  • Gefällt mir
Reaktionen: s1ave77
jck5000 schrieb:
"Zuende Denken" ist nahezu unmöglich;
Naja, geht schon :D. Ich hab mir eine Verwaltung gesucht, also HA, dann geschaut, was an System für mich Sinn ergibt. Das war für Licht, einfache Plugs und Bewegungssensoren (Licht und Raumtemperatur neben dem Motion detector) Hue (Angebote deutlich unter UVP). 2 INNR-Plugs (guter Preis) über HUE. Dazu dann Shellys für Monitoring.

System ist vielseitig erweiterbar und kann auch auf Conbee umziehen, falls das Sinn ergeben sollte. Dazu noch PC-Steuerung (WOL und SleepOnLAN) alles über HA.

Da kann man schon planen.

Home Assistant ist schon der Hammer. Braucht dann nur einen Browser. App für Mobilgeräte stellt Sensoren bereit, das steuert mein Wallboard. <30% Akku und der Smartplug schaltet das Ladegerät an, bei >80% geht's aus. Auf's Gerät schauen, was der Akku sagt. Kann ich machen, oder:
hass.cbs.console_TM2u74skr7.png
 
Zuletzt bearbeitet von einem Moderator:
  • Gefällt mir
Reaktionen: jck5000
mae1cum77 schrieb:
alles über HA.

Da kann man schon planen.

Jaaaaa... wenn man 2019, wo das (angeblich) halbwegs sinvoll zum ersten Mal funktioniere, schon HomeAssistant kannte. Meine Sonoff-Lichtschalter wie Deckenleuchten sind definitiv von vor-Corona. Meine Frau wollte da nur "einen echten Schalter". Was auch 6 Nachkäufe bedingte, weil niemand an "es wird heller als die Sonne" bedacht hatte, während ich blöd Löcher in der Holzdecke 3mm größer gefräst habe (kleiner machen geht bei Löchern nicht, aber der Erstbesitzer der Wohnung ist.... tot?)

Daher ja meine "current year" - Empfehlung an den OP: HA wo installieren, Rest Tuya, sollte passen. Rest merkt er schon selbst; Deine Installation überfordert mich, so eigentlich.

Ich will hier nur was "zurückgeben", was ich halt weiß, weil ich hier eigentlich nur herkomme, wenn ich ne Frage habe. Meine, vollumfänglich zufriedenstellende, Antwort war, grob, "Du müsstest ja nur ein Skript wie $skript als root mit einem cronjob ausführen".

Mein aktuelles Audiobuch ist sehr D&D, das kann ich noch weniger als "wirklich" IT, aber ich verstehe schon "Du bist kein Level-8 Wizard mit 200 Mana, und um das zu machen, musst Du ein Level 9 - Wizard sein."

Mein Plan für in 10-12 Tagen ist, ein Level 9 - Wizard zu werden, damit ich "einfach" ein "script" mit einem "cronjob" in einer "Python-Umgebung" laufen lassen kann. Das ist aber erfahrungsgemäß einfacher, als eine Münze verschwinden zu lassen. Der OP hier hat aber noch weniger Ahnung als ich, und Du schlicht mehr.

Ich nehme aber aus Deinen Automatisierungs-Ausführungen für mich mit, dass ich irgendwo einen Sensor für "Küche" will. Ich sage Alexa grob den halben Tag lang "Küche an", "Küche aus". Deswegen hab ich seit anderthalb Jahren den Drücktaster für Lampe #4/6. Oder zwei. Weil - 'türlich hab ich da nen Zigbee-Schalter, aber von dem bin ich immer schon den halben Weg weg, bis ich Licht in der Küche brauche.
 
SaxnPaule schrieb:
Bis auf den fehlenden App-Store sehe ich keine wirklichen Nachteile. Ich betreibe meine HA Docker Installation seit mehreren Jahren. Die eine fehlende App habe ich über einen separaten Docker Container realisiert.
Das Argument mit HAOS kommt ja ständig und ist echt hartnäckig. Hab noch nichts gefunden, HACS oder ein weiterer Container im Stack gehen auch.

Hab gesehen, WOL und Shutdown via HAOS-Store. Nett. WOL ist zickig aus dem Docker heraus und funktioniert mal, mal nicht. Shutdown ist auch nur SSH. Kann ich selber. Bleibt nix übrig.

Kurze Recherche im Netz und ein Heureka! Ich nutze schon SleepOnLAN (kann Rechner 'fernsteuern', WOL senden, Dienst lauscht an Port und reagiert auf vordefinierte Kommandos, kleine EXE mit JSON, schweizer Uhrwerk!). Das kann ich per Skript-Switch in HASS nutzen :D.

jck5000 schrieb:
Jaaaaa... wenn man 2019, wo das (angeblich) halbwegs sinvoll zum ersten Mal funktioniere, schon HomeAssistant kannte.
Hab ich als erstes gesucht und gefunden. Ergab irgendwie andersherum keinen Sinn. Keller/Fundament und Dach als Letztes. Ansonsten kann man sich mal 'verrennen'.
 
jck5000 schrieb:
HomeAutomation ist der Weltmarktfüher Tuya, die selbst (m.W.) keine herstellen, aber da gibt's China-Ramsch für +-4€ pro egalwas. Es ist ein ESP32 / ESP8266 und ein Sensor / Relais oder was sonst noch, egal was Du kaufst, Du wirst eh das bekommen
Tuya stellt Aktoren für WLAN und Zigbee her. Die WLAN Geräte benötigen die Tuya Cloud was für mich ein No-Go wäre.
Der Umweg über localtuya oder tuya-local funktioniert, ist aber nicht sonderlich nutzerfreundlich.
Habe diese Woche mein erstes und einziges Tuya Gerät bekommen (Zisternen Water Level Sensor auf Ultraschall Basis). Die offizielle Tuya Integration (über die Cloud) unterstützt das Ding nicht. Mit etwas "Abrakadabra" kann man sich aber den Key besorgen und das Ding mit tuya-local auch lokal ansprechen. Ist aber eben alles andere als Plug n Play.

Generell würde ich davon absehen allzuviele WLAN Aktoren zu verwenden. Zum einen sind sie verhältnismäßig stromintensiv und zum zweiten spammen dir die dann das WLAN zu. Bei einer handvoll alles kein Problem. Bei 10+ sollte man aber schon langsam anfangen zu überlegen ob eine andere Technologie nicht besser wäre.

jck5000 schrieb:
Für Stromverbrauch brauchst Du einen 3-Phasen Stomzähler, macht Dir Dein Elekriker gerne für viel Geld (reden alle mit HA), ich hab den Shelly Pro 3PM (~90€) und kann den selber einbauen
Nicht zwingend. Sobald du einen "neuen" Zähler ohne Drehscheibe hast kannst du diesen über die optische Schnittstelle ganz ohne Elektriker auslesen. Entweder per Selbstbau oder per PnP Lösung wie dem Power-Opti. Aufstecken, einrichten, fertig. Funktioniert natürlich nur, wenn der Stromzähler in Reichweite deines WLANs ist.

jck5000 schrieb:
Gas und Wasser zu erfassen hab ich keine Ahnung; denke, da müsstest Du mit dem Gasanbieter reden. Wasser? Denke, kannst Du knicken.
Gas geht ganz einfach per Reedkontakt. Hab bei mir einen Aqara Türsensor drin. Funktioniert bestens.
z.B. https://community.simon42.com/t/gaszaehler-mittels-reedkontakt-einlesen/1013/6

Wasser kommt auf den Zähler an. Es gibt welche mit Magnet im Zählrad, da funktioniert auch die Türkontakt Methode. Falls nicht bleibt immer die Variante per ESP Cam.

mae1cum77 schrieb:
Bewegungsmelder sind auch interessant. Bei den Hue-Teilen kann ich Lichteinfall in Lux und die Temperatur auslesen
Können die Aqara Sensoren auch, sind aber deutlich günstiger ;)
Temperatur ist aber immer unbrauchbar. Genauso wie bei den Fensterkontakten, da der Sensor direkt auf dem PCB sitzt und dieses immer wärmer als die Umgebung ist.

mae1cum77 schrieb:
WOL ist zickig aus dem Docker heraus und funktioniert mal, mal nicht.
Funktioniert bei mir zuverlässig. Ich habe einen WoL Switch für mein NAS.

configuration.yaml
Code:
wake_on_lan:

switch:
  - platform: wake_on_lan
    mac: "68:05:XX:XX:XX:X2"
    name: "Chenbro"
    host: "192.168.0.5"
    broadcast_address: "192.168.0.255"
 
Zuletzt bearbeitet:
  • Gefällt mir
Reaktionen: s1ave77
jck5000 schrieb:
OP will aber "Tür- und Fensterkontakte", das sind aber praktische Probleme am Wohnort qua Einbruchsrisiko keine theoretischen. Die müssen halt Batteriebetrieben sein, sonst siehrtdas blöd aus, und dann muss das (quasi) Zigbee werden.
Es gäbe da auch noch den FTKB (gibts in weiß und schwarz) von Eltako. Der braucht keine Batterien. Der bekommt seine Energie über eine kleine Solarzelle. Funktioniert bei mir jetzt seit über 5 Jahren ohne Probleme.
Für die Anbindung gibts ein paar Möglichkeiten entweder einen USB-Stick (so ab 50 EUR) oder ein Modul für auf den Raspi (ab 20 EUR).

Integration der Fenstersensoren in HomeAssistant ist möglich (hab nur kurz gegooglet) aber man muß scheinbar ein wenig basteln ;-). Bei mir läufts aktuell noch auf FHEM, da wars total simpel...

Mit Enocean hab ich aktuell ein paar Fenstersensoren, einen Füllstandssensor für die Öltanks, ein paar Heizungsthermostate und an 2 Stellen schalte ich damit ein paar LED-Strips, weil ich an der gewünschten Stelle keine Möglichkeit hatte für Lichtschalter zu platzieren. Hierfür sind die FT55 von Eltako Ideal, weil sie auch komplett ohne Batterien auskommen --> Energyharvesting über den Tastendruck.
Nachteil der Enocean-Teile, sie sind relativ teuer.

Für die Fensterkontakte hab ich bis jetzt noch keine "bessere" Lösung gefunden. Es gäbe auch noch von z. B. Hoppe Griffe, wo der Sensor schon eingebaut ist, da könnte man dann auch erkennen ob das Fenster komplett offen ist, oder nur gekippt. Die sind aber nochmal ein Stück teurer und man müsste natürlich erstmal gucken obs passt.
 
RegShoe schrieb:
Energyharvesting über den Tastendruck.
Nachteil der Enocean-Teile, sie sind relativ teuer.
Teuer sind andere Schalter auch, die sich optisch in gängige Schalterserien integrieren lassen.
Ich finde Lautstärke und Haptik bei den EnOcean Schaltern sehr gewöhnungsbedürftig. Gerade in Trockenbauwänden ist das Klicken sogar im Nachbarraum zu hören. Ich habe die bei mir alle wieder rausgeschmissen und durch Bosch ersetzt.
Batterie ist werkzeuglos in 15 Sekunden gewechselt und vielleicht alle paar Jahre mal nötig.
Zu Aktionstagen bei Tink oder Amazon kosten die nur 20 EUR und somit sogar nur die Hälfte von EnOcean.
"Nachteil" ggü den EnOcean, sie können nur vier statt 12 Aktionen.

Bei den Aqara Zigbee Fensterkontakten ist der riesen Vorteil, dass man sie in den Fenstern montieren kann und sie somit nicht sichtbar sind.
 
SaxnPaule schrieb:
Bei den Aqara Zigbee Fensterkontakten ist der riesen Vorteil, dass man sie in den Fenstern montieren kann und sie somit nicht sichtbar sind.
Hmm..das mit dem IN den Fenstern geht aber auch nicht überall. Bei unseren alten Holzfenstern passt da nichts mehr rein ;-). Aber ich guck mir die mal an. Preismässig sind die schon interessant.
 
Ja, Ausnahmen bestätigen die Regel. Aber selbst bei Holzfenstern muss ja das Gestänge irgendwo hin. Da müsste sich auch noch eine Lücke finden lassen.
 
SaxnPaule schrieb:
Können die Aqara Sensoren auch, sind aber deutlich günstiger ;)
Temperatur ist aber immer unbrauchbar.
Klar und andere auch. Irrelevant! Ich brauchte eh' die Melder. Da ist der Rest dann Bonus und der Preis plötzlich fair (selbst die lächerliche UVP). Darum geht es. Da suche ich ja nicht noch andere, dedizierte Sensoren ;).

Die sind präzise. Das zählt da. Die Differenz zur tatsächlichen Temp ist ermittelbar und konstant. Das kann ich nutzen. Negatives Offset - Drops gelutscht. Macht man doch öfter mal, ist valide.

SaxnPaule schrieb:
Funktioniert bei mir zuverlässig.
Hier immer im richtigen Moment nicht. Dann brauche ich es nicht.

SoL (https://github.com/SR-G/sleep-on-lan) reicht da, wird eh' schon genutzt. Das kann nicht nur auf dem Rechner (auf dem es läuft) Kommandos initiieren, sondern auch zuverlässig per WOL andere wecken.

In HASS:
Rich (BBCode):
# Command Line Switch Section
command_line:
  - switch:
      name: PC001
      command_on: 'curl http://192.168.1.6:8009/wol/0:ZZ:61:WC:0?:A7'
      command_off: 'curl http://192.168.1.2:8009/halt'
      command_state: 'curl http://192.168.1.2:8009/state/local/online'
  - switch:
      name: PC002
      command_on: 'curl http://192.168.1.6:8009/wol/00:2B:ZZ:D4:W3:99'
      command_off: 'curl http://192.168.1.4:8009/halt'
      command_state: 'curl http://192.168.1.4:8009/state/local/online'
[MACs redacted]

On = WOL
OFF = Shutdown
STATE = is on and alive

WOL, Shutdown und Kommandos. Alles darüber.

War ein 'geiler' Tip im HA-Forum.

EDIT: Ich versuche ein Problem von hinten durch die Brust in's Auge zu lösen ... und merke, brauche nur Skript-Switches und bin fertig. Ist ja deprimierend einfach - verdammt, mir ist langweilig!

EDIT 2: Gerade mal einen Hue-BM runtergenommen. die kleinen Dinger sind komplett Raumtemperatur und im Vergleich zu meiner Hand kühl, bestätigt das also. Offset kann nicht hoch sein und ich kann per Offset in HA 'eichen'.
 
Zuletzt bearbeitet von einem Moderator:
Zurück
Oben