TeamViewer Motive 4

Test The Witcher 3 Next Gen im Test: Benchmarks der Community zum Patch 4.02

johnieboy schrieb:
Ich bin ausnahmslos im CPU Limit.
Habe auch noch einmal 3.440 x 1.440, Preset „RT Ultra“ ohne DLSS gelaufen und bin auf 60 FPS gekommen.
Daher muss bei DLSS irgendwas kaputt sein wenn es nur 2 FPS an Mehrleistung bringt.
Nein da ist nix kaputt, du hast doch den Grund warum du nur 2FPS an Mehrleistung bekommst selbst genannt: CPU Limit.
 
Zuletzt bearbeitet:
  • Gefällt mir
Reaktionen: ColonelP4nic
Eidgenosse schrieb:
Okay die nächste beschissene Enttäuschung der Gameindustrie
Heute kam auch BG3 Patch 9 raus. Und Rogue Trader kann man sich seit ein paar Tagen auch statt irgendwelcher oller Maketing-Kamellen anschauen. Oder, oder... Womit ich sagen will: Es gibt trotz allem auch immer wieder noch genug positive Überraschungen aus der Gamingindustrie. 😊
 
  • Gefällt mir
Reaktionen: Sun-Berg
lSonicXl schrieb:
Bei mir scheint DLSS und FSR nicht zu funktionieren.
Habe mit meinem System 40 FPS (RT Ultra bei WQHD) ohne DLSS oder FSR.
Ich schalte DLSS oder FSR dazu... weiterhin 40fp.
Es kommt nicht mal ein einziger fps dazu.
Ziemlich sicher gleicher Grund wie bei dem User vorher: CPU Limit.

Kannst du auch ganz leicht testen indem du mal von WQHD auf FHD wechselst
 
Ben_computer_Ba schrieb:
Hat jemand ebenfalls eine 4090 und kann kurz Rückmeldung geben, wie das Game auf max RT und Max settings ohne dlss läuft? Habe das Spiel momentan nicht installiert und benutze upscaling irgendwie nur echt Ungern, aber jeder hier scheint ja mit dlls zu spielen/ testen.
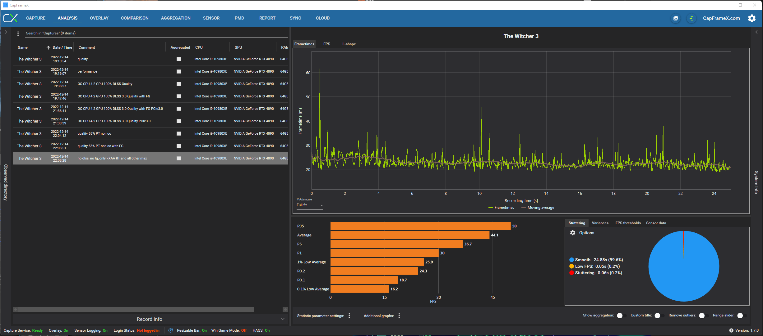
Ohne meine CPU jetz auf OC hochzufahren,

DLSS off ,keine Frame Generation , nur FXAA , alles andere auf MAX inkl RT 4K UHD - Average 44,1 fps zu 55fps mit DLSS quality
 

Anhänge

  • Screenshot 2022-12-14 221146.png
    Screenshot 2022-12-14 221146.png
    258,3 KB · Aufrufe: 205
Zuletzt bearbeitet:
  • Gefällt mir
Reaktionen: Ben_computer_Ba
Das es nach Cyberpunk noch Hype für dieses Studio gibt...
Unbelehrbar.
 
  • Gefällt mir
Reaktionen: ezoe und Illithide
lSonicXl schrieb:
Bei mir scheint DLSS und FSR nicht zu funktionieren.
Habe mit meinem System 40 FPS (RT Ultra bei WQHD) ohne DLSS oder FSR.
Ich schalte DLSS oder FSR dazu... weiterhin 40fp.
Es kommt nicht mal ein einziger fps dazu.

Außerdem sind diese 40 FPS sehr ruckelig

Liegt daran, dass die GPU unter DX12 nicht wirklich ausgelastet wird. DLSS oder FSR bringen nur mehr FPS, wenn die CPU nicht limitiert. Ich habe das gleiche Problem in 5120x1440p. Meine 3090 liegt zwischen 60-80 %. DX12 scheint noch extrem verbuggt zu sein, also mit DX11 und ohne RT spielen oder auf ein Update warten. Unter DX11 habe ich konstant 100 % Auslastung.

CDPR scheint mittlerweile auch das benötige Personal zu fehlen, um fehlerfreie Produkte auf den Markt zu bringen.^^
 
Taxxor schrieb:
Ziemlich sicher gleicher Grund wie bei dem User vorher: CPU Limit.

Kannst du auch ganz leicht testen indem du mal von WQHD auf FHD wechselst
Leider nicht wirklich ein Unterschied.

Aber dadurch, dass die GPU nicht wirklich zu 99% ausgelastet ist egal ob FHD oder WQHD hatte ich auch schon ein CPU Limit im Verdacht.

Mein CPU Upgrade muss aber noch warten bis Ryzen 7000 3D raus ist ;)
 
lSonicXl schrieb:
Mein CPU Upgrade muss aber noch warten bis Ryzen 7000 3D raus ist ;)

Das liegt am Game. Ich bin im CPU Limit mit einem 13900K unter DX12 und unter DX11 nicht.
 
  • Gefällt mir
Reaktionen: Benji18
SKu schrieb:
Das liegt am Game. Ich bin im CPU Limit mit einem 13900K unter DX12 und unter DX11 nicht.

Naja ok dann heißt es wohl auf Patch warten.
Hatte in Steam aber auch unter der Beta Funktion gesehen, dass man auf Patch 1.32 wieder zurück kann.

Werde aber trotzdem auf die kommenden Ryzen upgraden unabhängig von Witcher 😂
 
anappleaday schrieb:
Nach der ganzen Panikmache:
Ich finde es jetzt nicht wirklich Panikmache, wenn haufenweise Leute von Problemen berichten. Aber schön, wenn es bei manchen auch läuft.
 
SKu schrieb:
Das liegt am Game. Ich bin im CPU Limit mit einem 13900K unter DX12 und unter DX11 nicht.
Bei korrekter Implementierung von DX12 sollte das ja eigentlich genau umgekehrt sein. DirectX 12 wurde ja, wie auch Vulkan, extra dafür entwickelt, um die CPU-Last beim Rendering zu verringern, also das CPU-Limit anzuheben gegenüber DX11.
 
  • Gefällt mir
Reaktionen: Porky Pig
Läuft auf WQHD ohne RT und ohne FSR bei mir mit ca 100 FPS flüssig ohne Abstürze. i7 8086k + 6800XT
Mit RT Ultra Preset sind es knapp 30 FPS, RT Preset 40 FPS.
 
mibbio schrieb:
Bei korrekter Implementierung von DX12 sollte das ja eigentlich genau umgekehrt sein. DirectX 12 wurde ja, wie auch Vulkan, extra dafür entwickelt, um die CPU-Last beim Rendering zu verringern, also das CPU-Limit anzuheben gegenüber DX11.

Theorie und Praxis. Ich denke, CDPR hat da wieder einmal Bockmist gebaut.
 
Ich habe das Gefühl das läuft bei CDPR so ab, dass das Spiel so lange "optimiert" wird bis es nur noch auf Nvidias Flaggschiff optimal läuft. Alle anderen müssen sehen, wo sie bleiben. Vorerst.
War beim Erscheinen vor 7 Jahren doch irgendwie auch schon so. TWIMTBP
 
  • Gefällt mir
Reaktionen: Topflappen, Illithide und Dittsche
W3 ist auf meinem Notebook heute paar mal in WQHD auf Ultrasettings (+RT:ON) ins Limit gelaufen. VRAM war voll.
RTX3070 8GB, Ryzen 7 5800H, 32GB 3200MHz. FPS sind dann von etwa 34FPS auf 10 gefallen.

Abgesehen davon, schaut es wirklich richtig gut aus.
 
Sapphire Forum
Zurück
Oben