Du verwendest einen veralteten Browser. Es ist möglich, dass diese oder andere Websites nicht korrekt angezeigt werden.
Du solltest ein Upgrade durchführen oder einen alternativen Browser verwenden.
Du solltest ein Upgrade durchführen oder einen alternativen Browser verwenden.
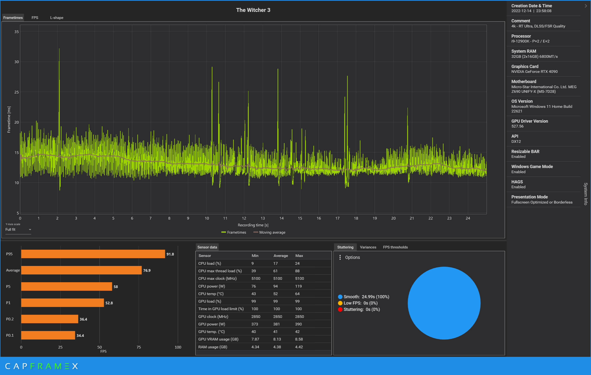
Test The Witcher 3 Next Gen im Test: Benchmarks der Community zum Patch 4.02
- Ersteller Wolfgang
- Erstellt am
- Zum Test: The Witcher 3 Next Gen im Test: Benchmarks der Community zum Patch 4.02
v3locite
Lt. Commander
- Registriert
- März 2019
- Beiträge
- 1.761
Romanow363
Lieutenant
- Registriert
- Feb. 2017
- Beiträge
- 617
Hatte Witcher auf meinem alten PC mit i7-7700K und GTX 1080 Ti installiert, und daher nur auf diesem PC das 4.0-Update gemacht. Auf meinem neuen PC mit RTX 3080 noch nicht installiert.
Auflösung 3840 x 2160, natürlich kein RT, kein DLSS, kein FSR, nur TAAU, kein Hairworks, Resultat ca. 70 - 80 fps. Musste TAAU einschalten da das Bild sonst insgesamt zu unruhig war, und die Haare des Witcher wie Popkorn gewirkt haben.
Eine Option auf DirectX 11 zu switchen habe ich nicht gesehen.
Auflösung 3840 x 2160, natürlich kein RT, kein DLSS, kein FSR, nur TAAU, kein Hairworks, Resultat ca. 70 - 80 fps. Musste TAAU einschalten da das Bild sonst insgesamt zu unruhig war, und die Haare des Witcher wie Popkorn gewirkt haben.
Eine Option auf DirectX 11 zu switchen habe ich nicht gesehen.
R
rarp
Gast
Meine RX 6600 XT läuft bei 1440p jetzt nicht so schlecht ;-)Slainer schrieb:liebevoll auf meine 6600xt für wqhd schiel
Warum werden Menüs eigentlich nicht eingepegelt?
Auf Ultra (Nvidia-Haare deaktiviert) sind 1440p tatsächlich spielbar. Allerdings musste ich DXVK 2.0 (DX11) statt VKD3D (DX12) nehmen, da Letzteres beim Laden immer einen Absturz verursachte.
System:
OS: openSUSE Tumbleweed
Mesa: 22.2.4
DXVK: 2.0
Wine: 7.2.1 staging
CPU: AMD Ryzen 5 3600
GPU: Radeon RX 6600 XT
Anhänge
Corpus Delicti
Commander
- Registriert
- Nov. 2016
- Beiträge
- 2.235
Mystforce1978 schrieb:Es Startet bei meiner Freundin auf der 6800 nicht mal !
Zufällig Mods wie "AutoLoot" installiert?
Nachdem ich den Mod-Ordner umbenannt habe (also ohne Mods) hat das Spiel gestartet.
T
Tiara G.
Gast
Kann man im Spiel irgendwie prüfen, ob man mit DX12 unterwegs ist? Ich traue dem Launcher nicht so recht.
Ich musste eine alternative Route laufen, weil ich die DLCs nicht habe. das Savegame läuft bei mir nicht.
Ich musste eine alternative Route laufen, weil ich die DLCs nicht habe. das Savegame läuft bei mir nicht.
Corpus Delicti
Commander
- Registriert
- Nov. 2016
- Beiträge
- 2.235
Tiara G. schrieb:Kann man im Spiel irgendwie prüfen, ob man mit DX12 unterwegs ist? Ich traue dem Launcher nicht so recht.
Ohne Launcher direkt die *.exe starten.
Zu finden in:
*:\Steam\steamapps\common\The Witcher 3\bin\x64_dx12
40 FPS auf einer 4080 bei einer der hakeligsten Steuerungen? Nein danke.Banker007 schrieb:Totaler blödsinn,in DX 11 hat man eine hammergeile Grafik und das ohne kosten.
Nein, im Gegenteil werde ich nach Arbeitsleistung bezahlt.Banker007 schrieb:Arbeitest du umsonst?
Bei manchen frag ich mich echt....
Würde ein Kunde ein verbuggtes, abstürzendes oder, wie im Falle CP2077, unvollständiges Produkt erhalten, DANN wäre meine Arbeit umsonst, sowas kann/darf man nicht verrechnen
Gegenfrage: Arbeitest du in der Software-Entwicklung, IT-PL oder Consulting?
Danke, du hast meine "wütende Deutsche"-Bingo Karte gerade vollgemacht :-)Banker007 schrieb:Edit: Hast bestimmt das Game nicht mal.
- Registriert
- Sep. 2018
- Beiträge
- 5.123
Weils bei diesen Leuten in Ordnung läuft?Czk666 schrieb:Wieso tut sich jemand das so an?
Die negativen Kritiken sind gerade natürlich überproportional vertreten.
Ohne RT läuft das Spiel auf meinem Laptop zB einwandfrei, warum sollte ich es mir also nicht antun?
frankie36
Lt. Junior Grade
- Registriert
- Mai 2013
- Beiträge
- 297
ist zwar nicht im Innenraum aber trotzdem lustig ,die Männers waren gerade frisch beim FriseurRagnarök88 schrieb:Kannst du davon mal einen Screenshot machen?
AtomLord
Lieutenant
- Registriert
- Dez. 2018
- Beiträge
- 803
Meine 5700XT hat keine Probleme, RT geht halt nicht, aber sonst kann ich alles auf Max hochziehen, läuft butterweich mit DX12... ^^
Ergänzung ()
Also, auf meinem Laptop geht es ohne Probleme. Vielleicht mal Treiber aktualisieren. Auf den anderen beiden PCs rennt es auch ohne Probleme.Celinna schrieb:hm hat das jemand nach dem Patch startet das Spiel nichtmehr bei mir es tut sich einfach garnix...
frankie36
Lt. Junior Grade
- Registriert
- Mai 2013
- Beiträge
- 297
keine ahnung ob es schon genannt wurde bin erst seite 11Amiga500 schrieb:Wie misst ihr alle die FPS ? Bei mir funktioniert in dem Spiel wieder Riva Tuner noch der Steam eigene.
vorher Backup nicht vergessen .läuft
Zuletzt bearbeitet:
Das Spiel Ruckelt und zuckelt bei mir Teilweise, das ist ja zum Kotzen. Es ist auch egal was für Seetings ich Einstelle, die FPS stimmen, aber ein Geruckele vom feinsten teilweise.
Ich hab das Spiel schon ein paarmal durch gespielt, aber so Beschissen wie jetzt lief das nie, was da los???
Ich hab das Spiel schon ein paarmal durch gespielt, aber so Beschissen wie jetzt lief das nie, was da los???
Tulol
Admiral
- Registriert
- Jan. 2004
- Beiträge
- 7.711
wo stellt man das ein? oOE1M1:Hangar schrieb:Gestartet -> von DX11 auf DX12 gestellt
Wenn vorher Mods installiert waren, alle deinstallieren und dann noch mal die Installation überprüfen lassen. Hat zumindest bei mir geholfen, als es nach dem Update nicht starten wollte (GoG). Keine Fehlermeldung, aber die .exe wurde ausgeführt und stand einfach ohne weitere Reaktion im Taskmanager.Celinna schrieb:hm hat das jemand nach dem Patch startet das Spiel nichtmehr bei mir es tut sich einfach garnix...
Und ohne RT läuft es in der Tat bei max. Details ähnlich wie eine komplett zugemoddete alte Version.
Dirkster
Lt. Junior Grade
- Registriert
- Dez. 2015
- Beiträge
- 387
Das Problem habe ich auch und bisher keine Lösung gefunden.v3locite schrieb:Gras, Korn und Wasser sehen bei mir total kaputt aus (Ultra non-RT). Soll das so? Großartige Fortschritte sehe ich auf den ersten Blick nicht, im Gegenteil ...
Ähnliche Themen
- Antworten
- 41
- Aufrufe
- 6.115
- Antworten
- 94
- Aufrufe
- 16.167
- Antworten
- 619
- Aufrufe
- 55.760
- Antworten
- 240
- Aufrufe
- 37.484
The Witcher
The Witcher 3 Next Gen Savegames bricked
- Antworten
- 5
- Aufrufe
- 1.519