- Registriert
- Mai 2011
- Beiträge
- 23.016
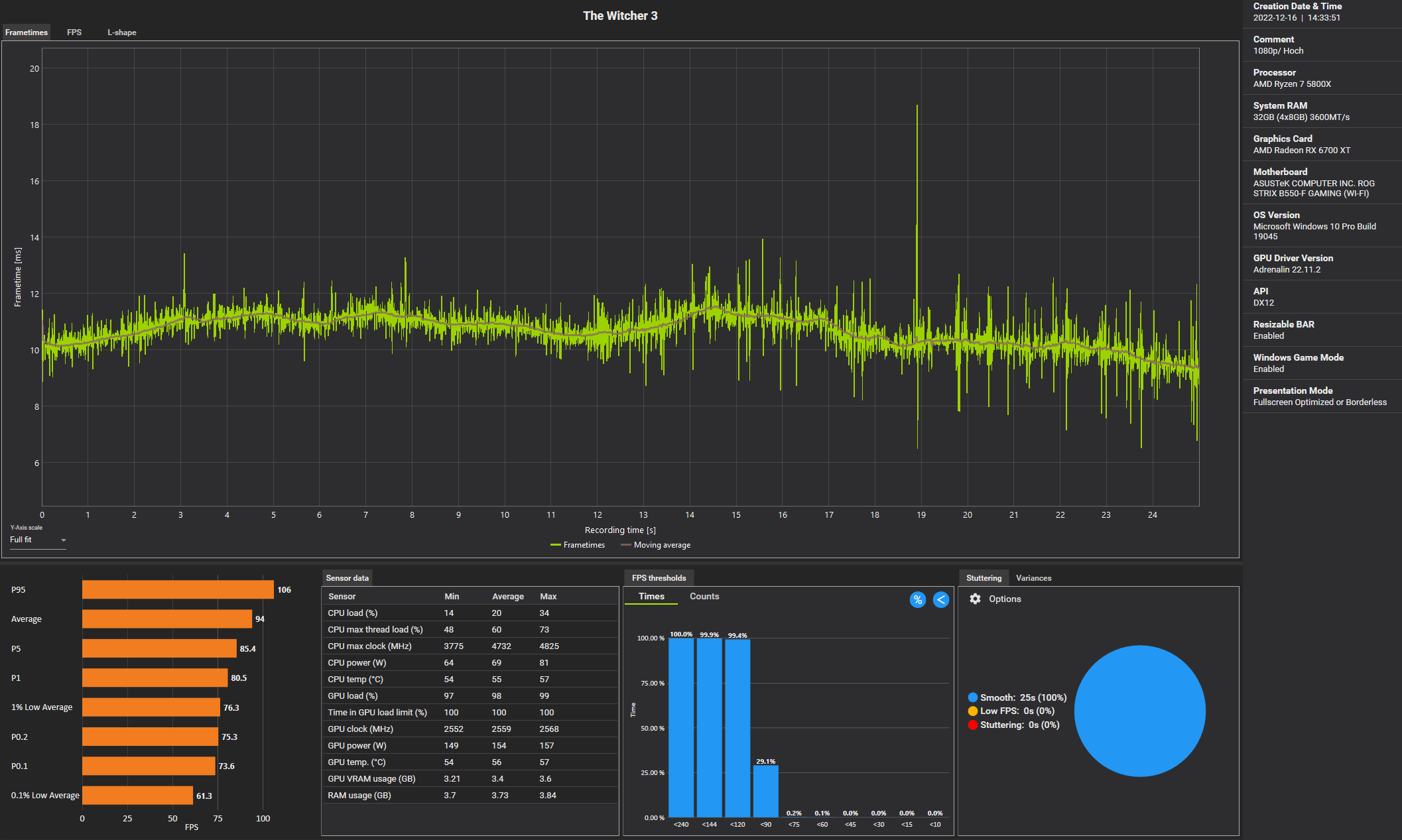
Ist es, aber die Performance unter DX11 sollte laut Angaben einiger besser als unter DX12 sein, die Werte sind also eher nicht verwertbarCruellaDE schrieb:
- Ob "Höchste" in DX11 das gleiche wie in DX12 ist, weiß ich nicht.
Ergänzung ()
Was macht dich denn stutzig?karl_laschnikow schrieb:Moin, mich macht mein Ergebnis gerade stutzig. Jetzt mal als bsp 2560x1440 RT Ultra DLSSl Quality.
Weil es gibt ähnliche Systeme im Benchmark Ranking.
Ich habe es eben wiederholt, liegt ungefähr gleich. Hab ich evtl in den Optionen was übersehen?
Der 5800X3D ging schon immer ziemlich ab in Witcher 3 und ist gerne mal ~40% schneller als ein normaler 5800X.
Eigentlich verwundert mich eher das langsamere X3D/4090 System unter dir, welches nur 17% vor meinem mit 5800X liegt.
Zuletzt bearbeitet:

