GrfZz
Newbie
- Registriert
- Nov. 2023
- Beiträge
- 3
[Bitte fülle den folgenden Fragebogen unbedingt vollständig aus, damit andere Nutzer dir effizient helfen können. Danke!
]
1. Nenne uns bitte deine aktuelle Hardware:
(Bitte tatsächlich hier auflisten und nicht auf Signatur verweisen, da diese von einigen nicht gesehen wird und Hardware sich ändert)
2. Beschreibe dein Problem. Je genauer und besser du dein Problem beschreibst, desto besser kann dir geholfen werden (zusätzliche Bilder könnten z. B. hilfreich sein):
Neuester AMD-Adrenalin Treiber installiert: 23.11.1
Neueste Bios Version (F7c) ist ebenso Installiert inklusive reset auf optimierte Standartwerte.
Grafikkarte ist Wassergekühlt (Umbau ca. 06.2023). Keine Probleme nach Umbau.
PC wurde am 22.11.2023 komplett neu wiederhergestellt (via Cloud Installation & alle Datenträger wurden bereinigt).
Grund der wiederherstellung war die vermutung auf einen Minig-Virus.(Graka lief im Idle auf 80 - 90% 3D Auslastung)
Probleme (FPS einbrüche) erfolgten einen Tag nach der Wiederherstellung.
Grafikauslastung im Idle laut Task-Manager wider normal nach Wiederherstellung.
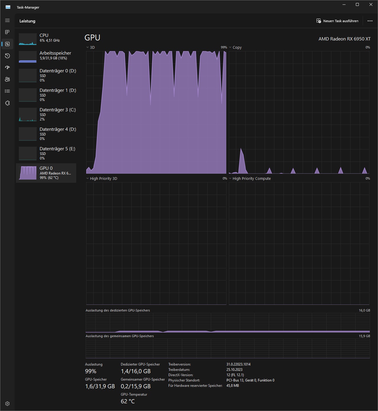
GPU 0
AMD Radeon RX 6950 XT
Treiberversion: 31.0.22023.1014
Treiberdatum: 25.10.2023
DirectX-Version: 12 (FL 12.1)
Physischer Standort: PCI-Bus 13, Gerät 0, Funktion 0
Auslastung 11%
Dedizierter GPU-Speicher 1,3/16,0 GB
Gemeinsamer GPU-Speicher 0,3/15,9 GB
GPU-Speicher 1,6/31,9 GB
3. Welche Schritte hast du bereits unternommen/versucht, um das Problem zu lösen und was hat es gebracht?
PC Wiederherstellen; einen Tag Verbesserung, BIOS-Update nichts geholfen, Chipsatz Update nichts geholfen, BIOS auf Werkseinstellungen zurückgesetzt.
AMD Adrenalin Stressteste mit & ohne Netzwerk durchgeführt (siehe Fotos)





Vielen Dank für die Unterstützung!
1. Nenne uns bitte deine aktuelle Hardware:
(Bitte tatsächlich hier auflisten und nicht auf Signatur verweisen, da diese von einigen nicht gesehen wird und Hardware sich ändert)
- Prozessor (CPU): Ryzen 9 5950x
- Arbeitsspeicher (RAM): Tredent Z RGB 4000mHz 4x8GB
- Mainboard: X570S AORUS Elite AX
- Netzteil: Corsair HX1500I
- Gehäuse: Termaltake
- Grafikkarte: RX 6950xt Gigabyte Gaming OC
- HDD / SSD: Samsung SSD 980 Pro 1TB
- Weitere Hardware, die offensichtlich mit dem Problem zu tun hat(Monitormodell, Kühlung usw.): GPU ist Wassergekühlt
- Wird ein sog. "PCIe-Riserkabel" genutzt? Ja
2. Beschreibe dein Problem. Je genauer und besser du dein Problem beschreibst, desto besser kann dir geholfen werden (zusätzliche Bilder könnten z. B. hilfreich sein):
Neuester AMD-Adrenalin Treiber installiert: 23.11.1
Neueste Bios Version (F7c) ist ebenso Installiert inklusive reset auf optimierte Standartwerte.
Grafikkarte ist Wassergekühlt (Umbau ca. 06.2023). Keine Probleme nach Umbau.
PC wurde am 22.11.2023 komplett neu wiederhergestellt (via Cloud Installation & alle Datenträger wurden bereinigt).
Grund der wiederherstellung war die vermutung auf einen Minig-Virus.(Graka lief im Idle auf 80 - 90% 3D Auslastung)
Probleme (FPS einbrüche) erfolgten einen Tag nach der Wiederherstellung.
Grafikauslastung im Idle laut Task-Manager wider normal nach Wiederherstellung.
GPU 0
AMD Radeon RX 6950 XT
Treiberversion: 31.0.22023.1014
Treiberdatum: 25.10.2023
DirectX-Version: 12 (FL 12.1)
Physischer Standort: PCI-Bus 13, Gerät 0, Funktion 0
Auslastung 11%
Dedizierter GPU-Speicher 1,3/16,0 GB
Gemeinsamer GPU-Speicher 0,3/15,9 GB
GPU-Speicher 1,6/31,9 GB
3. Welche Schritte hast du bereits unternommen/versucht, um das Problem zu lösen und was hat es gebracht?
PC Wiederherstellen; einen Tag Verbesserung, BIOS-Update nichts geholfen, Chipsatz Update nichts geholfen, BIOS auf Werkseinstellungen zurückgesetzt.
AMD Adrenalin Stressteste mit & ohne Netzwerk durchgeführt (siehe Fotos)





Vielen Dank für die Unterstützung!