- Registriert
- Sep. 2007
- Beiträge
- 7.546
Ne sind 2 sets b-die 
Folge dem Video um zu sehen, wie unsere Website als Web-App auf dem Startbildschirm installiert werden kann.
Anmerkung: Diese Funktion ist in einigen Browsern möglicherweise nicht verfügbar.
Er stellt das sicher nicht auf Manuel - ich hab damit nix zum TunSminka schrieb:Stellst du die erste Einstellung bei der man DOCP laden kann auf Manuel?
Ah ok, vielen Dank. Wie komm ich denn darauf, dass Du e-die hast - ich Depp.nospherato schrieb:Ne sind 2 sets b-die![]()
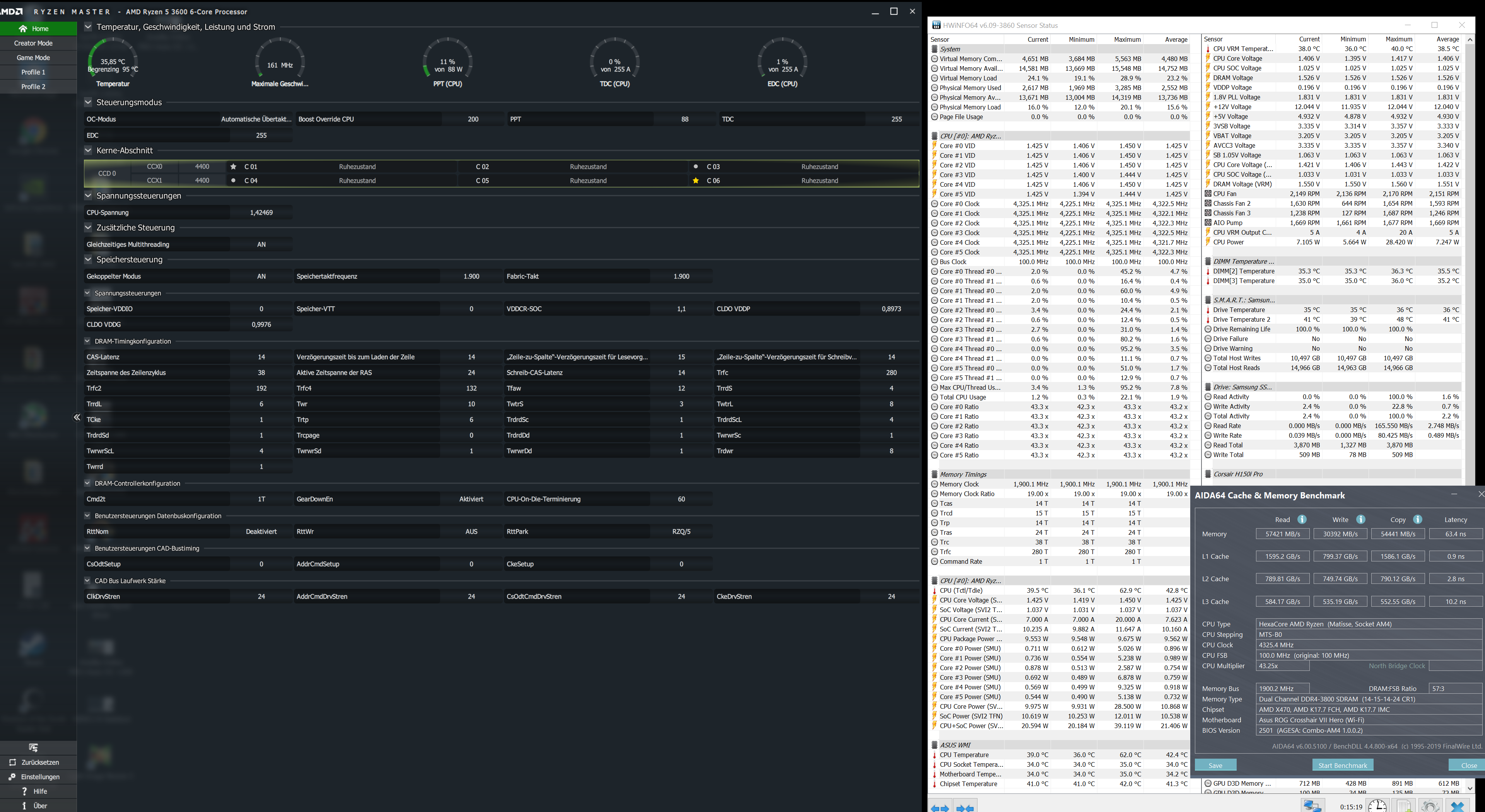
Anleitung gelesen aus dem Startpost? Wenn du 3200CL14 einstellst wie schauen dort die anderen timings aus ? wenn du 14-14-14-14 einstellst ist es kein wunder, dass sich da nix tut.Sminka schrieb:@cm87 16-18-16-16 funktioniert ohne Probleme. Ich habe nochmal auf die Q LED geachtet, wenn ich 3200Cl14 einstelle. Es wird 1F angezeigt.
Welche Spannung hast du genommen? Versuch mal 14-17(18)-14-14 mit 1,40 bis 1,45V.Sminka schrieb:@cm87 16-18-16-16 funktioniert ohne Probleme. Ich habe nochmal auf die Q LED geachtet, wenn ich 3200Cl14 einstelle. Es wird 1F angezeigt.
Ich habe 1.4v bei 16 18 16 16 genommen. Auch für 14 14 16 14 habe ich 1.4v genommen. Teste ich gleich mal mit einer höheren Spannung.cm87 schrieb:Welche Spannung hast du genommen? Versuch mal 14-17(18)-14-14 mit 1,40 bis 1,45V.
tCL skaliert über die Spannung - um so tiefer du den Wert stellst, umso höher musst du mit der Spannung gehen. Chipgüte spielt auch eine Rolle.
sieht nach der bios funktion cpu spread spectrum aus, oder er hats über die asus software manuell fixiert?nospherato schrieb:
Ist das ungewöhnlich? Hab ich auch.nospherato schrieb:exakt 100 Mhz