Fireplace

große Leistungseinbußen bei ,,viel Action im Spiel"

tempLando

Cadet 1st Year
Registriert
Apr. 2026
Beiträge
15
1. Nenne uns bitte deine aktuelle Hardware:
(Bitte tatsächlich hier auflisten und nicht auf Signatur verweisen, da diese von einigen nicht gesehen wird und Hardware sich ändert)
  • Prozessor (CPU): AMD Ryzen 7 5800X 8-Core Processor
  • Arbeitsspeicher (RAM): Corsair Vengeance DDR4 3200 Mhz 32GB
  • Mainboard: Micro-Star International Co., Ltd. MAG B550 TOMAHAWK (MS-7C91)
  • Netzteil: 850W be quiet
  • Gehäuse: Corsair 3000D Airflow RGB
  • Grafikkarte: NVIDIA GEFORCE RTX 4070
  • HDD / SSD: 1TB Samsung 980 + 1 TB ADATA XPG SX 8200 Pro
  • alles Luftgekühlt

2. Beschreibe dein Problem. Je genauer und besser du dein Problem beschreibst, desto besser kann dir geholfen werden (zusätzliche Bilder könnten z. B. hilfreich sein):
Ich habe in Spielen, insbesondere in eher leistungsschwachen Titeln wie League of Legends, starke FPS-Schwankungen. In ruhigen Situationen sind die FPS sehr hoch und stabil, aber sobald viel gleichzeitig passiert (z. B. Teamfights, viele Effekte oder generell viel Action), brechen die FPS deutlich ein und es kommt zu spürbaren Rucklern.


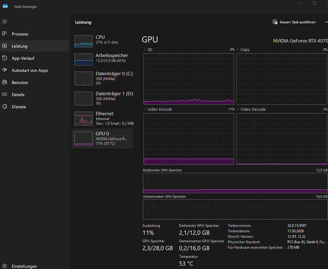
Was mich besonders wundert: Laut Task-Manager ist die Auslastung dabei relativ gering. Die CPU liegt meist nur bei etwa 20–30 %, die GPU sogar nur bei ca. 5–10 %. Trotzdem treten genau in diesen Lastsituationen die starken Einbrüche auf.


Die Grafiksettings im Spiel habe ich bereits komplett auf niedrig gestellt, wodurch sich aber nichts am Problem geändert hat. Gerade bei einem Spiel wie League of Legends oder Counterstrike 2 sollte meine Hardware eigentlich konstant hohe und stabile FPS liefern, weshalb ich die starken Schwankungen nicht nachvollziehen kann.



3. Welche Schritte hast du bereits unternommen/versucht, um das Problem zu lösen und was hat es gebracht?
  • Grafikeinstellungen im Spiel auf das Minimum reduziert → keine Verbesserung, FPS-Einbrüche bleiben bestehen
  • GPU-Treiber aktualisiert → Problem weiterhin vorhanden
  • Windows auf aktuellster Version
  • Hintergrundprogramme geschlossen → keine spürbare Veränderung
  • CPU- und GPU-Auslastung im Task-Manager überprüft → auffällig niedrige Auslastung trotz FPS-Drops
  • Temperaturen grob überprüft → keine offensichtlichen Probleme festgestellt
  • Energieoptionen angepasst - ohne Veränderung


    Ich habe schon viele ,,FPS Verbesserungs Tutorials" ausprobiert, wobei kaum etwas geholfen hat.
    Ich wäre sehr dankbar für eure Hilfe und Ideen, woran das liegen könnte oder was ich noch testen kann!
 

Anhänge

  • 1775666617623.png
    1775666617623.png
    63,2 KB · Aufrufe: 134
  • 1775666648493.png
    1775666648493.png
    69,9 KB · Aufrufe: 138
  • Gefällt mir
Reaktionen: KEV24in_Janßen
Stell mal die CPU auf Anzeige der einzelnen Cores um... Wenn dein Spiel nur auf wenigen Cores rechnet ist effektiv bei 20-30% die CPU am Limit.
 
  • Gefällt mir
Reaktionen: madmax2010, -=:Cpt.Nemo:=-, Gothic47 und eine weitere Person
hier anbei die Einzelansicht :)
ich habe halt wenn ich im Spiel ,,ins Nichts" gucke, ca. 500 FPS und im Kampf, sind es dann teilweise nur 80-130.
 

Anhänge

  • 1775667208021.png
    1775667208021.png
    107,3 KB · Aufrufe: 175
  • Gefällt mir
Reaktionen: KEV24in_Janßen
Ist das die AUslastung der CPU wenn die FPS so droppen?
 
  • Gefällt mir
Reaktionen: KEV24in_Janßen
Was heißt deutlich? Also wie viele FPS hast du in solchen Situation noch? Mit LoL sollte ein 5800X eigentlich nicht überfordert sein. Die GPU auch nicht. Das kann man natürlich auch bisschen lenken. Ggfs. bestimmte Effekte zurückstellen, weil die gerade in Massen dann doch derbe Leistung ziehen können. Oder aber indem man von vorne herein seine FPS etwas gesünder limitiert und nicht immer "Open End" lässt.
 
@kachiri also im ,,normalen" gameplay, habe ich ca. 200 bis 300 fps. Und wenn dann mal große Auslastung ist. bin ich teilweise nur bei 80 fps. Diese riesen Spanne ist halt das was mich verwundert. :)
 
Bitte die Ansicht im Taskmanager mal auf "Arbeitsspeicher" stellen und unten die RAM-Frequenz prüfen. Ist XMP aktiviert?
 
kachiri schrieb:
Was heißt deutlich? Also wie viele FPS hast du in solchen Situation noch? Mit LoL sollte ein 5800X eigentlich nicht überfordert sein.

tempLando schrieb:
ich habe halt wenn ich im Spiel ,,ins Nichts" gucke, ca. 500 FPS und im Kampf, sind es dann teilweise nur 80-130.

Das grenzt ja an unspielbar 😉. Das Spiel unterstützt nur 2-3 cores, da ist es egal ob die cpu 8 oder 16 besitzt. Da ist Singel Performance wichtig. Du könntest noch probieren SMT zu deaktivieren. Bei einigen spielen steigen da die min FPS. Und schau nach ob dein RAM wirklich die MHz fährt.

Aber ansonsten ist das die Performance deiner CPU. Wenn deine GPU keine 98% Auslastung anzeigt bist du im CPU Limit.
 
  • Gefällt mir
Reaktionen: tempLando

Very High Settings | RTX 4070 & Ryzen 7 7800X3D Benchmark:​

 
  • Gefällt mir
Reaktionen: tempLando
Backfisch schrieb:
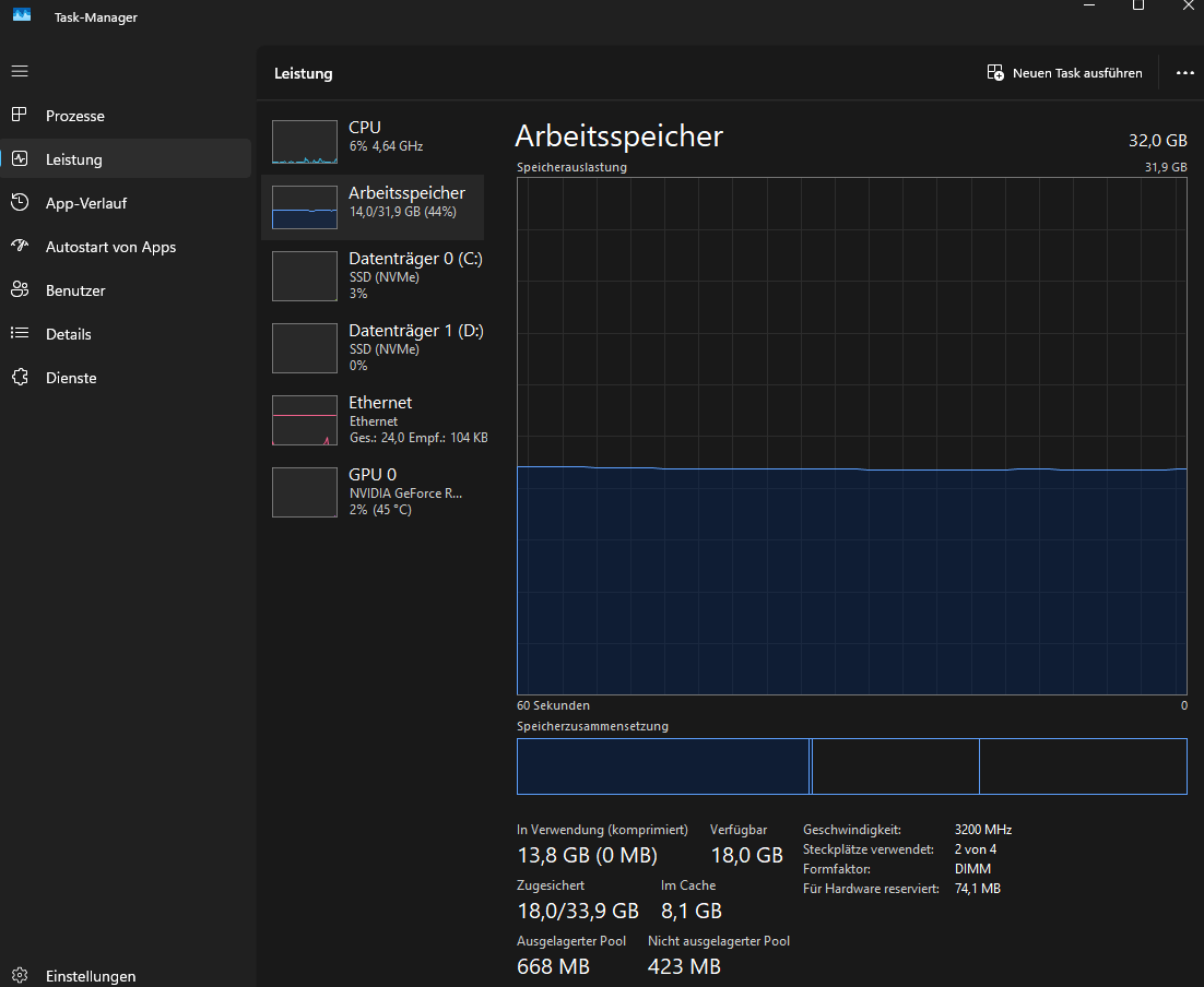
Bitte die Ansicht im Taskmanager mal auf "Arbeitsspeicher" stellen und unten die RAM-Frequenz prüfen. Ist XMP aktiviert?
anbei eine Übersicht der Arbeitsspeicher ansicht. ja XMP ist aktiviert.
 

Anhänge

  • 1775670995407.png
    1775670995407.png
    54,9 KB · Aufrufe: 115
  • Gefällt mir
Reaktionen: Backfisch
@vascos ja das hatte ich auch schonmal geprüft. Waren keine Auffälligkeiten.
 
  • Gefällt mir
Reaktionen: vascos
Ist an der Auslagerungsdatei oder generell bei der Speicherverwaltung irgendwas verstellt worden? Das die memory compression auf 0 MB (bei komprimiert) steht ist nicht normal.

Kannst ja mal im Processexplorer schauen ob du viele Paging Fehler hast:

1775673491814.png
 
Zuletzt bearbeitet:
Luftgucker schrieb:
Ist an der Auslagerungsdatei oder generell bei der Speicherverwaltung irgendwas verstellt worden? Das der Compression Store auf 0 MB (bei komprimiert) steht ist nicht normal.
wäre mir nicht bekannt, aber das sagt mir ehrlich gesagt auch nicht viel. Wo könnte ich das sehen?
Evtl sind wir hier ja an etwas dran :D
 
Sind denn die Benchmarks des Systems im Rahmen des erwartbaren z.B 3DMark Timespy? Wie sieht der Windows Zuverlässigkeitsverlauf aus? Memtest86 oder Windows Speicherdiagnose schon mal gemacht?

Kannst auch mal "winsat mem" in das Administrator Terminal eingeben und das Ergebnis posten:
1775674284690.png
 
Zuletzt bearbeitet:
  • Gefällt mir
Reaktionen: meckswell
Über die LoL-Engine gabs zumindest vor einigen Jahren als ich das gespielt hab schon öfter Beschwerden dass die bei über 60 FPS schlecht optimiert war, ist also vielleicht nicht das beste Spiel sowas zu testen.
 
sind schon einige Fehler...
Luftgucker schrieb:
Sind denn die Benchmarks des Systems im Rahmen des erwartbaren z.B 3DMark Timespy? Wie sieht der Windows Zuverlässigkeitsverlauf aus? Memtest86 oder Windows Speicherdiagnose schon mal gemacht?

Kannst auch mal "winsat mem" in das Administrator Terminal eingeben und das Ergebnis posten:
1775676477813.png
 

Anhänge

  • 1775674160481.png
    1775674160481.png
    30,5 KB · Aufrufe: 88

Ähnliche Themen

S
Antworten
2
Aufrufe
719
A
Sapphire Forum
Zurück
Oben