Notiz KDE Plasma 5.20.3: Bugfix-Update behebt zahlreiche Fehler

SVΞN

Redakteur a.D.
Registriert
Juni 2007
Beiträge
23.640
Nachdem die Entwickler-Community KDE erst Mitte Oktober den neuen freien Desktop KDE Plasma 5.20 vorgestellt hat und diesen bereits mit zwei umfangreichen Bugfix-Updates – zuletzt KDE Plasma 5.20.2 – gepflegt hat, legen die Macher nun mit weiteren Fehlerkorrekturen nach und behalten das hohe Entwicklungstempo bei.

Zur Notiz: KDE Plasma 5.20.3: Bugfix-Update behebt zahlreiche Fehler
 
  • Gefällt mir
Reaktionen: Tanzmusikus, sedot, MR2007 und 3 andere
Ich hab von KDE seit SUSE Linux - also quasi vor dem Urknall - die Finger gelassen, weil das Zeug nirgends konsistent war, ständig mit Unvollständigkeit glänzte und im Vergleich zum damals üblichen WindowMaker (und selbst Gnome2) perverse Performance-Ansprüche hatte...

Ggf. kann mir ja jemand ein Heads-Up geben, ob/wie KDE mittlerweilen für Otto-Normaluser nutzbar ist? Gibt es sinnvolle Voreinstellungen, an denen man nicht/kaum mehr drehen muss (und die ein Noob, falls man ihm ein Linux vorsetzt auch nicht kaputtkonfiguriert)? Wie sieht es mit Wayland-Unterstützung aus?

Im Moment bin ich hauptsächlich mit XFCE / i3 unterwegs. Welche Gründe gäbe es für eine Migration? grübel

Regards, Bigfoot29
 
Bigfoot29 schrieb:
-Komplettzitat entfernt-
Wie es richtig geht, ist hier nachzulesen.

KDE ist imho in so ziemlich allen Belangen die beste DE (egal ob Profi oder Neuling), solang man > 8GB Ram hat, drunter soll es wohl teils zäh sein - das aber auch nur als Hörensagen, da KDE bei mir und eigentlich auch allen Test so mit den geringsten Ressourcenverbrauch hat ^^
Die Defaults sind großteils in meinen Augen ganz Sinnig, gibt auch schön Alternativvorschläge für z.b. die Taskleiste. Kaputt konfigurieren geht natürlich immernoch, wenn mans drauf anlegt :D
Wayland scheint bei meinen kurzen Tests inzwischen echt gut zu laufen, mich hält eigentlich nur xwayland (immer auf 60fps gelockt) und SMPlayer (startet mpv immer als extra fenster) auf X11.
Handfeste Gründe für nen Wechsel gäbe es wohl ausser der Neugier nur, wenn dir irgend nen Workflow, Effekt oder sonstiges besonders gefällt, aber das ist ja eigentlich bei allen DEs so :D
 
Zuletzt bearbeitet von einem Moderator: (Komplettzitat entfernt)
  • Gefällt mir
Reaktionen: Snudl, Bigfoot29, Skidrow und 2 andere
Also 8GB ist denk ich übertrieben. Performance-mäßig läuft das denke ich wie windows...
Ansonsten sind die Verbesserungen enorm. Die haben Praktisch erst mal alle Ideen broken eingebaut und jetzt Schritt für Schritt gefixed. Vor 2 Jahren hab ich mich schon ziemlich oft geärgert, heute ist es einfach nur super. Hab letztens woanders Manjaro Gnome installiert... auch mit Plugnis (macht es definitiv besser) ist es einfach nur... also für mich Scheiße.. man kann einfach nicht alles einstellen und manchmal wundere ich mich richtig wieso es denn das nicht gibt... also ich vermisse in Gnome einige Dinge.

Ansonsten wer zufrieden und auch nicht neugierig ist, der sollte bei dem bleiben was er hat?
 
  • Gefällt mir
Reaktionen: Bestagon und Bigfoot29
Bei den letzten Benchmarks die ich gesehen habe, haben sich KDE und XFCE nicht viel genommen bei der RAM Auslastung.

Hatte KDE auf einem Netbook mit Atom und 4GB RAM laufen.
Keine Probleme.
 
  • Gefällt mir
Reaktionen: Feuerbiber
Bei mir läuft KDE auch problemlos auf einem Gerät mit 2 Kernen und 4GB RAM. Hab dann eine Auslastung nach dem Hochfahren von ~900MB. Selbst Firefox mit 2, 3 Tabs und einem Youtube-Video sind kein Problem.

@Termy Hab selber openSUSE mit KDE & Wayland am laufen. Bei SMPlayer kannst du in den Einstellungen X11 erzwingen, so dass selbst in einer Wayland-Session mpv integriert angezeigt wird.

Also die reine X11-Session benutze ich garnicht mehr. Plasma Wayland startet die DE selbst in Wayland, aber alle Qt und GDK-Programme starten noch in X11 über Xwayland. Am meisten benutze ich aber inzwischen die "Full Wayland"-Session. Das Problem sind da die ganzen Bugs in Firefox etc, die es zu einer grenzwertigen Erfahrung machen.

@Bigfoot29 Wie viele Jahrzehnte sind die KDE-Erfahrungen dann her? Welche KDE-Version war das? KDE2? KDE3?
KDE4 war am Anfang ziemlich verbuggt. KDE5 lief von Anfang an wesentlich besser.
Bei Wayland ist halt einfach das Problem, dass Toolkit (Qt), DE und Programme alle zusammenarbeiten müssen. Wenn irgendwo ein Bug drin steckt, läuft der ganze Stack schlecht. Und X11 hatte 36 Jahre Zeit den aktuellen Stand zu erreichen (zu SUSE-Zeiten immerhin schon ~10 Jahre unterwegs) und hat bis heute Bugs.)
 
  • Gefällt mir
Reaktionen: Tanzmusikus und Termy
wow über 8GB RAM wird dafür benötigt?
Kann ich also meine alte Kiste (G3220 2x2GHZ, 8GB DDR3) damit nichtmehr befeuern?
 
Es (KDE^^) läuft bei meiner Freundin auf einem Centrino-Notebook mit 3GB RAM ganz vernünftig, also das mit den 8GB Ram sehe ich auch etwas kritisch.
 
Ich nutze es auf meinem Zenbook mit 4GB und 4 Threads. Läuft ohne grosse Probleme
 
  • Gefällt mir
Reaktionen: merlin123
Als erstes Mal Danke für die Infos. :)

Als zweites: Wer seine Neugier verliert, ist bereit, sich einsargen zu lassen. :P

Ergo will ich eigentlich nur mal über meinen eigenen Horizont sehen. Angefangen hab ich mit KDE2 (Suse Linux 5.x, irgendwas um 1995), bei KDE3 immer mal reingesehen, 4 und 5 dann ignoriert, weil die Probleme immer schlimmer zu werden schienen. War dann initial bei WindowMaker, wurde dann lange bei Gnome2 glücklich (genug), bis ich mit XFCE was hatte, um den Eskapaden um Gnome3 und Ubuntu-Eigengewächsen ohne eine Träne nachzuweinen aus dem Weg gehen konnte. KDE hat in dieser Zeit eigentlich nur von sich Schlagzeilen gemacht, dass man mittendrin die QT-Version wechselte und die alte Entwicklung völlig absägte (ohne sie fertig zu bekommen) und quasi von vorn zu beginnen.

Ich frage hier auch primär, weil es weniger um MICH geht. Ich suche nur etwas, was ich einfach auch aus der Ferne warten kann und bei nicht mehr ganz so jungen Familienmitgliedern einsetzen kann. Windows ist seit den Win10-Unzulänglichkeiten keine Option mehr. Also brauche ich was, was ich stattdessen nehmen kann, ohne dass es ständig nach "Baustelle" schreit, wie die frühen KDE-Versionen. ^^
(Die waren auch schon okay, aber wie gesagt... Du bist recht schnell vom 2. ins 3., dann ins 10. und 15. Einstellungsfenster gekommen und dort hast Du dann ne Fehlermeldung gekriegt und das ganze System zeigte Dir auf einmal den Mittelfinger. :D )

Regards, Bigfoot29
 
merlin123 schrieb:
wow über 8GB RAM wird dafür benötigt?
Kann ich also meine alte Kiste (G3220 2x2GHZ, 8GB DDR3) damit nichtmehr befeuern?
Das habe ich nur der Vollständigkeit dazugeschrieben, weil ich manchmal höre, dass KDE träge wäre (persönlich kann ich das nicht im geringsten bestätigen, habe aber auch schon ewig keine Rechner <8GB vor der Nase gehabt ^^)
Es melden sich hier ja jetzt genug, die andere Erfahrungen haben :)
 
  • Gefällt mir
Reaktionen: merlin123
Außer dass bei einem Neustart manchmal ein paar Plasmoids verschoben waren, kann ich nicht von diesen "zahlreichen" Bugs sprechen. Auch dass es ein Performance- oder Speicherfresser wäre kann ich nicht bestätigen; Auch nicht bei 8GB RAM.

KDE ist imho in so ziemlich allen Belangen die beste DE

Dem stimme ich zu.
 
  • Gefällt mir
Reaktionen: Termy
Termy schrieb:
solang man > 8GB Ram hat, drunter soll es wohl teils zäh sein

Fand KDE5 auch mit 2GB RAM ganz erträglich. Ist 'n bisschen her, mittlerweile hab ich ein wenig mehr RAM in das alte Ding reingekloppt, aber KDE ist auch nochmal deutlich resourcenschonender geworden. (Jedenfalls resourcenschonender als Gnome, aber dafür hat Gnome auch weniger Features.)

Ein bottleneck ist da viel eher die HDD, da KDE viele, viele kleine .config files laden muss.
 
  • Gefällt mir
Reaktionen: Tanzmusikus
Habe das aktuellste KDE Plasma u. a. auf einem AMD E-450 mit 4 GB RAM laufen. Geht ok und mit abgeschalteten Animationen fühlt es sich noch schneller an. Ansonsten habe ich alle Effekte angelassen.
Was bei KDE Plasma einen großen Unterschied machen kann und dann auch zu Berichten wie "läuft mit 2-Kern CPU, 4 GB RAM zu langsam" führen kann ist der Dateiindexer. Den wird man nicht merken, wenn man auf einem leeren System installiert und testet, wenn man aber z. B. von Windows mit all seinen Daten umgezogen ist kann das schon mal zum Flaschenhals führen. Da die Indexsuche im Plasma Dateimanager Dolphin eh verbuggt ist sollte man den Indexdienst in der Systemsteuerung abschalten und lieber ganz normal suchen oder sowas wie FSearch installieren.
Mit dem Desktop an sich kommen auch Anfänger klar, ich habe es auch bei einem geistig und körperlich behindertem Bekannten installiert und er kommt gut klar. Aber er fuscht auch nicht in den Systemeinstellungen rum, wobei das dann auch unter Xfce zu Problemen führen kann ("meine Taskleiste ist weg" und sowas).

@Bigfoot29 Wenn Du von i3 kommst ist vielleicht die Krohnkite genannte Tiling Extension für Plasma interessant für Dich. Die läßt sich wie so vieles anderes direkt aus dem Desktop-UI heraus herunterladen und installieren.
 
  • Gefällt mir
Reaktionen: Tanzmusikus und Bigfoot29

Tja, hier ist jemand, der einen alten Lenovo 3000N200 sein eigen nennt. Dieses Gerät hat einen Intel Dual Core und 4Gb RAM und läuft mit KDE absolut problemlos. Übrigens schon seit 2009.
Jedoch habe ich das Gerät wieder mit Kubuntu 14.04 ausgestattet, weil KDE 5 irgendwelche neuere Features benötigt, die die alte Nvidia 7300GO nicht bieten kann. Das resultiert in nicht funktionierendem Hibernate usw.

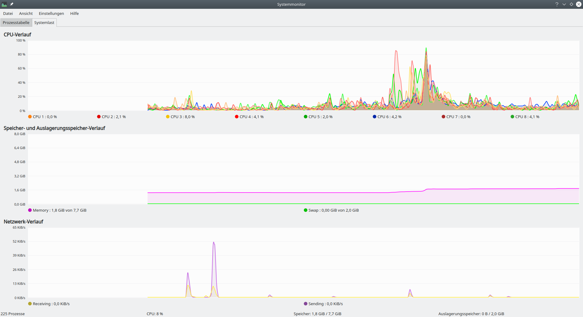
Selbst mit mehr als 8Gb RAM genehmigt sich KDE nicht wirklich viel RAM. Anbei der Systemmonitor. Dabei lief Vivaldi, Elisa, Digikam, und Ktorrent. Die CPU-Ausschläge sind in dem Moment, als ich Elisa, Digikam und Ktorrent gestartet habe entstanden.
Screenshot_20201116_191019.png


Mit Baloo, dem Dateiindexer hatte ich übrigens nur einmal Probleme. Wenn man ihn einfach nur einmal alles durchindizieren lässt, hält er sich eigentlich normalerweise dezent zurück.
 
  • Gefällt mir
Reaktionen: merlin123 und $eppI
Fix missing “Switch User” button on lockscreen with systemd 246. Commit. Fixes bug #427777
Dass ich das noch erleben darf! :D
 
  • Gefällt mir
Reaktionen: Bestagon, screwdriver0815 und Bigfoot29
KDE ist wirklich der beste Desktop mittlerweile. Das einzige, was zum Schein dagegen spricht, sind Geschichten von "damals".
 
Zuletzt bearbeitet:
  • Gefällt mir
Reaktionen: Pokernikus, Feuerbiber und screwdriver0815
Bigfoot29 schrieb:
Also brauche ich was, was ich stattdessen nehmen kann, ohne dass es ständig nach "Baustelle" schreit, wie die frühen KDE-Versionen.
KDE ist schon etwas mehr Baustelle als XFCE und andere slow moving objects aber schon sehr stabil selbst bei mir mit openSUSE Tumbleweed. Tausend +n Einstellungen und Optionen gibts natürlich, die sind mMn aber alle eher optional und könnten ignoriert werden.
Da du wohl „ältere Menschen“ meinst – schonmal einen Blick Richtung ZorinOS (Gnome, im klassischen Windows Look) oder ElementaryOS (Pantheon) geworfen? SV3N hatte dazu auch News-Meldungen.
 
  • Gefällt mir
Reaktionen: Bigfoot29
Wollte eigtl. von Kubuntu auf KDE neon umsteigen. Nun lese ich, dass neon gar keine "rolling distribution" ist.
Ubuntu als Unterbau finde ich gut, da ich viele Befehle schon kenne. Was gibt's denn da noch?

elementaryOS sieht mittlerweile auch sehr gut aus. Der Mac-Style der Taskleiste gefällt mir.

Kann man eigtl. die Distribution on-the-fly wechseln durch Umkonfigurierung der Repositories usw.?

***

Offtopic on: @SV3N
Warum verlinkst Du eigtl. das Tool Ventoy so?
Ich hab's mal probiert & es läuft, aber um es sortiert zu bekommen ist es doch sehr kompliziert zu konfigurieren.
Alles muss in Handarbeit gestaltet werden. Probleme gibt es zudem auch mit dem Laden von einigen ISOs.

Oftmals lassen sich die Linux- oder Windows-Bestriebssysteme nicht (richtig) starten.

Mit z.B. Easy2Boot lassen sich vor dem Bootvorgang noch viele Optionen wählen, falls es mal nicht startete.
Auch benutzt das Tool E2B ebenfalls zwei Partitionen für das Ermöglichen des UEFI-Boots.
Die Sortierung ist durch diverse vorkonfigurierte Unterordner sehr gut (auch für Laien) geeignet.
Eine Namensänderung der ISO ist einfach per .txt-Datei zu erledigen, ohne die ISO wirklich umbennen zu müssen.
Finde ich genial. Update ist ebenfalls ohne Datenverluste "easy" möglich.

Was hält's Du von E3B?
/Offtopic off
 
  • Gefällt mir
Reaktionen: SVΞN
Zurück
Oben