TeamViewer Motive 2

Neuer PC hat FPS-Einrüche

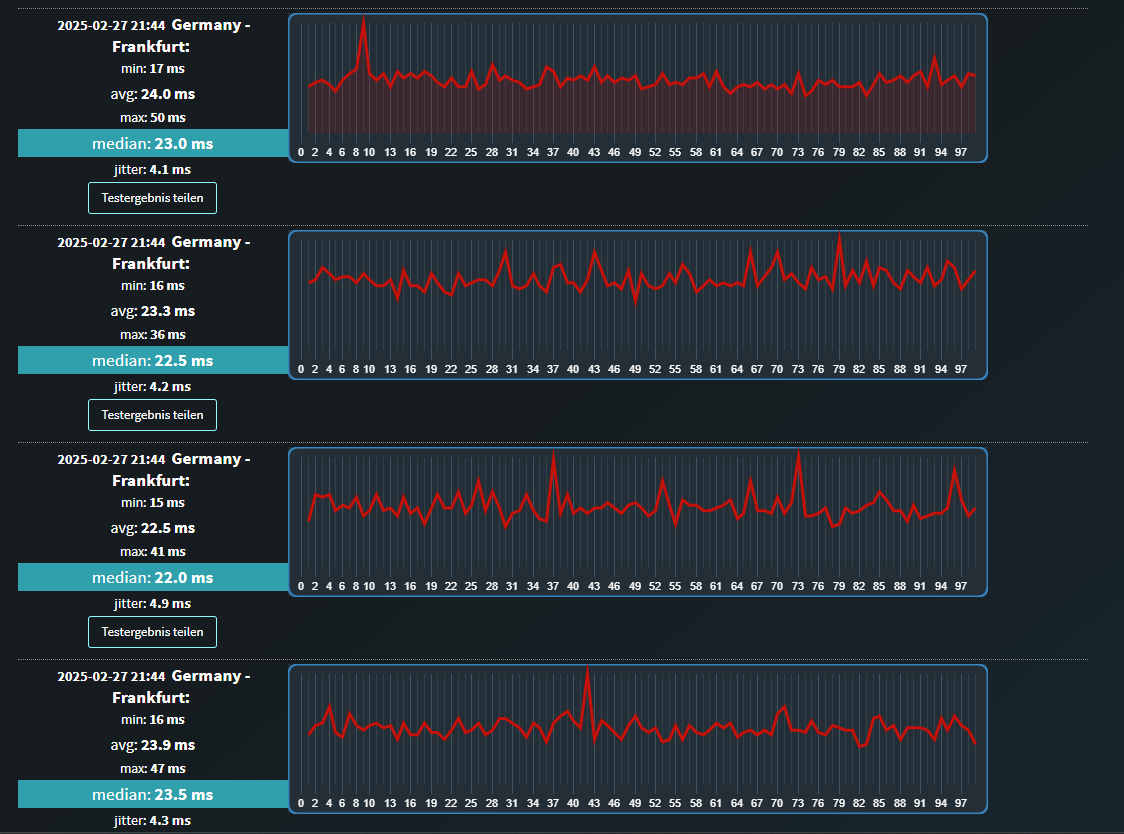
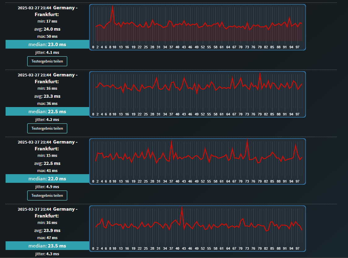
Habe mich vorhin nochmal in CS2 gewagt und hab den Graph für Latenzvarianz (Jitter)/Fehlzustellungen angemacht und habe festgestellt das ich da alle 20-50sek immer unterschiedlich einen erhöhten Wert habe der variert.
Manchmal 30ms dann bis zu 50ms.
Mein Ping ist allerding konstant zwischen 18-21ms auch während des Jitter-"Fehlers".
Das es sich bei den Rucklern um Internet-Probleme handeln kann hatte ich 0 auf dem Schirm und kann immer noch nicht glauben dass es daran liegen könnte, da von mir durchgeführte Ping-Tests und Speedtests eigentlich normale Ergebnisse ausgeworfen haben und zudem meine Freundin kein Problem damit hat.
Gibt es irgendeine Möglichkeit weshalb dieser Wert ständig steigt die nichts mit Internetproblemen zutun hat?
 

Anhänge

  • Screenshot 2025-02-27 212249.png
    Screenshot 2025-02-27 212249.png
    12,3 KB · Aufrufe: 141
  • Screenshot 2025-02-27 213210.png
    Screenshot 2025-02-27 213210.png
    149 KB · Aufrufe: 142
  • Screenshot 2025-02-27 212942.png
    Screenshot 2025-02-27 212942.png
    51,4 KB · Aufrufe: 142
  • Screenshot 2025-02-27 214659.png
    Screenshot 2025-02-27 214659.png
    210,1 KB · Aufrufe: 142
Ich bin wohl eindeutig zu alt um zu verstehen wie man 170 FPS als ruckeln empfinden kann.
Aber ich muss dir echt sagen, dass ich es mehr als vorbildlich finde was du hier alles an Infos zur Problemsuche mit lieferst.

Das ist mal echt vorbildlich. :)

Bezüglich deiner Netzwerkauffälligkeiten:
Wie ist der Rechner angebunden?
Hast du einen Switch zwischen Router und Rechner?
Wann hast du Router und ggf. Switch zuletzt neu gestartet?
 
  • Gefällt mir
Reaktionen: 68Pascal und redjack1000
Drakrochma schrieb:
Ich bin wohl eindeutig zu alt um zu verstehen wie man 170 FPS als ruckeln empfinden kann.


Nicht die 170 FPS sind das Problem. Stabile 170 FPS würden den TE gar nicht stören. Wenn es aber von 200+ FPS für einen kurzen Moment auf 170 FPS droppt merkst du das für genau den Moment.
 
  • Gefällt mir
Reaktionen: 68Pascal
Drakrochma schrieb:
Ich bin wohl eindeutig zu alt um zu verstehen wie man 170 FPS als ruckeln empfinden kann.
Aber ich muss dir echt sagen, dass ich es mehr als vorbildlich finde was du hier alles an Infos zur Problemsuche mit lieferst.

Das ist mal echt vorbildlich. :)

Bezüglich deiner Netzwerkauffälligkeiten:
Wie ist der Rechner angebunden?
Hast du einen Switch zwischen Router und Rechner?
Wann hast du Router und ggf. Switch zuletzt neu gestartet?
Darfst du nicht falsch verstehen. Wenn ich konstant 170 Fps hab und das Spiel flüssig läuft dann ist das alles kein Problem und in den Phasen wenn ich mit 240 Fps spiele und es nicht droppt dann läuft auch alles. Nur gibt es dann halt immer mal wieder Phasen in dem die Fps Droppen und in dem Moment fühlt es sich einfach unflüssig/rucklig a :(
Ob das jetzt an den Fps liegt oder doch wie ich gestern rausgefunden habe an dem Netzwerk Jitter weiß ich bisher nicht.

haha danke. Aber finde das sollte selbstverständlich sein. Ich erhoff mir das hier irgendjemand mein Problem bestenfalls lösen kann, dass ich wieder mit Freude zocken kann. Da ich mich in dem Bereich nicht wirklich auskenne sollte ich zumindest mein möglichstes tun und soviele Informationen wie möglich den Leuten hier liefern :)

Rechner ist über LAN angebunden. Internetprobleme hatte ich seitdem ich hier mit meiner Freundin eingezogen bin noch nie.
Letzte Woche Freitag (circa seitdem die Probleme mit den Rucklern sind) hatten wir für 10-20min einen Internet-Ausfall.
Bei meiner Freundin allerdings läuft der PC ganz normal und sie hat keine Probleme.
Das Lan-Kabel geht direkt vom Router in den PC. Der letzte Router neustart ist bestimmt 2Monate her.
Ergänzung ()

Was mir heute morgen aufgefallen ist, ist dass das LAN-Kabel am Anschluss zum PC leicht geknickt war da ich es unvorteilhaft angeschlossen hab 🤦‍♂️ weiß nicht ob das damit etwas zutun haben könnte.
Habe das dann wieder zurecht gemacht das es jetzt keinen Knick mehr hat. Hat aber am Jitter-Problem nichts geändert
 
Zuletzt bearbeitet:
So hab mal mit MSI + RivaTuner ein paar Benchmarks aufgezeichnet in LoL und CS2
CS2:
- Frametime zwischen 2-10ms
LoL:
- Frametime zwischen 2ms-6/7ms
 
Servus Leute,
ich habe einen neuen Test über Intel Extrem Tuning Utility durchgeführt und habe beim Benchmarktest folgendes rausgefunden:
Scheinbar wird ständig das Power Limit Throttling aktiviert.
Sind die Temps der CPU aber nicht okay? Auch bei dem BenchmarkTest zeigt es eine Temperatur von 82-85 Grad an...
 

Anhänge

  • Screenshot 2025-03-03 150326.png
    Screenshot 2025-03-03 150326.png
    109 KB · Aufrufe: 112

Anhänge

  • Screenshot 2025-03-03 151928.png
    Screenshot 2025-03-03 151928.png
    34,9 KB · Aufrufe: 114
  • Screenshot 2025-03-03 151937.png
    Screenshot 2025-03-03 151937.png
    33,9 KB · Aufrufe: 115

Anhänge

  • Screenshot 2025-03-03 152506.png
    Screenshot 2025-03-03 152506.png
    31,8 KB · Aufrufe: 114
  • Screenshot 2025-03-03 152500.png
    Screenshot 2025-03-03 152500.png
    32,7 KB · Aufrufe: 110
Sapphire Forum
Zurück
Oben