• Mitspieler gesucht? Du willst dich locker mit der Community austauschen? Schau gerne auf unserem ComputerBase Discord vorbei!

Test Ratchet & Clank: Rift Apart im Test: Radeon RX gibt ohne Raytracing richtig Gas

Wolfgang schrieb:
Warum sollte man dann also noch in 4K Nativ spielen?
True authentic PCMR

Außerdem haben wir das schon immer so gemacht.

Dieses ganze neumodische Teufelszeug.

Choose one.
 
  • Gefällt mir
Reaktionen: Redundanz und juwa
Taurus104 schrieb:
Jeder Treiber egal ob für Drucker oder GPUs der kein WHQL Zertifikat besitzt weil er das Testing noch nicht final durchlaufen hat, ist technisch erstmal ein Beta Treiber.
Die Tests bringen einem relativ wenig wenn sich dann Spiele mit diesen veralteten Grafiktreibern nicht mal starten lassen. ^^
 
mike2105 schrieb:
Wieso sollte die Grafikkarte überhaupt in irgendwelchem Test auftauchen? Für 0,54% der Nutzer?
Nach deiner Logik braucht CB ja dann keine AMD Grafikkarten mehr testen, weil sind ja kaum vertreten
 
  • Gefällt mir
Reaktionen: iron_monkey
Taurus104 schrieb:
Jeder Treiber egal ob für Drucker oder GPUs der kein WHQL Zertifikat besitzt weil er das Testing noch nicht final durchlaufen hat, ist technisch erstmal ein Beta Treiber.
Womöglich hast du Recht
 
Danke für den Test werde mir das Game kaufen, das RT sieht echt Hammer aus. Was ich leider schade finde, ist, dass es kein RT auf Radeon Karten gibt, warum auch immer liegt es an den FPS-Einbrüchen vielleicht? Man weiß es nicht, zumindest noch nicht.
Und was ich gar nicht nachvollziehen kann, ist die Aussage, dass Spiel läuft, nicht auf meiner 8 Jahre alten GPU es muss laufen, sieht doch nicht gut aus wie ein Last of US.
Hört auf das Spiel schlecht zu machen oder die Technik dahinter kauft euch, wenn euch das Geld für eine anständige Karte fehlt, eine PS5 und gut ist.
Die Welt ist viel komplexer als manch einer hier annimmt es zu sein.
 
  • Gefällt mir
Reaktionen: Redundanz
mcsteph schrieb:
Du kannst dir für dein Ego die Werte ganz leicht ausrechnen
Recht hat er doch. Was viele Leute angegangen werden, weil sie die 4090 vermissen geht garnicht. Nach der Logik, was viele schreiben, bedarf es gar keine Benchmarks mehr, da wir ja wissen, wie schnell die Karten sind.
 
  • Gefällt mir
Reaktionen: iron_monkey, RogueSix, MalWiederIch und 2 andere
„Fummelst du noch, oder spielst du schon?“. Kein Wunder, dass ich immer weniger Leute in meinem Umfeld kenne, die mit einem Windows-PC spielen. Fast alle sind auf Konsolen umgestiegen. Kein Wunder, dass u.a. auch aus solchen Gründen der PC-Markt eingebrochen ist…
 
  • Gefällt mir
Reaktionen: bluna, Mcr-King und Dittsche
Dittsche schrieb:
Ihr habt hoffentlich auch 500% in eine am Wegesrand stehende Linse reingezoomt, um die Unterschiede beim Raytracing zu beleuchten und die Vorzüge moderner High End PCs hervorzuheben. So wie DF .... :freaky:
Sorry, aber die massiven Unterschiede bei Schatten und Reflektionen sieht sogar ein Blinder...
 
  • Gefällt mir
Reaktionen: MalWiederIch und HaRdWar§FreSseR
ralf.klos schrieb:
bin immer seltener hier mittlerweile.

Screenshot_20230801_182831.jpg

lol

Wie bindet man hier Bilder ein?
edit: Habs... irgendwie.
 
Zuletzt bearbeitet:
  • Gefällt mir
Reaktionen: Snoop7676, arvan, Dittsche und 2 andere
DrFreaK666 schrieb:
Wie bindet man hier Bilder ein?
1690911198826.png

^^

Bei Screenshots mit Shift+Win+S kannst du auch einfach anschließend direkt hier Strg+C drücken und das Bild ist drin.
 
  • Gefällt mir
Reaktionen: DrFreaK666
Wird am Smartphone eher schwer mit den Tastenkombinationen ;)
 
  • Gefällt mir
Reaktionen: Mcr-King
Gut da haste dann trotzdem den button^^
Am Smartphone mach ich das selbst sehr ungerne weil die eingefügten bilder immer riesig sind, wenn man mal nen größeren Ausschnitt hat, weil es zwar auf dem Smartphone bei 6-7" klein wirkt, aber ja trotzdem 1080p und mehr ist
 
  • Gefällt mir
Reaktionen: ComputerJunge und DrFreaK666
Habt ihr Direct Storage ausgeschaltet? Damit gibt es bei Nvidia und Intel massive Probleme.
 
  • Gefällt mir
Reaktionen: MalWiederIch, JohnWickzer und Taxxor
Philste schrieb:
Habt ihr Direct Storage ausgeschaltet?
Nach den Frametimes zu urteilen würde ich sagen Direct Storage war ziemlich sicher an.
 
  • Gefällt mir
Reaktionen: Mcr-King und MalWiederIch
ralf.klos schrieb:
Von Computerbase wünsche ich mir das zeitnah aktuelle Karten und dessen Performance AKTUELL gezeigt wird, sorry wenn irgendwann irgedwas hinzugefügt wird interessiert es niemanden.
Man kann sich viel im Leben wünschen, ob es in Erfüllung geht ist aber eine ganz andere Geschichte. Wie wäre es denn mal mit ein bisschen Dankbarkeit das Jemand wie die Computerbase Redaktion ihre Arbeit immer noch kostenlos zur Verfügung stellt? Die Redaktion ist kein Youtube-Kanal wo man im Kommentarbereich ungehalten meckern kann. Dieses Angebot kann auch hinter einer Paywall verschwinden, wäre das besser? ich denke nicht, denn ich bin sehr froh darüber das es noch so funktioniert und bin über jeden freien Test dankbar.
 
  • Gefällt mir
Reaktionen: MoinWoll, V_182, Czk666 und 3 andere
Schön zu sehen. Ich denke meine 6600XT wird 1440p mit FSR Quality in 50-60fps packen. Wenn die 67000XT das mit UHD schafft. Mit Freesync sieht das Alles auch schön flüssig aus. Toll.

@CB könnt ihr das bitte auch mit Onboard Grafik checken. Also auf einen 5600/5700G z.B auf 900p low mit FSR Balanced. Hab nachgeschaut 720p low FSR Performance kommen 39fps raus beim 5600G mit 3200er RAM. Auf dem Z1 Extreme (Asus ROG Ally) in 1080p FSR Perf. Low 59 fps bei 19W. Wow!

Raytracing muss nicht sein. Ich brauch das net. Zieht zu viel Leistung für zu wenig Grafikplus.
 
Zuletzt bearbeitet:
  • Gefällt mir
Reaktionen: Redundanz
H6-Mobs schrieb:
Nach deiner Logik braucht CB ja dann keine AMD Grafikkarten mehr testen, weil sind ja kaum vertreten
mir fehlt ja vor allem die titan rtx im test
 
@Taxxor
Kann ich so nicht bestätigen, wie ich auch hier schonmal gezeigt habe:
https://www.computerbase.de/forum/t...g-auf-radeon-rx.2151651/page-18#post-28441177

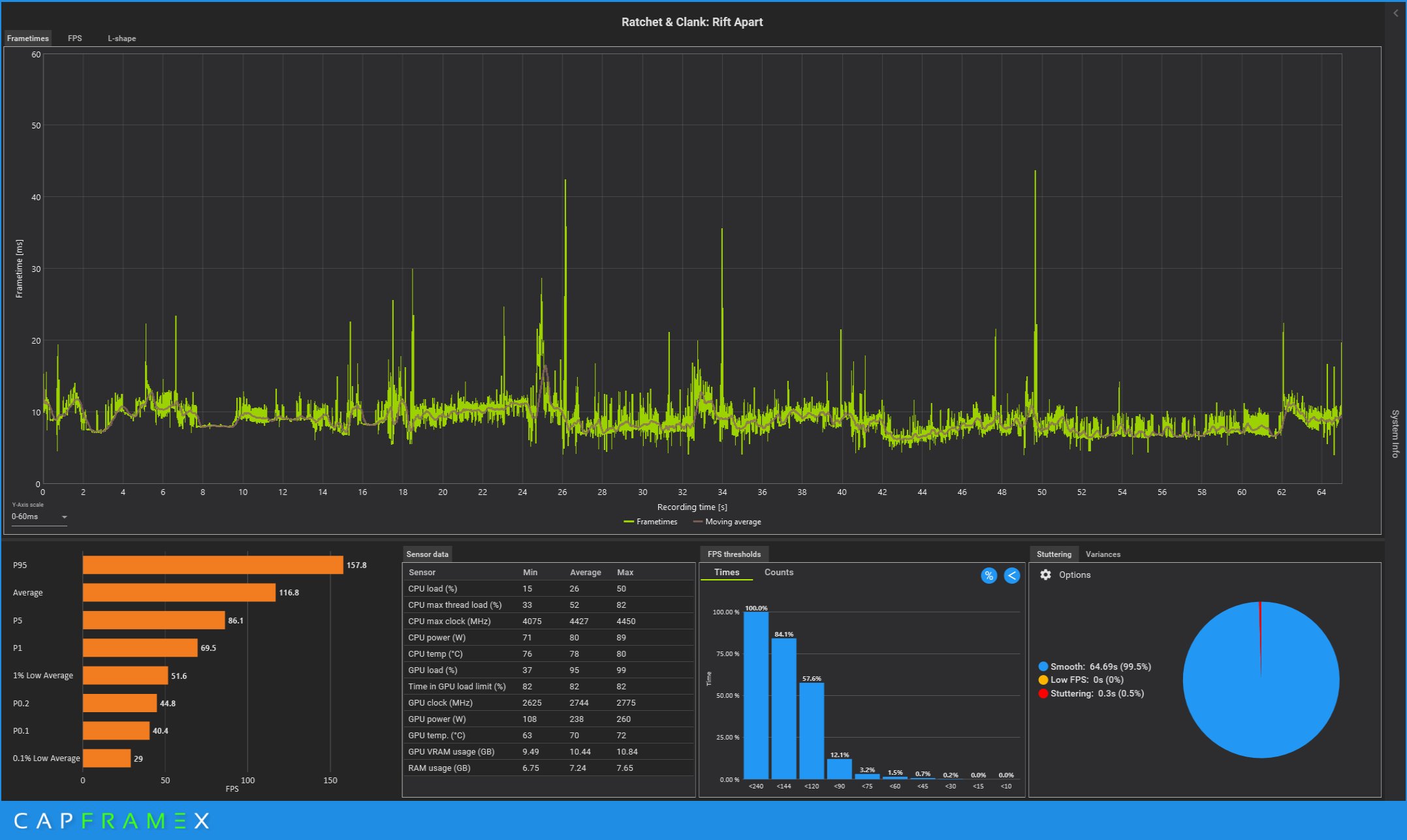
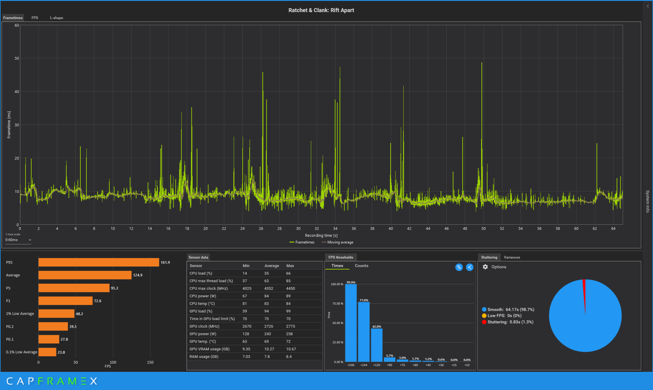
Das ist die Sequenz nach dem Intro wo man in schneller Folge durch mehrere Portale springt.
Also quasi der "Direct Storage Benchmark" den auch Digital Foundry genutzt hat.

Direct Storage an
1690628297801.png



Direct Storage aus
1690628309961.png



Etwas geringere AVG FPS mit Direct Storage, dafür weniger Frametime Ausreißer (siehe Stuttering).

Gefühlt im normalen Gameplay keinerlei Unterschied, nur dass eben die Rift Sprünge mit DS etwas smoother sind. -> RTX4080


Hier ist definitiv noch intensiveres Testing notwendig, bevor man irgendwelche Schlüsse ziehen kann. Die bisherigen Ergebnisse die so herumschwirren sind viel zu inkonsistent.
 
Cerebral_Amoebe schrieb:
Soll das jetzt Ernst gemeint sein, nachdem Du hier ständig die 8GB VRAM und 128-bit Speicheranbindung der RTX 4060/Ti schön geredet hast?
Das hat sich doch schon seit letzen Herbst abgezeichnet (A Plague Tale:Requiem, Spiderman: Miles Morales..)
Ja und was hat das eine mit dem anderen zu tun? Da geht es um 8GB bei Full-HD. Hier um ein Spiel, das nichtmal besonders gut aussieht, bei dem in UHD nichtmal mehr 16GB ausreichen. Also auch alle AMD Karten bis auf die zwei großen 7900er sind hier am Ende.

Mal ganz davon abgesehen sind die 4000er Karten schon etwas länger in der Mache gewesen. Im Herbst letzten Jahres war die 4090 schon auf dem Markt. Da konnte Nvidia an den Karten auch nicht mehr groß was ändern. Und bei 16GB hätten die es eh nicht gemacht. Wieso auch? Es war eben nicht abzusehen das die Spiele auf einmal so grottenschlecht werden.
 
Blackfirehawk schrieb:
Anhang anzeigen 1381622Anhang anzeigen 1381623



Also ich find das schon Krass wie 2 verschiedene Hardwareseiten (PCGH und CB) auf so Krass unterschiedliche Ergebnisse kommen..
bz wie krass allein die auswahl der Benchmark zene das ergebniss beeinflusst.

bei PCGH sind die Nvidia Karten stärker.. bei CB die AMD
Scheinbar braucht das Spiel viel CPU-Power. PCGH nutzt noch den 12900k von Intel, Computerbase dagegen nen 7950x3d, der ca. 25 % schneller ist. Die leistung verpufft bei der 4080, aber bringt die 7900XTX endlich zum schwitzen.
 
Zurück
Oben