RDR2 Grafikspeicher wird nicht erkannt

jonu

Cadet 3rd Year
Registriert
Jan. 2022
Beiträge
49
1. Nenne uns bitte deine aktuelle Hardware:
(Bitte tatsächlich hier auflisten und nicht auf Signatur verweisen, da diese von einigen nicht gesehen wird und Hardware sich ändert)
  • Prozessor (CPU): AMD Ryzen 5 5600G
  • Arbeitsspeicher (RAM): 16GB
  • Mainboard: B450 M mortar max
  • Grafikkarte: RX 6700 XT
  • HDD / SSD: 500gb SSD/ 2TB HDD

2. Beschreibe dein Problem. Je genauer und besser du dein Problem beschreibst, desto besser kann dir geholfen werden (zusätzliche Bilder könnten z. B. hilfreich sein):
Als ich RDR2 spielen wollte viel mir auf, dass meine Graphikeinstellungen sehr niedrig waren. Ich wollte diese in den Einstellungen hoch stellen, da das mit meiner Graphikkarte normalerweise problemlos möglich sein sollte. Das spielt zeigt mir jedoch an das ich keinen Videospeicher habe. Wenn ich die Einstellungen hochschraube wird mir gesagt das geht nicht weil ich zu viel Speicherkapazität verbrauchen würde als dem Spiel zur Verfügung steht.

Dazu sei noch zu erwähnen, dass beim Starten des Spiels eine Fehlermeldung bekomme, dass ich meine Treiber aktualisieren solle.
Habe aber die Adrenalin Software von AMD gedownloadet und dort liegen momentan keine neuen Treiber Updates vor.

3. Welche Schritte hast du bereits unternommen/versucht, um das Problem zu lösen und was hat es gebracht?
Neugestartet PC & das Spiel hat jedoch nicht geholfen


Vielen Dank für Ihre Hilfe!
 

Anhänge

  • Bild_2023-12-07_145146662.png
    Bild_2023-12-07_145146662.png
    8,5 KB · Aufrufe: 256
  • Screenshot 2023-12-07 144946.png
    Screenshot 2023-12-07 144946.png
    9,1 KB · Aufrufe: 263
  • Screenshot 2023-12-07 144627.png
    Screenshot 2023-12-07 144627.png
    83,2 KB · Aufrufe: 262
  • Screenshot 2023-12-07 144011.png
    Screenshot 2023-12-07 144011.png
    811,4 KB · Aufrufe: 283
Kann es sein, daß du mit der IGPU spielst und nicht mit der GPU? Stell die mal im BIOS ab.
 
  • Gefällt mir
Reaktionen: jonu, Mystforce1978 und Theuth
steckt dein Monitor zufaellig am mainboard?
 
  • Gefällt mir
Reaktionen: jonu
Hatte ich auch. Es lag letztendlich an Vulcan. Nachdem ich auf DX3D12 umgestellt hatte, lief es.
Ist im Grafikmenü ziemlich weit unten zu finden.
 
  • Gefällt mir
Reaktionen: jonu
Wenn ich Vulcan auf DirectX 12 umstelle weil es nur diese 2 Optionen gibt bleibt das Problem bestehen und mir wird wieder gesagt ich verbrauche zu viel
 
Hast du nur die API geändert oder gleich mehrere Grafikeinstellungen? Bei mir wurden die Einstellungen nicht gleich übernommen. Ich müsste erst auf DX12 stellen, neu starten und dann Stück für Stück die Grafik anpassen, bis es funktioniert hat.
 
  • Gefällt mir
Reaktionen: jonu
Motorrad schrieb:
Kannst du bei anderen Spielen deinen Grafikspeicher voll nutzen, was dir dann z.B. auch mit dem Tool GPU- Z bestätigt wird?
Daten vom GPU Z Tool
Ergänzung ()

CBecker schrieb:
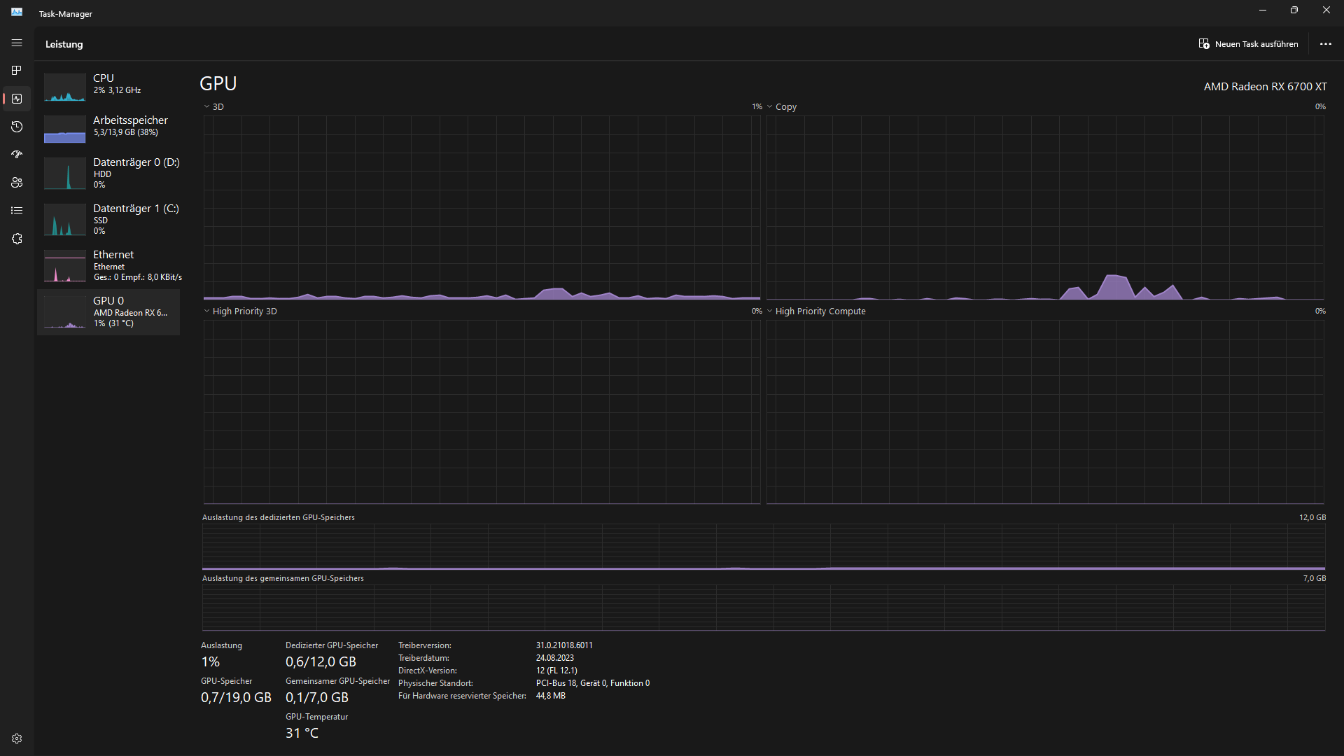
Mach mal ein Bild vom Taskmanager (Reiter Leistung) mit und ohne RDR2.
Infos vom Taskmanager
 

Anhänge

  • GPU Daten.gif
    GPU Daten.gif
    24,9 KB · Aufrufe: 283
  • Bild_2023-12-07_152935023.png
    Bild_2023-12-07_152935023.png
    59 KB · Aufrufe: 235
Da stimmt was mit dem Treiber nicht.
Einmal mit DDU entfernen und dann den neuesten 23.12.1 installieren.
 
  • Gefällt mir
Reaktionen: jonu
Da brauch ich jetzt Hilfe habe ddu installiert. Wie deinstalliere ich den Treiber und welchen genau ?
Kenne mich da leider gar nicht aus.
 
Normalerweise bitte die AMD Software auch die Option "Neuinstallation". Der alte Treiber wird entfernt und der Neue nach dem Neustart installiert. Früher gab es oft Probleme, weil die Installation nach dem Neustart nicht weiter ging.
DDU würde ich als letztes Mittel in Betracht ziehen, wenn alles anders kein Erfolg bringt.
 
Mojo1987 schrieb:
Da stimmt was mit dem Treiber nicht.
Einmal mit DDU entfernen und dann den neuesten 23.12.1 installieren.
Ist jetzt alles richtig ?
Ergänzung ()

So hab gerade RDR2 gestartet kriege zwar beim Starten immer noch die Fehlermeldungen, dass ich meine Treiber auf die Version 20.2.2 oder neuer Upgraden soll jedoch wird nun zumindest der Graphikspeicher erkannt und Ingame funktioniert es.

Danke für eure Hilfe
 

Anhänge

  • GPU Z Daten.gif
    GPU Z Daten.gif
    25,7 KB · Aufrufe: 220
Zuletzt bearbeitet:
  • Gefällt mir
Reaktionen: winterblut
GPU-Z schaut nun auch gut aus, viel Spass beim zocken :)
 
Sapphire Forum
Zurück
Oben