TeamViewer Motive 4

Ryzen 7 7800X3D: Niedrige Spiele-Performance

Instanto schrieb:
Mir kommen da mehrere Gedanken. Zum einen taktet der Standard 5800X höher,
Nein, der 5800x hat offiziellen boost Takt von 4,7ghz. Der 7800x3d von 5ghz.
 
Ach, ich hab 5800 gelesen... mea culpa.
 
Der HZD Benchmark ließt das OS "falsch" - da keine sorgen machen :)

aber es sind ja mittlerweile eine menge gute Tipps hier zusammen gekommen:

Aktuelle BIOS drauf
Aktueller Chipsatztreiber von AMD installieren (nicht den vom Mainboardhersteller verwenden - sondern hier bei CB herunterladen)
Windows 11 auf dem aktuellsten stand bringen / halten

mir würde noch einfallen, dass resizable BAR aktiviert werden sollte - dient dann aber noch der Optimierung.

Also der Punkt, der erreicht werden sollte, ist, dass die GPU zu nahezu 100% Auslastung hat.

Wie verhält es sich denn in anderen Spielen?

Zu den oben genannten Tipps kannst du ja Rückmeldung geben :)
 
Aktuelle Chipsatz-Treiber für das Board installiert?
Und man muss glaub ich noch immer manuell hand anlegen:
Ergänzung ()

Ich finde grad nicht die Pressemitteilung von AMD zu dem Thema^^
Aber es gab da was offizielles von AMD zu den notwendigen Prozessen, die für 7000X3D gemacht werden müssen
 
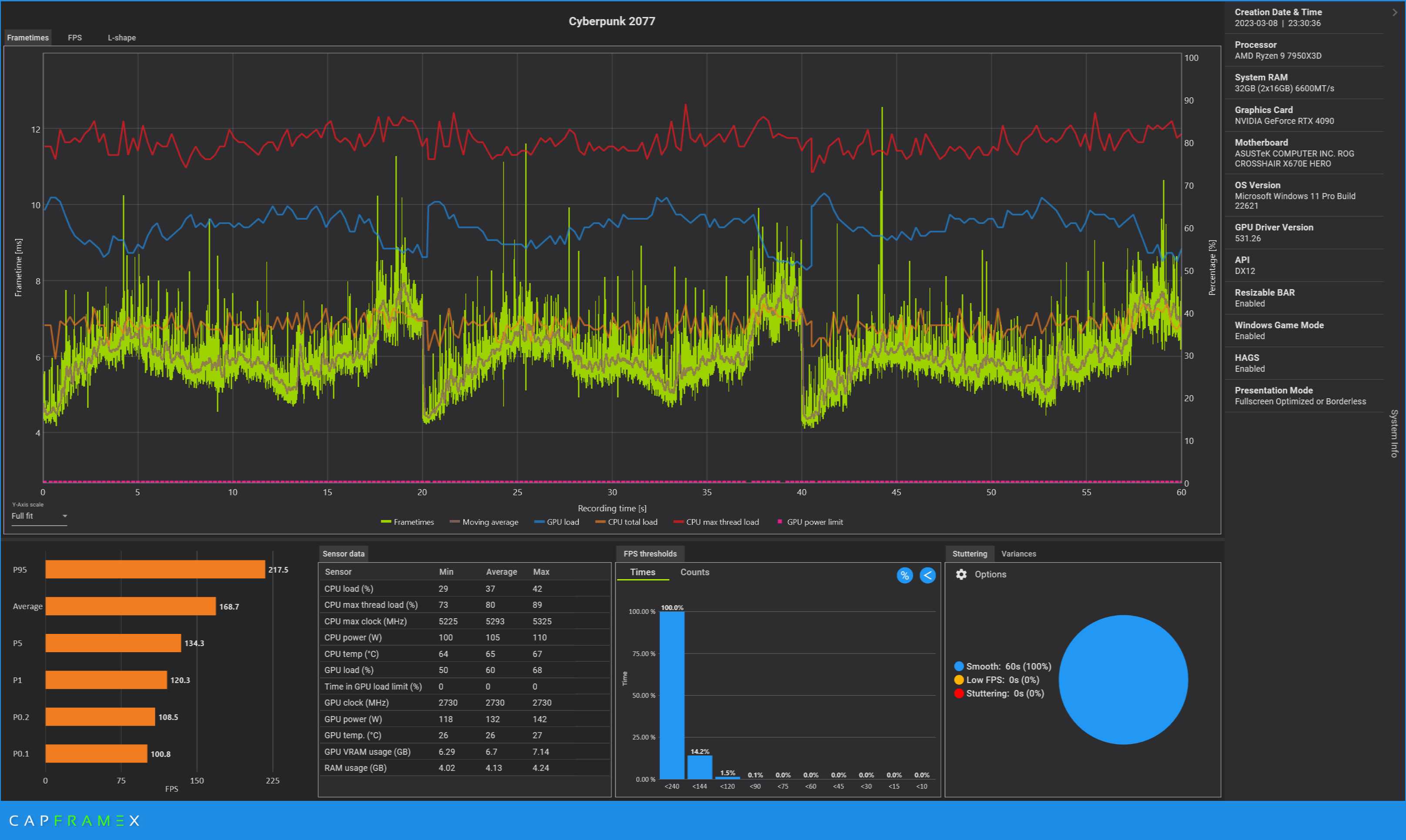
Man könnte den Benchmark mit Capframex aufzeichnen und die Sensordaten anschließend auslesen - dann sieht man ja, was CPU und GPU machen.

Beispiel:
selbe Szene drei mal aufgezeichnet und den Schnitt davon genommen:
In den Sensordaten sieht man auch, wie hoch die Auslastung von CPU/GPU ist.
In diesem Fall bei CP77 (extra im CPU-Limit getestet) hat die GPU keine Auslastung.
Aber so sehen wir zumindest mehr, was während dem Benchmark passiert.

Andere Vorschläge mit Treiber etc ebenfalls umsetzen.
image.png
 
xxMuahdibxx schrieb:
Ehrlich... In fast 4k Auflösung spielt die CPU eine geringere Rolle und das Update war halt keins. Selbst in FHD gibt's kaum Unterschiede..
Ist für das Problem doch irrelevant. Er sollte mind. Die gleichen FPS haben wie beim alten System.

Aber dein verlinkten Test passt doch auch nicht, mit einer 2080ti! er hat doch rtx4090.
Das macht in FHD schon sehr viel Unterschied
Ergänzung ()

FieserNiesel schrieb:
Aktuelle Chipsatz-Treiber für das Board installiert?
Und man muss glaub ich noch immer manuell hand anlegen:
Ergänzung ()

Ich finde grad nicht die Pressemitteilung von AMD zu dem Thema^^
Aber es gab da was offizielles von AMD zu den notwendigen Prozessen, die für 7000X3D gemacht werden müssen
Das galt aber nur für den 7950x3d/7900x3d

Einzig das man das System neu Aufspielen soll wenn man von 7900x3d auf 7800x3d wechselt.
 
Boah, jetzt geht es hier aber kunterbunt zu…

Wir benötigen erst einmal eine vergleichbare Baseline. Bitte im BIOS einfach mal die Default Werte laden, ins Windows booten und dort den CPU Z Benchmark durchlaufen lassen.

Ich habe die gleiche CPU und RAM, somit können wir vergleichen. Bitte den Ryzen Master deinstallieren, falls installiert.
 
  • Gefällt mir
Reaktionen: hel666, NerdmitHerz und Ned Flanders
t3chn0 schrieb:
Wir benötigen erst einmal eine vergleichbare Baseline
Warum nicht einfach ganz klassisch den Userbenchmark 'drüber laufen lassen und dann schauen welche Komponente nicht entsprechend dem Mittelwert aller getesteten Systeme in der Datenbank liefert.

Ist halt ziemlich einfach
 
Ned Flanders schrieb:
Warum nicht einfach ganz klassisch den Userbenchmark

das darf doch nicht sein der ist doch so Intel lastig ;-)

ne der deckt auch hier und da die Schwachstellen auf..

@Northstar2710 man sieht aber auch das die CPU selbst in FHD nicht wirklich einen großen Unterschied macht ... und jetzt wird die Auflösung hochgefahren .. also noch weniger CPU Unterschied ... ja die Grafikkarte kann mehr wird aber auch durch fast 4K wieder ausgebremst.
 
Wie wärs denn einfach mit Ergebnissen aus nem TimeSpy Run und dazu noch ein Cinebench Run? Zu beidem gibts unzählige Vergleiche. Je nach Ergebnissen weiß man dann ob man eher nach GPU oder CPU Problemen suchen muss und kann der Sache gezielter nach gehen (Auslastungen, Temperaturen, Taktverhalten...).
 
im grunde haben der TE und @t3chn0 beide:

CPU, RAM und auch GPU gleich

der TE hat zwar war nur 32GB RAM und t3chnO hat das doppelte, doch das macht den Unterschied nicht aus

wenn also beide sowas wie 3Dmark (sogar in der kostenlosen version) mit default bios + ram epox laufen lassen, dann sollten beide gleichviel Punkte +- haben. unterschiede evtl bei der GPU an hand der verschiedenen modelle

dann sollte sich zeigen wo es beim TE klemmt
 
Zuletzt bearbeitet:
  • Gefällt mir
Reaktionen: Instanto
xxMuahdibxx schrieb:
man sieht aber auch das die CPU selbst in FHD nicht wirklich einen großen Unterschied macht ... und jetzt wird die Auflösung hochgefahren .. also noch weniger CPU Unterschied ... ja die Grafikkarte kann mehr wird aber auch durch fast 4K wieder ausgebremst.
Hier geht es aber nicht wie sinvoll der Wechsel der Plattform war, oder wieviel Auslastung Fhd zu 4K hat.

Altes System mit rtx4090 war deutlich schneller als das neue System mit rtx4090 bei gleicher Auflösung. Laut bench.
 
Northstar2710 schrieb:
Hier geht es aber nicht wie sinvoll der Wechsel der Plattform war

indirekt doch ...allgemein sollte man sich die Frage stellen ob man 1K ausgeben muss um fast nix zu erhalten ...

denn viel mehr Speed wird er nicht erhalten ... vielleicht sogar nur den gleichen ..

natürlich BIOS Update machen das auch der 3D Cache aktiv wird ... und schauen ob die GPU auch gleich schnell läuft... PCIe Version .
 
Würde ich auch so machen. Neustes BIOS drauf (Einstellungen setzten) Windows neuinstallieren (wegen Plattformwechsel) alle Treiber direkt bei den Herstellern ziehen und installieren und dann nochmal testen.
 
Geckopaule schrieb:
[Bitte fülle den folgenden Fragebogen unbedingt vollständig aus, damit andere Nutzer dir effizient helfen können. Danke! :)]

Ich habe folgendes Problem: Gestern habe ich oben genanntes System zusammengebaut, natürlich voller Vorfreude auf die Performance des 7800X3D. Also SSDs formatiert, Windows 11 neu installiert, im Anschluss alle Updates heruntergeladen, Steam Client drauf und gleich einmal mit Horizon Zero Dawn testen wollen.
Irgendwie lesen hier einige das erste Posting nicht. Der gute hat Windows 11 neu aufgesetzt.
 
xxMuahdibxx schrieb:
das darf doch nicht sein der ist doch so Intel lastig ;-)
Der ist auch absurd Intel lästig, aber das spielt ja bei einem Vergleich 7800x3d vs 7800x3d keine Rolle
 
Sapphire Forum
Zurück
Oben