Fireplace Motiv 2 Neu
TeamViewer Motive 3

Ryzen 7 7800x3d Standard 84 C° im Leerlauf ?

Kibaneki

Ensign
Registriert
Juni 2023
Beiträge
254
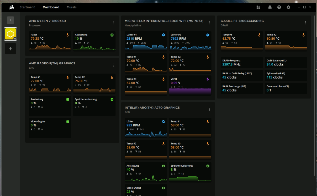
Guten tag Habe heute mein neues System Zusammen gebaut und es sagt mir im Leerlauf 84 bis 89 C°

Mein Board : MSI MPG B650I Edge WIFI
CPU: AMD Ryzen 7 7800X3D, 8C/16T, 4.20-5.00GHz, boxed ohne Kühler
Ram: G.Skill Trident Z5 RGB schwarz DIMM Kit 32GB, DDR5-7200, CL34-45-45-115, on-die ECC
SSD1: Lexar NM790 1TB, M.2 2280 / M-Key / PCIe 4.0 x4
SSD2: Lexar NM790 2TB, M.2 2280 / M-Key / PCIe 4.0 x4
GPU wird noch getauscht: Intel Arc A770 Limited Edition, 16GB GDDR6, HDMI, 3x DP
Kühlung ist ein: be quiet! Pure Rock LP Wegen Plast Mangel bekomme ich gerade nicht besseres rein.
Ist es Normal das die CPU so Hoch Temperiert ist ??
ich kenn mich da nicht so gut aus.
 

Anhänge

  • Screenshot 2024-08-05 163748.png
    Screenshot 2024-08-05 163748.png
    197,5 KB · Aufrufe: 361
  • Screenshot 2024-08-05 163851.png
    Screenshot 2024-08-05 163851.png
    239,8 KB · Aufrufe: 321
  • Screenshot 2024-08-05 163908.png
    Screenshot 2024-08-05 163908.png
    563,7 KB · Aufrufe: 312
Unter Last wäre das normal, dass das erreicht wird, im Leerlauf eher nicht. Sieht aus wie ein nicht richtig installierter Kühler?
 
  • Gefällt mir
Reaktionen: Scheinriese und Sinatra81
Nimm den Kühler noch mal runter und kontrolliere anhand des Wlp Abdrucks ob der Kühler überhaupt aufliegt

Und nein ....normal ist das in keinem Fall
 
Ich würde sagen, dass du allgemein ein Temperatur Problem hast, schau dir mal die RAM Temps an. Üblich sind da etwa 40-45°C. Welches Gehäuse hast du?
 
Temperaturen sind definitiv zu hoch, deutlich!

Schutzfolie vom Kühlerboden entfernt (falls vorhanden)?
Alle Lüfter drehen sich und pusten die Luft in die korrekte Richtung?
Welches Gehäuse verwendest du? Wie kann man im 1000D keinen Platz haben?!
 
  • Gefällt mir
Reaktionen: minimii und AMD-Flo
Oh wow 600 Öcken für nen Glaskasten in den keine Luft rein kommt. super Isoliert, schön warm im innern und draußen frisch? :D
 
  • Gefällt mir
Reaktionen: Harpenerkkk, Tiger_74, Trent und 3 andere
Wie gesagt, bei dir "glüht" dein Mobo etwas, nicht nur deine CPU. Hast du Gehäuselüfter verbaut? Sieht mir ein wenig nach Hitzestau aus.
 
Kibaneki schrieb:
Kühlung ist ein: be quiet! Pure Rock LP Wegen Plast Mangel bekomme ich gerade nicht besseres rein.
Völlig ungeeignet. Wo klemmt es denn? Eigentlich braucht die CPU keine Wasserkühlung, der richtige 20€ Kühler reicht vollkommen:
https://geizhals.de/arctic-freezer-36-acfre00121a-a3144218.html

Kibaneki schrieb:
Ist es Normal das die CPU so Hoch Temperiert ist ??
Nein, das sollte die max. Temp unter Volllast sein.
 
  • Gefällt mir
Reaktionen: MasterXTC, Clany und djducky
K3ks schrieb:
Ich übersetze:
Wegen Platzmangel bekomme ich gerade keinen besseren CPU-Kühler ins Gehäuse.

Zeig mal Bilder vom Aufbau und kontrollier die Lüfter.
 
  • Gefällt mir
Reaktionen: SpiII und K3ks
Moment mal... Wieso passt in ein Obsidian 1000D nicht mehr als ein Pure Rock LP?
Das arme ITX-Board :<
 
Das ist nen Ofen. die 4090 haste auch garnicht aufgeschreiben.
 
  • Gefällt mir
Reaktionen: Tiger_74 und Winston90
kachiri schrieb:
Moment mal... Wieso passt in ein Obsidian 1000D nicht mehr als ein Pure Rock LP?
Das arme ITX-Board :<
Wegen Capturkarte
Ergänzung ()

Alexander2 schrieb:
Das ist nen ofe. die 4090 haste auch garnicht aufgeschreiben.
das ist mein arbeist system das hat mit dem mini itx nix zum tun
 
Das ist so nen Optik über alles Sytem he? 500 RGB Lüfter, die vor eine Glasscheibe sitzen und nichts geschissen bekommen.
 
  • Gefällt mir
Reaktionen: Tiger_74
Ich könnte mal schauen obs am Kühler liegt wie das wärme leitpaste bild ist
 
Kibaneki schrieb:
das ist mein arbeist system das hat mit dem mini itx nix zum tun
Ehm also... entweder da sind 2 in einem Gehäuse, dann haben die miteinender zu tun, oder da ist nur ein Rechner im Gehäuse, dann hast du das Falsch aufgelistet. Fang mal langsam an ganz und genau zu erklären.
 
  • Gefällt mir
Reaktionen: TomH22, Araska und kachiri
Sapphire Forum
Zurück
Oben