News Solix Balkon­kraft­werke: Anker bringt stecker­fertige PV-Anlagen mit 830 und 880 Wp

Meine 3,825 kWp Anlage im Garten (mit morgens Schatten) hat seit 1.12. schon 165 kWh produziert und erst 36 kWh eingespeist. Ich bekomme zwar Geld dafür, aber das sind trotzdem nur Peanuts.

Wer also glaubt, mit einer 600 Wp Anlage durchgehend 300 Wh stündlich zu verschenken (einzuspeisen), sollte sich mal anschauen, wann die PV was produzieren kann.
Zudem würde ich lieber ein paar kWh im Monat verschenken, hätte dafür einige teure kWh selber gespart. Aber Geiz ist ja geil, bloß nichts für die Energiewende tun :(

Und wer sein Balkonkraftwerk nicht anmeldet und den alten Zähler weiter nutzt, macht sich strafbar! (@Zock)
 
  • Gefällt mir
Reaktionen: BGnom, Nikolaus117, KitKat::new() und 4 andere
@D708 mein Ferraris ist 38 Jahre alt. Der wird dann wahrscheinlich bald eh getauscht. Oder?

Wenn dann zwangsläufig ein moderner Zähler mit Rücklaufsperre kommt, kann ich problemlos so ein Balkonkraftwerk betreiben, oder?
 
  • Gefällt mir
Reaktionen: Endless Storm
zakuma schrieb:
Ich denke bei so einem Balkonkraft mit 600W und einem Preis von 600-800€ ist die Armotisationszeit schon recht schnell erreicht.
Nicht denken, sondern lieber mal mit realistischen Werten (auch bezüglich Sonnenstand und Sonnenstunden in DE) rechnen.

Da würde sich manch einer wundern, aber ich wills ja niemandem madig reden. Kann sich jeder kaufen, was er mag, aber auch ich plädiere ganz klar zu einer Speicherlösung mittels Batteriespeicher, sonst sind sämtliche privat genutzten PV-Anlagen vollkommen für die Füße.
 
Ein 300 oder 600 Watt BKW rentiert sich meistens zwischen 4 und 8 Jahren. Es kommt auf den Einkaufspreis an und wie gut man den selbst erzeugten Strom nutzen kann. Es bringt daher wenig ein zu großes BKW zu kaufen. Die meistens werden einen Stanbyverbrauch von ca. 200 Watt haben. Ziel sollte es sein, diesen möglichst gut abzudecken über den Tag. Daher ist bei BKWs mit 2 Modulen einen Ost / West Ausrichtung auch förderlicher als eine reine Südausrichtung...
 
  • Gefällt mir
Reaktionen: lkullerkeks und Endless Storm
MilchKuh Trude schrieb:
@D708 mein Ferraris ist 38 Jahre alt. Der wird dann wahrscheinlich bald eh getauscht. Oder?

Wenn dann zwangsläufig ein moderner Zähler mit Rücklaufsperre kommt, kann ich problemlos so ein Balkonkraftwerk betreiben, oder?
Wie wurde das Alter festgestellt? Herstellungsdatum != Eichfrist

Aber prinzipiell ja, in den nächsten Jahren wird der dran sein. Unsere letzten Eichfristen von Ferrariszählern laufen 2030 aus.
Prinzipiell hat der Messtellenbetrieb wenig Interesse, die Ferrariszähler längerfristig im Netz zu halten. Die Manipulationsmöglichkeiten sind deutlich höher.

Und zum zweiten Teil der Frage, ja das können Sie. Jedenfalls aus behördlicher Sicht.
Ergänzung ()

Frank schrieb:
Selbst wenn formal die Freigabe kommt, dass ein Balkonkraftwerk mit alten rückwärtslaufenden Zählern genutzt werden darf, wird denke ich jeder Stromnetzbetreiber die Zähler austauschen.
Vollkommen richtig. Die Zähler werden ausgetauscht.
Allerdings zieht sich das, bei uns jedenfalls, noch min. 8 Jahre.

Rückwärtslaufende Zähler gibt es dann nicht mehr. Der Zweirichtungszähler zählt auch nicht rückwärts sondern nur beide Richtungen separat. Ein klassischer Rückwärtslaufender Zähler wird in DE aktuell nicht mehr eingebaut.
Ergänzung ()

SavageSkull schrieb:
Man kann nur hoffen, dass das Thema sich nach dem Vorschlag der VDE, dass Zähler rückwärts drehen dürfen, oder moderne Zweirichtungszähler, bald gegessen hat.
Wir stehen uns mit unserem "Amtsschimmel" massiv selbst im Weg.
Die VDE hat da nur wenig Mitspracherecht. Hier geht es nur bedingt um technische Regeln. Hier geht es ums Messstellengesetz.
Klar sieht der VDE technisch keine Probleme mit einem Rückwärtslaufenden Zähler.
Ergänzung ()

Christoph-K85 schrieb:
ich hatte sogar in meinem EFH BJ 2015 noch nen analogen Zähler OHNE Rücklaufsperre verbaut. Meine PV-Anlage lief von Anfang April bis Ende Mai 2020 mit diesem Zähler, weil die Stadtwerke so lange gebraucht haben, den Zähler auszutauschen.
Gab natürlich ne kurze Diskussion, aus der ich aber als der Gewinner rausgegangen bin.
Ich würde die Rechnung nochmal prüfen. In solchen Fällen werden Zählerstände gerne geschätzt.

Sie sind vielleicht als Gewinner herausgegangen, aber das Elektrofachunternehmen nicht. Eine Inbetriebnahme ohne die passende Messstelle ist untersagt und gilt als regelwidrige Anlage.

Was im Einzelfall zwischen dem EVU und dem Fachunternehmen abgelaufen ist, wissen nur die Beiden. Aber es kann bis zu einem Entzug der Lizenz beim EVU kommen, d.h. Es dürfen keine Arbeiten mehr an Anlagen innerhalb des Netzgebiets durchgeführt werden.
 
Zuletzt bearbeitet:
  • Gefällt mir
Reaktionen: Frank und VAG-Freak
Finde es ein interessantes Set. Vom Preis her ist es allerdings völlig daneben, dafür muss der Wechselrichter echt was können. Ähnliche Panels kann man schon für 150€ pro Stück bekommen, einen Wechselrichter von Growatt für unter 300, dann noch Installationsmaterial, dann ist man so bei maximal 700€.
Ich hatte letztes Jahr das Glück 2 alte Module mit zusammen 550 wP geschenkt zu bekommen, einen Billigen WR zum testen habe ich für 190€ bekommen und Material zum befestigen für 70. September habe ich das alles installiert, mit Südausrichtung und Gebüsch und Bäume, die Teilverschatten. Bisher waren es ~120 kWh die ich dadurch erzeugt habe. Ich bin jetzt mal auf die Sommermonate gespannt, geplant ist mir mal noch ein 350 wP Panel neuerer Bauart zu besorgen.
 
@D708,@Frank,@MilchKuh Trude
Ja, das kann ich so bestätigen.
Sobald du dein BKW angemeldet hast, kommt ein Techniker vom Stromnetzbetreiber und tauscht dein Zähler gegen einen digitalen Zweirichtungszähler aus. Selbst wenn du keine Einspeisevergütung bekommst. Auch selbst, wenn du schon einen modernen digitalen Stromzähler mit Rücklaufsperre hast.
Der Techniker prüft auch deine Anlage, ob die VDE eingehalten wird.
Ist alles OK, bekommst du deine Generator-Plakette auf den Stromhausanschlusskasten.
Der Stromnetzbetreiber redet auch mit dem Marktstammdatenregister. Deswegen am besten selbst vorher seine Anlage dort einfach eintragen.
 
RollHard schrieb:
Dass man die überschüssige Energie an den Versorger verschenken muss bezweifel ich.
In welcher gewählten Topologie/Vergütung soll das der Fall sein? 3-5cent/kwh gibts immer bzw. den Marktpreis abzüglich Aufwände durch den Versorger/Netzbetreiber.
Bisher bei BKW doch. Einfaches Anmelde- und Betreiberverfahren und dafür keine Vergütung der Einspeisung von Überproduktion. Diese wird "dem Netz" geschenkt.

Weitere FAQ.
 
Zuletzt bearbeitet:
  • Gefällt mir
Reaktionen: Frank und spcqike
Nochmal - hat jemand einen Tip für ein Balkonkraftwerk mit Typ-N Panels inkl. Wechselrichter und Halterungen?
 
gaym0r schrieb:
Welche Gesetze verhindern denn die Installation eines Balkonkraftwerkes?
Ich hab Gesetze und Vorschriften jetzt mal beides genannt ohne genau zu wissen wo die Hürden sind. Aber da wir in Deutschland leben wird es sicherlich genügend geben. Was mir einfällt: Veraltete Elektrik in Häusern , Nachbarn die sich über die "Optik am Haus" beschweren, Anmeldepflicht usw. usw. ...

Was mir da als erstes in den Sinn kommt wären Gesetze die genau sowas verhindern, dass der Nachbar eben gar kein Recht hat sich zu beschweren über ein Balkonkraftwerk.

Gesetze das Vermieter das nicht untersagen dürfen. Vielleicht eine Modernisierungspflicht für veraltete Elektrik (das wäre wohl zu viel), die Anmeldepflicht wegfallen lassen, evtl. die Watt Grenze wegfallen lassen, vielleicht die Regelung für Zähler verbraucherfreundlicher machen: Rückwärtsdrehen zulassen ...

Einfach jede bürokratische Hürde entfernen.
 
Zuletzt bearbeitet:
Naja wenn ich mir diesen Artikel durchlese sind da ganz viele Aber dabei welche einem dann doch wieder etwas zurückschrecken lassen. Vor allem auch: Wenn man sich mal mit dem Vermieter gerichtlich angelegt hat um ein BKW anzubauen ist der Boden doch vergiftet. Das wäre es dann auch mir tatsächlich nicht wert. Vor allem gibt dir auch keiner die Garantie das ein anderes Gericht ebenfalls so entscheidet - womit man dann wieder das Risiko hat und am Ende doch evtl. der Dumme ist.
Selbst wenn der Vermieter zusagt, die Eigentümergemeinschaft aber dagegen ist hat man die nächste Baustelle.
Für mich zu viele Stolpersteine um es dann einfach mal trotzdem zu versuchen. Da müssten ordentliche Regelungen analog Wallbox her.
 
Tilak71 schrieb:
Sorry, aber das ist nicht nur heiße Luft, sondern auch falsch.
Das eine ist eine bewusste Manipulation einer geeichten Messeinrichtung, die einem nicht gehört zwecks finanzieller Bereicherung = Strombiebstahl.
Das andere ist die Kriminalisierung von Kleinsterzeugern, die sich aktiv an der Energiewende beteiligen wollen. Diese Kriminalisierung führt die Energiewende absurdum.
Kriminell ist man nur dann wenn man sich nicht an die Gesetze hält, was in diesem Fall ganz einfach ist.
Deswegen ist jede PV Anlage auch anzeigepflichtig und darf erst nach der Zusage des Netzbetreibers eingeschalten werden.
…aber hier zum „Stromsparen“ vorschlagen die Anlage nicht zu melden und den Zähler rückwärts laufen zu lassen hat nichts mit Energiewende zu tun sondern ist einfach nur Kriminell und Schadet der Allgemeinheit.

Ich habe bis vor 10 Jahren PV Anlagen Projektiert mit der ganzen Bürokratie. Ich bezweifle dass sich die Gesetze derart geändert haben.
Ergänzung ()

RollHard schrieb:
Es wird ein phasensaldierender digitaler Zähler verbaut, dass ist korrekt.
Dass man die überschüssige Energie an den Versorger verschenken muss bezweifel ich.
In welcher gewählten Topologie/Vergütung soll das der Fall sein? 3-5cent/kwh gibts immer bzw. den Marktpreis abzüglich Aufwände durch den Versorger/Netzbetreiber.
Bei einer Mini Anlage kostet die Grundgebühr fürs Einspeisen im Monat mehr als die Vergütung. Da ist verschenken besser.
 
  • Gefällt mir
Reaktionen: Frank und D708
Bigboernie schrieb:
230V Schukosteckdose...
Also 3 Balkonkraftwerke an nen Drehstromanschluss?
Wäre ja technisch realisierbar für 3 Phasen je 1 Steckdose zu installieren.
Was würde technisch dagegen sprechen?
Ob das legal ist wäre mir nicht so wichtig 😏
Man braucht dafür keinen Drehstromanschluss. Geht auch alle über eine Phase. Hängt immer von der Qaulität der Kundenanlage ab. Ich würde es nicht über den Klassischen Schuko empfehlen, aber es geht.

Am besten noch in ne billige Mehrfachsteckdose und dann hat man die Roten Jungs mit dem Drehleiterwagen ruckzuck im Haus.
Ergänzung ()

Tilak71 schrieb:
Das eine ist eine bewusste Manipulation einer geeichten Messeinrichtung….
Korrekt im Sinne des Messstellenbetriebs Verboten
Tilak71 schrieb:
Das andere ist die Kriminalisierung von Kleinsterzeugern, die sich aktiv an der Energiewende beteiligen wollen. Diese Kriminalisierung führt die Energiewende absurdum. Es gibt auch keinen einzigen Präzedenzfall, wo eine solche „Steuerhinterziehung“ aufgrund Rückspeisung eines unter der Bagatellgrenze von 600W fallenden BKWs je strafrechtlich verfolgt wurde.
Strafrechtlich sowieso nicht. Nur zivilrechtlich. Es ist und bleibt aber Betrug.

Im Allgemeinen wird der Verbrauch bei diesen Fällen geschätzt und das „Gesparte“ darf man dann an den Versorger wieder abdrücken.
 
Zuletzt bearbeitet:
Haldi schrieb:
Könnt ihr mal ein par Verbrauchswerte posten?
Von den 600W theoretisch möglich wie viel werden da Pro Monat/Tag oder was auch immer effektiv produziert?
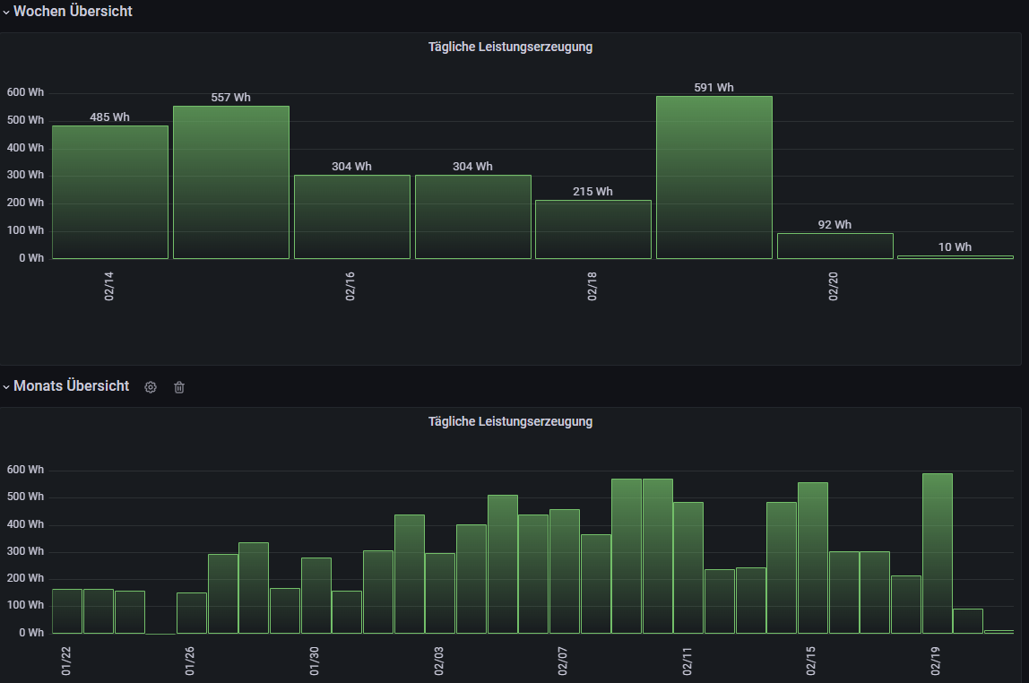
Ich hab seit August eine Anlage mit 750 Wp auf Solarseite mit einem 600W Wechselrichter. Leider greife ich erst seit Dezember per Selbstbau-Datalogger die Daten direkt vom Wechselrichter ab. Die Daten werden in einer Datenbank gespeichert. Hier mal ein Auszug für die vergangene Woche und Monat:

Screenshot 2023-02-21 083958.png


Zusätzlich nochmal ein Auszug der Rohdaten vom Wechselrichter. Das sind die realen Werte, die ich in besagter Datenbank speichere. Die generierte Leistung beträgt seit dem Aufstellen im August 118 kW.

Habe eben einmal mit den nachfolgenden Werten die Aromatisierung berechnet:
Zeitraum​
18.08.2022​
21.02.2023​
Leistung erzeugt​
118,15​
kWh​
davon eingespeist​
21​
kWh​
genutzte Leistung​
97,15​
kWh​
Strompreis​
38,87​
Cent/kWh​
Kosten Ersparnis gesamt​
37,76​
€​
Kosten Ersparnis pro Jahr​
73,71​
€/Jahr​
Kaufpreis​
900​
€​
Armotisierung nach​
ca.​
13​
Jahre​

Zu berücksichtigen ist natürlich, dass ich erst zum Jahresende und somit zur dunkeln Jahreszeit die Anlage aufgestellt habe.

Hier nochmal die Grafik seit Inbetriebnahme:
Screenshot 2023-02-21 090536.png


Ich habe mal für die fehlenden Monate wirklich grob abgeschätzt, welche Leistung zu erwarten wäre. Die Werte sind reines Bauchgefühl und können komplett daneben liegen. Auch habe ich das Verhältnis zwischen erzeugter und eingespeister/verbrauchter Leistung gleich behalten. Der kann natürlich auch anders sein.

Mit diesen Werten würde ich auf die Amortisierung kommen:

Zeitraum
01.01.2022​
31.12.2022​
Leistung erzeugt
296,15​
kWh
davon eingespeist
44,4225​
kWh
genutzte Leistung
251,7275​
kWh
Strompreis
38,87​
Cent/kWh
Kosten Ersparnis gesamt
97,85​
Kosten Ersparnis pro Jahr
98,12​
€/Jahr
Kaufpreis
900​
Armotisierung nachca.
10​
Jahre

Ergebnis: Ich werde damit nicht reich aber ich spare selber doch ein ganzes Stück Strom und vermutlich werde ich am Ende der Lebenszeit auch noch etwas Gewinn machen. Mein Ziel ist aber ohnehin eine große Anlage auf das Dach.

Achja, ich wohne in Hamburg. Und habe die Solaranlage derzeit noch auf der Terasse stehen mit Südlage, durch Bäume sind die leicht verschattet. Auch hier plane ich eine Terrassenüberdachung, wo ich dann die Anlage drauf montieren möchte. Dann wäre die Verschattung über das ganze Jahr deutlich geringer.
 
  • Gefällt mir
Reaktionen: MilchKuh Trude, Arkada, piccolo85 und eine weitere Person
Che-Tah schrieb:
Ich bezweifle dass sich die Gesetze derart geändert haben.
Ergänzung ()
Hat sich grundlegend nicht. Die Förderungen haben sich geändert und wurden entschlackt.
Che-Tah schrieb:
Bei einer Mini Anlage kostet die Grundgebühr fürs Einspeisen im Monat mehr als die Vergütung. Da ist verschenken besser.
Genau das.
 
Hovac schrieb:
Nein, wenn du einspeist läuft er rückwärts. Strom ist aber mangels Speicherkapazität sehr unterschiedlich bepreist. Man reduziert den teuer bezogenen Strom mit relativ wertlosem.
Das stimmt aus Sicht der Versorger, aus Sicht des Verbrauchers ist es umgekehrt.
 
dermatu schrieb:
Was mir da als erstes in den Sinn kommt wären Gesetze die genau sowas verhindern, dass der Nachbar eben gar kein Recht hat sich zu beschweren über ein Balkonkraftwerk.
Das ist wie mit Glasfaser und Wallboxen dann. Man darf sie sich hinstellen muss aber die Kosten selber tragen und der Rest darf nichts dagegen sagen.
 
  • Gefällt mir
Reaktionen: Icekeks
klink schrieb:
Für den Durchschnittsverbraucher wird sich so ein 800€ Balkonkraftwerk bestenfalls in 7-10 Jahren amortisieren.
Auf deine Rechnung wie du auf 7-10 Jahre kommst bin ich gespannt.

Ich hatte mich mit einem Kumpel vor einer Woche über PV auf dem Haus oder Balkonkraftwerk unterhalten. Er steht nämlich der Elektrifizierung skeptisch gegenüber, weil die Netze fehlen Dinkelflaute etc.
Dann sagte er mir man könne nicht überall PV/BKW einsetzen weil man den Strom nicht ins Netz einspeisen kann. Ihm hat ein Professor an der Uni das erzählt das die Netze auf dem Land das oft technisch unmöglich machen. Kann das garnicht glauben. Weiß das jemand mehr zu? Der Prof soll wohl Physiker an der Uni sein.
 
Die Kommentare sind spannender als der Beitrag selbst. Nachdem meine "Regierung" auch nur noch im Homeoffice tätig ist, werd ich mich damit jetzt wohl auch Mal befassen. Macht es Sinn einen Elektriker hinzuzuziehen oder eher nicht? Ich würde son Teil gern auf das Dach meines EFH montieren oder sollte ich dann direkt die "klassische" PV Anlage wählen? Mir geht es eigentlich auch eher darum die "Grundlast" zu senken also all das, was so den ganzen Tag läuft im Haus.
 
  • Gefällt mir
Reaktionen: DerRico
Zurück
Oben