Test The Witcher 3 Next Gen im Test: Benchmarks der Community zum Patch 4.02

DX 12 starten direkt beim neuen Spiel oder beim Laden Crash.
Das Ding ist genau so kaputt wie damals cyberpunk.
DX 11 ist super. Sieht aber genau so aus wie man sich das vor 7 Jahren gesehen hat.
 
Taxxor schrieb:
Wie so viele vor dir, wirst du wohl auch einfach im CPU Limit sein^^
Dachte DLSS und FSR sollten doch helfen da die Auflösung niedriger ist trotzdem komisch.
Taxxor schrieb:
Es reicht ja, wenn sie den allgemeinen CPU Hunger reduzieren können, das hilft automatisch allen.

Ja da sollten sie nach besseren auch die Auslastung der Kerne ist mee hat mal jemand bei Intel nur P-Cores gemacht.
 
Otsy schrieb:
Ein Bug (sollte es denn einer sein) ändert nichts am grafischen Downgrade.
Darauf hatte ich mich im Ursprung bezogen
Otsy schrieb:
Das werde ich nicht. Stattdessen kannst du dir noch einmal die entsprechenden Vergleichsbilder anschauen und womöglich zu dem Schl... 'Next Gen'-Version schlechter aussehen und eine grafische Abwertung gegenüber 2015 darstellen.
Und ja- Ich hab jetzt nochmal darüber nachgedacht und denke, dass ich weiss woher das Missverständnis rührt.
Und zwar haben wir unterschiedliche Begrifflichkeiten von Downgrade.

Für Dich bedeutet, wie Du ja bereits weiter ausgeführt hast, dass die Schatten jetzt aus welchem Grund auch immer schlechter aussieht, als die Ursprungsversion.

Ich habe den Ausdruck Downgrade im technischen Sinne begriffen. Sprich- CDPR macht absichtlich die Schatten schlechter, damit sie Performance rausholen bzw. die Version im Gegnsatz zum neuen Showcase Raytracing noch einmal deutlicher glänzen lassen können.

Ich kann Dich beruhigen- Ich hab das Ding grad kurz durch das Visual- Studio gejagt. Kein Downgrade. Da passen wie vermutet einfach die Farbwerte nicht. Die Schattenqualität und auch der Performanceverbrauch ist die der alten Version. Es steckt also "nur" mal wieder Zeitdruck bzw. Schlamperei dahinter.

Wird vermutlich gepatcht werden. Den Ausdruck "in Kürze" will ich bei CDPR nicht mehr in den Mund nehmen, nachdem sie ja jetzt auch schon das Overdrive- Update für Cyberpunk nicht fertig kriegen (vor 2 Monaten hieß es "coming soon").
 
  • Gefällt mir
Reaktionen: Vigilant und Otsy
heute kam ein Proton Hotfix für Witcher 3 über steamplay. Jetzt ist auch DX12 über Vulkan wrapper spielbar. DXVK als Werkzeug funktioniert noch nicht, nur dx11.

Probiere es nachher mal aufm SteamDeck, muss erstmal den Gamesave Ordner finden.
 
  • Gefällt mir
Reaktionen: rarp, Deinorius und MiroPoch
Taxxor schrieb:
Hm ich hab gerade bei den RT Reflexionen bemerkt, dass anscheinend trotzdem noch einige Screen Space Reflexionen dabei sind.
PS: Hab nur schnell Bandicam runtergeladen um die Videos zu machen und nichts weiter eingestellt, die Videos ruckeln weil das Video nur mit 30FPS aufgenommen wurde^^
Du hast völlig Recht. Da ist wohl doch noch einiges an Screenspace dabei.
Oh mann.... Wenn man sich das alles genauer ansieht, dann ist das wirklich ziemlich "hingepfuscht". Was machen die denn da. Die ruinieren echt Stück für Stück ihren guten Ruf.

Sehr sehr schade. Konnte es mir auch erst vorher mal ansehen. Die Implementation wirkt wirklich wie mit dem Hammer einfach drangenagelt. Die müssen grade echt irgendwie in Schwierigkeiten stecken.
Den DX11->12 Wrapper hätten die NIE einsetzen dürfen. Vor allem nachdem sie den Detailgrad weiter gesteigert haben. Dafür ist das Ding nicht gebaut.
Dei RT- Schatten sehen irgendwie wie ein Mix aus allem aus. Es scheint aber weniger RT drinzustecken, als man vermuten möchte. Eher ähnlich der UE4 im performance mode....

Was haben die jetzt 2 Jahre da gemacht?
Ich kann nur raten das Ding noch ein halbes Jahr ruhen zu lassen, bevor man sich sein Spielerlebnis ruiniert.

Rockstar scheint das ganze "richtig" zu machen...
Gute Qualität und das auf Konsolen
 
Zuletzt bearbeitet:
sobald ich RT aktiviere stürzt das Spiel ab! oO Windows 10 Nvidia 527.56!
 
Ich kann es erst garnicht Spielen.

Drücke start bei Steam, dann GoG anmelden, dann können irgendwelche Sachen nicht geladen werden.
Also: Witcher 3 GotY komplett deinstalliert von Steam.

Nun kann ich W3 nichtmehr installieren .....:rolleyes: "Missing File priviledges...".
Also Steam Install ordner repaired (Settings>Downloads und dann dort).... und immernoch der Fehler aber Steamworks common redistributables soll runtergeladen werden. Das versuche ich nun aber: auch missing file priviledges für den Download.


Super...

Jemand ähnliches erlebt?

MfG, R++

EDIT: Steam neustart brachte auch nichts...ganzer PC musste neugestartet werden. Jetzt lädt er wenigstens^^
 
Zuletzt bearbeitet:
Im Grunde eine echte Katastrophe dieser Release.

Hätten Sie nicht lieber das ganze auf Vulkan portieren und dazu noch FSR und DLSS implementieren können? Warum dieser DirectX 12 Dreck wieder, der nicht sauber portiert wurde?
 
Mcr-King schrieb:
Dachte DLSS und FSR sollten doch helfen da die Auflösung niedriger ist trotzdem komisch.


Ja da sollten sie nach besseren auch die Auslastung der Kerne ist mee hat mal jemand bei Intel nur P-Cores gemacht.

Nein, Reales Beispiel:

Ich stehe in Novigrad mit 30fps (ALLES RT an), hab aber trotzdem nur 75% GPU-Last mit TAA. Ich stelle DLSS/FSR an (EGAL!) -> Ich habe immer noch 30fps, jetzt aber nur noch 50% GPU-Last.

DLSS/FSR entlastet meine GPU, die war aber nie im Limit, daher 0 fps mehr. Im Limit war die CPU und das ist sie immer noch (25% Vorher/25% Danach).

5900X/4090/3840x1600

Schalte ich aber RT aus, verdoppelt sich die Bildrate und die CPU-Last geht auf bis zu 40%, skaliert also besser über Kerne. Nach wie vor liegt zu jeder Zeit ein CPU-Limit vor, die GPU eiert bei 40% rum.

Und die Erklärung dafür steht hier.

Das erklärt auch warum die DX11-Version ohne den "Wrapper/DX12-Emulator" immer noch besser läuft als die DX-12-Version ohne RT.
 
Zuletzt bearbeitet:
  • Gefällt mir
Reaktionen: Sly123
BmwM3Michi schrieb:
sobald ich RT aktiviere stürzt das Spiel ab! oO Windows 10 Nvidia 527.56!
jetzt habe ich in gog den Beta-Kanal aktiviert und bekomme gerade ein Update mit 28 GB!?
 
Cat Toaster schrieb:
Schalte ich aber RT aus, verdoppelt sich die Bildrate und die CPU-Last geht auf bis zu 40%, skaliert also besser über Kerne. Nach wie vor liegt zu jeder Zeit ein CPU-Limit vor, die GPU eiert bei 40% rum.
Eben, sobald man RT (und auch DLSS/FSR) komplett deaktiviert, ist dieser DX12-Wrapper nicht mehr beteiligt und damit fällt auch dessen CPU-Overhead/schlechte Optimierung nicht mehr ins Gewicht.
 
BmwM3Michi schrieb:
jetzt habe ich in gog den Beta-Kanal aktiviert und bekomme gerade ein Update mit 28 GB!?
2022-12-15 21_19_22-Eigenschaften_ The Witcher 3_ Wild Hunt.png

Vielleicht die Vesion 1.32 (zumindestens bei steam so)?
 
aso ja, glaube ich jetzt auch, habe den Download nun abgebrochen. Bin auf Version 4.00!
 
  • Gefällt mir
Reaktionen: Dancefly
@Sun-Berg

1.32 und 4.0 ist der Unterschied wie Tag und Nacht. Sieht deutlich besser aus. Die RT Schatten machen auch was her. Da sieht man wo die Performance hingeht. Im gesamten Wald werden deutlich mehr Details sichtbar, ist beeindruckend, ohne aber verkraftbar. (Als hätte ich eine Wahl :D )
Sun-Berg schrieb:
Die Schärfe ist etwas zu hoch eingestellt in 1, 2 und 3. (jeweils auf 30% im Treiber)

Ich mache möglichst alle verschlimmbesserter aus. Der Schärfefilter im Treiber ist meist wirklich gut, aber bei Witcher 3 sieht es in meinen Augen ohne besser aus.

1671135173973.png
1671135215343.png
1671135619763.png
 
  • Gefällt mir
Reaktionen: Sun-Berg
System: RTX4090 OC, 12900K OC, DDR5-6800CL32
3.840 x 2.160, Preset „Höchste“: 161,5

CX_2022-12-15_21-35-34_The Witcher 3_4k- Ultra - SSO High.png

Ergänzung ()

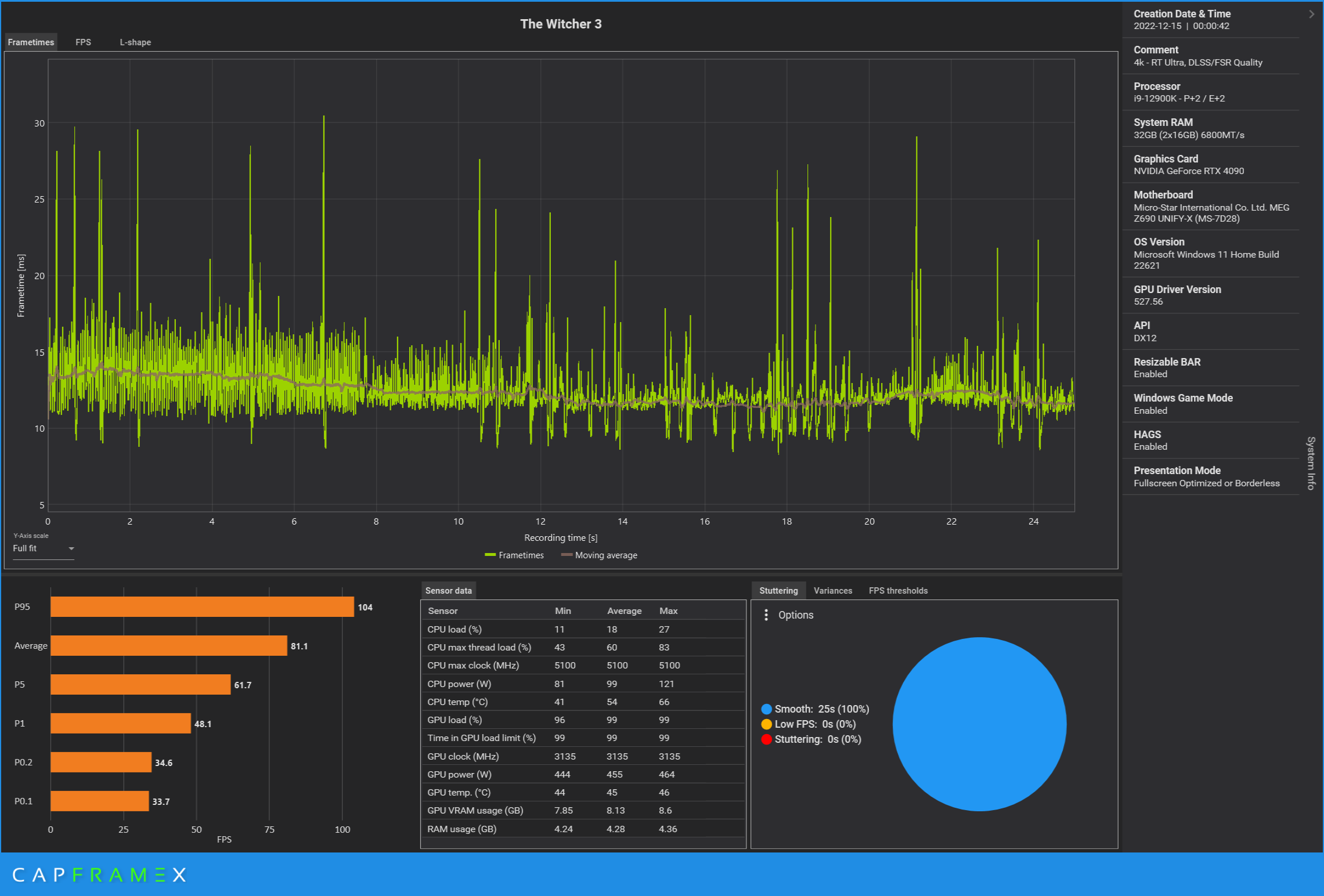
System: RTX4090 OC, 12900K OC, DDR5-6800CL32
3.840 x 2.160, Preset „RT Ultra“, DLSS/FSR Quality: 81,1

CX_2022-12-15_21-34-20_The Witcher 3_4k - RT Ultra, DLSS FSR Quality.png
 
@MiroPoch Ja durch RT bekommt der Wald erst eine richtige Tiefe. Das macht schon was her.
 
Sapphire Forum
Zurück
Oben