Test The Witcher 3 Next Gen im Test: Benchmarks der Community zum Patch 4.02

System: RTX4090 OC, 12900K OC, DDR5-6800CL32
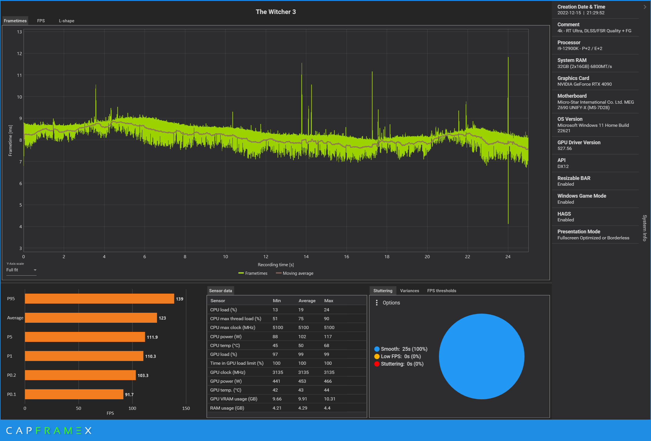
3.840 x 2.160, Preset „RT Ultra“, DLSS/FSR Quality + FG: 123

CX_2022-12-15_21-36-35_The Witcher 3_4k - RT Ultra, DLSS FSR Quality + FG.png



@chilchiubito
Magst du das Frame Generation Setting bei dir nochmal nachtesten?
 
  • Gefällt mir
Reaktionen: PhoenixMDA, .Sentinel. und Falcony6886
Taxxor schrieb:
Es reicht ja, wenn sie den allgemeinen CPU Hunger reduzieren können, das hilft automatisch allen.
Stimmt, aber für den skylake wird es das Ruder auch nicht mehr signifikant herumreissen, RT geht so oder so auf die CPU, selbst optimiert.
 
Zuletzt bearbeitet:
  • Gefällt mir
Reaktionen: Mcr-King
Ob es auch ein richtiges Next Gen Upgrade mit 60 FPS nativem 4K ohne Raytracing, dafür mit nativen 4k Texturen geben wird? Wie viel Zeit die paar Spiegelungen im See wohl gekostet haben und was man in der Zeit alles hätte verbessern können?
 
  • Gefällt mir
Reaktionen: Mcr-King
.Sentinel. schrieb:
Was haben die jetzt 2 Jahre da gemacht?
Das auf die Konsolen optimiert weil es da die Kohle gibt. Ich erinner mich noch als ich das Spiel damals für den PC gekauft habe, nettes Inlay "blabls hart verdiented Geld, wissen wir zu schätzen", hat damals auch gestimmt das Spiel ist ein Meisterwerk. Aber spätestens seit cp2077 hat der Laden seinen spirit verloren, der offenkundige beschiss der last gen, wo absichtlich unter den Teppich gekehrt wurde wie. Schlecht es läuft... Die gestrichenen Features... Der Fokus im Marketing ging immer mehr in Richtung Technik, nicht Spiel. Alle 3 monate gefühlt darf das Spiel als nvidias referenzhure herhalten, aber wirklich handfestes zum gameplay, zur progression... Nüsse und dann dieses halbgare Update. Ja, es ist umsonst, aber es gibt Dinge die will man nicht einmal geschenkt und die werbebsnner auf einschlägigen Seiten zeigen deutlich, dass hier cash eingesammelt werden soll, auf Teufel komm raus. Das wird dem Spiel und der franchise nicht gerecht.
 
  • Gefällt mir
Reaktionen: AssembIer, Deinorius, iron_monkey und eine weitere Person
Erschreckend, wie wenig FPS man letzten Endes mit dem absoluten Highend aus 4090 und Top-CPU rausdrückt. Auf 4k, volle Details bei 144+ Hz muss man wohl noch ein paar Jahre warten. Dabei wurde einem schon bei der 2080ti, 3090ti und 4090 suggeriert.
 
System: RTX3070 UV, 5600X, DDR4-3200CL16
2.560 x 1.440, Preset „RT Ultra“, DLSS/FSR Quality: 37,5
2.560 x 1.440, Preset „RT Ultra“, DLSS/FSR Performance: 46,4
 

Anhänge

  • The Witcher3_Ergebnisse.jpg
    The Witcher3_Ergebnisse.jpg
    98 KB · Aufrufe: 224
Zuletzt bearbeitet:
System: RTX 4090 Stock, 5800X3D UV, DDR4-3800CL16
1.920 x 1.080, Preset „RT Ultra“, DLSS/FSR Quality: 87,6
1.920 x 1.080, Preset „RT Ultra“, DLSS/FSR Performance: 87,7
2.560 x 1.440, Preset „RT Ultra“, DLSS/FSR Quality: 87,3
2.560 x 1.440, Preset „RT Ultra“, DLSS/FSR Performance: 87,9
3.440 x 1.440, Preset „RT Ultra“, DLSS/FSR Quality: 85,9
3.440 x 1.440, Preset „RT Ultra“, DLSS/FSR Performance: 86,2
3.840 x 2.160, Preset „RT Ultra“, DLSS/FSR Quality: 70,5
3.840 x 2.160, Preset „RT Ultra“, DLSS/FSR Performance: 87,4

1.920 x 1.080, Preset „RT“, DLSS/FSR Quality: 93,2
1.920 x 1.080, Preset „RT“, DLSS/FSR Performance: 91,9
2.560 x 1.440, Preset „RT“, DLSS/FSR Quality: 92,7
2.560 x 1.440, Preset „RT“, DLSS/FSR Performance: 93,9
3.440 x 1.440, Preset „RT“, DLSS/FSR Quality: 87,7
3.440 x 1.440, Preset „RT“, DLSS/FSR Performance: 90
3.840 x 2.160, Preset „RT“, DLSS/FSR Quality: 81,5
3.840 x 2.160, Preset „RT“, DLSS/FSR Performance: 95

1.920 x 1.080, Preset „Höchste“: 158,9
2.560 x 1.440, Preset „Höchste“: 157,1
3.440 x 1.440, Preset „Höchste“: 150,6
3.840 x 2.160, Preset „Höchste“: 138

1.920 x 1.080, Preset „Mittel“: 206,3
2.560 x 1.440, Preset „Mittel“: 206
3.440 x 1.440, Preset „Mittel“: 199,5
3.840 x 2.160, Preset „Mittel“: 185,3

Trotz Curve-optimiertem 5800X3D (alle Kerne -20) bin ich mit RT Ultra offenbar überall im CPU Limit außer bei 3840x2160 + DLSS Quality. Da ist auf jeden Fall noch Optimierungspotential in der DX12 Implementierung.

Edit: Hier noch mit Frame Generation:

1.920 x 1.080, Preset „RT Ultra“, DLSS/FSR Quality + FG: 184,7
2.560 x 1.440, Preset „RT Ultra“, DLSS/FSR Quality + FG: 158,2
3.440 x 1.440, Preset „RT Ultra“, DLSS/FSR Quality + FG: 143,1
3.840 x 2.160, Preset „RT Ultra“, DLSS/FSR Quality + FG: 110,1
 
Zuletzt bearbeitet:
  • Gefällt mir
Reaktionen: Geringverdiener, karl_laschnikow, .Sentinel. und eine weitere Person
System: RTX3070 UV, 5600X, DDR4-3200CL16
2.560 x 1.440, Preset „RT“, DLSS/FSR Quality: 45,1
2.560 x 1.440, Preset „RT“, DLSS/FSR Performance: 50,7
Ergänzung ()

System: RTX3070 UV, 5600X, DDR4-3200CL16
2.560 x 1.440, Preset „Höchste“: 92,2

System: RTX3070 UV, 5600X, DDR4-3200CL16
2.560 x 1.440, Preset „Mittel“: 146,6
 

Anhänge

  • The Witcher3_Ergebnisse.jpg
    The Witcher3_Ergebnisse.jpg
    98 KB · Aufrufe: 212
  • Gefällt mir
Reaktionen: dropback und Sleipnir
System: SteamDeck steamOS 15watt VKD3D
1.920 x 1.080, Preset „Mittel“: 26
Ergänzung ()

System: SteamDeck steamOS 15watt VKD3D
1.920 x 1.080, Preset „Höchste“: 14
 
  • Gefällt mir
Reaktionen: MorbusGon, Deinorius, Steini1990 und 4 andere
Nach einigem Rumprobieren habe ich mittlerweile Settings gefunden, mit denen das Spiel tatsächlich flüssig läuft und gut aussieht.

Mit flüssig meine ich komplett ruckelfrei.

Einzige Ausnahme: Wenn nochmal irgendein Shader für einen noch nie dagewesenen NPC, Monster oder Effekt kompiliert werden muss. Das passiert mittlerweile nach ein paar Stunden Spielzeit aber eigentlich so gut wie garnicht mehr. Zumindest nicht beim Herumlaufen in der freien Welt. Gut möglich, dass es in bestimmten Storyabschnitten nochmal stört, aber daran lässt sich ja sowieso nichts ändern.

Wenn man FG nutzt, darf anscheinend keinerlei Framelimiter aktiv sein, andernfalls wird das Framepacing ziemlich wild und jede Kamerafahrt ruckelt merklich, trotz angeblicher 144 FPS. V-Sync muss bei mir ebenfalls aus bleiben, sonst selber Effekt.

Ich nehme mal an, DLSS3 braucht "Freilauf" und haut einfach raus was möglich ist. Angeblich soll es laut irgendeiner Treiberversion auch mit V-Sync laufen, klappt bei mir aber nicht.

Frameraten über 144Hz sehen ebenfalls mistig aus, also muss das Spiel darunter bleiben.

Anfänglich habe ich probiert, die FPS über das Powerlimit zu begrenzen. Das hat aber nicht wirklich gut funktioniert und wieder zu ungleichmäßigem Framepacing geführt.

Vielleicht auch, weil ich auf 40% runtergehen musste um unter 144 FPS zu bleiben.

Mein Monitor ist ein WQHD Modell, daher habe ich die Auflösung zuerst auf 3840x2160 gesetzt.

Raytracing alles an
DLSS und FG an
Hairworks aus
Sonstige Settings auf "höchste" (ohne +)

Damit habe ich zwischen 99 (Platz des Hierarchen) und ca. 130 FPS.

So läuft auch 1.4 in DX12 mit RT absolut rund und sieht fantastisch aus.

Schade bloß, dass man aktuell anscheinend eine RTX 4000 und den Krückstock DLSS3 braucht um (für mich!) vernünftige Bildraten zu erhalten.

Da hätte man sicher besser optimieren können, so bleibt doch viel zu vielen Leuten ein gutes Spielerlebnis verwehrt und das scheint mir irgendwie nicht so ganz durchdacht.
 
System: RTX3070 OC, 5800X, DDR4-3600CL16
2.560 x 1.440, Preset „RT Ultra“, DLSS/FSR Quality: 41
2.560 x 1.440, Preset „RT Ultra“, DLSS/FSR Performance: 44,9
2.560 x 1.440, Preset „RT“, DLSS/FSR Quality: 48,7
2.560 x 1.440, Preset „RT“, DLSS/FSR Performance: 51,9
2.560 x 1.440, Preset „Höchste“: 94
2.560 x 1.440, Preset „Mittel“: 151,8
 
  • Gefällt mir
Reaktionen: .Sentinel. und MiroPoch
System: RTX3090, 12900K, DDR4-3600CL16
3.840 x 2.160, Preset „RT Ultra“, DLSS/FSR Quality: 38,5

Ich habe drei Runs nacheinander absolviert. Hier ein Screenshot von meinem Ergebnis und der Link zur Cloud:

CX_2022-12-15_22-13-09_The Witcher 3_Computerbase Community Benchmark.png


CX_2022-12-15_22-13-49_Capture.png


Ich werde versuchen, die Tage mehr Ergebnisse zu liefern!
 
  • Gefällt mir
Reaktionen: .Sentinel.
System: RTX 2070 Super, 11700K, DDR4-3200CL16
2.560 x 1.440, Preset „RT Ultra“, DLSS/FSR Quality: 27,1
2.560 x 1.440, Preset „RT Ultra“, DLSS/FSR Performance: 32
2.560 x 1.440, Preset „RT“, DLSS/FSR Quality: 31,9
2.560 x 1.440, Preset „RT“, DLSS/FSR Performance: 36,5
2.560 x 1.440, Preset „Höchste“: 72,7
2.560 x 1.440, Preset „Mittel“: 119,3
 

Anhänge

  • CX_2022-12-15_22-02-27_The Witcher 3_Mittel.png
    CX_2022-12-15_22-02-27_The Witcher 3_Mittel.png
    221,7 KB · Aufrufe: 211
  • CX_2022-12-15_22-02-31_The Witcher 3_Höchste.png
    CX_2022-12-15_22-02-31_The Witcher 3_Höchste.png
    220 KB · Aufrufe: 230
  • CX_2022-12-15_22-02-38_The Witcher 3_RT, DLSS Performance.png
    CX_2022-12-15_22-02-38_The Witcher 3_RT, DLSS Performance.png
    235,8 KB · Aufrufe: 191
  • CX_2022-12-15_22-02-42_The Witcher 3_RT, DLSS Quality.png
    CX_2022-12-15_22-02-42_The Witcher 3_RT, DLSS Quality.png
    239,9 KB · Aufrufe: 195
  • CX_2022-12-15_22-02-46_The Witcher 3_RT Ultra, DLSS Performance.png
    CX_2022-12-15_22-02-46_The Witcher 3_RT Ultra, DLSS Performance.png
    240,6 KB · Aufrufe: 209
  • CX_2022-12-15_22-02-51_The Witcher 3_RT Ultra, DLSS Quality.png
    CX_2022-12-15_22-02-51_The Witcher 3_RT Ultra, DLSS Quality.png
    237,3 KB · Aufrufe: 207
  • Gefällt mir
Reaktionen: .Sentinel.
Ich habe jetzt mal rausgefunden weshalb das Spiel heute mit RT so viel besser lief als Gestern:
Anti-Lag.

Damit sind die 40-50FPS auf einmal auch flüssig.
Oben mit Anti-lag on, unten off.
AntiLag comparison.jpg


Anti-Lag On.
Screenshot 2022-12-15 221701.jpg

Anti-Lag off.
antilag off.jpg


Ich hab einfach die Testsequenz vom Community Test benutzt. Ich mache am Wochenende noch den Community Test ganz.


Das war purer Zufall, dass ich das heute noch dazugeschaltet habe, als ich den Schärferegler im Treiber hochgedreht habe. Aber es macht einen wesentlichen Unterschied. Es ist zumindest spielbar damit.


@Jan Könnt ihr das bestätigen?
 
Zuletzt bearbeitet:
  • Gefällt mir
Reaktionen: MiroPoch, Renegad3, Deinorius und 4 andere
System: RX 6800, 3900x, DDR4-3200CL14
1.920 x 1.080, Preset „Höchste“: 104,9

Mal schaun ob ich noch zu mehr komme
 

Anhänge

  • CapFrameX-TheWitcherCBsavegame-14122022-1330h.png
    CapFrameX-TheWitcherCBsavegame-14122022-1330h.png
    85,2 KB · Aufrufe: 206
Es gibt ohne RT nur 2 Leistungsfresser aufm SteamDeck. Das ist schattenqualität und Nvidia Hairworks. Schaltet man hairworks aus und Schatten auf mittlere Stufe. Dann trennt Mittel und höchste Preset in FHD nur 2-3 fps
 
  • Gefällt mir
Reaktionen: Deinorius, Mcr-King und Sun-Berg
Northstar2710 schrieb:
System: SteamDeck steamOS 15watt VKD3D
1.920 x 1.080, Preset „Höchste“: 14
Unterstützt das Steam Deck nicht auch RT und FSR? Falls ja, hast Du 1080p + RT + FSR 2 Performance mal ausprobiert? Das würde mich echt interessieren. Ggf. auch mit ansonsten minimierten Details, 720p und FSR 2 Ultra Performance.
 
Zuletzt bearbeitet:
  • Gefällt mir
Reaktionen: Mcr-King
MoinWoll schrieb:
Unterstützt das Steam Deck nicht auch RT und FSR? Falls ja, hast Du 1080p + RT + FSR 2 Performance mal ausprobiert? Das würde mich echt interessieren.
RT ist nicht aktivierbar. Das könnte vielleicht an steamplay Vulkan wrapper liegen, DXVK funktioniert momentan nicht. Aber FSR2 ist aktivierbar

Habe leider kein Windows installiert.
 
  • Gefällt mir
Reaktionen: Deinorius und MoinWoll
Ah OK, schade. Vllt. geht's dann aber in absehbarer Zeit.
 
System: RTX3080 OC, 11900k, DDR4-3733CL17
1.920 x 1.080, Preset „RT Ultra“, DLSS/FSR Quality: 61,5
1.920 x 1.080, Preset „RT Ultra“, DLSS/FSR Performance: 67,7
2.560 x 1.440, Preset „RT Ultra“, DLSS/FSR Quality: 51
2.560 x 1.440, Preset „RT Ultra“, DLSS/FSR Performance: 59,3
3.840 x 2.160, Preset „RT Ultra“, DLSS/FSR Quality: 34,3
3.840 x 2.160, Preset „RT Ultra“, DLSS/FSR Performance: 44,2

Ergänzung zum System: 3080 OC bedeutet hier eine auf 0.9V festgetackerte GPU. Daher läuft sie nie ins Powerlimit und taktet durchgehend mit 1920MHz bei 58 Grad (es ist eine Asus TUF 3080 Gamino O10G). Der 11900k ist ebenfalls leicht untervoltet, aber nicht manuell übertaktet, da er "von Haus aus" bereits mit 5100MHz allcore und 5300MHz auf den beiden preferred Cores taktet. Der Speicher, 2x16GB @ dual-rank, läuft mit 3733 MHZ im Gear 1 Modus. Treiber: 527.56 WHQL. Windows 11Pro.

Mit Abstürzen hatte ich nicht zu kämpfen, würde das Spiel aber nicht mit dem RT Ultra Setting spielen, da es sich selbst mit den 1080p Werten unrund anfühlt.
 
  • Gefällt mir
Reaktionen: MiroPoch und .Sentinel.
Sapphire Forum
Zurück
Oben